生鲜打包物料清单管理软件排名

生鲜打包物料清单管理软件排名

生鲜打包物料清单管理软件的排名通常依据其功能、用户反馈和市场占有率等因素进行评估。常见的高排名软件包括盒马鲜生提供的管理系统、美团买菜相关工具,以及一些专门的供应链管理平台如SAPSCM和用友网络等。这些软件能够高效管理物料清单,优化库存,提升物流效率,适应生鲜行业的需求,帮助企业降低成本、提高服务质量。企业在选择时需根据自身需求进行综合评估。

立即试用

生鲜打包分拣打包流程

生鲜打包分拣打包流程

生鲜打包分拣流程包括以下几个步骤:首先,按照订单将生鲜商品从仓库中挑选出来,确保产品的新鲜度与质量。接着,将不同种类的商品分类,避免交叉污染。随后,使用符合食品安全标准的包装材料进行打包,并在包装上标注相关信息,如保质期和存储温度。最后,将打包好的商品放入配送箱中,确保在运输过程中保持适宜的温度,确保生鲜产品安全送达客户手中。

立即试用

生鲜打包物料清单管理软件有哪些

生鲜打包物料清单管理软件有哪些

生鲜打包物料清单管理软件主要用于帮助企业高效管理生鲜产品的包装材料与库存,确保供应链顺畅。常见的软件包括SAPBusinessOne、ZohoInventory、鲜易、食材宝、智鲜云等。这些软件提供库存跟踪、订单管理、报表分析等功能,能够降低成本、提高效率。同时,一些软件支持移动端操作,方便随时随地管理物料清单,提升用户体验和工作效率。

立即试用

打包生鲜的必备物资

打包生鲜的必备物资

在打包生鲜食品时,必备的物资包括耐用的保鲜袋或食品包装纸,以确保食材的新鲜和卫生。此外,冷藏冰袋是保持低温的重要工具,尤其在夏季或长途运输时。同时,使用透气性好的网袋可以保持蔬菜的透气,防止腐烂。此外,足够的泡沫箱或纸箱可以有效保护食品,避免在运输过程中受损。最后,标签或记号笔可以帮助标记日期和种类,方便管理和食用。

立即试用

生鲜打包视频
生鲜打包视频

在这个生鲜打包视频中,我们展示了新鲜水果和蔬菜的选择与处理。首先,工作人员精心挑选每一件商品,确保其新鲜与品质。接下来,使用环保材料进行包装,确保产品在运输过程中不受损害。我们还展示了如何合理地将不同类型的生鲜产品进行分层放置,以保持最佳的新鲜度和口感。视频最后,顾客收到完好无损的生鲜产品,脸上洋溢着满意的笑容,传递出我们对品质的承诺。

立即试用

生鲜打包员工作是做什么的
生鲜打包员工作是做什么的

生鲜打包员的工作主要是负责将新鲜食品进行分拣、包装和归类。他们需要根据订单要求,快速准确地将水果、蔬菜、肉类、海鲜等生鲜产品进行打包,确保在运输过程中保持食品的新鲜和安全。此外,生鲜打包员还需定期检查库存,及时处理过期或不合格的商品,并保持工作区域的清洁和卫生。这份工作要求细致耐心,能够在快节奏的环境中有效工作。

立即试用

生鲜仓库打包
生鲜仓库打包

在生鲜仓库打包过程中,工作人员严格按照标准操作流程进行。首先,检查所需的生鲜产品,确保其新鲜度和质量。然后,根据订单需求,将产品分类,分拣到相应的打包区域。接着,选择合适的包装材料,以保鲜和防震为原则,对每个产品进行细致包装。最后,贴上标签,注明产品信息和保质期,确保出库时的准确性。整个过程强调高效、卫生和安全,以保证顾客收到的生鲜产品始终如一的优质体验。

立即试用

生鲜食品怎么打包
生鲜食品怎么打包

生鲜食品打包时,应遵循以下几个步骤:首先,选择适合的包装材料,如保鲜袋、泡沫箱或透气纸盒,确保其无毒、环保。其次,要将生鲜食品洗净、晾干,避免水分过多导致腐烂。在包装时,要分开肉类、海鲜与蔬果,避免交叉污染。最后,标注清晰的日期和储存条件,放置在冰箱冷藏或冷冻区域,以保持新鲜度。注意在运输时尽量避免剧烈晃动,以维护食品质量。

立即试用

生鲜打包累不累
生鲜打包累不累

生鲜打包工作既有挑战性,也有收获。虽然需要长时间站立和处理各种食材,但看到顾客满意的笑容,所有的辛苦都变得值得。每一天都要小心翼翼地处理新鲜的水果、蔬菜和肉类,以确保保证质量和安全。在这个过程中,积累了不少关于食材的知识,也提高了自己的动手能力。尽管有时会感到疲惫,但团队的合作和共同的目标让我们更加坚定,充满动力。最终,能够为顾客带来新鲜的食材,感受到成就感,令人倍感欣慰。

立即试用

生鲜打包盒图片
生鲜打包盒图片

生鲜打包盒是一种用于食品包装的环保材料,通常由纸质或塑料制成,旨在保持食品的新鲜度和安全性。它们常见于超市和农贸市场,适用于果蔬、肉类和海鲜等各种生鲜产品。设计上,这些盒子通常具备透气孔,确保食品通风,减少水分积聚,防止腐烂。同时,生鲜打包盒也可以是可回收或可生物降解的,符合现代环保趋势,受到消费者的青睐。选择适合的生鲜打包盒,有助于提高食品的品质和储存时长。

立即试用

价值及亮点

只有业财一体化的软件,才能提升企业管理经营效率

帮助您的企业加速成长的云端生鲜ERP管理系统

业财税一体融合

企业的进销存、资金、财务、合同全流程在线管控,提升协同效率,以便管理者随时随地掌控企业经营情况。

财务管理智能化

对接企业的进销存系统,信息共享,一键智能生成财务凭证和账表,将财务人员从基础性工作中释放出来。

经营数据智能决策

手机端、电脑端随时跟踪经营数据,智能商品\客户分析、实时监控企业异常数据,制定经营策略。

项目合同全过程管控

项目合同成本、费用自动归集,执行进度、回款异常及时预警,利润一目了然,项目全过程精细化管控。

业务单据智能流转到财务, 一套系统多管齐下

随时随地,多端报价开单做生意

聚焦生鲜供应链管理,适配食材行业特性

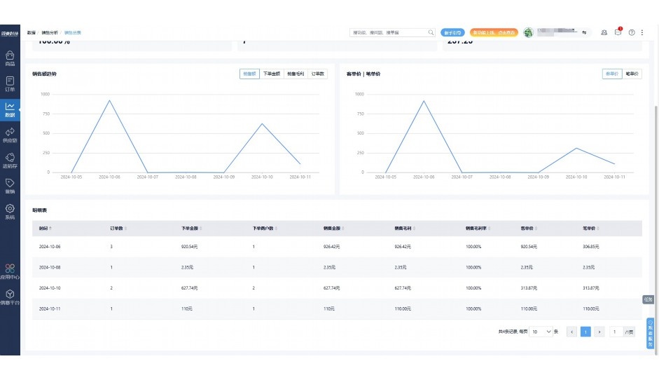
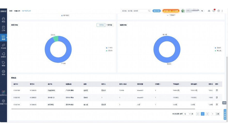
实时可视化经营图表,辅助做经营决策

定制行业解决方案

产品介绍

热门产品推荐

基于大中小食材供应链企业数智化的需求,观麦科技推出了一系列SaaS产品,包括配送系统(生鲜配送系统软件SaaS产品)、央厨系统(中央厨房管理系统软件SaaS产品)、溯源系统(农产品溯源系统软件SaaS产品)等,截至2025年,观麦的服务企业数量已突破16000家。

生鲜配送软件

87600元/年起

订单管理

采购管理

分拣管理

仓储管理

配送管理

数据报表

免费试用

食材溯源系统

87600元/年起

订单管理

采购管理

分拣管理

仓储管理

配送管理

数据报表

免费试用

中央厨房系统

XXX元/年起

订单管理

采购管理

分拣管理

仓储管理

配送管理

数据报表

免费试用

竞品对比

功能对比,好用在于细节!

功能差异点
观麦生鲜ERP
某友商
微信商城

商城自定义装修、每日特价

货到付款、微信支付、余额支付等

支持

不支持

销售提成计算

支持

不支持

销售费用分摊

(运费、装卸费等)

支持

不支持

销售物流跟踪

支持

不支持

优惠促销

(优惠券、单品折扣、满减)

支持

不支持

采购管理

进货开单时

历史单据查询

支持

非常方便

支持

不直观

采购开单时

查看历史进价

支持

不支持

库存管理

拣货装箱

PDA拣货出入库

支持

不支持

多人同时盘点

支持

不支持

实时计算出库成本

支持

部分支持

往来资金

供应商/客户对账单

及微信分享账单

支持

不支持

报表

个性化设置报表查询方案

支持

不支持

经营管理

供应商/客户对账单

及微信分享账单

支持

不支持

个性化设置报表查询方案

支持

不支持

增购功能

微信商城小程序

食材溯源

支持

不支持

PDA预分拣

供应商代分拣

支持

不支持

咨询具体功能对比

场景

角色场景

从管控到赋能,帮公司不同角色应用场景提升效率

老板

支持查看综合销售情况、商品销售情况、客户销售情况、客户商品销售情况、分类销售情况、售后报表等

财务

支持先款后货与先货后款结款模式,客户帐期支持周结、月结

仓管

支持出库、入库、盘点3种作业单据,支持手动输入、扫码输入商品数

分拣

可随时查看分拣商品种类、供应商、入库数量、入库单号、操作员

录单

灵活下单方式,客户自主下单、代客下单,满足不同业务场景

老板

对接企业的进销存系统,信息共享,对账查账更方便,一键智能生成财务凭证和账表,将财务人员从基础性工作中释放出来

财务

对接企业的进销存系统,信息共享,对账查账更方便,一键智能生成财务凭证和账表,将财务人员从基础性工作中释放出来

库管

对接企业的进销存系统,信息共享,对账查账更方便,一键智能生成财务凭证和账表,将财务人员从基础性工作中释放出来

业务员

对接企业的进销存系统,信息共享,对账查账更方便,一键智能生成财务凭证和账表,将财务人员从基础性工作中释放出来

项目经理

对接企业的进销存系统,信息共享,对账查账更方便,一键智能生成财务凭证和账表,将财务人员从基础性工作中释放出来

老板

对接企业的进销存系统,信息共享,对账查账更方便,一键智能生成财务凭证和账表,将财务人员从基础性工作中释放出来

财务

对接企业的进销存系统,信息共享,对账查账更方便,一键智能生成财务凭证和账表,将财务人员从基础性工作中释放出来

库管

对接企业的进销存系统,信息共享,对账查账更方便,一键智能生成财务凭证和账表,将财务人员从基础性工作中释放出来

业务员

对接企业的进销存系统,信息共享,对账查账更方便,一键智能生成财务凭证和账表,将财务人员从基础性工作中释放出来

项目经理

对接企业的进销存系统,信息共享,对账查账更方便,一键智能生成财务凭证和账表,将财务人员从基础性工作中释放出来

老板

对接企业的进销存系统,信息共享,对账查账更方便,一键智能生成财务凭证和账表,将财务人员从基础性工作中释放出来

财务

对接企业的进销存系统,信息共享,对账查账更方便,一键智能生成财务凭证和账表,将财务人员从基础性工作中释放出来

库管

对接企业的进销存系统,信息共享,对账查账更方便,一键智能生成财务凭证和账表,将财务人员从基础性工作中释放出来

业务员

对接企业的进销存系统,信息共享,对账查账更方便,一键智能生成财务凭证和账表,将财务人员从基础性工作中释放出来

项目经理

对接企业的进销存系统,信息共享,对账查账更方便,一键智能生成财务凭证和账表,将财务人员从基础性工作中释放出来

行业场景

适用于【生鲜配送、蔬菜批发、肉类、冻品、水产、食品领域】 多行业需求

一键体验所有功能

申请免费试用

服务背书

全流程陪伴式价值服务

我们秉承用户之友、持续创新、专业奋斗的核心价值观,一切源于为客户创造价值

初次相识

体验产品

1对1定制方案

下单购买

开通应用

专家指导使用

售后服务

客户售前/售后一站式服务内容

观麦科技放心购,365天全年无休,为企业提供一站式服务保障

观麦品质 品牌口碑双保障

观麦科技,中国食材供应链SaaS领导品牌。2022年5月,观麦科技完成由哗啦啦领投的数亿元C轮融资,成为行业唯一获C轮融资企业。

全自动

高性价比,自动更新最新版本

按需订阅,按年付费,最低每天仅需266.84元;产品即买即用,无需安装下载,用户快速实现上云,产品自动更新到最新版本。

7*16小时

7*16小时售后保障,及时解决问题

5*8小时400热线/7*16小时企业微信群/7*15小时人工在线客服,更有专家1对1提供专业指导操作等全方位服务,确保您购买与服务无后顾之忧。

安全 可靠

“银行级”数据安全,上云数据不丢失

服务器部署在安全可靠的云平台,荣获我国唯一针对云服务可信性的权威认证体系。

案例

多种行业解决方案 满足您的业务需求

观麦业财一体化管理软件

广盛餐饮通过使用观麦系统解决了下单效率低、错误率高的问题,在订单采购分拣上做到了降本增效的效果,也促进了业务供应链上下游的高协同,实现了广盛生鲜配送企业数字化管理。

业务难点:

  • 价格体系不同导致整体销货效率低
  • 活动政策触达不及时,分销商粘度低
  • 进口涉及业务多,财务核算不准确
  • 业务财务不同软件管理,不能实时衔接

解决方案:

  • 快速查价格下单,快速销货
  • 线上店铺,分销商直接下单要货
  • 进口费用单清晰记录运费,核算成本
  • 业务财务一体化打通,实时对接财务数据

使用效果:

  • 60% 整体出货速度提升60%
  • 80% 财务核算成本速递提升80%
  • 30% 老客户回购率提升30%

简介

16000+

企业用户信赖

11年

持续专注食材供应链

30+

荣誉证书

13+

专利技术证书

68+

软件版权登记

获取试用资格

限时前100名!免费试用通道

专家提供一对一指导,助力食材配送企业数字化转型

立即提交

免责声明

本文内容通过AI工具智能整合而成,仅供参考,观麦科技不对内容的真实、准确或完整作任何形式的承诺。如有任何问题或意见,您可以通过联系2022@guanmai.cn进行反馈,观麦科技收到您的反馈后将及时答复和处理。

免费试用