食材配送分拣现场管理

食材配送分拣现场管理

食材配送分拣现场管理是确保配送效率与食品安全的重要环节。首先要合理规划分拣区域,确保通道畅通,避免交叉污染。其次,建立标准化的分拣流程,明确各类食材的存放位置与分拣顺序。同时,定期对员工进行培训,提高其专业技能与安全意识。此外,要实时监控库存状况,确保食材的新鲜与质量。最后,配备必要的设备,如冷链设施与自动化分拣系统,以提高工作效率与准确性。

立即试用

食材分拣管理流程

食材分拣管理流程

食材分拣管理流程主要包括以下几个步骤:1.**接收与验收**:对收到的食材进行验收,检查数量和质量。2.**分类与标记**:根据食材种类、保质期等进行分类,并进行清晰标记。3.**存储管理**:将分类后的食材存放于适当的环境中,确保新旧食材分开。4.**分拣作业**:根据订单需求进行食材分拣,确保准确、高效。5.**检查与记录**:对分拣结果进行复核,记录数据,确保可追溯性。6.**发货准备**:将分拣好的食材进行包装,准备发货。通过这一流程,确保食材管理的高效性与安全性。

立即试用

食材配送模式

食材配送模式

食材配送模式是一种将新鲜食材直接送到消费者手中的便捷服务。这种模式通常通过在线平台,让用户能够轻松选择所需的食材,并根据个人需求进行定制。配送可以是定期或按需进行,确保食材的新鲜度和品质。此模式不仅节省了消费者的时间,还促进了健康饮食和可持续消费,受到越来越多家庭的青睐。同时,食材供应商可以通过数据分析,更好地了解市场需求,优化库存管理。

立即试用

食材分拣员

食材分拣员

食材分拣员是食品行业中不可或缺的一员,主要负责对食材进行分类、清洗和包装,以确保其新鲜和安全。工作通常在食品仓库或加工厂进行,要求细致入微,能够识别不同种类的食材和其质量标准。此外,食材分拣员还需遵循卫生和安全规程,保证工作环境整洁。在团队协作中,分拣员通过高效的操作流程,帮助提升生产效率,确保食品供应链的顺畅运作。此岗位适合对食品安全和质量有高度责任感的人士。

立即试用

蔬菜配送分拣视频
蔬菜配送分拣视频

在这段蔬菜配送分拣视频中,我们可以看到工作人员在一个整洁的仓库里忙碌工作。新鲜的蔬菜被运送到分拣区,工作人员根据订单的需求,将各种蔬菜快速分类。每种蔬菜都被仔细检查,确保品质和新鲜度。分拣完成后,蔬菜被打包并标记,准备配送到顾客手中。整个过程高效且有序,展现了现代物流的便捷与专业。视频最后,配送人员将包装好的蔬菜装车,确保及时送达。

立即试用

食材配送管理软件
食材配送管理软件

食材配送管理软件是一种专门用于优化食材采购、库存管理和配送调度的系统。它可以帮助餐饮企业及时跟踪食材库存,自动生成采购订单,并合理安排配送路线,提高配送效率。同时,该软件还能提供实时数据分析,帮助管理者做出科学决策,降低食品浪费,提升客户满意度。通过智能化的管理,企业能够更好地应对市场需求变化,实现成本控制和服务优化。

立即试用

菜品分拣
菜品分拣

菜品分拣是食品加工及配送过程中至关重要的一环。它主要涉及对不同种类菜品的分类、挑拣和打包。通过有效的分拣,可以确保每一个订单准确无误地配备所需食材,从而提高顾客的满意度。分拣过程通常需要对菜品进行检查,确保新鲜度和品质,同时在分拣时还需注意不同菜品之间的相互搭配,以满足顾客的口味需求。现代化的分拣系统结合了人工和自动化设备,提高了效率和准确性。

立即试用

蔬菜配送分拣方案
蔬菜配送分拣方案

蔬菜配送分拣方案应包括以下几个关键步骤:首先,建立分类标准,根据蔬菜种类、规格、品质等进行分拣。其次,设置分拣线,安排工人按区域负责,将蔬菜按类别分拣到相应的容器中。同时,使用条形码扫描系统,提高效率与准确性。最后,定期巡视与抽检,确保分拣质量,避免混装或损坏。这样可提升配送效率,确保客户满意。

立即试用

食材配送技术方案
食材配送技术方案

食材配送技术方案采用智能化管理系统,通过物联网技术实时监控食材存储状态,确保新鲜度与安全性。配送使用冷链物流,保障温控环境,减少损耗。同时,结合大数据分析优化配送路线,提高效率,降低成本。客户可通过移动端实时追踪订单状态,保证透明性和满意度。此外,建立供应商评估体系,确保合作方的质量与服务,提升整体配送质量。此方案旨在实现高效、安全、可持续的食材配送服务。

立即试用

食材配送范围
食材配送范围

食材配送范围通常指服务配送的地理区域,涵盖家庭、餐厅及公司等不同用户群体。一般而言,配送范围会根据服务提供商的能力和运输网络而有所不同。大多数食材配送服务会在城市及周边区域内提供便捷送货,有些甚至扩展到乡镇地区。在选择食材配送服务时,用户需关注覆盖的具体区域、配送时间及相关费用,以确保能及时获得新鲜食材。同时,一些平台还会提供自提选项,以满足不同需求。

立即试用

价值及亮点

只有业财一体化的软件,才能提升企业管理经营效率

帮助您的企业加速成长的云端生鲜ERP管理系统

业财税一体融合

企业的进销存、资金、财务、合同全流程在线管控,提升协同效率,以便管理者随时随地掌控企业经营情况。

财务管理智能化

对接企业的进销存系统,信息共享,一键智能生成财务凭证和账表,将财务人员从基础性工作中释放出来。

经营数据智能决策

手机端、电脑端随时跟踪经营数据,智能商品\客户分析、实时监控企业异常数据,制定经营策略。

项目合同全过程管控

项目合同成本、费用自动归集,执行进度、回款异常及时预警,利润一目了然,项目全过程精细化管控。

业务单据智能流转到财务, 一套系统多管齐下

随时随地,多端报价开单做生意

聚焦生鲜供应链管理,适配食材行业特性

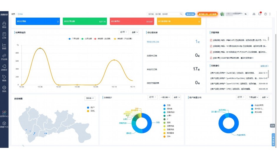
实时可视化经营图表,辅助做经营决策

定制行业解决方案

产品介绍

热门产品推荐

基于大中小食材供应链企业数智化的需求,观麦科技推出了一系列SaaS产品,包括配送系统(生鲜配送系统软件SaaS产品)、央厨系统(中央厨房管理系统软件SaaS产品)、溯源系统(农产品溯源系统软件SaaS产品)等,截至2025年,观麦的服务企业数量已突破16000家。

生鲜配送软件

87600元/年起

订单管理

采购管理

分拣管理

仓储管理

配送管理

数据报表

免费试用

食材溯源系统

87600元/年起

订单管理

采购管理

分拣管理

仓储管理

配送管理

数据报表

免费试用

中央厨房系统

XXX元/年起

订单管理

采购管理

分拣管理

仓储管理

配送管理

数据报表

免费试用

竞品对比

功能对比,好用在于细节!

功能差异点
观麦生鲜ERP
某友商
微信商城

商城自定义装修、每日特价

货到付款、微信支付、余额支付等

支持

不支持

销售提成计算

支持

不支持

销售费用分摊

(运费、装卸费等)

支持

不支持

销售物流跟踪

支持

不支持

优惠促销

(优惠券、单品折扣、满减)

支持

不支持

采购管理

进货开单时

历史单据查询

支持

非常方便

支持

不直观

采购开单时

查看历史进价

支持

不支持

库存管理

拣货装箱

PDA拣货出入库

支持

不支持

多人同时盘点

支持

不支持

实时计算出库成本

支持

部分支持

往来资金

供应商/客户对账单

及微信分享账单

支持

不支持

报表

个性化设置报表查询方案

支持

不支持

经营管理

供应商/客户对账单

及微信分享账单

支持

不支持

个性化设置报表查询方案

支持

不支持

增购功能

微信商城小程序

食材溯源

支持

不支持

PDA预分拣

供应商代分拣

支持

不支持

咨询具体功能对比

场景

角色场景

从管控到赋能,帮公司不同角色应用场景提升效率

老板

支持查看综合销售情况、商品销售情况、客户销售情况、客户商品销售情况、分类销售情况、售后报表等

财务

支持先款后货与先货后款结款模式,客户帐期支持周结、月结

仓管

支持出库、入库、盘点3种作业单据,支持手动输入、扫码输入商品数

分拣

可随时查看分拣商品种类、供应商、入库数量、入库单号、操作员

录单

灵活下单方式,客户自主下单、代客下单,满足不同业务场景

老板

对接企业的进销存系统,信息共享,对账查账更方便,一键智能生成财务凭证和账表,将财务人员从基础性工作中释放出来

财务

对接企业的进销存系统,信息共享,对账查账更方便,一键智能生成财务凭证和账表,将财务人员从基础性工作中释放出来

库管

对接企业的进销存系统,信息共享,对账查账更方便,一键智能生成财务凭证和账表,将财务人员从基础性工作中释放出来

业务员

对接企业的进销存系统,信息共享,对账查账更方便,一键智能生成财务凭证和账表,将财务人员从基础性工作中释放出来

项目经理

对接企业的进销存系统,信息共享,对账查账更方便,一键智能生成财务凭证和账表,将财务人员从基础性工作中释放出来

老板

对接企业的进销存系统,信息共享,对账查账更方便,一键智能生成财务凭证和账表,将财务人员从基础性工作中释放出来

财务

对接企业的进销存系统,信息共享,对账查账更方便,一键智能生成财务凭证和账表,将财务人员从基础性工作中释放出来

库管

对接企业的进销存系统,信息共享,对账查账更方便,一键智能生成财务凭证和账表,将财务人员从基础性工作中释放出来

业务员

对接企业的进销存系统,信息共享,对账查账更方便,一键智能生成财务凭证和账表,将财务人员从基础性工作中释放出来

项目经理

对接企业的进销存系统,信息共享,对账查账更方便,一键智能生成财务凭证和账表,将财务人员从基础性工作中释放出来

老板

对接企业的进销存系统,信息共享,对账查账更方便,一键智能生成财务凭证和账表,将财务人员从基础性工作中释放出来

财务

对接企业的进销存系统,信息共享,对账查账更方便,一键智能生成财务凭证和账表,将财务人员从基础性工作中释放出来

库管

对接企业的进销存系统,信息共享,对账查账更方便,一键智能生成财务凭证和账表,将财务人员从基础性工作中释放出来

业务员

对接企业的进销存系统,信息共享,对账查账更方便,一键智能生成财务凭证和账表,将财务人员从基础性工作中释放出来

项目经理

对接企业的进销存系统,信息共享,对账查账更方便,一键智能生成财务凭证和账表,将财务人员从基础性工作中释放出来

行业场景

适用于【生鲜配送、蔬菜批发、肉类、冻品、水产、食品领域】 多行业需求

一键体验所有功能

申请免费试用

服务背书

全流程陪伴式价值服务

我们秉承用户之友、持续创新、专业奋斗的核心价值观,一切源于为客户创造价值

初次相识

体验产品

1对1定制方案

下单购买

开通应用

专家指导使用

售后服务

客户售前/售后一站式服务内容

观麦科技放心购,365天全年无休,为企业提供一站式服务保障

观麦品质 品牌口碑双保障

观麦科技,中国食材供应链SaaS领导品牌。2022年5月,观麦科技完成由哗啦啦领投的数亿元C轮融资,成为行业唯一获C轮融资企业。

全自动

高性价比,自动更新最新版本

按需订阅,按年付费,最低每天仅需266.84元;产品即买即用,无需安装下载,用户快速实现上云,产品自动更新到最新版本。

7*16小时

7*16小时售后保障,及时解决问题

5*8小时400热线/7*16小时企业微信群/7*15小时人工在线客服,更有专家1对1提供专业指导操作等全方位服务,确保您购买与服务无后顾之忧。

安全 可靠

“银行级”数据安全,上云数据不丢失

服务器部署在安全可靠的云平台,荣获我国唯一针对云服务可信性的权威认证体系。

案例

多种行业解决方案 满足您的业务需求

观麦业财一体化管理软件

广盛餐饮通过使用观麦系统解决了下单效率低、错误率高的问题,在订单采购分拣上做到了降本增效的效果,也促进了业务供应链上下游的高协同,实现了广盛生鲜配送企业数字化管理。

业务难点:

  • 价格体系不同导致整体销货效率低
  • 活动政策触达不及时,分销商粘度低
  • 进口涉及业务多,财务核算不准确
  • 业务财务不同软件管理,不能实时衔接

解决方案:

  • 快速查价格下单,快速销货
  • 线上店铺,分销商直接下单要货
  • 进口费用单清晰记录运费,核算成本
  • 业务财务一体化打通,实时对接财务数据

使用效果:

  • 60% 整体出货速度提升60%
  • 80% 财务核算成本速递提升80%
  • 30% 老客户回购率提升30%

简介

16000+

企业用户信赖

11年

持续专注食材供应链

30+

荣誉证书

13+

专利技术证书

68+

软件版权登记

获取试用资格

限时前100名!免费试用通道

专家提供一对一指导,助力食材配送企业数字化转型

立即提交

免责声明

本文内容通过AI工具智能整合而成,仅供参考,观麦科技不对内容的真实、准确或完整作任何形式的承诺。如有任何问题或意见,您可以通过联系2022@guanmai.cn进行反馈,观麦科技收到您的反馈后将及时答复和处理。

免费试用