鲜牛奶配送小程序有哪些

鲜牛奶配送小程序有哪些

鲜牛奶配送小程序有不少选择,常见的平台包括便利蜂、美团、饿了么等。这些小程序通常提供新鲜牛奶、酸奶、奶制品等的在线订购服务,用户可以根据需求选择送货上门。部分小程序还支持定期订购,方便用户保持稳定的牛奶供应。此外,一些地方的特色奶源直销小程序也在逐渐兴起,提供更多新鲜优质的选择。

立即试用

鲜奶配送app排名

鲜奶配送app排名

鲜奶配送App的排名通常依赖于用户体验、配送服务、产品质量和价格等因素。目前,一些知名的鲜奶配送App包括每日鲜奶、牛奶配送、鲜奶小站等。用户普遍喜欢这些应用的便捷性和可靠性,同时支持的多种支付方式也提升了使用体验。此外,平台丰富的产品选择和定期的优惠活动也吸引了不少用户。建议根据个人需求和评价选择合适的App进行使用。

立即试用

鲜奶配送平台

鲜奶配送平台

是一款专注于鲜奶配送的创新平台,致力于为用户提供新鲜、优质的乳制品。通过严格的供应链管理,我们确保每一滴牛奶都来自健康的奶源,并在最佳时机送达您的手中。用户可以通过便捷的手机应用轻松下单,享受定时配送服务,省去采购烦恼。同时,我们提供多种口味和规格选择,以满足不同家庭的需求。我们的目标是让每个家庭都能享受到新鲜的营养,打造健康的生活方式。

立即试用

微信鲜奶配送小程序

微信鲜奶配送小程序

微信鲜奶配送小程序是一款便捷的线上订购平台,用户可以通过微信轻松下单新鲜牛奶、羊奶等乳制品。该小程序提供多种品牌选择,确保产品质量和新鲜度。用户只需选择心仪的产品,填写地址,即可享受快速送货上门服务。小程序界面友好,操作简便,支持在线支付,方便快捷。通过这个小程序,用户可以随时随地享用到健康美味的鲜奶,提升生活品质。

立即试用

鲜牛奶配送站有哪些
鲜牛奶配送站有哪些

鲜牛奶配送站通常包括一些知名品牌的专属站点和本地农场直供点。在城市中,像华润奶业、光明乳业等大型乳制品公司设有多个配送站。此外,许多有机农场和小型乳制品企业也提供鲜牛奶的配送服务,确保消费者能够获得新鲜、无添加的牛奶。一般配送站会根据周边社区的需求,定期供应新鲜牛奶,部分还提供定制化的配送服务,以满足不同家庭的需求。

立即试用

鲜牛奶配送赚钱吗
鲜牛奶配送赚钱吗

鲜牛奶配送是一个具有潜力的商业模式,尤其在健康意识提升的背景下。通过直接从农场采购新鲜牛奶,能够确保品质,同时缩短供应链,降低成本。但要实现盈利,需关注市场需求、客户群体、销售渠道及配送效率。同时,良好的品牌形象和服务质量也是关键。合理定价和灵活的运营模式有助于增加市场竞争力,从而实现盈利。总体来说,鲜牛奶配送若能有效管理,利润空间可观。

立即试用

鲜奶配送管理软件哪个比较好用
鲜奶配送管理软件哪个比较好用

选择鲜奶配送管理软件时,可以考虑以下几个选项:1.美团配送:功能全面,支持订单管理、路线优化等,方便快捷。2.叮咚买菜:专注于生鲜配送,界面友好,适合小型农场和配送团队使用。3.京东生鲜:大平台支持,稳定可靠,适合规模较大的配送需求。4.易配送:适合中小企业,提供定制化服务,操作简单。在选择时,建议根据具体需求、预算和易用性进行权衡。

立即试用

鲜奶配送怎么送的
鲜奶配送怎么送的

鲜奶配送通常采用冷链物流方式,以确保奶制品在运输过程中的新鲜和安全。配送员会将鲜奶放置在专用的保温箱或冷藏车中,保持适宜的低温。订单一般通过线上平台下达,配送员会根据客户需求选择合适的送达时间。配送过程中,会定期检查奶品的保质期和温度,确保每一瓶鲜奶都能在最佳状态下送到顾客手中。客户收到后,建议尽快冷藏并饮用。

立即试用

鲜牛奶配送到家
鲜牛奶配送到家

鲜牛奶配送到家,方便又健康!新鲜的牛奶直接从牧场采集,确保营养丰富,口感醇厚。通过专业的冷链配送,保证每一瓶牛奶的新鲜与安全。无论是早餐搭配麦片,还是做甜点,鲜牛奶都是理想选择。我们的配送服务快捷高效,随时为您送达,让您足不出户也能享受新鲜的牛奶。立即下单,体验家门口的奶香时刻,给家人提供最好的营养选择。

立即试用

配送牛奶的基本流程
配送牛奶的基本流程

配送牛奶的基本流程包括以下几个步骤:首先,订单接收,客户通过电话或在线平台下单。其次,生产环节,乳品厂加工新鲜牛奶,确保质量符合标准。接着,包装环节,将牛奶装入消毒过的容器中,并贴上标签。然后,物流安排,将已包装的牛奶通过冷链运输系统送往配送中心或直接送达客户。最后,配送人员将牛奶送至客户指定地点,并进行签收,确保客户满意。整个流程关键在于保持牛奶的新鲜度和安全性。

立即试用

价值及亮点

只有业财一体化的软件,才能提升企业管理经营效率

帮助您的企业加速成长的云端生鲜ERP管理系统

业财税一体融合

企业的进销存、资金、财务、合同全流程在线管控,提升协同效率,以便管理者随时随地掌控企业经营情况。

财务管理智能化

对接企业的进销存系统,信息共享,一键智能生成财务凭证和账表,将财务人员从基础性工作中释放出来。

经营数据智能决策

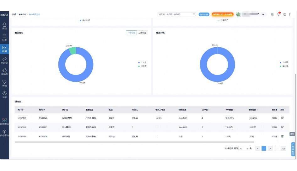
手机端、电脑端随时跟踪经营数据,智能商品\客户分析、实时监控企业异常数据,制定经营策略。

项目合同全过程管控

项目合同成本、费用自动归集,执行进度、回款异常及时预警,利润一目了然,项目全过程精细化管控。

业务单据智能流转到财务, 一套系统多管齐下

随时随地,多端报价开单做生意

聚焦生鲜供应链管理,适配食材行业特性

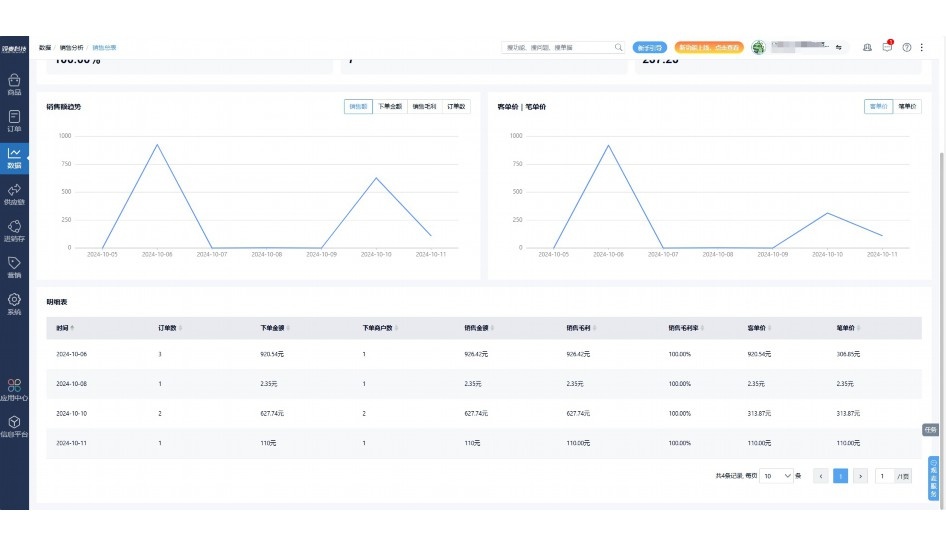
实时可视化经营图表,辅助做经营决策

定制行业解决方案

产品介绍

热门产品推荐

基于大中小食材供应链企业数智化的需求,观麦科技推出了一系列SaaS产品,包括配送系统(生鲜配送系统软件SaaS产品)、央厨系统(中央厨房管理系统软件SaaS产品)、溯源系统(农产品溯源系统软件SaaS产品)等,截至2025年,观麦的服务企业数量已突破16000家。

生鲜配送软件

87600元/年起

订单管理

采购管理

分拣管理

仓储管理

配送管理

数据报表

免费试用

食材溯源系统

87600元/年起

订单管理

采购管理

分拣管理

仓储管理

配送管理

数据报表

免费试用

中央厨房系统

XXX元/年起

订单管理

采购管理

分拣管理

仓储管理

配送管理

数据报表

免费试用

竞品对比

功能对比,好用在于细节!

功能差异点
观麦生鲜ERP
某友商
微信商城

商城自定义装修、每日特价

货到付款、微信支付、余额支付等

支持

不支持

销售提成计算

支持

不支持

销售费用分摊

(运费、装卸费等)

支持

不支持

销售物流跟踪

支持

不支持

优惠促销

(优惠券、单品折扣、满减)

支持

不支持

采购管理

进货开单时

历史单据查询

支持

非常方便

支持

不直观

采购开单时

查看历史进价

支持

不支持

库存管理

拣货装箱

PDA拣货出入库

支持

不支持

多人同时盘点

支持

不支持

实时计算出库成本

支持

部分支持

往来资金

供应商/客户对账单

及微信分享账单

支持

不支持

报表

个性化设置报表查询方案

支持

不支持

经营管理

供应商/客户对账单

及微信分享账单

支持

不支持

个性化设置报表查询方案

支持

不支持

增购功能

微信商城小程序

食材溯源

支持

不支持

PDA预分拣

供应商代分拣

支持

不支持

咨询具体功能对比

场景

角色场景

从管控到赋能,帮公司不同角色应用场景提升效率

老板

支持查看综合销售情况、商品销售情况、客户销售情况、客户商品销售情况、分类销售情况、售后报表等

财务

支持先款后货与先货后款结款模式,客户帐期支持周结、月结

仓管

支持出库、入库、盘点3种作业单据,支持手动输入、扫码输入商品数

分拣

可随时查看分拣商品种类、供应商、入库数量、入库单号、操作员

录单

灵活下单方式,客户自主下单、代客下单,满足不同业务场景

老板

对接企业的进销存系统,信息共享,对账查账更方便,一键智能生成财务凭证和账表,将财务人员从基础性工作中释放出来

财务

对接企业的进销存系统,信息共享,对账查账更方便,一键智能生成财务凭证和账表,将财务人员从基础性工作中释放出来

库管

对接企业的进销存系统,信息共享,对账查账更方便,一键智能生成财务凭证和账表,将财务人员从基础性工作中释放出来

业务员

对接企业的进销存系统,信息共享,对账查账更方便,一键智能生成财务凭证和账表,将财务人员从基础性工作中释放出来

项目经理

对接企业的进销存系统,信息共享,对账查账更方便,一键智能生成财务凭证和账表,将财务人员从基础性工作中释放出来

老板

对接企业的进销存系统,信息共享,对账查账更方便,一键智能生成财务凭证和账表,将财务人员从基础性工作中释放出来

财务

对接企业的进销存系统,信息共享,对账查账更方便,一键智能生成财务凭证和账表,将财务人员从基础性工作中释放出来

库管

对接企业的进销存系统,信息共享,对账查账更方便,一键智能生成财务凭证和账表,将财务人员从基础性工作中释放出来

业务员

对接企业的进销存系统,信息共享,对账查账更方便,一键智能生成财务凭证和账表,将财务人员从基础性工作中释放出来

项目经理

对接企业的进销存系统,信息共享,对账查账更方便,一键智能生成财务凭证和账表,将财务人员从基础性工作中释放出来

老板

对接企业的进销存系统,信息共享,对账查账更方便,一键智能生成财务凭证和账表,将财务人员从基础性工作中释放出来

财务

对接企业的进销存系统,信息共享,对账查账更方便,一键智能生成财务凭证和账表,将财务人员从基础性工作中释放出来

库管

对接企业的进销存系统,信息共享,对账查账更方便,一键智能生成财务凭证和账表,将财务人员从基础性工作中释放出来

业务员

对接企业的进销存系统,信息共享,对账查账更方便,一键智能生成财务凭证和账表,将财务人员从基础性工作中释放出来

项目经理

对接企业的进销存系统,信息共享,对账查账更方便,一键智能生成财务凭证和账表,将财务人员从基础性工作中释放出来

行业场景

适用于【生鲜配送、蔬菜批发、肉类、冻品、水产、食品领域】 多行业需求

一键体验所有功能

申请免费试用

服务背书

全流程陪伴式价值服务

我们秉承用户之友、持续创新、专业奋斗的核心价值观,一切源于为客户创造价值

初次相识

体验产品

1对1定制方案

下单购买

开通应用

专家指导使用

售后服务

客户售前/售后一站式服务内容

观麦科技放心购,365天全年无休,为企业提供一站式服务保障

观麦品质 品牌口碑双保障

观麦科技,中国食材供应链SaaS领导品牌。2022年5月,观麦科技完成由哗啦啦领投的数亿元C轮融资,成为行业唯一获C轮融资企业。

全自动

高性价比,自动更新最新版本

按需订阅,按年付费,最低每天仅需266.84元;产品即买即用,无需安装下载,用户快速实现上云,产品自动更新到最新版本。

7*16小时

7*16小时售后保障,及时解决问题

5*8小时400热线/7*16小时企业微信群/7*15小时人工在线客服,更有专家1对1提供专业指导操作等全方位服务,确保您购买与服务无后顾之忧。

安全 可靠

“银行级”数据安全,上云数据不丢失

服务器部署在安全可靠的云平台,荣获我国唯一针对云服务可信性的权威认证体系。

案例

多种行业解决方案 满足您的业务需求

观麦业财一体化管理软件

广盛餐饮通过使用观麦系统解决了下单效率低、错误率高的问题,在订单采购分拣上做到了降本增效的效果,也促进了业务供应链上下游的高协同,实现了广盛生鲜配送企业数字化管理。

业务难点:

  • 价格体系不同导致整体销货效率低
  • 活动政策触达不及时,分销商粘度低
  • 进口涉及业务多,财务核算不准确
  • 业务财务不同软件管理,不能实时衔接

解决方案:

  • 快速查价格下单,快速销货
  • 线上店铺,分销商直接下单要货
  • 进口费用单清晰记录运费,核算成本
  • 业务财务一体化打通,实时对接财务数据

使用效果:

  • 60% 整体出货速度提升60%
  • 80% 财务核算成本速递提升80%
  • 30% 老客户回购率提升30%

简介

16000+

企业用户信赖

11年

持续专注食材供应链

30+

荣誉证书

13+

专利技术证书

68+

软件版权登记

获取试用资格

限时前100名!免费试用通道

专家提供一对一指导,助力食材配送企业数字化转型

立即提交

免责声明

本文内容通过AI工具智能整合而成,仅供参考,观麦科技不对内容的真实、准确或完整作任何形式的承诺。如有任何问题或意见,您可以通过联系2022@guanmai.cn进行反馈,观麦科技收到您的反馈后将及时答复和处理。

免费试用