生鲜配送订货小程序商城排名

生鲜配送订货小程序商城排名

在食材配送订货小程序的市场中,排名前列的商城通常具备以下特点:丰富的产品种类、新鲜的食材、用户友好的界面、定期的优惠活动以及高效的配送服务。比如美味食材小程序、鲜优配送等平台,因其便捷的下单流程和良好的用户评价,受到消费者青睐。同时,部分商城还提供个性化推荐和菜谱搭配服务,增加用户粘性,提升购物体验。整体来看,市场竞争激烈,持续创新和优质服务是关键。

立即试用

食材配送平台app

食材配送平台app

是一个便捷的食材配送平台app,旨在为用户提供新鲜、高质量的食材。用户可以轻松浏览丰富的食材种类,包括蔬菜、水果、肉类和海鲜等,一键下单,快速送达。app还提供食谱推荐,帮助用户提升烹饪技巧。实时追踪配送进度,确保食材新鲜送到。同时,平台定期推出优惠活动,让用户享受实惠的美食之旅。通过2603251234,轻松享受健康、美味的生活。

立即试用

食材配送订货小程序商城有哪些

食材配送订货小程序商城有哪些

食材配送订货小程序商城有以下几种:1.美团外卖:提供丰富的食材选择,支持快速配送。2.叮咚买菜:专注于生鲜食材,提供新鲜食材的在线订购。3.盒马鲜生:结合线下实体店与线上购物,生鲜配送服务。4.每日优鲜:以高效配送著称,提供多种类生鲜食品。5.食材网:专注于餐饮行业,提供批发及配送服务。这些平台都提供便捷的在线购物体验和快速的配送服务。

立即试用

食材配送流程和步骤

食材配送流程和步骤

食材配送流程通常包括以下几个步骤:首先,接收客户订单,确认所需食材及数量;其次,准备食材,从库存中挑选并进行清洗、切割等处理;接着,打包食材,确保包装严密,以保持新鲜;然后,安排配送,选择合适的运输方式和时间;最后,送达客户指定地点,确认收货并处理可能的反馈。整个流程需保持高效与准确,以确保客户满意。

立即试用

食材配送是什么意思
食材配送是什么意思

食材配送指的是将新鲜的食材、调味品等送到消费者手中的服务。通过这一方式,家庭、餐厅等可以方便地获取所需的食材,从而减少了购买和运输的麻烦。食材配送通常可以通过手机应用或网站下单,商家会根据用户需求及时进行打包和送货。近年来,随着电商的发展和人们生活节奏的加快,食材配送服务变得越来越受欢迎,尤其是在城市中,成为了许多家庭日常烹饪的重要支持。

立即试用

食材配送流程图
食材配送流程图

食材配送流程图主要包括以下几个步骤:首先,客户通过线上平台下订单,选择所需食材及数量。接着,系统确认订单并生成配送信息。然后,仓库工作人员根据订单准备食材,进行打包和标签。接下来,配送人员根据路线安排,将食材送至客户指定地点。最后,客户确认收货,完成交易。整个流程需确保食材的新鲜度与配送时效,以提升客户满意度。

立即试用

食材配送公司有哪些
食材配送公司有哪些

食材配送公司有很多,主要包括以下几家:1.美团优选:提供新鲜水果、蔬菜及日用品的配送。2.饿了么:除了餐饮外,也开始提供生鲜食材配送服务。3.京东生鲜:专注于生鲜食品,品类丰富,配送快速。4.叮咚买菜:主打社区生鲜配送,服务覆盖广泛。5.天天果园:专注于水果配送,品质保证。以上公司都致力于为消费者提供便利的新鲜食材配送服务。

立即试用

食材配送赚钱吗
食材配送赚钱吗

食材配送行业近年来发展迅速,市场潜力巨大。随着人们生活节奏的加快和健康饮食意识的增强,方便快捷的新鲜食材配送服务受到欢迎。然而,盈利能力取决于多方面因素,如市场竞争、运营成本、供应链管理等。有效的营销策略和优质的客户服务也是提升利润的关键。总体而言,虽然前期投入较高,但合理运营下,食材配送业务有望盈利。

立即试用

食材配送清单
食材配送清单

食材配送清单:1.新鲜蔬菜:西兰花2斤、胡萝卜1斤、青椒3个2.水果:苹果4个、香蕉6根、橙子5个3.主食:大米5斤、面条2斤、土豆2斤4.蛋白质:鸡肉1公斤、牛肉500克、鸡蛋一打5.干货:黄豆500克、红枣250克、花生300克6.调料:食盐1袋、酱油1瓶、油2升请确认清单,确保配送准确无误。

立即试用

食材订购app
食材订购app

食材订购APP是一款便捷的移动应用,致力于为用户提供新鲜、优质的食材选择。用户可以轻松浏览各种食材,包括蔬菜、水果、肉类和海鲜,通过简单的几步下单,便可享受快速配送服务。APP还提供食谱推荐,根据用户的口味和需求,帮助他们创造美味佳肴。此外,用户可以查看食材的产地和营养信息,确保所选食材的安全与健康。无论是家庭烹饪还是餐厅备货,食材订购APP都是理想的选择。

立即试用

价值及亮点

只有业财一体化的软件,才能提升企业管理经营效率

帮助您的企业加速成长的云端生鲜ERP管理系统

业财税一体融合

企业的进销存、资金、财务、合同全流程在线管控,提升协同效率,以便管理者随时随地掌控企业经营情况。

财务管理智能化

对接企业的进销存系统,信息共享,一键智能生成财务凭证和账表,将财务人员从基础性工作中释放出来。

经营数据智能决策

手机端、电脑端随时跟踪经营数据,智能商品\客户分析、实时监控企业异常数据,制定经营策略。

项目合同全过程管控

项目合同成本、费用自动归集,执行进度、回款异常及时预警,利润一目了然,项目全过程精细化管控。

业务单据智能流转到财务, 一套系统多管齐下

随时随地,多端报价开单做生意

聚焦生鲜供应链管理,适配食材行业特性

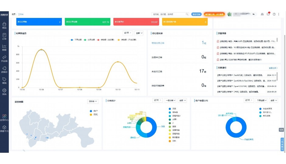
实时可视化经营图表,辅助做经营决策

定制行业解决方案

产品介绍

热门产品推荐

基于大中小食材供应链企业数智化的需求,观麦科技推出了一系列SaaS产品,包括配送系统(生鲜配送系统软件SaaS产品)、央厨系统(中央厨房管理系统软件SaaS产品)、溯源系统(农产品溯源系统软件SaaS产品)等,截至2025年,观麦的服务企业数量已突破16000家。

生鲜配送软件

87600元/年起

订单管理

采购管理

分拣管理

仓储管理

配送管理

数据报表

免费试用

食材溯源系统

87600元/年起

订单管理

采购管理

分拣管理

仓储管理

配送管理

数据报表

免费试用

中央厨房系统

XXX元/年起

订单管理

采购管理

分拣管理

仓储管理

配送管理

数据报表

免费试用

竞品对比

功能对比,好用在于细节!

功能差异点
观麦生鲜ERP
某友商
微信商城

商城自定义装修、每日特价

货到付款、微信支付、余额支付等

支持

不支持

销售提成计算

支持

不支持

销售费用分摊

(运费、装卸费等)

支持

不支持

销售物流跟踪

支持

不支持

优惠促销

(优惠券、单品折扣、满减)

支持

不支持

采购管理

进货开单时

历史单据查询

支持

非常方便

支持

不直观

采购开单时

查看历史进价

支持

不支持

库存管理

拣货装箱

PDA拣货出入库

支持

不支持

多人同时盘点

支持

不支持

实时计算出库成本

支持

部分支持

往来资金

供应商/客户对账单

及微信分享账单

支持

不支持

报表

个性化设置报表查询方案

支持

不支持

经营管理

供应商/客户对账单

及微信分享账单

支持

不支持

个性化设置报表查询方案

支持

不支持

增购功能

微信商城小程序

食材溯源

支持

不支持

PDA预分拣

供应商代分拣

支持

不支持

咨询具体功能对比

场景

角色场景

从管控到赋能,帮公司不同角色应用场景提升效率

老板

支持查看综合销售情况、商品销售情况、客户销售情况、客户商品销售情况、分类销售情况、售后报表等

财务

支持先款后货与先货后款结款模式,客户帐期支持周结、月结

仓管

支持出库、入库、盘点3种作业单据,支持手动输入、扫码输入商品数

分拣

可随时查看分拣商品种类、供应商、入库数量、入库单号、操作员

录单

灵活下单方式,客户自主下单、代客下单,满足不同业务场景

老板

对接企业的进销存系统,信息共享,对账查账更方便,一键智能生成财务凭证和账表,将财务人员从基础性工作中释放出来

财务

对接企业的进销存系统,信息共享,对账查账更方便,一键智能生成财务凭证和账表,将财务人员从基础性工作中释放出来

库管

对接企业的进销存系统,信息共享,对账查账更方便,一键智能生成财务凭证和账表,将财务人员从基础性工作中释放出来

业务员

对接企业的进销存系统,信息共享,对账查账更方便,一键智能生成财务凭证和账表,将财务人员从基础性工作中释放出来

项目经理

对接企业的进销存系统,信息共享,对账查账更方便,一键智能生成财务凭证和账表,将财务人员从基础性工作中释放出来

老板

对接企业的进销存系统,信息共享,对账查账更方便,一键智能生成财务凭证和账表,将财务人员从基础性工作中释放出来

财务

对接企业的进销存系统,信息共享,对账查账更方便,一键智能生成财务凭证和账表,将财务人员从基础性工作中释放出来

库管

对接企业的进销存系统,信息共享,对账查账更方便,一键智能生成财务凭证和账表,将财务人员从基础性工作中释放出来

业务员

对接企业的进销存系统,信息共享,对账查账更方便,一键智能生成财务凭证和账表,将财务人员从基础性工作中释放出来

项目经理

对接企业的进销存系统,信息共享,对账查账更方便,一键智能生成财务凭证和账表,将财务人员从基础性工作中释放出来

老板

对接企业的进销存系统,信息共享,对账查账更方便,一键智能生成财务凭证和账表,将财务人员从基础性工作中释放出来

财务

对接企业的进销存系统,信息共享,对账查账更方便,一键智能生成财务凭证和账表,将财务人员从基础性工作中释放出来

库管

对接企业的进销存系统,信息共享,对账查账更方便,一键智能生成财务凭证和账表,将财务人员从基础性工作中释放出来

业务员

对接企业的进销存系统,信息共享,对账查账更方便,一键智能生成财务凭证和账表,将财务人员从基础性工作中释放出来

项目经理

对接企业的进销存系统,信息共享,对账查账更方便,一键智能生成财务凭证和账表,将财务人员从基础性工作中释放出来

行业场景

适用于【生鲜配送、蔬菜批发、肉类、冻品、水产、食品领域】 多行业需求

一键体验所有功能

申请免费试用

服务背书

全流程陪伴式价值服务

我们秉承用户之友、持续创新、专业奋斗的核心价值观,一切源于为客户创造价值

初次相识

体验产品

1对1定制方案

下单购买

开通应用

专家指导使用

售后服务

客户售前/售后一站式服务内容

观麦科技放心购,365天全年无休,为企业提供一站式服务保障

观麦品质 品牌口碑双保障

观麦科技,中国食材供应链SaaS领导品牌。2022年5月,观麦科技完成由哗啦啦领投的数亿元C轮融资,成为行业唯一获C轮融资企业。

全自动

高性价比,自动更新最新版本

按需订阅,按年付费,最低每天仅需266.84元;产品即买即用,无需安装下载,用户快速实现上云,产品自动更新到最新版本。

7*16小时

7*16小时售后保障,及时解决问题

5*8小时400热线/7*16小时企业微信群/7*15小时人工在线客服,更有专家1对1提供专业指导操作等全方位服务,确保您购买与服务无后顾之忧。

安全 可靠

“银行级”数据安全,上云数据不丢失

服务器部署在安全可靠的云平台,荣获我国唯一针对云服务可信性的权威认证体系。

案例

多种行业解决方案 满足您的业务需求

观麦业财一体化管理软件

广盛餐饮通过使用观麦系统解决了下单效率低、错误率高的问题,在订单采购分拣上做到了降本增效的效果,也促进了业务供应链上下游的高协同,实现了广盛生鲜配送企业数字化管理。

业务难点:

  • 价格体系不同导致整体销货效率低
  • 活动政策触达不及时,分销商粘度低
  • 进口涉及业务多,财务核算不准确
  • 业务财务不同软件管理,不能实时衔接

解决方案:

  • 快速查价格下单,快速销货
  • 线上店铺,分销商直接下单要货
  • 进口费用单清晰记录运费,核算成本
  • 业务财务一体化打通,实时对接财务数据

使用效果:

  • 60% 整体出货速度提升60%
  • 80% 财务核算成本速递提升80%
  • 30% 老客户回购率提升30%

简介

16000+

企业用户信赖

11年

持续专注食材供应链

30+

荣誉证书

13+

专利技术证书

68+

软件版权登记

获取试用资格

限时前100名!免费试用通道

专家提供一对一指导,助力食材配送企业数字化转型

立即提交

免责声明

本文内容通过AI工具智能整合而成,仅供参考,观麦科技不对内容的真实、准确或完整作任何形式的承诺。如有任何问题或意见,您可以通过联系2022@guanmai.cn进行反馈,观麦科技收到您的反馈后将及时答复和处理。

免费试用