生鲜配送车辆调度软件

生鲜配送车辆调度软件

生鲜配送车辆调度软件是一款专门用于优化生鲜产品配送的管理系统。它通过实时调度和智能路径规划,提升配送效率,降低成本。软件可根据订单需求和车辆状态,自动分配任务,监控配送过程,确保在最短时间内将新鲜食品送达客户手中。同时,它支持数据分析,提供配送报告,帮助管理者优化运营,提升客户满意度,适应快速发展的生鲜市场需求。

立即试用

生鲜配送车辆要求

生鲜配送车辆要求

生鲜配送车辆要求主要包括以下几点:首先,车辆应具有良好的保温性能,以保证生鲜食品在运输过程中保持适宜的温度,延长保鲜期。其次,车辆内部应采用易清洗、无污染的材料,防止交叉污染。每辆车应配备温度监测设备,实时记录运输温度。此外,车辆需具备足够的承载空间,确保不同种类生鲜食品合理分区存放,避免损坏。最后,定期对车辆进行维护和消毒,确保安全卫生。

立即试用

生鲜配送车辆管理制度

生鲜配送车辆管理制度

生鲜配送车辆管理制度旨在确保生鲜产品在运输过程中的安全与质量。首先,所有配送车辆需定期进行检修,确保机械性能良好。其次,车辆内部需保持清洁,定期消毒,以防止交叉污染。运输过程中,应控制温度和湿度,确保符合生鲜产品的保存要求。同时,配送人员需接受培训,以提高操作技能和食品安全意识。最后,车辆使用记录和配送数据需定期审核,确保管理的规范性和有效性。

立即试用

生鲜物流配送车

生鲜物流配送车

生鲜物流配送车专为快递新鲜食品而设计,具有保温、保冷功能,确保在运输过程中食材的新鲜度。车内采用高效的冷链技术,配备隔热材料和温控设备,有效抵御外部气候影响。同时,车厢空间合理布局,能够容纳多种类食品,包括水果、蔬菜、肉类和海鲜等,确保分类明确,避免交叉污染。此外,生鲜物流配送车一般配备GPS定位系统和在线追踪功能,提高配送效率,确保客户及时收到新鲜美食。

立即试用

生鲜配送提供车住月薪过万
生鲜配送提供车住月薪过万

生鲜配送行业近年来发展迅速,为了满足日益增长的消费者需求,各大公司纷纷加强配送团队建设。许多公司提供吸引人的薪资待遇,部分岗位月薪可达万元以上,吸引了大量求职者。除了薪资,工作时间灵活、发展空间大也是生鲜配送的优势。在城市中,车住兼备的配送模式让员工能够有效利用时间,提高工作效率,促进生活与工作的平衡,成为了很多人的理想选择。

立即试用

生鲜配送车体广告图片
生鲜配送车体广告图片

生鲜配送车体广告是一种有效的宣传方式,能够在城市中快速吸引消费者的注意。车身设计以清新亮丽的色彩为主,搭配新鲜水果和蔬菜的图片,传递健康、自然的生活理念。广告文案简洁明了,突出生鲜产品的新鲜程度与配送速度,常用新鲜到家,方便快捷等口号。车体的视觉冲击力强,能够有效提升品牌的知名度,并引导消费者产生购买欲望,是生鲜电商宣传的重要途径。

立即试用

生鲜配送车怎么加盟条件
生鲜配送车怎么加盟条件

生鲜配送车加盟一般需要满足以下条件:首先,具备一定的资金实力,能够承担加盟费用及初期运营成本;其次,有一定的物流或配送经验,熟悉市场需求;同时,需提供合适的经营场所和仓储设施;此外,加盟者需认同品牌的经营理念与规范,并接受总部的培训和管理指导;最后,良好的服务意识和团队合作精神也是必不可少的条件。

立即试用

生鲜配送系统能做么
生鲜配送系统能做么

生鲜配送系统能够实现对新鲜食品的在线订购、快速配送和管理。该系统可以支持用户选择不同的生鲜产品,如水果、蔬菜、肉类等,并提供实时库存查询、订单跟踪以及配送时间选择等功能。同时,系统还能优化配送路线,提高配送效率,并通过数据分析了解用户偏好,从而优化产品推荐和促销策略。此外,系统可集成支付功能,提供便捷的支付体验,满足用户日益增长的生鲜消费需求。

立即试用

生鲜配送车辆表
生鲜配送车辆表

生鲜配送车辆表主要记录用于食品配送的运输工具信息,包括车辆编号、品牌、型号、载重容积、使用状态、购入日期、日常保养记录等。该表旨在确保生鲜食品在运输过程中的新鲜度和安全性,通过定期维护与管理,提高配送效率和降低损耗。此外,数据分析可帮助优化配送路线、安排合理的运输计划,以提高客户满意度和企业运营效益。

立即试用

城市生鲜配送车
城市生鲜配送车

城市生鲜配送车是一种专门为城市居民提供新鲜食品的物流服务。它采用冷链技术,确保水果、蔬菜、肉类等生鲜产品在运输过程中保持最佳品质。通过智能调度系统,配送车能够快速响应订单,改善配送效率,满足顾客的即时需求。此外,城市生鲜配送车还注重环保,使用电动或混合动力车辆,减少对环境的污染,助力可持续发展。在快节奏的都市生活中,生鲜配送车成为越来越多消费者的优选,让健康饮食变得更便捷。

立即试用

价值及亮点

只有业财一体化的软件,才能提升企业管理经营效率

帮助您的企业加速成长的云端生鲜ERP管理系统

业财税一体融合

企业的进销存、资金、财务、合同全流程在线管控,提升协同效率,以便管理者随时随地掌控企业经营情况。

财务管理智能化

对接企业的进销存系统,信息共享,一键智能生成财务凭证和账表,将财务人员从基础性工作中释放出来。

经营数据智能决策

手机端、电脑端随时跟踪经营数据,智能商品\客户分析、实时监控企业异常数据,制定经营策略。

项目合同全过程管控

项目合同成本、费用自动归集,执行进度、回款异常及时预警,利润一目了然,项目全过程精细化管控。

业务单据智能流转到财务, 一套系统多管齐下

随时随地,多端报价开单做生意

聚焦生鲜供应链管理,适配食材行业特性

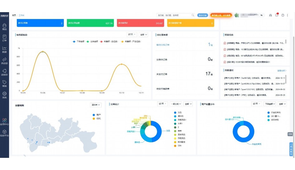
实时可视化经营图表,辅助做经营决策

定制行业解决方案

产品介绍

热门产品推荐

基于大中小食材供应链企业数智化的需求,观麦科技推出了一系列SaaS产品,包括配送系统(生鲜配送系统软件SaaS产品)、央厨系统(中央厨房管理系统软件SaaS产品)、溯源系统(农产品溯源系统软件SaaS产品)等,截至2025年,观麦的服务企业数量已突破16000家。

生鲜配送软件

87600元/年起

订单管理

采购管理

分拣管理

仓储管理

配送管理

数据报表

免费试用

食材溯源系统

87600元/年起

订单管理

采购管理

分拣管理

仓储管理

配送管理

数据报表

免费试用

中央厨房系统

XXX元/年起

订单管理

采购管理

分拣管理

仓储管理

配送管理

数据报表

免费试用

竞品对比

功能对比,好用在于细节!

功能差异点
观麦生鲜ERP
某友商
微信商城

商城自定义装修、每日特价

货到付款、微信支付、余额支付等

支持

不支持

销售提成计算

支持

不支持

销售费用分摊

(运费、装卸费等)

支持

不支持

销售物流跟踪

支持

不支持

优惠促销

(优惠券、单品折扣、满减)

支持

不支持

采购管理

进货开单时

历史单据查询

支持

非常方便

支持

不直观

采购开单时

查看历史进价

支持

不支持

库存管理

拣货装箱

PDA拣货出入库

支持

不支持

多人同时盘点

支持

不支持

实时计算出库成本

支持

部分支持

往来资金

供应商/客户对账单

及微信分享账单

支持

不支持

报表

个性化设置报表查询方案

支持

不支持

经营管理

供应商/客户对账单

及微信分享账单

支持

不支持

个性化设置报表查询方案

支持

不支持

增购功能

微信商城小程序

食材溯源

支持

不支持

PDA预分拣

供应商代分拣

支持

不支持

咨询具体功能对比

场景

角色场景

从管控到赋能,帮公司不同角色应用场景提升效率

老板

支持查看综合销售情况、商品销售情况、客户销售情况、客户商品销售情况、分类销售情况、售后报表等

财务

支持先款后货与先货后款结款模式,客户帐期支持周结、月结

仓管

支持出库、入库、盘点3种作业单据,支持手动输入、扫码输入商品数

分拣

可随时查看分拣商品种类、供应商、入库数量、入库单号、操作员

录单

灵活下单方式,客户自主下单、代客下单,满足不同业务场景

老板

对接企业的进销存系统,信息共享,对账查账更方便,一键智能生成财务凭证和账表,将财务人员从基础性工作中释放出来

财务

对接企业的进销存系统,信息共享,对账查账更方便,一键智能生成财务凭证和账表,将财务人员从基础性工作中释放出来

库管

对接企业的进销存系统,信息共享,对账查账更方便,一键智能生成财务凭证和账表,将财务人员从基础性工作中释放出来

业务员

对接企业的进销存系统,信息共享,对账查账更方便,一键智能生成财务凭证和账表,将财务人员从基础性工作中释放出来

项目经理

对接企业的进销存系统,信息共享,对账查账更方便,一键智能生成财务凭证和账表,将财务人员从基础性工作中释放出来

老板

对接企业的进销存系统,信息共享,对账查账更方便,一键智能生成财务凭证和账表,将财务人员从基础性工作中释放出来

财务

对接企业的进销存系统,信息共享,对账查账更方便,一键智能生成财务凭证和账表,将财务人员从基础性工作中释放出来

库管

对接企业的进销存系统,信息共享,对账查账更方便,一键智能生成财务凭证和账表,将财务人员从基础性工作中释放出来

业务员

对接企业的进销存系统,信息共享,对账查账更方便,一键智能生成财务凭证和账表,将财务人员从基础性工作中释放出来

项目经理

对接企业的进销存系统,信息共享,对账查账更方便,一键智能生成财务凭证和账表,将财务人员从基础性工作中释放出来

老板

对接企业的进销存系统,信息共享,对账查账更方便,一键智能生成财务凭证和账表,将财务人员从基础性工作中释放出来

财务

对接企业的进销存系统,信息共享,对账查账更方便,一键智能生成财务凭证和账表,将财务人员从基础性工作中释放出来

库管

对接企业的进销存系统,信息共享,对账查账更方便,一键智能生成财务凭证和账表,将财务人员从基础性工作中释放出来

业务员

对接企业的进销存系统,信息共享,对账查账更方便,一键智能生成财务凭证和账表,将财务人员从基础性工作中释放出来

项目经理

对接企业的进销存系统,信息共享,对账查账更方便,一键智能生成财务凭证和账表,将财务人员从基础性工作中释放出来

行业场景

适用于【生鲜配送、蔬菜批发、肉类、冻品、水产、食品领域】 多行业需求

一键体验所有功能

申请免费试用

服务背书

全流程陪伴式价值服务

我们秉承用户之友、持续创新、专业奋斗的核心价值观,一切源于为客户创造价值

初次相识

体验产品

1对1定制方案

下单购买

开通应用

专家指导使用

售后服务

客户售前/售后一站式服务内容

观麦科技放心购,365天全年无休,为企业提供一站式服务保障

观麦品质 品牌口碑双保障

观麦科技,中国食材供应链SaaS领导品牌。2022年5月,观麦科技完成由哗啦啦领投的数亿元C轮融资,成为行业唯一获C轮融资企业。

全自动

高性价比,自动更新最新版本

按需订阅,按年付费,最低每天仅需266.84元;产品即买即用,无需安装下载,用户快速实现上云,产品自动更新到最新版本。

7*16小时

7*16小时售后保障,及时解决问题

5*8小时400热线/7*16小时企业微信群/7*15小时人工在线客服,更有专家1对1提供专业指导操作等全方位服务,确保您购买与服务无后顾之忧。

安全 可靠

“银行级”数据安全,上云数据不丢失

服务器部署在安全可靠的云平台,荣获我国唯一针对云服务可信性的权威认证体系。

案例

多种行业解决方案 满足您的业务需求

观麦业财一体化管理软件

广盛餐饮通过使用观麦系统解决了下单效率低、错误率高的问题,在订单采购分拣上做到了降本增效的效果,也促进了业务供应链上下游的高协同,实现了广盛生鲜配送企业数字化管理。

业务难点:

  • 价格体系不同导致整体销货效率低
  • 活动政策触达不及时,分销商粘度低
  • 进口涉及业务多,财务核算不准确
  • 业务财务不同软件管理,不能实时衔接

解决方案:

  • 快速查价格下单,快速销货
  • 线上店铺,分销商直接下单要货
  • 进口费用单清晰记录运费,核算成本
  • 业务财务一体化打通,实时对接财务数据

使用效果:

  • 60% 整体出货速度提升60%
  • 80% 财务核算成本速递提升80%
  • 30% 老客户回购率提升30%

简介

16000+

企业用户信赖

11年

持续专注食材供应链

30+

荣誉证书

13+

专利技术证书

68+

软件版权登记

获取试用资格

限时前100名!免费试用通道

专家提供一对一指导,助力食材配送企业数字化转型

立即提交

免责声明

本文内容通过AI工具智能整合而成,仅供参考,观麦科技不对内容的真实、准确或完整作任何形式的承诺。如有任何问题或意见,您可以通过联系2022@guanmai.cn进行反馈,观麦科技收到您的反馈后将及时答复和处理。

免费试用