生鲜食品保质期国家标准

生鲜食品保质期国家标准

生鲜食品保质期的国家标准主要涉及食品安全和质量控制。这些标准规定了不同类型生鲜食品(如肉类、禽类、鱼类、蔬菜和水果)的保质期、贮存条件及标识要求。食品生产企业需遵循这些标准,确保产品在保质期内保持最佳风味与安全性。此外,包装上应明确标示生产日期和保质期,以帮助消费者做出明智选择。国家标准的实施旨在保障消费者健康,促进食品行业的规范发展。

立即试用

生鲜保质期管理办法

生鲜保质期管理办法

生鲜保质期管理办法主要包括以下几点:首先,制定清晰的保质期标识,确保每件生鲜食品都标明生产日期和到期日期。其次,定期检查库存,优先销售先到期的产品,避免过期食品流入市场。此外,采取适当的储存条件,如控制温度和湿度,以延长保质期。最后,加强员工培训,提高对食品安全和保质期管理的认识,确保操作规范。通过这些措施,有效提升生鲜食品的安全性和新鲜度。

立即试用

生鲜食品保质期

生鲜食品保质期

生鲜食品的保质期因种类不同而有所差异。一般来说,水果和蔬菜在冷藏环境下可以保存3到7天,而新鲜肉类通常建议在购买后3到5天内食用,海鲜则应尽早食用,最佳在2天内。对于乳制品,如牛奶和酸奶,未开封时通常可以保存几周,但开封后最好在一周内食用。为了延长保质期,应注意食品的储存温度,避免温度变化,并确保包装密封良好。

立即试用

生鲜标准商品保质期检查为多久一次

生鲜标准商品保质期检查为多久一次

生鲜标准商品的保质期检查通常应根据特定商品的特性和市场监管要求进行。一般来说,建议每周检查一次,确保及时发现过期或变质的商品。此外,在进货时也应检查保质期,并在销售过程中定期更新库存管理,以减少损失和确保消费者安全。对于易腐商品,可能需要更频繁的检查,以保证产品的新鲜和质量。

立即试用

生鲜时效是多少
生鲜时效是多少

生鲜产品的时效因种类而异,一般分为以下几个部分:水果和蔬菜通常在采摘后需在1-7天内食用,以确保新鲜;肉类和海鲜需在购买后1-3天内食用,冷藏保存可延长至5-7天;乳制品一般在包装上的保质期内食用。为了保持生鲜食品的最佳口感和营养,建议尽快消费,并存放在适宜的温度和环境中。通过合理安排存储和消费,可以有效减少浪费。

立即试用

生鲜时效内坏了怎么赔偿
生鲜时效内坏了怎么赔偿

如果生鲜产品在保质期内出现变质,消费者可以向购买的商家申请赔偿。首先,务必保存好购买凭证和产品包装,以便证明商品是合格的。然后及时联系商家客服,说明情况并提供相关证据。根据商家的退换货政策,通常可获得全额退款或换货。一些商家可能还会根据情况提供额外补偿,比如优惠券或积分。建议仔细阅读相关条款,确保权益得到保障。

立即试用

生鲜食品管理制度
生鲜食品管理制度

生鲜食品管理制度旨在确保食品的安全与质量。首先,严格入库验收,确保生鲜食品合格,保持良好的冷链运输。其次,仓储环境需保持清洁,温湿度需符合标准,定期检查食品保质期。第三,建立追溯机制,记录每批次的来源与去向,确保可追溯性。最后,定期培训员工,加强食品安全意识,提高管理水平,防止食品污染与变质,保障消费者的健康。

立即试用

生鲜追溯系统
生鲜追溯系统

生鲜追溯系统是一种通过信息技术手段实现食品安全管理的系统,主要用于监督生鲜产品的来源、加工、运输和销售全过程。该系统利用区块链、物联网和云计算等技术,确保每一件商品都能被精确追踪。消费者可以通过扫描二维码或输入编码,轻松获取产品的详细信息,包括生产日期、产地、检测报告等。这不仅提升了消费者的信任度,还有效地降低了食品安全风险,推动了生鲜产业的透明化和规范化。

立即试用

生鲜商品售后时效
生鲜商品售后时效

生鲜商品售后时效通常较短,因其易腐烂特性,建议在收到货品后24小时内进行检查。如发现质量问题,应及时联系卖家并提供照片证明。各电商平台和商家可能会有不同的售后政策,通常针对生鲜产品设有专门的处理流程。为了确保消费者权益,建议在线购买时仔细阅读售后条款,并在规定时限内提出申请,以确保能够顺利进行退换货处理。

立即试用

生鲜件时效
生鲜件时效

生鲜件时效是指在生鲜产品运输和配送过程中,从出发地到消费者手中所需的时间。由于生鲜产品易腐败、易变质,保证其时效性尤为重要。一般情况下,生鲜产品的配送时效应控制在24小时内,以确保产品的新鲜度和安全性。物流企业通常采用冷链运输技术,配备温控设备,实时监测温度,以延长产品的保鲜期。此外,选择合适的配送路线和方式,也是提升生鲜件时效的关键因素。

立即试用

价值及亮点

只有业财一体化的软件,才能提升企业管理经营效率

帮助您的企业加速成长的云端生鲜ERP管理系统

业财税一体融合

企业的进销存、资金、财务、合同全流程在线管控,提升协同效率,以便管理者随时随地掌控企业经营情况。

财务管理智能化

对接企业的进销存系统,信息共享,一键智能生成财务凭证和账表,将财务人员从基础性工作中释放出来。

经营数据智能决策

手机端、电脑端随时跟踪经营数据,智能商品\客户分析、实时监控企业异常数据,制定经营策略。

项目合同全过程管控

项目合同成本、费用自动归集,执行进度、回款异常及时预警,利润一目了然,项目全过程精细化管控。

业务单据智能流转到财务, 一套系统多管齐下

随时随地,多端报价开单做生意

聚焦生鲜供应链管理,适配食材行业特性

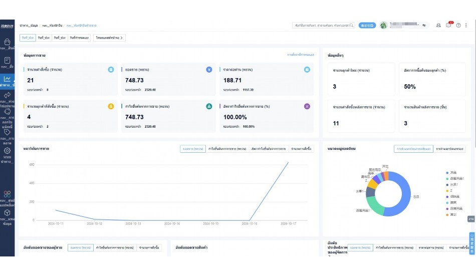
实时可视化经营图表,辅助做经营决策

定制行业解决方案

产品介绍

热门产品推荐

基于大中小食材供应链企业数智化的需求,观麦科技推出了一系列SaaS产品,包括配送系统(生鲜配送系统软件SaaS产品)、央厨系统(中央厨房管理系统软件SaaS产品)、溯源系统(农产品溯源系统软件SaaS产品)等,截至2025年,观麦的服务企业数量已突破16000家。

生鲜配送软件

87600元/年起

订单管理

采购管理

分拣管理

仓储管理

配送管理

数据报表

免费试用

食材溯源系统

87600元/年起

订单管理

采购管理

分拣管理

仓储管理

配送管理

数据报表

免费试用

中央厨房系统

XXX元/年起

订单管理

采购管理

分拣管理

仓储管理

配送管理

数据报表

免费试用

竞品对比

功能对比,好用在于细节!

功能差异点
观麦生鲜ERP
某友商
微信商城

商城自定义装修、每日特价

货到付款、微信支付、余额支付等

支持

不支持

销售提成计算

支持

不支持

销售费用分摊

(运费、装卸费等)

支持

不支持

销售物流跟踪

支持

不支持

优惠促销

(优惠券、单品折扣、满减)

支持

不支持

采购管理

进货开单时

历史单据查询

支持

非常方便

支持

不直观

采购开单时

查看历史进价

支持

不支持

库存管理

拣货装箱

PDA拣货出入库

支持

不支持

多人同时盘点

支持

不支持

实时计算出库成本

支持

部分支持

往来资金

供应商/客户对账单

及微信分享账单

支持

不支持

报表

个性化设置报表查询方案

支持

不支持

经营管理

供应商/客户对账单

及微信分享账单

支持

不支持

个性化设置报表查询方案

支持

不支持

增购功能

微信商城小程序

食材溯源

支持

不支持

PDA预分拣

供应商代分拣

支持

不支持

咨询具体功能对比

场景

角色场景

从管控到赋能,帮公司不同角色应用场景提升效率

老板

支持查看综合销售情况、商品销售情况、客户销售情况、客户商品销售情况、分类销售情况、售后报表等

财务

支持先款后货与先货后款结款模式,客户帐期支持周结、月结

仓管

支持出库、入库、盘点3种作业单据,支持手动输入、扫码输入商品数

分拣

可随时查看分拣商品种类、供应商、入库数量、入库单号、操作员

录单

灵活下单方式,客户自主下单、代客下单,满足不同业务场景

老板

对接企业的进销存系统,信息共享,对账查账更方便,一键智能生成财务凭证和账表,将财务人员从基础性工作中释放出来

财务

对接企业的进销存系统,信息共享,对账查账更方便,一键智能生成财务凭证和账表,将财务人员从基础性工作中释放出来

库管

对接企业的进销存系统,信息共享,对账查账更方便,一键智能生成财务凭证和账表,将财务人员从基础性工作中释放出来

业务员

对接企业的进销存系统,信息共享,对账查账更方便,一键智能生成财务凭证和账表,将财务人员从基础性工作中释放出来

项目经理

对接企业的进销存系统,信息共享,对账查账更方便,一键智能生成财务凭证和账表,将财务人员从基础性工作中释放出来

老板

对接企业的进销存系统,信息共享,对账查账更方便,一键智能生成财务凭证和账表,将财务人员从基础性工作中释放出来

财务

对接企业的进销存系统,信息共享,对账查账更方便,一键智能生成财务凭证和账表,将财务人员从基础性工作中释放出来

库管

对接企业的进销存系统,信息共享,对账查账更方便,一键智能生成财务凭证和账表,将财务人员从基础性工作中释放出来

业务员

对接企业的进销存系统,信息共享,对账查账更方便,一键智能生成财务凭证和账表,将财务人员从基础性工作中释放出来

项目经理

对接企业的进销存系统,信息共享,对账查账更方便,一键智能生成财务凭证和账表,将财务人员从基础性工作中释放出来

老板

对接企业的进销存系统,信息共享,对账查账更方便,一键智能生成财务凭证和账表,将财务人员从基础性工作中释放出来

财务

对接企业的进销存系统,信息共享,对账查账更方便,一键智能生成财务凭证和账表,将财务人员从基础性工作中释放出来

库管

对接企业的进销存系统,信息共享,对账查账更方便,一键智能生成财务凭证和账表,将财务人员从基础性工作中释放出来

业务员

对接企业的进销存系统,信息共享,对账查账更方便,一键智能生成财务凭证和账表,将财务人员从基础性工作中释放出来

项目经理

对接企业的进销存系统,信息共享,对账查账更方便,一键智能生成财务凭证和账表,将财务人员从基础性工作中释放出来

行业场景

适用于【生鲜配送、蔬菜批发、肉类、冻品、水产、食品领域】 多行业需求

一键体验所有功能

申请免费试用

服务背书

全流程陪伴式价值服务

我们秉承用户之友、持续创新、专业奋斗的核心价值观,一切源于为客户创造价值

初次相识

体验产品

1对1定制方案

下单购买

开通应用

专家指导使用

售后服务

客户售前/售后一站式服务内容

观麦科技放心购,365天全年无休,为企业提供一站式服务保障

观麦品质 品牌口碑双保障

观麦科技,中国食材供应链SaaS领导品牌。2022年5月,观麦科技完成由哗啦啦领投的数亿元C轮融资,成为行业唯一获C轮融资企业。

全自动

高性价比,自动更新最新版本

按需订阅,按年付费,最低每天仅需266.84元;产品即买即用,无需安装下载,用户快速实现上云,产品自动更新到最新版本。

7*16小时

7*16小时售后保障,及时解决问题

5*8小时400热线/7*16小时企业微信群/7*15小时人工在线客服,更有专家1对1提供专业指导操作等全方位服务,确保您购买与服务无后顾之忧。

安全 可靠

“银行级”数据安全,上云数据不丢失

服务器部署在安全可靠的云平台,荣获我国唯一针对云服务可信性的权威认证体系。

案例

多种行业解决方案 满足您的业务需求

观麦业财一体化管理软件

广盛餐饮通过使用观麦系统解决了下单效率低、错误率高的问题,在订单采购分拣上做到了降本增效的效果,也促进了业务供应链上下游的高协同,实现了广盛生鲜配送企业数字化管理。

业务难点:

  • 价格体系不同导致整体销货效率低
  • 活动政策触达不及时,分销商粘度低
  • 进口涉及业务多,财务核算不准确
  • 业务财务不同软件管理,不能实时衔接

解决方案:

  • 快速查价格下单,快速销货
  • 线上店铺,分销商直接下单要货
  • 进口费用单清晰记录运费,核算成本
  • 业务财务一体化打通,实时对接财务数据

使用效果:

  • 60% 整体出货速度提升60%
  • 80% 财务核算成本速递提升80%
  • 30% 老客户回购率提升30%

简介

16000+

企业用户信赖

11年

持续专注食材供应链

30+

荣誉证书

13+

专利技术证书

68+

软件版权登记

获取试用资格

限时前100名!免费试用通道

专家提供一对一指导,助力食材配送企业数字化转型

立即提交

免责声明

本文内容通过AI工具智能整合而成,仅供参考,观麦科技不对内容的真实、准确或完整作任何形式的承诺。如有任何问题或意见,您可以通过联系2022@guanmai.cn进行反馈,观麦科技收到您的反馈后将及时答复和处理。

免费试用