
我们的餐饮酒店配送解决方案旨在提升效率和顾客满意度。通过整合智能物流系统和实时追踪技术,我们能确保餐品快速、安全地送达。无论是外卖配送还是酒店内部餐饮服务,我们提供灵活的定制方案,满足不同需求。同时,优化路径规划,降低配送成本,提高配送时效。我们的专业团队将为您提供全方位支持,确保卓越的服务质量,助力您的餐饮业务蓬勃发展。选择我们,您将体验到无缝的配送服务。
餐饮配送管理系统是一种优化餐饮企业物流和配送流程的软件工具。该系统通过集成订单处理、库存管理和配送调度,帮助餐饮商家提升工作效率。用户可以通过系统实时查看菜单、下单及支付,同时后台能够自动生成订单并安排配送。系统提供数据分析功能,帮助商家了解市场需求和客户偏好,从而优化菜品和服务。此外,系统还支持多种配送方式,确保食品快速、安全送达,提高客户满意度。
餐饮酒店配送管理是确保食材和成品及时送达的重要环节。其核心在于优化配送流程,合理安排运输路线,确保食品安全与新鲜度。通过现代化的信息系统进行实时监控,提升配送效率。同时,建立完善的供应链管理,协调好与供应商和客户的关系,减少库存成本,实现快速响应市场需求。有效的配送管理不仅提高了客户满意度,还能促进酒店餐饮业务的增长和竞争力。
餐饮高效分拣平台主要包括以下几种:1)美团外卖分拣系统,利用智能算法优化配送路径;2)饿了么分拣系统,通过数据分析提升订单处理效率;3)食堂O2O分拣平台,采用自助点餐和集中分拣模式;4)云餐厅分拣系统,集成多方餐饮资源,实现快速响应;5)机器人分拣平台,利用自动化设备提高分拣速度和精准度。这些平台通过技术手段提升了餐饮行业的配送效率和客户满意度。
餐饮分拣员主要负责在食品配送中心或餐饮行业中对餐品进行分类、整理和打包。他们根据订单需求,将原材料和成品进行精确分拣,确保每份餐食的配料和数量准确无误。同时,分拣员还需注意食品安全和卫生,确保餐品在配送过程中保持新鲜。工作通常需要较强的细致度和效率,以保证快速的服务和客户满意度。
生鲜蔬菜分拣加工中心是农业现代化的重要环节,主要负责对新鲜蔬菜进行分类、清洗、包装等处理,以确保产品的品质和安全。在这个中心,工人通过高效的分拣系统将各种蔬菜按照规格和品种进行分类,随后进行严格的质量检验。清洗和加工过程中,采用先进的设备和技术,最大程度保留蔬菜的营养和新鲜度。最终,经过包装的蔬菜会迅速配送到各大超市和餐饮企业,满足消费者对新鲜食材的需求。
菜品分拣是食品物流中的重要环节,主要指将各种菜品按照订单需求进行分类和整理的过程。首先,工作人员根据订单清单,将所需的菜品从贮存区取出,确保每种菜品的新鲜度和质量。接着,按照不同的配送地址,将菜品进行分组,确保及时准确地发往客户手中。有效的菜品分拣不仅提高了配送效率,还能减少错误率,提升客户满意度。在现代化的物流体系中,菜品分拣采用了多种技术手段,如自动化设备和信息管理系统,进一步优化了流程。
餐厨分拣机是一种高效的智能设备,旨在提升餐饮行业的工作效率。它通过先进的传感器和机器视觉技术,自动识别和分类不同类型的餐具、厨具及食品残渣。该设备不仅能减少人工分拣的劳动强度,还能优化资源利用,降低运营成本。适用于餐厅、食堂和大型宴会等场景,餐厨分拣机的使用能够大幅提高工作效率,确保厨房的整洁和卫生,为顾客提供更优质的用餐体验。
餐饮分餐模式是一种通过将菜品分成小份,供顾客按需选择的服务方式。这种模式不仅能有效控制食物浪费,还能满足不同顾客的口味和需求。分餐能够提升用餐体验,让顾客享受到更多元化的选择。特别是在健康饮食日益受到重视的今天,分餐模式也有助于合理搭配营养,促进饮食平衡。许多餐厅和酒店纷纷采用这一模式,以提高服务质量和顾客满意度。
餐饮分餐服务操作规范包括以下几个方面:首先,服务员需保持良好的卫生习惯,戴上手套和口罩,确保食品安全。其次,在分餐前要对菜品进行严格检查,确保品质与温度适宜。然后,使用干净的餐具,避免交叉污染。分餐时,尽量均匀分配,确保每位客人得到相同的份量。最后,及时清理桌面,保持用餐环境整洁。服务中应保持热情与礼貌,积极回应客人的需求,以提升用餐体验。
只有业财一体化的软件,才能提升企业管理经营效率
帮助您的企业加速成长的云端生鲜ERP管理系统
业财税一体融合
财务管理智能化
经营数据智能决策
项目合同全过程管控
业务单据智能流转到财务, 一套系统多管齐下
随时随地,多端报价开单做生意
聚焦生鲜供应链管理,适配食材行业特性
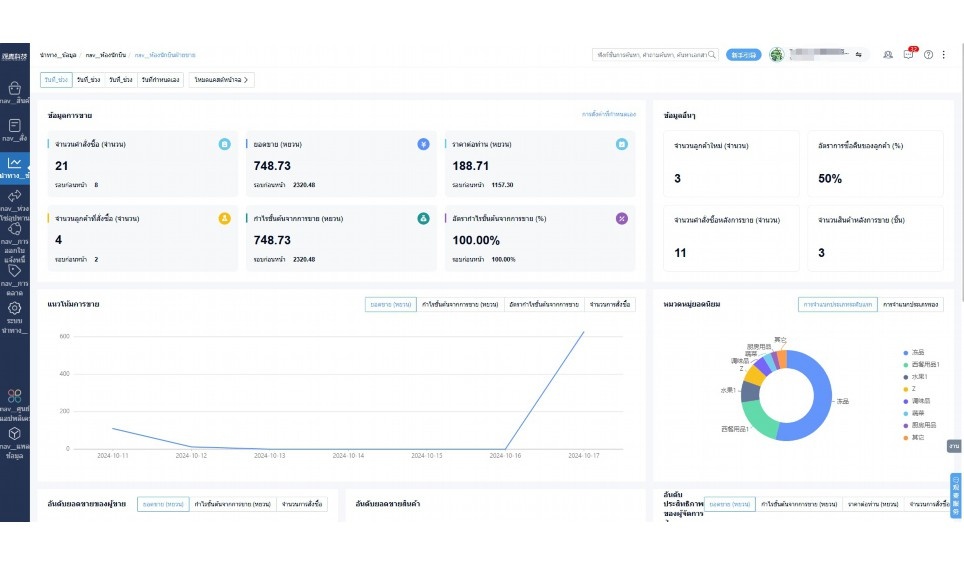
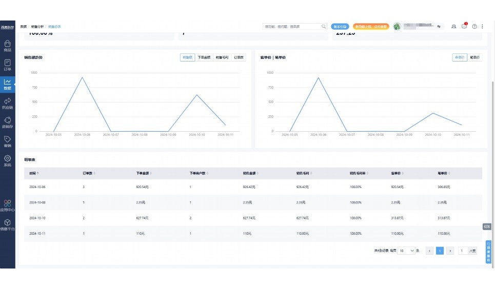
实时可视化经营图表,辅助做经营决策
热门产品推荐
基于大中小食材供应链企业数智化的需求,观麦科技推出了一系列SaaS产品,包括配送系统(生鲜配送系统软件SaaS产品)、央厨系统(中央厨房管理系统软件SaaS产品)、溯源系统(农产品溯源系统软件SaaS产品)等,截至2025年,观麦的服务企业数量已突破15000家。
生鲜配送软件
87600元/年起
订单管理
采购管理
分拣管理
仓储管理
配送管理
数据报表
食材溯源系统
87600元/年起
订单管理
采购管理
分拣管理
仓储管理
配送管理
数据报表
中央厨房系统
XXX元/年起
订单管理
采购管理
分拣管理
仓储管理
配送管理
数据报表
功能对比,好用在于细节!
商城自定义装修、每日特价
货到付款、微信支付、余额支付等
支持
不支持
销售提成计算
支持
不支持
销售费用分摊
(运费、装卸费等)
支持
不支持
销售物流跟踪
支持
不支持
优惠促销
(优惠券、单品折扣、满减)
支持
不支持
进货开单时
历史单据查询
支持
非常方便
支持
不直观
采购开单时
查看历史进价
支持
不支持
拣货装箱
PDA拣货出入库
支持
不支持
多人同时盘点
支持
不支持
实时计算出库成本
支持
部分支持
供应商/客户对账单
及微信分享账单
支持
不支持
个性化设置报表查询方案
支持
不支持
供应商/客户对账单
及微信分享账单
支持
不支持
个性化设置报表查询方案
支持
不支持
微信商城小程序
食材溯源
支持
不支持
PDA预分拣
供应商代分拣
支持
不支持
角色场景
从管控到赋能,帮公司不同角色应用场景提升效率
老板
支持查看综合销售情况、商品销售情况、客户销售情况、客户商品销售情况、分类销售情况、售后报表等
财务
支持先款后货与先货后款结款模式,客户帐期支持周结、月结
仓管
支持出库、入库、盘点3种作业单据,支持手动输入、扫码输入商品数
分拣
可随时查看分拣商品种类、供应商、入库数量、入库单号、操作员
录单
灵活下单方式,客户自主下单、代客下单,满足不同业务场景
行业场景
适用于【生鲜配送、蔬菜批发、肉类、冻品、水产、食品领域】 多行业需求
全流程陪伴式价值服务
我们秉承用户之友、持续创新、专业奋斗的核心价值观,一切源于为客户创造价值
初次相识
体验产品
1对1定制方案
下单购买
开通应用
专家指导使用
售后服务
客户售前/售后一站式服务内容
观麦科技放心购,365天全年无休,为企业提供一站式服务保障
观麦品质 品牌口碑双保障
观麦科技,中国食材供应链SaaS领导品牌。2022年5月,观麦科技完成由哗啦啦领投的数亿元C轮融资,成为行业唯一获C轮融资企业。
全自动
高性价比,自动更新最新版本
按需订阅,按年付费,最低每天仅需266.84元;产品即买即用,无需安装下载,用户快速实现上云,产品自动更新到最新版本。
7*16小时
7*16小时售后保障,及时解决问题
5*8小时400热线/7*16小时企业微信群/7*15小时人工在线客服,更有专家1对1提供专业指导操作等全方位服务,确保您购买与服务无后顾之忧。
安全 可靠
“银行级”数据安全,上云数据不丢失
服务器部署在安全可靠的云平台,荣获我国唯一针对云服务可信性的权威认证体系。
多种行业解决方案 满足您的业务需求
观麦业财一体化管理软件
广盛餐饮通过使用观麦系统解决了下单效率低、错误率高的问题,在订单采购分拣上做到了降本增效的效果,也促进了业务供应链上下游的高协同,实现了广盛生鲜配送企业数字化管理。
业务难点:
解决方案:
使用效果:
贵州黔农优品商贸有限公司现已建成420亩生态蔬菜基地及年出栏30000头优质商品猪基地,建设的育苗中心年可提供600万株优质蔬菜种苗,每季可为500亩以上蔬菜基地提供优质种苗,蔬菜产品年产值达1000万元。养殖场年为蔬菜园区基地可提供1万亩以上的有机肥料,带动2000余户农户发展生猪养殖及优质蔬菜生产,并在安顺市区建立了4家“黔农优品生鲜连锁实体店”。
业务难点:
解决方案:
使用效果:
安华骏业合作100多家客户,有10000亩的自营基地,月流水达1000w+元,业务覆盖客户群体涉及华为,中科院,深圳机场,平安,腾讯,深高速等多家上市公司,为上百万用户提供“菜篮子”服务。
业务难点:
解决方案:
使用效果:
15000+
企业用户信赖
11年
持续专注食材供应链
30+
荣誉证书
13+
专利技术证书
68+
软件版权登记
限时前100名!免费试用通道
专家提供一对一指导,助力食材配送企业数字化转型
免责声明
本文内容通过AI工具智能整合而成,仅供参考,观麦科技不对内容的真实、准确或完整作任何形式的承诺。如有任何问题或意见,您可以通过联系2022@guanmai.cn进行反馈,观麦科技收到您的反馈后将及时答复和处理。
限时0元,申请免费试用
15000+家食材供应链客户都在使用