
在餐饮出入库管理ERP软件市场中,常见的几款优质软件包括:1.末日食材,提供全面的库存管理功能;2.餐饮宝,专注于餐饮行业,支持多门店管理;3.食品链,强调食品安全追溯;4.餐娱通,集成了销售和库存管理;5.明厨亮灶,注重规范化管理。根据各自的功能特色、用户反馈及市场占有率,这些软件在餐饮行业中具有较高的应用价值。用户可根据自身需求选择合适的系统。
选择适合的餐饮出入库管理ERP软件,可以考虑以下几款:1.用友T3:功能全面,适合中大型餐饮企业,支持多店铺管理。2.SAPBusinessOne:适合规模较大的连锁餐饮企业,集成性强,支持定制化。3.商派:专注于电商和O2O业务,操作简单,适合小型餐饮企业。4.金蝶云:价格亲民,功能齐全,适合中小型餐饮店。建议根据企业规模、需求和预算进行选择。
餐饮出入库管理系统旨在提高餐饮企业的库存管理效率。该系统可以实时记录原材料的入库和出库情况,确保库存准确性,减少浪费。通过设置库存预警,系统能够及时提醒管理人员补货,避免断货现象。同时,系统提供数据分析功能,帮助企业优化采购策略和成本控制,提高整体运营效率。用户友好的界面和便捷的操作方式,使管理人员能够快速上手,提升工作效率。
餐饮出入库管理流程主要包括以下步骤:首先,采购部门根据需求制定采购计划,并选择供应商进行食品原料的采购。接着,收到货物后,仓库工作人员进行验收,包括数量和质量检查,合格后入库登记。其次,库存管理人员定期盘点,确保库存信息准确。当餐厅需要食材时,向仓库申请出库,并记录出库数量和时间。最后,定期分析库存周转情况,优化采购及库存管理,提高运营效率。
餐饮出入库表格模板通常包括以下几个关键字段:日期、商品名称、类别、单位、规格、出入库数量、单价、总价、供应商/客户信息、经手人、备注等。通过此表格,能够有效记录和管理餐饮企业的库存流动,确保库存信息的准确性与及时性。企业可以依据该模板定期进行盘点,分析产品销售情况,优化采购与存储策略,提高运营效率。建议使用电子表格软件进行管理,方便数据的统计与分析。
餐饮进出库软件是一款专为餐饮行业设计的管理工具,旨在提升库存管理效率。该软件能够实时记录食材的进货与出库情况,帮助餐厅掌握库存动态,减少浪费。同时,它具备自动提醒功能,提醒用户及时补货,确保食材充足。此外,软件还提供数据分析功能,帮助餐厅制定科学的采购计划,实现成本控制与利润最大化。通过简化流程和提高透明度,餐饮进出库软件助力餐饮企业高效运作。
制作餐饮出入库明细表格的步骤如下:1.确定表格结构:设置表头,包括日期、品名、数量、单价、总价、供应商/客户等字段。2.选择工具:使用Excel或其他表格软件。3.录入数据:在对应的字段下逐行输入进出库记录。4.计算总价:设置公式自动计算每项的总价(数量×单价)。5.格式美化:调整列宽、字体和颜色,确保表格清晰易读。6.保存与备份:定期保存文件,并进行备份以防丢失。
制作餐饮出库入库表格可以按以下步骤进行:1.标题:在表格顶部标明餐饮出库入库表。2.基本信息:设置表头,包括日期、商品名称、类别、规格、数量、单价、总价、入库/出库、操作人员等栏目。3.格式:使用Excel或其他表格软件,设置适当的列宽和行高,方便填写。4.数据录入:定期记录入库、出库信息,确保数据准确。5.统计功能:可以加入合计行,自动计算总库存和总金额。这样可有效管理餐饮物资的出入库情况。
餐饮业出入库管理是确保餐厅正常运营的重要环节。通过科学的库存管理,餐厅可以有效控制原材料的进货与出库,减少浪费,降低成本。首先,建立完善的入库流程,确保原材料质量和安全。其次,定期盘点库存,及时调整采购计划,避免缺货或过期情况。同时,利用信息化系统记录出入库数据,实现实时监控与分析,提升管理效率,保障餐厅运营顺畅。
餐饮行业的入库出库管理是确保食材新鲜、库存合理的重要环节。入库时,需对到货食材进行检验,确保品质合格,并记录数量和保质期,以防止食品浪费。出库时,根据菜单需求进行合理分配,确保餐品质量与口感。定期盘点库存,及时调整采购计划,避免过量囤积或短缺现象。同时,要做好食品安全记录,确保追溯性,以提高餐厅的运营效率和客户满意度。
只有业财一体化的软件,才能提升企业管理经营效率
帮助您的企业加速成长的云端生鲜ERP管理系统
业财税一体融合
财务管理智能化
经营数据智能决策
项目合同全过程管控
业务单据智能流转到财务, 一套系统多管齐下
随时随地,多端报价开单做生意
聚焦生鲜供应链管理,适配食材行业特性
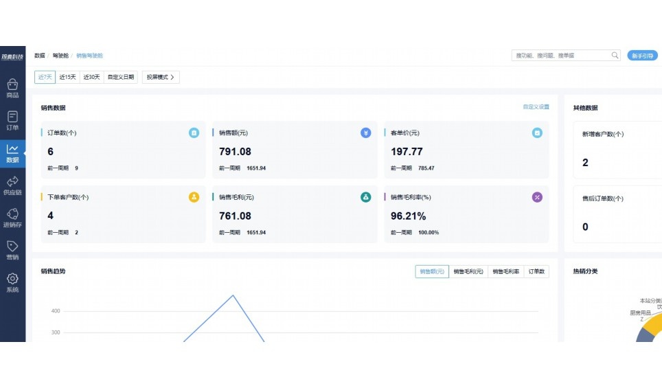
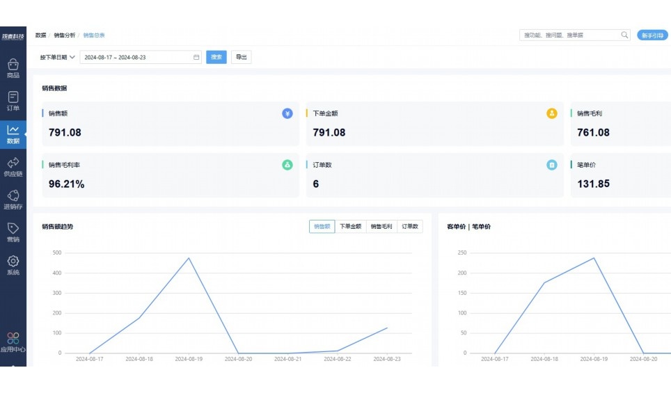
实时可视化经营图表,辅助做经营决策
热门产品推荐
基于大中小食材供应链企业数智化的需求,观麦科技推出了一系列SaaS产品,包括配送系统(生鲜配送系统软件SaaS产品)、央厨系统(中央厨房管理系统软件SaaS产品)、溯源系统(农产品溯源系统软件SaaS产品)等,截至2025年,观麦的服务企业数量已突破15000家。
生鲜配送软件
87600元/年起
订单管理
采购管理
分拣管理
仓储管理
配送管理
数据报表
食材溯源系统
87600元/年起
订单管理
采购管理
分拣管理
仓储管理
配送管理
数据报表
中央厨房系统
XXX元/年起
订单管理
采购管理
分拣管理
仓储管理
配送管理
数据报表
功能对比,好用在于细节!
商城自定义装修、每日特价
货到付款、微信支付、余额支付等
支持
不支持
销售提成计算
支持
不支持
销售费用分摊
(运费、装卸费等)
支持
不支持
销售物流跟踪
支持
不支持
优惠促销
(优惠券、单品折扣、满减)
支持
不支持
进货开单时
历史单据查询
支持
非常方便
支持
不直观
采购开单时
查看历史进价
支持
不支持
拣货装箱
PDA拣货出入库
支持
不支持
多人同时盘点
支持
不支持
实时计算出库成本
支持
部分支持
供应商/客户对账单
及微信分享账单
支持
不支持
个性化设置报表查询方案
支持
不支持
供应商/客户对账单
及微信分享账单
支持
不支持
个性化设置报表查询方案
支持
不支持
微信商城小程序
食材溯源
支持
不支持
PDA预分拣
供应商代分拣
支持
不支持
角色场景
从管控到赋能,帮公司不同角色应用场景提升效率
老板
支持查看综合销售情况、商品销售情况、客户销售情况、客户商品销售情况、分类销售情况、售后报表等
财务
支持先款后货与先货后款结款模式,客户帐期支持周结、月结
仓管
支持出库、入库、盘点3种作业单据,支持手动输入、扫码输入商品数
分拣
可随时查看分拣商品种类、供应商、入库数量、入库单号、操作员
录单
灵活下单方式,客户自主下单、代客下单,满足不同业务场景
行业场景
适用于【生鲜配送、蔬菜批发、肉类、冻品、水产、食品领域】 多行业需求
全流程陪伴式价值服务
我们秉承用户之友、持续创新、专业奋斗的核心价值观,一切源于为客户创造价值
初次相识
体验产品
1对1定制方案
下单购买
开通应用
专家指导使用
售后服务
客户售前/售后一站式服务内容
观麦科技放心购,365天全年无休,为企业提供一站式服务保障
观麦品质 品牌口碑双保障
观麦科技,中国食材供应链SaaS领导品牌。2022年5月,观麦科技完成由哗啦啦领投的数亿元C轮融资,成为行业唯一获C轮融资企业。
全自动
高性价比,自动更新最新版本
按需订阅,按年付费,最低每天仅需266.84元;产品即买即用,无需安装下载,用户快速实现上云,产品自动更新到最新版本。
7*16小时
7*16小时售后保障,及时解决问题
5*8小时400热线/7*16小时企业微信群/7*15小时人工在线客服,更有专家1对1提供专业指导操作等全方位服务,确保您购买与服务无后顾之忧。
安全 可靠
“银行级”数据安全,上云数据不丢失
服务器部署在安全可靠的云平台,荣获我国唯一针对云服务可信性的权威认证体系。
多种行业解决方案 满足您的业务需求
观麦业财一体化管理软件
广盛餐饮通过使用观麦系统解决了下单效率低、错误率高的问题,在订单采购分拣上做到了降本增效的效果,也促进了业务供应链上下游的高协同,实现了广盛生鲜配送企业数字化管理。
业务难点:
解决方案:
使用效果:
贵州黔农优品商贸有限公司现已建成420亩生态蔬菜基地及年出栏30000头优质商品猪基地,建设的育苗中心年可提供600万株优质蔬菜种苗,每季可为500亩以上蔬菜基地提供优质种苗,蔬菜产品年产值达1000万元。养殖场年为蔬菜园区基地可提供1万亩以上的有机肥料,带动2000余户农户发展生猪养殖及优质蔬菜生产,并在安顺市区建立了4家“黔农优品生鲜连锁实体店”。
业务难点:
解决方案:
使用效果:
安华骏业合作100多家客户,有10000亩的自营基地,月流水达1000w+元,业务覆盖客户群体涉及华为,中科院,深圳机场,平安,腾讯,深高速等多家上市公司,为上百万用户提供“菜篮子”服务。
业务难点:
解决方案:
使用效果:
15000+
企业用户信赖
11年
持续专注食材供应链
30+
荣誉证书
13+
专利技术证书
68+
软件版权登记
限时前100名!免费试用通道
专家提供一对一指导,助力食材配送企业数字化转型
免责声明
本文内容通过AI工具智能整合而成,仅供参考,观麦科技不对内容的真实、准确或完整作任何形式的承诺。如有任何问题或意见,您可以通过联系2022@guanmai.cn进行反馈,观麦科技收到您的反馈后将及时答复和处理。
限时0元,申请免费试用
15000+家食材供应链客户都在使用