
团餐财务分析ERP软件有多种选择,常见的包括:1.用友U8:适合中大型企业,提供全面的财务管理与分析功能。2.金蝶KIS:强调易用性,适合小微企业,支持餐饮行业特有模块。3.赛优ERP:专注于团餐行业,提供订单管理、成本控制及财务分析。4.钉钉与众包结合的定制化解决方案:适合灵活管理,同时具备财务分析能力。选择时需考虑企业规模、功能需求以及预算。
团餐财务ERP软件的排名主要依据功能全面性、用户体验和市场口碑等因素。目前,前列的产品包括:1.用友财务ERP,功能强大,适合大型团餐企业;2.敦煌ERP,精准管理与报表分析;3.管易云,操作简便,适合中小型企业使用;4.金蝶云,灵活的财务管理解决方案;5.融易通,专注于团餐行业的需求。选择合适的软件时,企业应综合考虑自身需求和预算。
选择团餐财务分析ERP软件时,可以考虑以下几款比较优秀的选项:1.用友U8:功能强大,适合中大型企业,支持财务、库存及供应链管理。2.金蝶K3:灵活易用,提供多种财务分析工具,适合中小型企业。3.SAPB1:国际知名,适合跨国企业,功能全面,适应性强。选择时应根据企业规模、需求及预算进行综合评估,确保软件能够满足特定的财务分析需求。
团餐数据分析主要通过收集和整理团餐消费的数据,包括客户类型、消费频率、菜品偏好等,以了解市场需求和消费趋势。分析结果可帮助企业优化菜单设计、提升服务质量,并制定精准的营销策略。例如,通过分析不同人群的消费习惯,企业可以推送个性化餐品,同时控制成本,提高客户满意度,从而提升整体盈利能力。定期的数据分析还能帮助企业及时调整策略,适应市场变化。
团餐账务处理主要包括订单确认、费用核算和结算付款三个环节。首先,确认客户的订餐信息,包括人数、菜品和金额。其次,在提供服务后,记录实际消费情况,核算费用,包括菜品、配送和服务费等。最后,根据合同约定进行结算,开具发票,妥善保存账单和相关凭证,以备后续审计和查询。同时,要定期对账,确保账目清晰、准确,避免出错。
团餐会计主要负责餐饮企业的财务管理与核算工作。其主要职责包括审核团餐费用、编制财务报表、进行成本控制、管理进货和销售数据等。此外,还需对餐饮原料和劳动成本进行分析,确保财务数据的准确性和合规性,并制定预算和财务预测,辅助企业经营决策。团餐会计还可能涉及税务申报和财务审计,保障公司的财务健康和合规经营。
团餐行业近年来发展迅速,市场需求不断增加,尤其在企业、学校和医院等团体用餐场所。随着人们对健康饮食的关注,团餐服务也逐渐向营养均衡和便捷化方向发展。技术的应用,如在线下单和智能配送,提升了服务效率。行业竞争加剧,企业需注重品牌建设和用户体验,同时保持食品安全和质量。在新的消费趋势下,团餐行业未来仍充满潜力。
团餐成本核算主要包括食材成本、人工成本、管理费用和其他开支。首先,盘点所需食材,记录采购价格,计算总食材成本。其次,估算人工成本,包括厨师、服务员的工资及福利。然后,分摊固定费用,如租金、水电费等。最后,将以上成本相加,确定总成本,并依据实际提供的餐品数量,计算每餐单价,确保合理定价和利润空间。定期分析与调整,优化成本控制。
团餐行业近年来发展迅速,市场需求持续增长。随着企业对员工福利的重视,团餐成为企业餐饮服务的重要选择。行业内竞争加剧,各类服务提供商纷纷推出多样化的菜单和个性化服务。科技应用不断提升,如智能点餐、移动支付等,使得用户体验更佳。同时,健康饮食观念的普及,推动了营养餐和绿色食品的兴起。未来,团餐市场将朝着更专业化、智能化和多元化方向发展。
团餐系统企业致力于为各类机构提供高效、便捷的团体餐解决方案。通过先进的在线订餐平台,我们为客户提供丰富的菜单选择、精准的配餐服务以及灵活的配送方式。我们注重食品安全与营养均衡,确保每位消费者享受到健康美味的餐食。此外,我们还提供数据分析服务,帮助客户优化餐饮成本,提高用餐体验。选择我们,让团餐变得更加简单、高效。
只有业财一体化的软件,才能提升企业管理经营效率
帮助您的企业加速成长的云端生鲜ERP管理系统
业财税一体融合
财务管理智能化
经营数据智能决策
项目合同全过程管控
业务单据智能流转到财务, 一套系统多管齐下
随时随地,多端报价开单做生意
聚焦生鲜供应链管理,适配食材行业特性
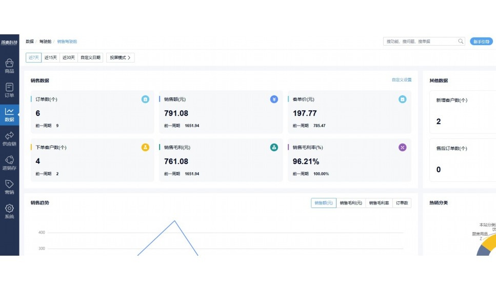
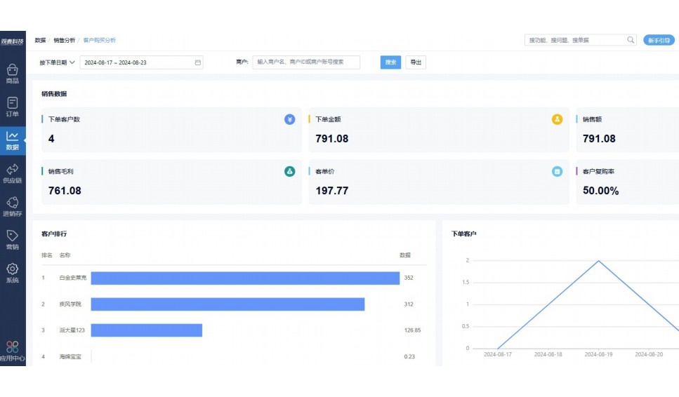
实时可视化经营图表,辅助做经营决策
热门产品推荐
基于大中小食材供应链企业数智化的需求,观麦科技推出了一系列SaaS产品,包括配送系统(生鲜配送系统软件SaaS产品)、央厨系统(中央厨房管理系统软件SaaS产品)、溯源系统(农产品溯源系统软件SaaS产品)等,截至2025年,观麦的服务企业数量已突破15000家。
生鲜配送软件
87600元/年起
订单管理
采购管理
分拣管理
仓储管理
配送管理
数据报表
食材溯源系统
87600元/年起
订单管理
采购管理
分拣管理
仓储管理
配送管理
数据报表
中央厨房系统
XXX元/年起
订单管理
采购管理
分拣管理
仓储管理
配送管理
数据报表
功能对比,好用在于细节!
商城自定义装修、每日特价
货到付款、微信支付、余额支付等
支持
不支持
销售提成计算
支持
不支持
销售费用分摊
(运费、装卸费等)
支持
不支持
销售物流跟踪
支持
不支持
优惠促销
(优惠券、单品折扣、满减)
支持
不支持
进货开单时
历史单据查询
支持
非常方便
支持
不直观
采购开单时
查看历史进价
支持
不支持
拣货装箱
PDA拣货出入库
支持
不支持
多人同时盘点
支持
不支持
实时计算出库成本
支持
部分支持
供应商/客户对账单
及微信分享账单
支持
不支持
个性化设置报表查询方案
支持
不支持
供应商/客户对账单
及微信分享账单
支持
不支持
个性化设置报表查询方案
支持
不支持
微信商城小程序
食材溯源
支持
不支持
PDA预分拣
供应商代分拣
支持
不支持
角色场景
从管控到赋能,帮公司不同角色应用场景提升效率
老板
支持查看综合销售情况、商品销售情况、客户销售情况、客户商品销售情况、分类销售情况、售后报表等
财务
支持先款后货与先货后款结款模式,客户帐期支持周结、月结
仓管
支持出库、入库、盘点3种作业单据,支持手动输入、扫码输入商品数
分拣
可随时查看分拣商品种类、供应商、入库数量、入库单号、操作员
录单
灵活下单方式,客户自主下单、代客下单,满足不同业务场景
行业场景
适用于【生鲜配送、蔬菜批发、肉类、冻品、水产、食品领域】 多行业需求
全流程陪伴式价值服务
我们秉承用户之友、持续创新、专业奋斗的核心价值观,一切源于为客户创造价值
初次相识
体验产品
1对1定制方案
下单购买
开通应用
专家指导使用
售后服务
客户售前/售后一站式服务内容
观麦科技放心购,365天全年无休,为企业提供一站式服务保障
观麦品质 品牌口碑双保障
观麦科技,中国食材供应链SaaS领导品牌。2022年5月,观麦科技完成由哗啦啦领投的数亿元C轮融资,成为行业唯一获C轮融资企业。
全自动
高性价比,自动更新最新版本
按需订阅,按年付费,最低每天仅需266.84元;产品即买即用,无需安装下载,用户快速实现上云,产品自动更新到最新版本。
7*16小时
7*16小时售后保障,及时解决问题
5*8小时400热线/7*16小时企业微信群/7*15小时人工在线客服,更有专家1对1提供专业指导操作等全方位服务,确保您购买与服务无后顾之忧。
安全 可靠
“银行级”数据安全,上云数据不丢失
服务器部署在安全可靠的云平台,荣获我国唯一针对云服务可信性的权威认证体系。
多种行业解决方案 满足您的业务需求
观麦业财一体化管理软件
广盛餐饮通过使用观麦系统解决了下单效率低、错误率高的问题,在订单采购分拣上做到了降本增效的效果,也促进了业务供应链上下游的高协同,实现了广盛生鲜配送企业数字化管理。
业务难点:
解决方案:
使用效果:
贵州黔农优品商贸有限公司现已建成420亩生态蔬菜基地及年出栏30000头优质商品猪基地,建设的育苗中心年可提供600万株优质蔬菜种苗,每季可为500亩以上蔬菜基地提供优质种苗,蔬菜产品年产值达1000万元。养殖场年为蔬菜园区基地可提供1万亩以上的有机肥料,带动2000余户农户发展生猪养殖及优质蔬菜生产,并在安顺市区建立了4家“黔农优品生鲜连锁实体店”。
业务难点:
解决方案:
使用效果:
安华骏业合作100多家客户,有10000亩的自营基地,月流水达1000w+元,业务覆盖客户群体涉及华为,中科院,深圳机场,平安,腾讯,深高速等多家上市公司,为上百万用户提供“菜篮子”服务。
业务难点:
解决方案:
使用效果:
15000+
企业用户信赖
11年
持续专注食材供应链
30+
荣誉证书
13+
专利技术证书
68+
软件版权登记
限时前100名!免费试用通道
专家提供一对一指导,助力食材配送企业数字化转型
免责声明
本文内容通过AI工具智能整合而成,仅供参考,观麦科技不对内容的真实、准确或完整作任何形式的承诺。如有任何问题或意见,您可以通过联系2022@guanmai.cn进行反馈,观麦科技收到您的反馈后将及时答复和处理。
限时0元,申请免费试用
15000+家食材供应链客户都在使用