
团餐社餐是指为团体提供的集体用餐服务,通常包括学校、企业、机关等单位的集体用餐需求。团餐社则是专门提供这种服务的机构或组织,负责组织、制作和配送集体餐食。团餐社餐注重营养搭配、卫生安全和口味多样,以满足不同人群的需求。这样的用餐形式不仅提高了用餐效率,还能降低餐饮成本,方便管理,适应现代快节奏的生活方式。
团餐操作流程包括以下几个步骤:首先,客户与餐饮公司沟通需求,确认人数、菜品及预算;接着,餐饮公司根据需求制定菜单并报价;客户审核后确认订单,并支付定金。随后,餐饮公司准备食材,进行烹饪和包装;在指定时间将餐食配送到指定地点。最后,客户确认收餐,进行验收。如有问题,及时与餐饮公司联系处理。整个流程注重沟通与细节,确保餐饮服务质量。
团餐餐饮,指企业、学校等机构为员工或学生提供的集体用餐服务。它通常包括多种菜品选择,以满足不同口味和饮食需求。团餐的优势在于节省时间、降低成本,并能提升团队凝聚力。现代团餐越来越注重健康与营养,许多餐企致力于研发低脂、低糖、高纤维的菜品。此外,随着外卖和在线订餐的兴起,团餐服务也逐渐向智能化、便捷化发展,满足了市场对高品质、快速配送的需求。
餐饮团餐指的是为团体或组织提供的集体就餐服务,通常包括会议、培训、企业活动或学校等场合的用餐需求。团餐考虑到参与人数的需求,通常提供多样化的菜单选择,以满足不同口味和饮食习惯的需求。餐饮公司通常会根据客户的要求,提供定制化的餐食,并负责整体的饮食安排和服务,以确保就餐过程的流畅和高效。团餐的优势在于省时、省力,适合大规模的集体用餐场合。
团餐菜谱标准主要包括营养均衡、口味多样、食品安全和价格合理等要素。菜谱应包含荤素搭配,确保蛋白质、维生素和矿物质的摄入,建议每日三餐及加餐设计,符合不同人群的饮食需求。针对大众口味,可选用地方特色菜及时令食材,确保菜品新鲜。同时,严格遵循食品卫生标准,确保食材来源可靠和加工过程安全,合理控制成本,以提升就餐满意度。
团餐菜品通常包含丰富多样的选择,色香味俱全,能够满足不同口味的需求。例如,可以看到清蒸鱼、糖醋排骨、宫保鸡丁、时蔬炒饭等经典中餐菜肴,配以精美的摆盘,令人垂涎欲滴。色彩鲜艳的蔬菜搭配,搭配酱汁的浓郁,使菜品更加诱人。每道菜品都散发着香气,让人忍不住想要品尝。同时,团餐的分量也通常适合多人共享,营造出温馨的用餐氛围。
团餐是指为团体、聚会、公司活动等大型场合提供的餐饮服务,通常包括多样化的菜品选择,以满足不同口味和需求。团餐的菜肴一般包括热菜、冷菜、主食、汤品以及甜点等。常见的菜品有宫保鸡丁、红烧肉、清蒸鱼、时令蔬菜等,配以米饭或面食。团餐讲究量大、风味多样,旨在让大家共享美味,营造良好的用餐氛围,促进交流与互动。
团餐ERP是一种专为团餐行业设计的管理软件,旨在提升企业的运营效率和服务质量。通过集成订单管理、库存管理、财务管理和客户关系管理等功能,团餐ERP能够实现对团餐业务的全方位监控与优化。它支持在线订餐、菜单设计、配送调度以及数据分析,帮助企业更好地满足客户需求,降低成本,提升盈利能力。借助现代信息技术,团餐ERP为行业提供了智能化解决方案,助力企业快速应对市场变化。
团餐菜谱大全是为大型聚餐、团队活动等设计的,通常涵盖多种菜品,适合不同口味。常见的菜肴包括:糖醋排骨、清蒸鱼、宫保鸡丁、红烧肉、炒时蔬、香菇菜心等,这些菜品色香味俱全,既有肉类也有素菜,满足大众需求。可以配上米饭和汤,增加餐品的丰富性。有的菜谱还会附上图片,方便选择和制作,让团餐更加美味可口。
以下是300道常见家常菜的团餐菜单示例:1.红烧肉2.醉鸡3.宫保鸡丁4.酱茄子5.西红柿炒蛋6.干煸四季豆7.清蒸鱼8.土豆丝9.红烧排骨10.快手小黄瓜...(可继续列出,以下省略,具体可根据需求调整)这些菜品受欢迎,适合团体聚餐,满足不同口味的需求,既营养均衡又美味可口。希望能为您的团餐增添色彩!
只有业财一体化的软件,才能提升企业管理经营效率
帮助您的企业加速成长的云端生鲜ERP管理系统
业财税一体融合
财务管理智能化
经营数据智能决策
项目合同全过程管控
业务单据智能流转到财务, 一套系统多管齐下
随时随地,多端报价开单做生意
聚焦生鲜供应链管理,适配食材行业特性
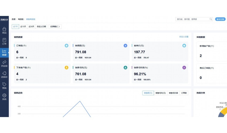
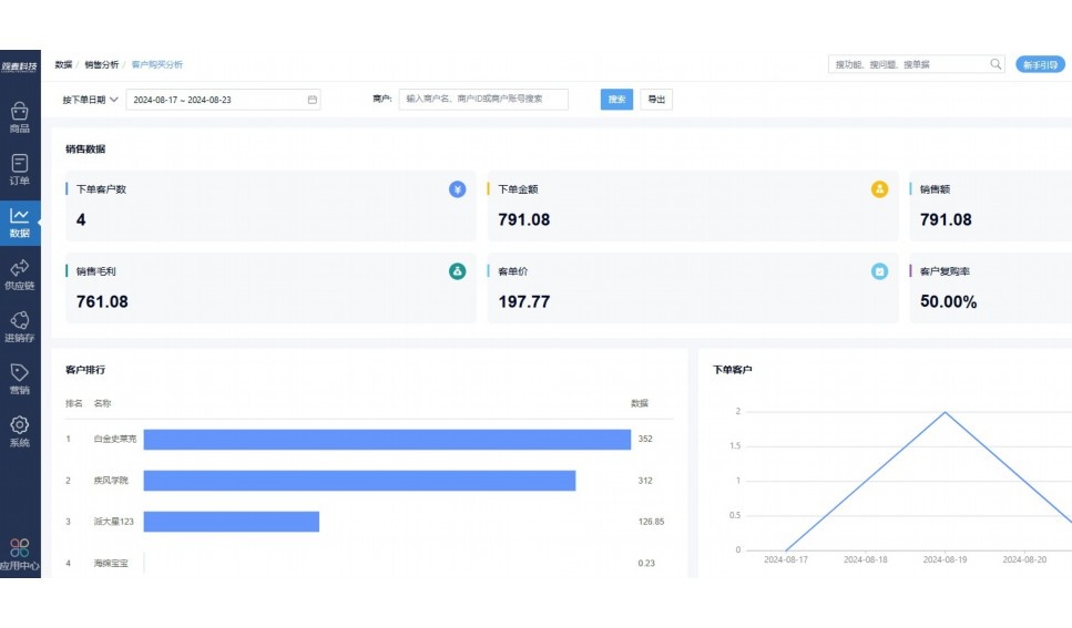
实时可视化经营图表,辅助做经营决策
热门产品推荐
基于大中小食材供应链企业数智化的需求,观麦科技推出了一系列SaaS产品,包括配送系统(生鲜配送系统软件SaaS产品)、央厨系统(中央厨房管理系统软件SaaS产品)、溯源系统(农产品溯源系统软件SaaS产品)等,截至2025年,观麦的服务企业数量已突破15000家。
生鲜配送软件
87600元/年起
订单管理
采购管理
分拣管理
仓储管理
配送管理
数据报表
食材溯源系统
87600元/年起
订单管理
采购管理
分拣管理
仓储管理
配送管理
数据报表
中央厨房系统
XXX元/年起
订单管理
采购管理
分拣管理
仓储管理
配送管理
数据报表
功能对比,好用在于细节!
商城自定义装修、每日特价
货到付款、微信支付、余额支付等
支持
不支持
销售提成计算
支持
不支持
销售费用分摊
(运费、装卸费等)
支持
不支持
销售物流跟踪
支持
不支持
优惠促销
(优惠券、单品折扣、满减)
支持
不支持
进货开单时
历史单据查询
支持
非常方便
支持
不直观
采购开单时
查看历史进价
支持
不支持
拣货装箱
PDA拣货出入库
支持
不支持
多人同时盘点
支持
不支持
实时计算出库成本
支持
部分支持
供应商/客户对账单
及微信分享账单
支持
不支持
个性化设置报表查询方案
支持
不支持
供应商/客户对账单
及微信分享账单
支持
不支持
个性化设置报表查询方案
支持
不支持
微信商城小程序
食材溯源
支持
不支持
PDA预分拣
供应商代分拣
支持
不支持
角色场景
从管控到赋能,帮公司不同角色应用场景提升效率
老板
支持查看综合销售情况、商品销售情况、客户销售情况、客户商品销售情况、分类销售情况、售后报表等
财务
支持先款后货与先货后款结款模式,客户帐期支持周结、月结
仓管
支持出库、入库、盘点3种作业单据,支持手动输入、扫码输入商品数
分拣
可随时查看分拣商品种类、供应商、入库数量、入库单号、操作员
录单
灵活下单方式,客户自主下单、代客下单,满足不同业务场景
行业场景
适用于【生鲜配送、蔬菜批发、肉类、冻品、水产、食品领域】 多行业需求
全流程陪伴式价值服务
我们秉承用户之友、持续创新、专业奋斗的核心价值观,一切源于为客户创造价值
初次相识
体验产品
1对1定制方案
下单购买
开通应用
专家指导使用
售后服务
客户售前/售后一站式服务内容
观麦科技放心购,365天全年无休,为企业提供一站式服务保障
观麦品质 品牌口碑双保障
观麦科技,中国食材供应链SaaS领导品牌。2022年5月,观麦科技完成由哗啦啦领投的数亿元C轮融资,成为行业唯一获C轮融资企业。
全自动
高性价比,自动更新最新版本
按需订阅,按年付费,最低每天仅需266.84元;产品即买即用,无需安装下载,用户快速实现上云,产品自动更新到最新版本。
7*16小时
7*16小时售后保障,及时解决问题
5*8小时400热线/7*16小时企业微信群/7*15小时人工在线客服,更有专家1对1提供专业指导操作等全方位服务,确保您购买与服务无后顾之忧。
安全 可靠
“银行级”数据安全,上云数据不丢失
服务器部署在安全可靠的云平台,荣获我国唯一针对云服务可信性的权威认证体系。
多种行业解决方案 满足您的业务需求
观麦业财一体化管理软件
广盛餐饮通过使用观麦系统解决了下单效率低、错误率高的问题,在订单采购分拣上做到了降本增效的效果,也促进了业务供应链上下游的高协同,实现了广盛生鲜配送企业数字化管理。
业务难点:
解决方案:
使用效果:
贵州黔农优品商贸有限公司现已建成420亩生态蔬菜基地及年出栏30000头优质商品猪基地,建设的育苗中心年可提供600万株优质蔬菜种苗,每季可为500亩以上蔬菜基地提供优质种苗,蔬菜产品年产值达1000万元。养殖场年为蔬菜园区基地可提供1万亩以上的有机肥料,带动2000余户农户发展生猪养殖及优质蔬菜生产,并在安顺市区建立了4家“黔农优品生鲜连锁实体店”。
业务难点:
解决方案:
使用效果:
安华骏业合作100多家客户,有10000亩的自营基地,月流水达1000w+元,业务覆盖客户群体涉及华为,中科院,深圳机场,平安,腾讯,深高速等多家上市公司,为上百万用户提供“菜篮子”服务。
业务难点:
解决方案:
使用效果:
15000+
企业用户信赖
11年
持续专注食材供应链
30+
荣誉证书
13+
专利技术证书
68+
软件版权登记
限时前100名!免费试用通道
专家提供一对一指导,助力食材配送企业数字化转型
免责声明
本文内容通过AI工具智能整合而成,仅供参考,观麦科技不对内容的真实、准确或完整作任何形式的承诺。如有任何问题或意见,您可以通过联系2022@guanmai.cn进行反馈,观麦科技收到您的反馈后将及时答复和处理。
限时0元,申请免费试用
15000+家食材供应链客户都在使用