
我们专注于为餐饮店提供高效、优质的食材配送服务。凭借丰富的行业经验和可靠的供应链,我们确保每一份食材都新鲜、健康。无论是蔬菜、水果、肉类还是调料,我们都能根据客户需求定制配送方案,准时送达。我们的专业团队提供贴心服务,帮助餐饮店节省时间和成本,让您专注于烹饪与客户服务。选择我们,助您打造独特的美食体验!
蔬菜配送系统软件是一款专为农产品供应链设计的管理工具,旨在优化蔬菜的采购、储存及配送流程。该软件支持在线订单管理,用户可以便捷地下单、查看蔬菜信息及配送进度。同时,系统集成了库存管理功能,实时监控库存状态,减少浪费。此外,软件提供数据分析功能,帮助商家制定合理的市场策略,实现更高的运营效率。通过提升订单准确性和配送时效,蔬菜配送系统软件为用户和供应商提供双赢的解决方案。
中央厨房配送管理系统是一个专门为中央厨房运营设计的信息化平台,旨在提高食品配送的效率和安全性。该系统通过集中管理原材料采购、生产流程、菜品配方及库存情况,实现智能化调度和实时监控。它能够跟踪配送路线,优化运输时间,确保食品新鲜与安全。同时,系统提供数据分析功能,帮助企业改进服务质量,降低运营成本,从而提升客户满意度和市场竞争力。
食堂食材配送是保障食堂正常运营的重要环节。通过与供应商建立稳定的合作关系,确保新鲜的蔬菜、肉类和其他食品及时送达。配送过程需要严格控制食材的质量,确保符合卫生标准。此外,还需根据食堂的需求,合理安排配送时间与频率,避免因食材短缺影响日常餐饮服务。同时,利用现代化的信息管理系统,提高配送效率,降低成本,为广大师生提供健康美味的餐饮选择。
食堂食材配送服务方案旨在提供高效、安全且新鲜的食材供应。方案包括建立稳定的供应链,与优质农户和食品加工厂合作,确保食材的来源可追溯。配送服务将采用冷链运输,保持食材新鲜,定期配送以满足食堂需求。同时,提供线上平台,方便食堂进行订单管理和食材追踪。此外,设置应急机制,确保在突发情况下仍能及时供应,保障食堂运营顺畅。通过这个方案,提升食堂食材采购效率与食品安全。
食材配送网是一家专注于新鲜食材在线配送的平台,致力于为家庭和餐饮企业提供高品质的食材。用户可以通过网站或APP轻松下单,选择丰富的水果、蔬菜、肉类和海鲜等产品。我们坚信新鲜是美味的基础,所有食材均经过严格筛选,确保来源可靠。我们提供快速配送服务,并不断优化用户体验,力求让每位顾客都能方便快捷地享受到健康美味的食材。选择425,让美食更加简单!
我们是一家专业的餐饮食材配送公司,致力于为餐饮企业提供新鲜、安全、高品质的食材。我们拥有完善的供应链管理体系,筛选优质供应商,确保每一件产品都经过严格检验。通过快速配送服务,我们能及时满足客户的需求,减少库存压力,提高运营效率。我们的产品涵盖新鲜蔬菜、肉类、海鲜及调料,旨在帮助餐饮商户提升菜品质量,赢得顾客口碑。选择我们,让您的餐饮业务更具竞争力!
单位食堂配送服务是满足员工日常用餐需求的重要方式。通过与专业餐饮公司合作,单位可以提供美味、安全、健康的餐食。配送模式灵活,既可以选择定制菜单,也可以提供套餐选择,确保员工的饮食多样化。采用先进的温控和保鲜技术,配送过程保障食品的新鲜与口感。同时,定期征求员工反馈,不断优化餐品质量。这样的服务不仅提升员工的满意度,也增强了团队的凝聚力。
为了提高学校食堂蔬菜配送的效率与新鲜度,建议采取以下方案:首先,与当地有机农场建立长期合作关系,确保定期供应新鲜蔬菜。其次,制定每周采购计划,根据季节和需求灵活调整。再次,利用冷链物流技术,保证蔬菜在运输过程中的保鲜。最后,建立反馈机制,定期收集师生对蔬菜品质和品种的意见,不断优化供应链,提升餐饮服务质量。通过这些措施,确保学生能够享受到新鲜、安全、美味的蔬菜。
学校食堂食材配送应由专门的供应商负责,确保食材新鲜、安全。首先,需根据食堂的需求提前制定配送计划,合理安排配送时间和频率。其次,选择合适的冷链物流,确保易腐食材在运输过程中的温度控制。同时,定期检查供应商的资质,确保其符合食品安全标准。最后,建立反馈机制,及时处理食堂对食材质量和配送服务的意见,提高整体服务水平。
只有业财一体化的软件,才能提升企业管理经营效率
帮助您的企业加速成长的云端生鲜ERP管理系统
业财税一体融合
财务管理智能化
经营数据智能决策
项目合同全过程管控
业务单据智能流转到财务, 一套系统多管齐下
随时随地,多端报价开单做生意
聚焦生鲜供应链管理,适配食材行业特性
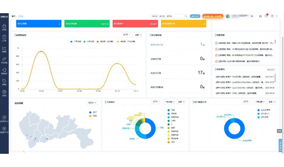
实时可视化经营图表,辅助做经营决策
热门产品推荐
基于大中小食材供应链企业数智化的需求,观麦科技推出了一系列SaaS产品,包括配送系统(生鲜配送系统软件SaaS产品)、央厨系统(中央厨房管理系统软件SaaS产品)、溯源系统(农产品溯源系统软件SaaS产品)等,截至2025年,观麦的服务企业数量已突破15000家。
生鲜配送软件
87600元/年起
订单管理
采购管理
分拣管理
仓储管理
配送管理
数据报表
食材溯源系统
87600元/年起
订单管理
采购管理
分拣管理
仓储管理
配送管理
数据报表
中央厨房系统
XXX元/年起
订单管理
采购管理
分拣管理
仓储管理
配送管理
数据报表
功能对比,好用在于细节!
商城自定义装修、每日特价
货到付款、微信支付、余额支付等
支持
不支持
销售提成计算
支持
不支持
销售费用分摊
(运费、装卸费等)
支持
不支持
销售物流跟踪
支持
不支持
优惠促销
(优惠券、单品折扣、满减)
支持
不支持
进货开单时
历史单据查询
支持
非常方便
支持
不直观
采购开单时
查看历史进价
支持
不支持
拣货装箱
PDA拣货出入库
支持
不支持
多人同时盘点
支持
不支持
实时计算出库成本
支持
部分支持
供应商/客户对账单
及微信分享账单
支持
不支持
个性化设置报表查询方案
支持
不支持
供应商/客户对账单
及微信分享账单
支持
不支持
个性化设置报表查询方案
支持
不支持
微信商城小程序
食材溯源
支持
不支持
PDA预分拣
供应商代分拣
支持
不支持
角色场景
从管控到赋能,帮公司不同角色应用场景提升效率
老板
支持查看综合销售情况、商品销售情况、客户销售情况、客户商品销售情况、分类销售情况、售后报表等
财务
支持先款后货与先货后款结款模式,客户帐期支持周结、月结
仓管
支持出库、入库、盘点3种作业单据,支持手动输入、扫码输入商品数
分拣
可随时查看分拣商品种类、供应商、入库数量、入库单号、操作员
录单
灵活下单方式,客户自主下单、代客下单,满足不同业务场景
行业场景
适用于【生鲜配送、蔬菜批发、肉类、冻品、水产、食品领域】 多行业需求
全流程陪伴式价值服务
我们秉承用户之友、持续创新、专业奋斗的核心价值观,一切源于为客户创造价值
初次相识
体验产品
1对1定制方案
下单购买
开通应用
专家指导使用
售后服务
客户售前/售后一站式服务内容
观麦科技放心购,365天全年无休,为企业提供一站式服务保障
观麦品质 品牌口碑双保障
观麦科技,中国食材供应链SaaS领导品牌。2022年5月,观麦科技完成由哗啦啦领投的数亿元C轮融资,成为行业唯一获C轮融资企业。
全自动
高性价比,自动更新最新版本
按需订阅,按年付费,最低每天仅需266.84元;产品即买即用,无需安装下载,用户快速实现上云,产品自动更新到最新版本。
7*16小时
7*16小时售后保障,及时解决问题
5*8小时400热线/7*16小时企业微信群/7*15小时人工在线客服,更有专家1对1提供专业指导操作等全方位服务,确保您购买与服务无后顾之忧。
安全 可靠
“银行级”数据安全,上云数据不丢失
服务器部署在安全可靠的云平台,荣获我国唯一针对云服务可信性的权威认证体系。
多种行业解决方案 满足您的业务需求
观麦业财一体化管理软件
广盛餐饮通过使用观麦系统解决了下单效率低、错误率高的问题,在订单采购分拣上做到了降本增效的效果,也促进了业务供应链上下游的高协同,实现了广盛生鲜配送企业数字化管理。
业务难点:
解决方案:
使用效果:
贵州黔农优品商贸有限公司现已建成420亩生态蔬菜基地及年出栏30000头优质商品猪基地,建设的育苗中心年可提供600万株优质蔬菜种苗,每季可为500亩以上蔬菜基地提供优质种苗,蔬菜产品年产值达1000万元。养殖场年为蔬菜园区基地可提供1万亩以上的有机肥料,带动2000余户农户发展生猪养殖及优质蔬菜生产,并在安顺市区建立了4家“黔农优品生鲜连锁实体店”。
业务难点:
解决方案:
使用效果:
安华骏业合作100多家客户,有10000亩的自营基地,月流水达1000w+元,业务覆盖客户群体涉及华为,中科院,深圳机场,平安,腾讯,深高速等多家上市公司,为上百万用户提供“菜篮子”服务。
业务难点:
解决方案:
使用效果:
15000+
企业用户信赖
11年
持续专注食材供应链
30+
荣誉证书
13+
专利技术证书
68+
软件版权登记
限时前100名!免费试用通道
专家提供一对一指导,助力食材配送企业数字化转型
免责声明
本文内容通过AI工具智能整合而成,仅供参考,观麦科技不对内容的真实、准确或完整作任何形式的承诺。如有任何问题或意见,您可以通过联系2022@guanmai.cn进行反馈,观麦科技收到您的反馈后将及时答复和处理。
限时0元,申请免费试用
15000+家食材供应链客户都在使用