
生鲜配送管理系统是一种专门为生鲜食品行业设计的物流管理软件。该系统能够实时跟踪订单、管理库存、优化配送路线,确保生鲜产品的新鲜度和及时送达。用户可以通过系统进行订单下单、支付、查询配送状态等操作。同时,管理员可以通过后台监控配送进程、分析销售数据、调整库存策略,提高运营效率。该系统旨在提升生鲜配送的准确性和效率,为消费者提供更加优质的购物体验。
中央厨房配送管理系统是为提高餐饮企业效率而设计的一种信息化管理工具。该系统通过整合原材料采购、生产加工、库存管理和配送调度等环节,实现整个供应链的数字化管理。系统能实时追踪订单状态,优化配送路线,减少物流成本,并确保食品安全与质量。此外,自动化的数据分析与报告功能,为决策提供支持,帮助企业提升服务水平和市场竞争力。通过这一系统,餐饮企业能够更好地满足客户需求,实现精细化管理。
食堂净菜配送是一种便捷的食材服务,为学校、企业等单位提供新鲜、健康的蔬菜和肉类。该服务通过专业的配送团队,确保食材在保证质量的同时及时送达。净菜经过严格的清洗和切割,省去厨师的繁琐准备时间,提高了厨房的工作效率。除了节省人力成本,食堂净菜配送还可根据客户需求提供定制化服务,满足不同口味和营养需求,让就餐更加便捷和快捷。
膳食公司专注于为客户提供健康、美味的膳食解决方案。我们致力于研发营养均衡的餐食,满足不同人群的需求,包括健身、减脂、素食和特殊饮食等。我们的餐食选材新鲜,配方科学,确保每一餐都能提供充足的营养。同时,我们提供灵活的配送服务,方便客户在任何时间、地点享用美食。通过与营养师合作,我们希望帮助更多人实现健康饮食的目标,提升生活质量。
仓储配送管理系统是用于优化和管理物流仓储与配送流程的软件工具。该系统通过实时监控库存、自动化订单处理和智能调度,提高仓储效率和配送精度。系统能够跟踪货物状态,分析数据预测需求,降低库存成本,并提升客户满意度。其核心功能包括库存管理、订单管理、运输规划和数据统计分析,旨在为企业提供全面的物流解决方案,提升运营效率和竞争力。
食堂食材配送是一项重要的后勤服务,旨在为学校、企业和餐饮单位提供新鲜、优质的食品原材料。通过专业的配送团队,将米、面、肉类、蔬菜等食材及时送达,确保食堂的正常运转。食材的采购与配送需严格把控,确保来源安全、品质优良。同时,还需依据食堂的需求灵活调整配送频率与种类,以满足不同餐饮需求,提升就餐体验。科学合理的配送管理能够有效降低食堂运作成本,提高效率。
为了提升食堂食材的配送服务效率,我们将采用集中采购与分散配送相结合的模式。通过与优质供应商建立长期合作关系,确保食材的新鲜与安全。配送方面,设置智能调度系统,根据每日需求自动安排配送路线,减少时间成本。同时,定期对食材进行质检,确保符合标准,保障餐饮安全。此外,建立反馈机制,及时收集食堂的需求与意见,以持续优化服务方案。
本人因个人原因转让一家经营良好的食堂,地点优越,客源稳定。食堂面积约100平方米,厨房设备齐全,包含餐桌椅、灶具等设施,能够满足日常营业需求。目前有稳定的员工团队,接手可直接盈利。转让价格面议,欢迎有意者前来考察。联系方式:XXX-XXXX-XXXX。希望找到合适的接手人,共同发展。
学校食堂配送公司流程主要包括以下几个环节:首先,接收学校的订单,确定所需食品种类和数量;然后,根据订单制定配送计划,包括配送时间和路线;接着,采购新鲜食材,确保食品质量;随后,进行食品加工和烹饪,制作出符合学校要求的餐食;最后,安排配送车辆按时将餐食送到学校,并进行质量检查,确保食品安全和口感。整个流程还需做好记录与反馈,以便优化服务。
智能营养配餐系统是一种利用先进技术与数据分析为用户提供个性化饮食建议的系统。通过输入用户的健康信息、口味偏好和营养需求,该系统能智能推荐营养均衡的膳食方案,并自动生成购物清单。其核心功能包括实时监测饮食习惯、提供营养成分分析、以及制定合理的饮食计划,旨在帮助用户改善健康,塑造良好的饮食习惯。该系统不仅适用于普通家庭,也可为运动员和特殊人群提供专业化的营养支持。
只有业财一体化的软件,才能提升企业管理经营效率
帮助您的企业加速成长的云端生鲜ERP管理系统
业财税一体融合
财务管理智能化
经营数据智能决策
项目合同全过程管控
业务单据智能流转到财务, 一套系统多管齐下
随时随地,多端报价开单做生意
聚焦生鲜供应链管理,适配食材行业特性
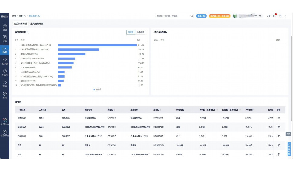
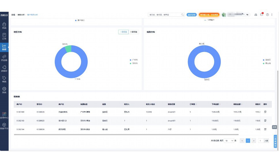
实时可视化经营图表,辅助做经营决策
热门产品推荐
基于大中小食材供应链企业数智化的需求,观麦科技推出了一系列SaaS产品,包括配送系统(生鲜配送系统软件SaaS产品)、央厨系统(中央厨房管理系统软件SaaS产品)、溯源系统(农产品溯源系统软件SaaS产品)等,截至2025年,观麦的服务企业数量已突破15000家。
生鲜配送软件
87600元/年起
订单管理
采购管理
分拣管理
仓储管理
配送管理
数据报表
食材溯源系统
87600元/年起
订单管理
采购管理
分拣管理
仓储管理
配送管理
数据报表
中央厨房系统
XXX元/年起
订单管理
采购管理
分拣管理
仓储管理
配送管理
数据报表
功能对比,好用在于细节!
商城自定义装修、每日特价
货到付款、微信支付、余额支付等
支持
不支持
销售提成计算
支持
不支持
销售费用分摊
(运费、装卸费等)
支持
不支持
销售物流跟踪
支持
不支持
优惠促销
(优惠券、单品折扣、满减)
支持
不支持
进货开单时
历史单据查询
支持
非常方便
支持
不直观
采购开单时
查看历史进价
支持
不支持
拣货装箱
PDA拣货出入库
支持
不支持
多人同时盘点
支持
不支持
实时计算出库成本
支持
部分支持
供应商/客户对账单
及微信分享账单
支持
不支持
个性化设置报表查询方案
支持
不支持
供应商/客户对账单
及微信分享账单
支持
不支持
个性化设置报表查询方案
支持
不支持
微信商城小程序
食材溯源
支持
不支持
PDA预分拣
供应商代分拣
支持
不支持
角色场景
从管控到赋能,帮公司不同角色应用场景提升效率
老板
支持查看综合销售情况、商品销售情况、客户销售情况、客户商品销售情况、分类销售情况、售后报表等
财务
支持先款后货与先货后款结款模式,客户帐期支持周结、月结
仓管
支持出库、入库、盘点3种作业单据,支持手动输入、扫码输入商品数
分拣
可随时查看分拣商品种类、供应商、入库数量、入库单号、操作员
录单
灵活下单方式,客户自主下单、代客下单,满足不同业务场景
行业场景
适用于【生鲜配送、蔬菜批发、肉类、冻品、水产、食品领域】 多行业需求
全流程陪伴式价值服务
我们秉承用户之友、持续创新、专业奋斗的核心价值观,一切源于为客户创造价值
初次相识
体验产品
1对1定制方案
下单购买
开通应用
专家指导使用
售后服务
客户售前/售后一站式服务内容
观麦科技放心购,365天全年无休,为企业提供一站式服务保障
观麦品质 品牌口碑双保障
观麦科技,中国食材供应链SaaS领导品牌。2022年5月,观麦科技完成由哗啦啦领投的数亿元C轮融资,成为行业唯一获C轮融资企业。
全自动
高性价比,自动更新最新版本
按需订阅,按年付费,最低每天仅需266.84元;产品即买即用,无需安装下载,用户快速实现上云,产品自动更新到最新版本。
7*16小时
7*16小时售后保障,及时解决问题
5*8小时400热线/7*16小时企业微信群/7*15小时人工在线客服,更有专家1对1提供专业指导操作等全方位服务,确保您购买与服务无后顾之忧。
安全 可靠
“银行级”数据安全,上云数据不丢失
服务器部署在安全可靠的云平台,荣获我国唯一针对云服务可信性的权威认证体系。
多种行业解决方案 满足您的业务需求
观麦业财一体化管理软件
广盛餐饮通过使用观麦系统解决了下单效率低、错误率高的问题,在订单采购分拣上做到了降本增效的效果,也促进了业务供应链上下游的高协同,实现了广盛生鲜配送企业数字化管理。
业务难点:
解决方案:
使用效果:
贵州黔农优品商贸有限公司现已建成420亩生态蔬菜基地及年出栏30000头优质商品猪基地,建设的育苗中心年可提供600万株优质蔬菜种苗,每季可为500亩以上蔬菜基地提供优质种苗,蔬菜产品年产值达1000万元。养殖场年为蔬菜园区基地可提供1万亩以上的有机肥料,带动2000余户农户发展生猪养殖及优质蔬菜生产,并在安顺市区建立了4家“黔农优品生鲜连锁实体店”。
业务难点:
解决方案:
使用效果:
安华骏业合作100多家客户,有10000亩的自营基地,月流水达1000w+元,业务覆盖客户群体涉及华为,中科院,深圳机场,平安,腾讯,深高速等多家上市公司,为上百万用户提供“菜篮子”服务。
业务难点:
解决方案:
使用效果:
15000+
企业用户信赖
11年
持续专注食材供应链
30+
荣誉证书
13+
专利技术证书
68+
软件版权登记
限时前100名!免费试用通道
专家提供一对一指导,助力食材配送企业数字化转型
免责声明
本文内容通过AI工具智能整合而成,仅供参考,观麦科技不对内容的真实、准确或完整作任何形式的承诺。如有任何问题或意见,您可以通过联系2022@guanmai.cn进行反馈,观麦科技收到您的反馈后将及时答复和处理。
限时0元,申请免费试用
15000+家食材供应链客户都在使用