生鲜账务

生鲜账务

生鲜账务管理是指对生鲜产品的采购、销售、库存及相关费用进行系统化记录和分析。有效的生鲜账务可以帮助企业准确掌握产品的流转情况,提高资金使用效率,降低损耗风险。关键环节包括及时录入销售数据、定期盘点库存、分析成本结构以及优化供应链管理。同时,利用现代化的信息技术,如ERP系统,能够实现数据的实时更新和共享,提升决策的科学性和时效性,从而保证企业的盈利能力和市场竞争力。

立即试用

生鲜销售系统

生鲜销售系统

生鲜销售系统是一种专门为生鲜产品(如水果、蔬菜、肉类和海鲜)设计的管理和交易平台。该系统可以实现在线下单、库存管理、物流配送和支付处理等功能,提升销售效率和顾客体验。它通过实时数据分析,帮助商家了解市场需求,优化产品结构。同时,系统还支持消费者进行评价与反馈,促进商家与顾客之间的互动,提升商品品质与服务。通过生鲜销售系统,可以更好地满足消费者对新鲜、便捷购物的需求。

立即试用

生鲜超市进销存管控

生鲜超市进销存管控

生鲜超市的进销存管控是优化运营的重要环节。首先,通过建立完善的信息管理系统,实时跟踪库存情况,确保生鲜商品的新鲜度。其次,合理预测需求,制定采购计划,以降低损耗。再者,定期分析销售数据,及时调整进货策略,确保货品的流动性和充足性。此外,加强与供应商的沟通,确保稳定供货,提升顾客满意度。通过这些措施,可以提升生鲜超市的整体效率,实现利润最大化。

立即试用

生鲜进出口贸易公司

生鲜进出口贸易公司

是一家专注于生鲜进出口贸易的公司,致力于为客户提供新鲜、优质的农产品。我们的产品包括新鲜水果、蔬菜、海鲜及其他生鲜食品,严格遵循国际标准,确保每一批货物的新鲜度与安全性。公司通过完善的供应链管理和国际物流网络,将优质产品迅速送达客户手中。我们以诚信为本,秉承客户至上的原则,为客户提供专业、高效的服务,助力全球生鲜贸易的发展。

立即试用

生鲜进货单表格怎么做
生鲜进货单表格怎么做

生鲜进货单表格可以按照以下步骤制作:1.表头设计:包括进货单编号、日期、供应商信息、采购员姓名等。2.商品信息:设置列标题,如商品名称、规格、单位、单价、数量、总价等。3.计算总价:在总价列中计算每种商品的数量与单价的乘积,并在底部添加合计。4.备注栏:留出空间记录特殊说明或注意事项。5.格式美化:调整列宽、字体、颜色,提高可读性。可以使用Excel等软件轻松制作。

立即试用

传统生鲜经销商库存
传统生鲜经销商库存

传统生鲜经销商的库存管理是其运营中的关键环节。由于生鲜产品的保质期较短,经销商需精准掌握进货与销售的节奏,确保库存的及时更新。通常,采用先进的库存管理系统,结合市场需求预测,能够有效降低损耗。此外,与供应链紧密合作,优化物流配送,有助于提高库存周转率,确保消费者能够获取新鲜的产品,进而提升竞争力和顾客满意度。总体来说,合理的库存管理对传统生鲜经销商至关重要。

立即试用

生鲜进货表格
生鲜进货表格

生鲜进货表格用于记录新鲜食品的采购情况,包括各类蔬菜、水果、肉类和海鲜等的进货信息。表格应包含以下栏目:日期、供应商、产品名称、规格、数量、单价、总金额以及备注。通过该表格,商家可以有效追踪进货数量、控制成本,并及时调整商品库存,以确保顾客能够购买到新鲜的食品。此外,定期审核进货记录有助于优化供应链管理,提高经营效率。

立即试用

生鲜进销存制度
生鲜进销存制度

生鲜进销存制度是指针对生鲜产品的采购、销售和库存管理的规范流程。该制度旨在确保生鲜产品的新鲜度和安全性,提高库存周转率,降低损耗。主要包括:制订采购计划与供应商管理、入库检验与记录、合理陈列与销售策略、定期库存盘点、以及损耗控制等环节。同时,利用信息技术,如条形码系统和ERP软件,实时监控库存状态,优化进销存流程,提高运营效率,确保顾客满意度。

立即试用

生鲜出入库管理流程
生鲜出入库管理流程

生鲜出入库管理流程包括以下几个步骤:首先,采购部门依据销售预测与市场需求,进行生鲜产品的订购;然后,供应商送货时,仓库人员对货物进行验收,检查品质和数量;接着,合格的产品入库,录入系统,确保库存信息准确;在销售环节,订单生成后,仓库根据需求进行拣货,确保及时配送;最后,定期进行库存盘点,及时处理过期或变质产品,以确保库存新鲜度。

立即试用

生鲜进销存表格
生鲜进销存表格

生鲜进销存表格用于记录生鲜产品的采购、销售和库存情况。表格通常包含以下字段:日期、产品名称、进货数量、销售数量、库存数量、进货单价、销售单价及总金额等。通过定期更新此表格,商家可以实时掌握存货情况,分析销售趋势,从而优化进货策略,提高利润。同时,有助于降低库存积压、减少损耗,确保产品的新鲜度和质量。定期的库存盘点与数据分析也能有效提升经营管理效率。

立即试用

价值及亮点

只有业财一体化的软件,才能提升企业管理经营效率

帮助您的企业加速成长的云端生鲜ERP管理系统

业财税一体融合

企业的进销存、资金、财务、合同全流程在线管控,提升协同效率,以便管理者随时随地掌控企业经营情况。

财务管理智能化

对接企业的进销存系统,信息共享,一键智能生成财务凭证和账表,将财务人员从基础性工作中释放出来。

经营数据智能决策

手机端、电脑端随时跟踪经营数据,智能商品\客户分析、实时监控企业异常数据,制定经营策略。

项目合同全过程管控

项目合同成本、费用自动归集,执行进度、回款异常及时预警,利润一目了然,项目全过程精细化管控。

业务单据智能流转到财务, 一套系统多管齐下

随时随地,多端报价开单做生意

聚焦生鲜供应链管理,适配食材行业特性

实时可视化经营图表,辅助做经营决策

定制行业解决方案

产品介绍

热门产品推荐

基于大中小食材供应链企业数智化的需求,观麦科技推出了一系列SaaS产品,包括配送系统(生鲜配送系统软件SaaS产品)、央厨系统(中央厨房管理系统软件SaaS产品)、溯源系统(农产品溯源系统软件SaaS产品)等,截至2025年,观麦的服务企业数量已突破16000家。

生鲜配送软件

87600元/年起

订单管理

采购管理

分拣管理

仓储管理

配送管理

数据报表

免费试用

食材溯源系统

87600元/年起

订单管理

采购管理

分拣管理

仓储管理

配送管理

数据报表

免费试用

中央厨房系统

XXX元/年起

订单管理

采购管理

分拣管理

仓储管理

配送管理

数据报表

免费试用

竞品对比

功能对比,好用在于细节!

功能差异点
观麦生鲜ERP
某友商
微信商城

商城自定义装修、每日特价

货到付款、微信支付、余额支付等

支持

不支持

销售提成计算

支持

不支持

销售费用分摊

(运费、装卸费等)

支持

不支持

销售物流跟踪

支持

不支持

优惠促销

(优惠券、单品折扣、满减)

支持

不支持

采购管理

进货开单时

历史单据查询

支持

非常方便

支持

不直观

采购开单时

查看历史进价

支持

不支持

库存管理

拣货装箱

PDA拣货出入库

支持

不支持

多人同时盘点

支持

不支持

实时计算出库成本

支持

部分支持

往来资金

供应商/客户对账单

及微信分享账单

支持

不支持

报表

个性化设置报表查询方案

支持

不支持

经营管理

供应商/客户对账单

及微信分享账单

支持

不支持

个性化设置报表查询方案

支持

不支持

增购功能

微信商城小程序

食材溯源

支持

不支持

PDA预分拣

供应商代分拣

支持

不支持

咨询具体功能对比

场景

角色场景

从管控到赋能,帮公司不同角色应用场景提升效率

老板

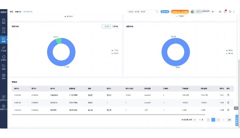
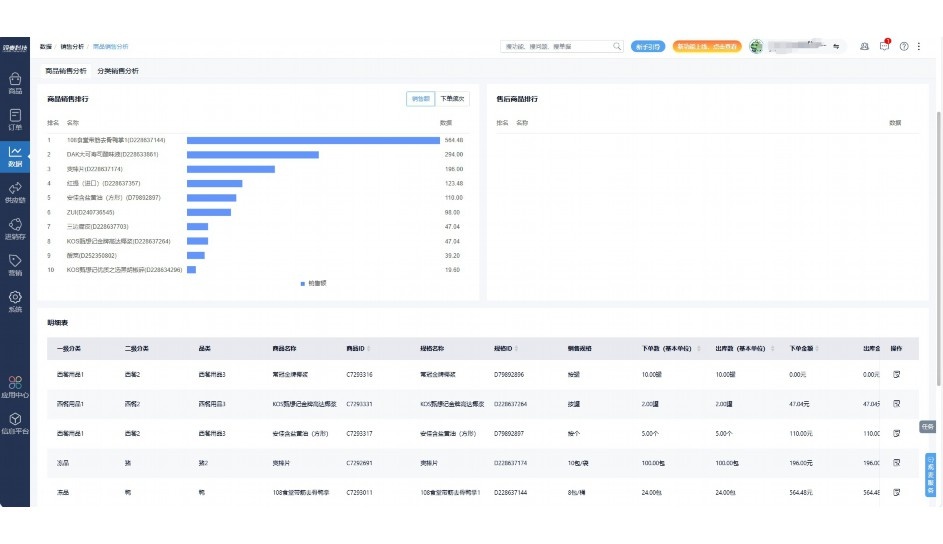
支持查看综合销售情况、商品销售情况、客户销售情况、客户商品销售情况、分类销售情况、售后报表等

财务

支持先款后货与先货后款结款模式,客户帐期支持周结、月结

仓管

支持出库、入库、盘点3种作业单据,支持手动输入、扫码输入商品数

分拣

可随时查看分拣商品种类、供应商、入库数量、入库单号、操作员

录单

灵活下单方式,客户自主下单、代客下单,满足不同业务场景

老板

对接企业的进销存系统,信息共享,对账查账更方便,一键智能生成财务凭证和账表,将财务人员从基础性工作中释放出来

财务

对接企业的进销存系统,信息共享,对账查账更方便,一键智能生成财务凭证和账表,将财务人员从基础性工作中释放出来

库管

对接企业的进销存系统,信息共享,对账查账更方便,一键智能生成财务凭证和账表,将财务人员从基础性工作中释放出来

业务员

对接企业的进销存系统,信息共享,对账查账更方便,一键智能生成财务凭证和账表,将财务人员从基础性工作中释放出来

项目经理

对接企业的进销存系统,信息共享,对账查账更方便,一键智能生成财务凭证和账表,将财务人员从基础性工作中释放出来

老板

对接企业的进销存系统,信息共享,对账查账更方便,一键智能生成财务凭证和账表,将财务人员从基础性工作中释放出来

财务

对接企业的进销存系统,信息共享,对账查账更方便,一键智能生成财务凭证和账表,将财务人员从基础性工作中释放出来

库管

对接企业的进销存系统,信息共享,对账查账更方便,一键智能生成财务凭证和账表,将财务人员从基础性工作中释放出来

业务员

对接企业的进销存系统,信息共享,对账查账更方便,一键智能生成财务凭证和账表,将财务人员从基础性工作中释放出来

项目经理

对接企业的进销存系统,信息共享,对账查账更方便,一键智能生成财务凭证和账表,将财务人员从基础性工作中释放出来

老板

对接企业的进销存系统,信息共享,对账查账更方便,一键智能生成财务凭证和账表,将财务人员从基础性工作中释放出来

财务

对接企业的进销存系统,信息共享,对账查账更方便,一键智能生成财务凭证和账表,将财务人员从基础性工作中释放出来

库管

对接企业的进销存系统,信息共享,对账查账更方便,一键智能生成财务凭证和账表,将财务人员从基础性工作中释放出来

业务员

对接企业的进销存系统,信息共享,对账查账更方便,一键智能生成财务凭证和账表,将财务人员从基础性工作中释放出来

项目经理

对接企业的进销存系统,信息共享,对账查账更方便,一键智能生成财务凭证和账表,将财务人员从基础性工作中释放出来

行业场景

适用于【生鲜配送、蔬菜批发、肉类、冻品、水产、食品领域】 多行业需求

一键体验所有功能

申请免费试用

服务背书

全流程陪伴式价值服务

我们秉承用户之友、持续创新、专业奋斗的核心价值观,一切源于为客户创造价值

初次相识

体验产品

1对1定制方案

下单购买

开通应用

专家指导使用

售后服务

客户售前/售后一站式服务内容

观麦科技放心购,365天全年无休,为企业提供一站式服务保障

观麦品质 品牌口碑双保障

观麦科技,中国食材供应链SaaS领导品牌。2022年5月,观麦科技完成由哗啦啦领投的数亿元C轮融资,成为行业唯一获C轮融资企业。

全自动

高性价比,自动更新最新版本

按需订阅,按年付费,最低每天仅需266.84元;产品即买即用,无需安装下载,用户快速实现上云,产品自动更新到最新版本。

7*16小时

7*16小时售后保障,及时解决问题

5*8小时400热线/7*16小时企业微信群/7*15小时人工在线客服,更有专家1对1提供专业指导操作等全方位服务,确保您购买与服务无后顾之忧。

安全 可靠

“银行级”数据安全,上云数据不丢失

服务器部署在安全可靠的云平台,荣获我国唯一针对云服务可信性的权威认证体系。

案例

多种行业解决方案 满足您的业务需求

观麦业财一体化管理软件

广盛餐饮通过使用观麦系统解决了下单效率低、错误率高的问题,在订单采购分拣上做到了降本增效的效果,也促进了业务供应链上下游的高协同,实现了广盛生鲜配送企业数字化管理。

业务难点:

  • 价格体系不同导致整体销货效率低
  • 活动政策触达不及时,分销商粘度低
  • 进口涉及业务多,财务核算不准确
  • 业务财务不同软件管理,不能实时衔接

解决方案:

  • 快速查价格下单,快速销货
  • 线上店铺,分销商直接下单要货
  • 进口费用单清晰记录运费,核算成本
  • 业务财务一体化打通,实时对接财务数据

使用效果:

  • 60% 整体出货速度提升60%
  • 80% 财务核算成本速递提升80%
  • 30% 老客户回购率提升30%

简介

16000+

企业用户信赖

11年

持续专注食材供应链

30+

荣誉证书

13+

专利技术证书

68+

软件版权登记

获取试用资格

限时前100名!免费试用通道

专家提供一对一指导,助力食材配送企业数字化转型

立即提交

免责声明

本文内容通过AI工具智能整合而成,仅供参考,观麦科技不对内容的真实、准确或完整作任何形式的承诺。如有任何问题或意见,您可以通过联系2022@guanmai.cn进行反馈,观麦科技收到您的反馈后将及时答复和处理。

免费试用