生鲜供应链财务对账一体化软件排名

生鲜供应链财务对账一体化软件排名

在生鲜供应链财务对账一体化软件的市场中,排名靠前的产品包括:1)美菜网,提供全面的供应链管理和财务对账服务;2)用友网络,专注于企业资源规划和财务管理;3)金蝶云,具备强大的财务分析和对账功能;4)海康威视的生鲜供应链管理软件,结合物联网技术,提升数据透明度和效率。这些软件有效提升了生鲜行业的财务管理效率和准确性。

立即试用

生鲜供应链财务对账软件有哪些

生鲜供应链财务对账软件有哪些

生鲜供应链财务对账软件主要包括以下几种:1.海鲜财务管理系统:专注于海鲜行业,提供库存管理、账款对账等功能。2.鲜易财务系统:针对生鲜电商,支持订单管理、财务对账和数据分析。3.小库财务软件:提供库存、采购、销售一体化解决方案,适合中小型生鲜企业。4.云采购:以云端为基础,支持多方对账和实时数据更新,适合大型供应链企业使用。这些软件提高了生鲜物流中的财务透明度和效率。

立即试用

生鲜供应链财务对账一体化软件怎么做

生鲜供应链财务对账一体化软件怎么做

生鲜供应链财务对账一体化软件的开发可以从以下几个方面入手:首先,系统需整合采购、仓储、物流和销售数据,实现实时信息更新;其次,搭建财务模块,与银行和支付平台接口,自动生成对账单;同时,建立数据分析功能,监控销售和库存状况,确保资金流动透明;最后,确保用户界面友好,便于操作和培训。通过这些措施,可以提升生鲜行业的财务管理效率与准确性。

立即试用

生鲜平台供应链

生鲜平台供应链

生鲜平台供应链是指从农田到消费者餐桌的全流程管理,包括农产品的采购、运输、储存、分拣和配送等环节。通过冷链物流和信息技术,生鲜平台能够确保产品的新鲜度和质量。同时,使用大数据分析消费者需求和市场趋势,提高供应链的灵活性和响应速度。此外,平台还需与农户、wholesalers及retailers建立紧密合作,确保供应链的高效运作,最终实现消费者满意与减少食品浪费的双重目标。

立即试用

生鲜供应链管理软件
生鲜供应链管理软件

生鲜供应链管理软件是一种专门为农产品、食品等生鲜食品行业设计的管理工具,旨在提高供应链的效率与透明度。这款软件能够实时追踪产品流通,从生产、加工到配送环节,确保食品安全和质量。同时,它可以优化库存管理,减少损耗,增强需求预测能力。此外,软件提供数据分析功能,帮助企业及时调整策略,提升运营效率,实现可持续发展。通过数字化管理,生鲜供应链管理软件为企业提供了全方位的支持。

立即试用

生鲜财务操作流程
生鲜财务操作流程

生鲜财务操作流程主要包括以下几个步骤:首先,采购部门根据市场需求进行生鲜产品的采购,并提交采购申请;随后,财务部门根据采购订单进行预算审核,确保资金的合法性和合理性;接着,产品到货后,仓库进行验收,并记录入库;财务部门根据验收单进行付款操作,确保供应商按时结算;最后,定期进行财务报表分析,监控生鲜产品的成本和收益,确保财务健康。整个流程需遵循规范,以提高效率和透明度。

立即试用

生鲜配送财务流程
生鲜配送财务流程

生鲜配送财务流程包括以下几个关键环节:首先,接收订单后,核算商品成本及配送费用;其次,进行付款确认,客户可选择在线支付或货到付款;然后,生成发票并记录收入;接着,进行商品采购,支付供货商款项;最后,定期审计和对账,确保财务数据准确,监控现金流以支持后续运营。通过规范化管理,提高资金使用效率,确保生鲜配送业务的顺利进行。

立即试用

生鲜供应链采购
生鲜供应链采购

生鲜供应链采购是指通过高效的采购流程,确保新鲜农产品从生产地到消费端的顺畅流通。它涵盖了供应商选择、价格谈判、品质控制和物流管理等环节。通过与农户、批发商及物流公司建立紧密合作关系,生鲜供应链能够快速响应市场需求,减少损耗,提高产品的新鲜度和品质。此外,运用信息技术,如大数据和物联网,可以优化库存管理,提升整体运营效率,最终为消费者提供高质量的生鲜食品。

立即试用

生鲜财务做账
生鲜财务做账

生鲜财务做账涉及对生鲜产品的采购、销售、库存和成本进行详细记录与管理。首先,需建立账本,记录采购价格、数量及供应商信息。销售时,需记录销售价格、数量及客户信息,以便核算收益。同时,还要定期盘点库存,更新库存账目,确保数据的准确性。此外,计算生鲜产品的损耗率和毛利率,为后续的财务决策提供依据。最后,定期进行财务报表的编制,以便分析经营状况,实现利润最大化。

立即试用

生鲜供应链公司是怎么运作的
生鲜供应链公司是怎么运作的

生鲜供应链公司通过多个环节运作,确保新鲜食品从生产到消费的高效流通。首先,农产品在田间采摘后,经过分拣和包装,进入冷链运输系统,以保持其新鲜度。其次,产品被配送到各类零售店或电商平台,消费者可以方便地购买。公司还利用数据分析优化库存管理和需求预测,以减少损耗,提高效率。此外,建立良好的供应商关系和完善的物流网络也是其成功的关键。

立即试用

价值及亮点

只有业财一体化的软件,才能提升企业管理经营效率

帮助您的企业加速成长的云端生鲜ERP管理系统

业财税一体融合

企业的进销存、资金、财务、合同全流程在线管控,提升协同效率,以便管理者随时随地掌控企业经营情况。

财务管理智能化

对接企业的进销存系统,信息共享,一键智能生成财务凭证和账表,将财务人员从基础性工作中释放出来。

经营数据智能决策

手机端、电脑端随时跟踪经营数据,智能商品\客户分析、实时监控企业异常数据,制定经营策略。

项目合同全过程管控

项目合同成本、费用自动归集,执行进度、回款异常及时预警,利润一目了然,项目全过程精细化管控。

业务单据智能流转到财务, 一套系统多管齐下

随时随地,多端报价开单做生意

聚焦生鲜供应链管理,适配食材行业特性

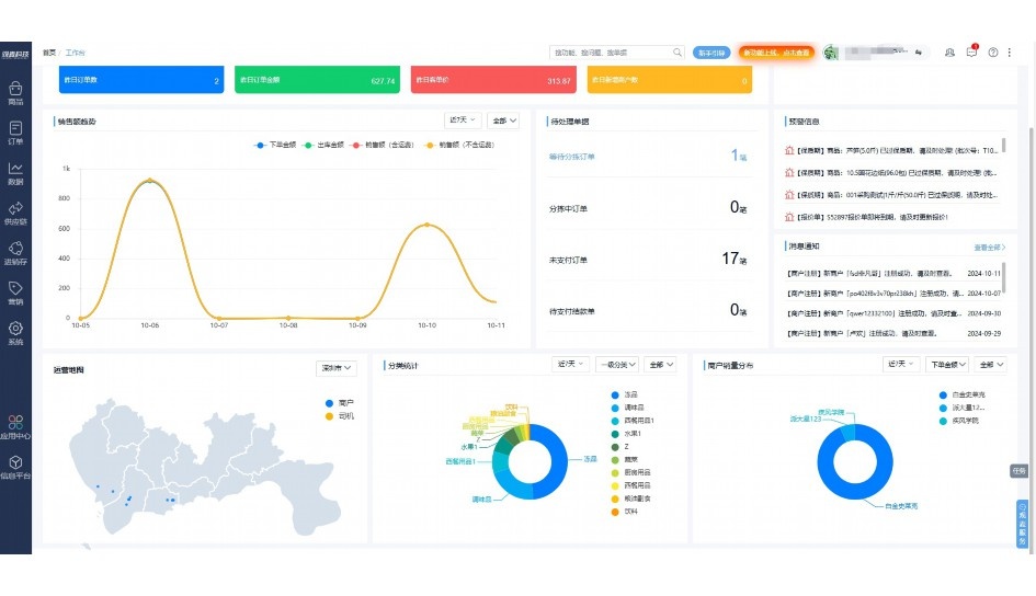
实时可视化经营图表,辅助做经营决策

定制行业解决方案

产品介绍

热门产品推荐

基于大中小食材供应链企业数智化的需求,观麦科技推出了一系列SaaS产品,包括配送系统(生鲜配送系统软件SaaS产品)、央厨系统(中央厨房管理系统软件SaaS产品)、溯源系统(农产品溯源系统软件SaaS产品)等,截至2025年,观麦的服务企业数量已突破16000家。

生鲜配送软件

87600元/年起

订单管理

采购管理

分拣管理

仓储管理

配送管理

数据报表

免费试用

食材溯源系统

87600元/年起

订单管理

采购管理

分拣管理

仓储管理

配送管理

数据报表

免费试用

中央厨房系统

XXX元/年起

订单管理

采购管理

分拣管理

仓储管理

配送管理

数据报表

免费试用

竞品对比

功能对比,好用在于细节!

功能差异点
观麦生鲜ERP
某友商
微信商城

商城自定义装修、每日特价

货到付款、微信支付、余额支付等

支持

不支持

销售提成计算

支持

不支持

销售费用分摊

(运费、装卸费等)

支持

不支持

销售物流跟踪

支持

不支持

优惠促销

(优惠券、单品折扣、满减)

支持

不支持

采购管理

进货开单时

历史单据查询

支持

非常方便

支持

不直观

采购开单时

查看历史进价

支持

不支持

库存管理

拣货装箱

PDA拣货出入库

支持

不支持

多人同时盘点

支持

不支持

实时计算出库成本

支持

部分支持

往来资金

供应商/客户对账单

及微信分享账单

支持

不支持

报表

个性化设置报表查询方案

支持

不支持

经营管理

供应商/客户对账单

及微信分享账单

支持

不支持

个性化设置报表查询方案

支持

不支持

增购功能

微信商城小程序

食材溯源

支持

不支持

PDA预分拣

供应商代分拣

支持

不支持

咨询具体功能对比

场景

角色场景

从管控到赋能,帮公司不同角色应用场景提升效率

老板

支持查看综合销售情况、商品销售情况、客户销售情况、客户商品销售情况、分类销售情况、售后报表等

财务

支持先款后货与先货后款结款模式,客户帐期支持周结、月结

仓管

支持出库、入库、盘点3种作业单据,支持手动输入、扫码输入商品数

分拣

可随时查看分拣商品种类、供应商、入库数量、入库单号、操作员

录单

灵活下单方式,客户自主下单、代客下单,满足不同业务场景

老板

对接企业的进销存系统,信息共享,对账查账更方便,一键智能生成财务凭证和账表,将财务人员从基础性工作中释放出来

财务

对接企业的进销存系统,信息共享,对账查账更方便,一键智能生成财务凭证和账表,将财务人员从基础性工作中释放出来

库管

对接企业的进销存系统,信息共享,对账查账更方便,一键智能生成财务凭证和账表,将财务人员从基础性工作中释放出来

业务员

对接企业的进销存系统,信息共享,对账查账更方便,一键智能生成财务凭证和账表,将财务人员从基础性工作中释放出来

项目经理

对接企业的进销存系统,信息共享,对账查账更方便,一键智能生成财务凭证和账表,将财务人员从基础性工作中释放出来

老板

对接企业的进销存系统,信息共享,对账查账更方便,一键智能生成财务凭证和账表,将财务人员从基础性工作中释放出来

财务

对接企业的进销存系统,信息共享,对账查账更方便,一键智能生成财务凭证和账表,将财务人员从基础性工作中释放出来

库管

对接企业的进销存系统,信息共享,对账查账更方便,一键智能生成财务凭证和账表,将财务人员从基础性工作中释放出来

业务员

对接企业的进销存系统,信息共享,对账查账更方便,一键智能生成财务凭证和账表,将财务人员从基础性工作中释放出来

项目经理

对接企业的进销存系统,信息共享,对账查账更方便,一键智能生成财务凭证和账表,将财务人员从基础性工作中释放出来

老板

对接企业的进销存系统,信息共享,对账查账更方便,一键智能生成财务凭证和账表,将财务人员从基础性工作中释放出来

财务

对接企业的进销存系统,信息共享,对账查账更方便,一键智能生成财务凭证和账表,将财务人员从基础性工作中释放出来

库管

对接企业的进销存系统,信息共享,对账查账更方便,一键智能生成财务凭证和账表,将财务人员从基础性工作中释放出来

业务员

对接企业的进销存系统,信息共享,对账查账更方便,一键智能生成财务凭证和账表,将财务人员从基础性工作中释放出来

项目经理

对接企业的进销存系统,信息共享,对账查账更方便,一键智能生成财务凭证和账表,将财务人员从基础性工作中释放出来

行业场景

适用于【生鲜配送、蔬菜批发、肉类、冻品、水产、食品领域】 多行业需求

一键体验所有功能

申请免费试用

服务背书

全流程陪伴式价值服务

我们秉承用户之友、持续创新、专业奋斗的核心价值观,一切源于为客户创造价值

初次相识

体验产品

1对1定制方案

下单购买

开通应用

专家指导使用

售后服务

客户售前/售后一站式服务内容

观麦科技放心购,365天全年无休,为企业提供一站式服务保障

观麦品质 品牌口碑双保障

观麦科技,中国食材供应链SaaS领导品牌。2022年5月,观麦科技完成由哗啦啦领投的数亿元C轮融资,成为行业唯一获C轮融资企业。

全自动

高性价比,自动更新最新版本

按需订阅,按年付费,最低每天仅需266.84元;产品即买即用,无需安装下载,用户快速实现上云,产品自动更新到最新版本。

7*16小时

7*16小时售后保障,及时解决问题

5*8小时400热线/7*16小时企业微信群/7*15小时人工在线客服,更有专家1对1提供专业指导操作等全方位服务,确保您购买与服务无后顾之忧。

安全 可靠

“银行级”数据安全,上云数据不丢失

服务器部署在安全可靠的云平台,荣获我国唯一针对云服务可信性的权威认证体系。

案例

多种行业解决方案 满足您的业务需求

观麦业财一体化管理软件

广盛餐饮通过使用观麦系统解决了下单效率低、错误率高的问题,在订单采购分拣上做到了降本增效的效果,也促进了业务供应链上下游的高协同,实现了广盛生鲜配送企业数字化管理。

业务难点:

  • 价格体系不同导致整体销货效率低
  • 活动政策触达不及时,分销商粘度低
  • 进口涉及业务多,财务核算不准确
  • 业务财务不同软件管理,不能实时衔接

解决方案:

  • 快速查价格下单,快速销货
  • 线上店铺,分销商直接下单要货
  • 进口费用单清晰记录运费,核算成本
  • 业务财务一体化打通,实时对接财务数据

使用效果:

  • 60% 整体出货速度提升60%
  • 80% 财务核算成本速递提升80%
  • 30% 老客户回购率提升30%

简介

16000+

企业用户信赖

11年

持续专注食材供应链

30+

荣誉证书

13+

专利技术证书

68+

软件版权登记

获取试用资格

限时前100名!免费试用通道

专家提供一对一指导,助力食材配送企业数字化转型

立即提交

免责声明

本文内容通过AI工具智能整合而成,仅供参考,观麦科技不对内容的真实、准确或完整作任何形式的承诺。如有任何问题或意见,您可以通过联系2022@guanmai.cn进行反馈,观麦科技收到您的反馈后将及时答复和处理。

免费试用