食堂阳光服务平台排名

食堂阳光服务平台排名

食堂阳光服务平台排名通常依据用户评价、服务质量、菜品丰富度和订餐便利性等因素进行综合评估。在该平台上,顾客可以方便地评分和评论不同食堂的服务与菜品,提升了透明度和竞争力。高排名的食堂通常具备优质的菜品、快捷的服务和良好的就餐环境,吸引更多顾客光顾。定期查看平台排名,可以帮助用户选择适合自己的食堂,提升就餐体验。

立即试用

食堂阳光监管平台app

食堂阳光监管平台app

食堂阳光监管平台APP是一款专为校园食堂管理设计的应用程序。它旨在提高食堂的透明度和食品安全。用户可以通过该平台查看食堂菜单、营养信息和食品来源,及时反馈就餐体验。此外,APP还提供实时监测功能,帮助监管部门对食堂进行实时监督,确保食品质量和卫生安全。通过便捷的线上服务,食堂阳光监管平台APP提升了就餐环境,增强了师生的健康意识。

立即试用

学校食堂阳光平台管理

学校食堂阳光平台管理

学校食堂阳光平台管理旨在提升学生就餐体验,确保食品安全与服务质量。通过科学化管理,平台实现了菜单透明化、实时反馈与评价机制,鼓励学生参与意见反馈。食堂利用数据分析优化菜品供应,减少浪费。此外,阳光平台还定期开展营养知识宣传,增强学生健康饮食意识。整体上,阳光平台推动了学校食堂的规范化管理,为学生创造了一个安全、健康、舒适的就餐环境。

立即试用

阳光食堂平台操作规范

阳光食堂平台操作规范

阳光食堂平台操作规范包括以下几点:首先,用户需注册并登录账户,确保个人信息准确无误。其次,在点餐时选择符合自身需求的餐品,注意查看营养成分与价格。支付过程中应选择安全的支付方式,确保交易信息安全。此外,严格遵循食品卫生规定,反馈机制要及时,确保餐品质量与服务水平。最后,用户应保持良好的用餐习惯,尊重他人,共同维护阳光食堂的良好氛围。

立即试用

学校阳光食堂综合智能服务平台
学校阳光食堂综合智能服务平台

学校阳光食堂综合智能服务平台旨在为师生提供便捷、高效的就餐体验。平台通过智能化系统,支持在线预订、菜单浏览、营养信息查询等功能,用户可根据个人口味和健康需求选择合适的餐品。同时,该平台还具备实时支付、电子发票和反馈功能,确保就餐流程顺畅。通过数据分析,平台能够优化菜品供应,提高资源利用效率,营造健康快乐的校园餐饮文化,助力师生的身心发展。

立即试用

阳光食堂管理
阳光食堂管理

阳光食堂管理主要涉及食堂的日常运营和服务质量提升。管理者需合理安排菜单,确保餐品的营养均衡与多样性,同时关注食材的采购和储存,保证食品安全与新鲜。服务团队应定期培训,提高服务意识与技能,营造温馨的用餐环境。此外,收集顾客反馈,及时调整经营策略,提升顾客满意度。通过有效的管理,阳光食堂不仅能满足师生的饮食需求,还能成为校园文化的重要组成部分。

立即试用

学校食堂阳光食堂上传
学校食堂阳光食堂上传

阳光食堂是我们学校的新食堂,环境明亮、干净整洁,给同学们提供了一个舒适的用餐空间。食堂每天为大家准备丰富的菜品,包括健康的素食、营养均衡的荤菜以及美味可口的主食,满足不同同学的口味需求。食堂特别注重食材的新鲜与安全,定期举行食品安全知识讲座,确保大家吃得放心。此外,阳光食堂还推出了绿色菜单,鼓励同学们选择更加健康的饮食方式。希望大家多多光临,共享美味!

立即试用

阳光食堂工作实施方案
阳光食堂工作实施方案

阳光食堂工作实施方案旨在为员工提供健康、安全、便捷的饮食服务。方案包括以下几个方面:1.饮食卫生:严格遵循食品安全标准,定期进行卫生检查,确保食品新鲜。2.菜单设计:根据员工需求,营养搭配合理,提供多样化选择。3.就餐环境:营造舒适整洁的就餐环境,配备充足的座位和设施。4.意见反馈:设立意见箱,定期收集员工反馈,持续改进服务。通过以上措施,提升员工满意度与幸福感。

立即试用

阳光食堂管理制度
阳光食堂管理制度

阳光食堂管理制度旨在确保食堂的高效运行和食品安全。制度包括以下几个方面:首先,严格执行食品采购和存储规范,确保原材料的新鲜和安全;其次,明确员工的工作职责,定期进行培训,提高服务水平和卫生意识;第三,建立顾客反馈机制,及时解决顾客需求和建议;最后,定期进行设备检查和环境卫生评估,维护良好的就餐环境。通过以上措施,提升食堂管理水平,确保顾客的饮食健康与满意。

立即试用

阳光食堂工作平台
阳光食堂工作平台

阳光食堂工作平台是一个为餐饮行业提供高效管理和服务的综合性平台。它整合了点餐、支付、排单、库存管理等功能,旨在提升餐厅运营效率。用户可以通过电脑版和移动端随时随地访问,实时监控销售数据与客户反馈。此外,阳光食堂还提供培训资源与营销支持,帮助餐饮业者提升服务质量与顾客满意度。通过数据分析,平台为经营者提供科学决策依据,助力餐厅持续发展与创新。

立即试用

价值及亮点

只有业财一体化的软件,才能提升企业管理经营效率

帮助您的企业加速成长的云端生鲜ERP管理系统

业财税一体融合

企业的进销存、资金、财务、合同全流程在线管控,提升协同效率,以便管理者随时随地掌控企业经营情况。

财务管理智能化

对接企业的进销存系统,信息共享,一键智能生成财务凭证和账表,将财务人员从基础性工作中释放出来。

经营数据智能决策

手机端、电脑端随时跟踪经营数据,智能商品\客户分析、实时监控企业异常数据,制定经营策略。

项目合同全过程管控

项目合同成本、费用自动归集,执行进度、回款异常及时预警,利润一目了然,项目全过程精细化管控。

业务单据智能流转到财务, 一套系统多管齐下

随时随地,多端报价开单做生意

聚焦生鲜供应链管理,适配食材行业特性

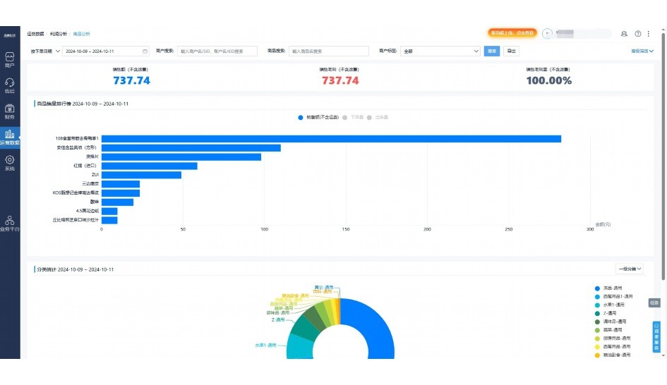
实时可视化经营图表,辅助做经营决策

定制行业解决方案

产品介绍

热门产品推荐

基于大中小食材供应链企业数智化的需求,观麦科技推出了一系列SaaS产品,包括配送系统(生鲜配送系统软件SaaS产品)、央厨系统(中央厨房管理系统软件SaaS产品)、溯源系统(农产品溯源系统软件SaaS产品)等,截至2025年,观麦的服务企业数量已突破16000家。

生鲜配送软件

87600元/年起

订单管理

采购管理

分拣管理

仓储管理

配送管理

数据报表

免费试用

食材溯源系统

87600元/年起

订单管理

采购管理

分拣管理

仓储管理

配送管理

数据报表

免费试用

中央厨房系统

XXX元/年起

订单管理

采购管理

分拣管理

仓储管理

配送管理

数据报表

免费试用

竞品对比

功能对比,好用在于细节!

功能差异点
观麦生鲜ERP
某友商
微信商城

商城自定义装修、每日特价

货到付款、微信支付、余额支付等

支持

不支持

销售提成计算

支持

不支持

销售费用分摊

(运费、装卸费等)

支持

不支持

销售物流跟踪

支持

不支持

优惠促销

(优惠券、单品折扣、满减)

支持

不支持

采购管理

进货开单时

历史单据查询

支持

非常方便

支持

不直观

采购开单时

查看历史进价

支持

不支持

库存管理

拣货装箱

PDA拣货出入库

支持

不支持

多人同时盘点

支持

不支持

实时计算出库成本

支持

部分支持

往来资金

供应商/客户对账单

及微信分享账单

支持

不支持

报表

个性化设置报表查询方案

支持

不支持

经营管理

供应商/客户对账单

及微信分享账单

支持

不支持

个性化设置报表查询方案

支持

不支持

增购功能

微信商城小程序

食材溯源

支持

不支持

PDA预分拣

供应商代分拣

支持

不支持

咨询具体功能对比

场景

角色场景

从管控到赋能,帮公司不同角色应用场景提升效率

老板

支持查看综合销售情况、商品销售情况、客户销售情况、客户商品销售情况、分类销售情况、售后报表等

财务

支持先款后货与先货后款结款模式,客户帐期支持周结、月结

仓管

支持出库、入库、盘点3种作业单据,支持手动输入、扫码输入商品数

分拣

可随时查看分拣商品种类、供应商、入库数量、入库单号、操作员

录单

灵活下单方式,客户自主下单、代客下单,满足不同业务场景

老板

对接企业的进销存系统,信息共享,对账查账更方便,一键智能生成财务凭证和账表,将财务人员从基础性工作中释放出来

财务

对接企业的进销存系统,信息共享,对账查账更方便,一键智能生成财务凭证和账表,将财务人员从基础性工作中释放出来

库管

对接企业的进销存系统,信息共享,对账查账更方便,一键智能生成财务凭证和账表,将财务人员从基础性工作中释放出来

业务员

对接企业的进销存系统,信息共享,对账查账更方便,一键智能生成财务凭证和账表,将财务人员从基础性工作中释放出来

项目经理

对接企业的进销存系统,信息共享,对账查账更方便,一键智能生成财务凭证和账表,将财务人员从基础性工作中释放出来

老板

对接企业的进销存系统,信息共享,对账查账更方便,一键智能生成财务凭证和账表,将财务人员从基础性工作中释放出来

财务

对接企业的进销存系统,信息共享,对账查账更方便,一键智能生成财务凭证和账表,将财务人员从基础性工作中释放出来

库管

对接企业的进销存系统,信息共享,对账查账更方便,一键智能生成财务凭证和账表,将财务人员从基础性工作中释放出来

业务员

对接企业的进销存系统,信息共享,对账查账更方便,一键智能生成财务凭证和账表,将财务人员从基础性工作中释放出来

项目经理

对接企业的进销存系统,信息共享,对账查账更方便,一键智能生成财务凭证和账表,将财务人员从基础性工作中释放出来

老板

对接企业的进销存系统,信息共享,对账查账更方便,一键智能生成财务凭证和账表,将财务人员从基础性工作中释放出来

财务

对接企业的进销存系统,信息共享,对账查账更方便,一键智能生成财务凭证和账表,将财务人员从基础性工作中释放出来

库管

对接企业的进销存系统,信息共享,对账查账更方便,一键智能生成财务凭证和账表,将财务人员从基础性工作中释放出来

业务员

对接企业的进销存系统,信息共享,对账查账更方便,一键智能生成财务凭证和账表,将财务人员从基础性工作中释放出来

项目经理

对接企业的进销存系统,信息共享,对账查账更方便,一键智能生成财务凭证和账表,将财务人员从基础性工作中释放出来

行业场景

适用于【生鲜配送、蔬菜批发、肉类、冻品、水产、食品领域】 多行业需求

一键体验所有功能

申请免费试用

服务背书

全流程陪伴式价值服务

我们秉承用户之友、持续创新、专业奋斗的核心价值观,一切源于为客户创造价值

初次相识

体验产品

1对1定制方案

下单购买

开通应用

专家指导使用

售后服务

客户售前/售后一站式服务内容

观麦科技放心购,365天全年无休,为企业提供一站式服务保障

观麦品质 品牌口碑双保障

观麦科技,中国食材供应链SaaS领导品牌。2022年5月,观麦科技完成由哗啦啦领投的数亿元C轮融资,成为行业唯一获C轮融资企业。

全自动

高性价比,自动更新最新版本

按需订阅,按年付费,最低每天仅需266.84元;产品即买即用,无需安装下载,用户快速实现上云,产品自动更新到最新版本。

7*16小时

7*16小时售后保障,及时解决问题

5*8小时400热线/7*16小时企业微信群/7*15小时人工在线客服,更有专家1对1提供专业指导操作等全方位服务,确保您购买与服务无后顾之忧。

安全 可靠

“银行级”数据安全,上云数据不丢失

服务器部署在安全可靠的云平台,荣获我国唯一针对云服务可信性的权威认证体系。

案例

多种行业解决方案 满足您的业务需求

观麦业财一体化管理软件

广盛餐饮通过使用观麦系统解决了下单效率低、错误率高的问题,在订单采购分拣上做到了降本增效的效果,也促进了业务供应链上下游的高协同,实现了广盛生鲜配送企业数字化管理。

业务难点:

  • 价格体系不同导致整体销货效率低
  • 活动政策触达不及时,分销商粘度低
  • 进口涉及业务多,财务核算不准确
  • 业务财务不同软件管理,不能实时衔接

解决方案:

  • 快速查价格下单,快速销货
  • 线上店铺,分销商直接下单要货
  • 进口费用单清晰记录运费,核算成本
  • 业务财务一体化打通,实时对接财务数据

使用效果:

  • 60% 整体出货速度提升60%
  • 80% 财务核算成本速递提升80%
  • 30% 老客户回购率提升30%

简介

16000+

企业用户信赖

11年

持续专注食材供应链

30+

荣誉证书

13+

专利技术证书

68+

软件版权登记

获取试用资格

限时前100名!免费试用通道

专家提供一对一指导,助力食材配送企业数字化转型

立即提交

免责声明

本文内容通过AI工具智能整合而成,仅供参考,观麦科技不对内容的真实、准确或完整作任何形式的承诺。如有任何问题或意见,您可以通过联系2022@guanmai.cn进行反馈,观麦科技收到您的反馈后将及时答复和处理。

免费试用