蔬菜进销存软件

蔬菜进销存软件

蔬菜进销存软件是一款专为蔬菜批发和零售行业设计的管理工具。它能够实时记录进货、销售和库存信息,帮助商家有效跟踪蔬菜的流动情况。软件提供报表功能,方便用户分析销售数据、库存周转率及利润情况,助力决策优化。用户界面友好,操作简便,支持多种支付方式与数据导入导出,适用于市场、超市、农场等多种场景。通过数字化管理,提升效率,降低运营成本。

立即试用

蔬菜进销存明细账表格

蔬菜进销存明细账表格

蔬菜进销存明细账表格用于记录蔬菜的进货、销售和库存情况。表格一般包括以下栏目:日期、品种、进货数量、进货单价、销售数量、销售单价、剩余库存和备注。通过每日更新,商家可以准确掌握各类蔬菜的库存状况与销售趋势,帮助优化采购和销售策略,减少损耗,提高经营效率。在实际应用中,还需定期进行盘点,确保账务信息的准确性与及时性。

立即试用

蔬菜批发进销存软件

蔬菜批发进销存软件

蔬菜批发进销存软件是一款专为蔬菜批发商设计的管理工具,旨在提高库存管理和销售效率。该软件具有实时库存监控、进货单和销售单管理、客户与供应商信息管理、财务报表生成等功能。用户可以轻松跟踪蔬菜的进出货情况,及时掌握库存状态,减少浪费。同时,软件还支持数据统计与分析,帮助商家优化采购和销售策略,提升运营效率,实现利润最大化。使用这款软件,让蔬菜批发业务更高效便捷。

立即试用

蔬菜销售系统

蔬菜销售系统

蔬菜销售系统是一款专为农产品交易设计的软件平台。该系统可以帮助用户方便地进行蔬菜采购、库存管理和订单跟踪。通过直观的用户界面,商家能够实时更新库存信息,确保顾客能够获取最新的产品信息。同时,系统提供多种支付方式,简化交易流程。用户还可以根据需求筛选不同种类的蔬菜,享受快速、便捷的购物体验。此外,系统支持数据分析功能,帮助商家了解市场趋势,优化销售策略。

立即试用

蔬菜配送进销存软件哪个好
蔬菜配送进销存软件哪个好

选择蔬菜配送进销存软件时,可以考虑以下几个方面。首先,软件应具备易操作的界面,方便员工快速上手。其次,功能要全面,包括订单管理、库存管理、供应链追踪和数据分析等。此外,定期的技术支持和更新也是重要指标。建议关注一些市场上口碑较好的软件,如金蝶、用友和云仓库等,确保其能够满足蔬菜配送行业的特定需求。最后,用户评价和案例分析也是选择的重要参考。

立即试用

蔬菜店进出库记账
蔬菜店进出库记账

在蔬菜店的进出库记账中,每日需详细记录进货与销售情况。进货时,记录蔬菜种类、数量、单价及总金额,并保存进货单据。销售时,记录销售的蔬菜种类、数量与销售额。定期汇总每日数据,计算库存情况,确保账目准确,避免损失。此外,还需关注季节性蔬菜的进货周期,以优化库存管理,提高店铺效益。合理记账有助于了解经营状况,制定合理的进货计划和促销策略。

立即试用

蔬菜采购进销统计表
蔬菜采购进销统计表

蔬菜采购进销统计表是用于记录蔬菜采购和销售情况的重要工具。该表包括日期、蔬菜种类、采购数量、采购价格、销售数量、销售价格等栏目。通过统计表,可以清晰地了解各类蔬菜的进货成本、销售收入及库存情况,从而帮助管理者分析市场需求、优化采购策略和调整销售计划,提高经营效率,降低库存风险。定期更新统计数据,有助于及时做出决策。

立即试用

社区蔬菜超市经营
社区蔬菜超市经营

社区蔬菜超市致力于为居民提供新鲜、健康的农产品。我们精选本地优质蔬菜,确保绿色无污染,为顾客提供安全的饮食选择。超市注重顾客体验,设有舒适的购物环境和友好的服务团队。除了常规蔬菜外,还提供有机产品和季节性特色蔬菜,以满足不同消费者的需求。我们定期举办农产品知识讲座,推广健康饮食理念,让社区居民在享受美食的同时,了解更多关于食品安全与营养的信息。

立即试用

生鲜蔬菜进销存报表
生鲜蔬菜进销存报表

生鲜蔬菜进销存报表是用于记录和管理生鲜蔬菜的进货、销售和库存情况的工具。报表通常包括日期、品种、进货数量、销售数量、库存数量、进货单价和销售单价等信息。通过定期更新该报表,商家能够清晰掌握蔬菜的流动情况,及时调整进货策略,避免库存积压或缺货问题。此外,该报表还可以帮助分析销售趋势,为后续决策提供数据支持。合理运用进销存报表,有助于提高经营效率和盈利能力。

立即试用

蔬菜进社区实施方案
蔬菜进社区实施方案

蔬菜进社区实施方案旨在提升社区居民的饮食质量与健康水平。方案包括设立定期蔬菜直供摊位,优选新鲜、绿色、有机蔬菜,形成便捷的购买渠道。同时,组织健康讲座,普及蔬菜营养知识,鼓励居民多吃蔬菜,提高健康意识。还将搭建蔬菜共享平台,鼓励邻里间互换蔬菜,促进社区互动。通过这一系列措施,提升社区的整体健康水平,打造绿色、健康的生活环境。

立即试用

价值及亮点

只有业财一体化的软件,才能提升企业管理经营效率

帮助您的企业加速成长的云端生鲜ERP管理系统

业财税一体融合

企业的进销存、资金、财务、合同全流程在线管控,提升协同效率,以便管理者随时随地掌控企业经营情况。

财务管理智能化

对接企业的进销存系统,信息共享,一键智能生成财务凭证和账表,将财务人员从基础性工作中释放出来。

经营数据智能决策

手机端、电脑端随时跟踪经营数据,智能商品\客户分析、实时监控企业异常数据,制定经营策略。

项目合同全过程管控

项目合同成本、费用自动归集,执行进度、回款异常及时预警,利润一目了然,项目全过程精细化管控。

业务单据智能流转到财务, 一套系统多管齐下

随时随地,多端报价开单做生意

聚焦生鲜供应链管理,适配食材行业特性

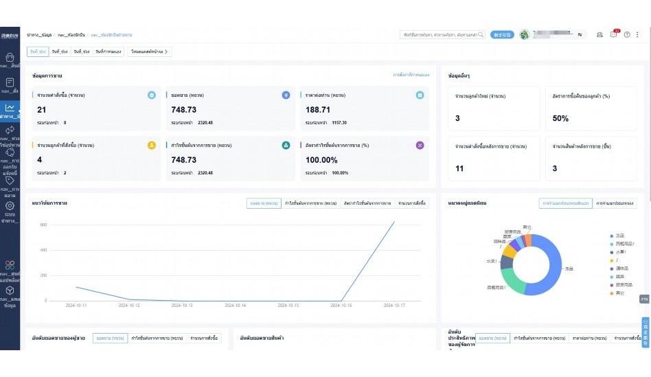
实时可视化经营图表,辅助做经营决策

定制行业解决方案

产品介绍

热门产品推荐

基于大中小食材供应链企业数智化的需求,观麦科技推出了一系列SaaS产品,包括配送系统(生鲜配送系统软件SaaS产品)、央厨系统(中央厨房管理系统软件SaaS产品)、溯源系统(农产品溯源系统软件SaaS产品)等,截至2025年,观麦的服务企业数量已突破16000家。

生鲜配送软件

87600元/年起

订单管理

采购管理

分拣管理

仓储管理

配送管理

数据报表

免费试用

食材溯源系统

87600元/年起

订单管理

采购管理

分拣管理

仓储管理

配送管理

数据报表

免费试用

中央厨房系统

XXX元/年起

订单管理

采购管理

分拣管理

仓储管理

配送管理

数据报表

免费试用

竞品对比

功能对比,好用在于细节!

功能差异点
观麦生鲜ERP
某友商
微信商城

商城自定义装修、每日特价

货到付款、微信支付、余额支付等

支持

不支持

销售提成计算

支持

不支持

销售费用分摊

(运费、装卸费等)

支持

不支持

销售物流跟踪

支持

不支持

优惠促销

(优惠券、单品折扣、满减)

支持

不支持

采购管理

进货开单时

历史单据查询

支持

非常方便

支持

不直观

采购开单时

查看历史进价

支持

不支持

库存管理

拣货装箱

PDA拣货出入库

支持

不支持

多人同时盘点

支持

不支持

实时计算出库成本

支持

部分支持

往来资金

供应商/客户对账单

及微信分享账单

支持

不支持

报表

个性化设置报表查询方案

支持

不支持

经营管理

供应商/客户对账单

及微信分享账单

支持

不支持

个性化设置报表查询方案

支持

不支持

增购功能

微信商城小程序

食材溯源

支持

不支持

PDA预分拣

供应商代分拣

支持

不支持

咨询具体功能对比

场景

角色场景

从管控到赋能,帮公司不同角色应用场景提升效率

老板

支持查看综合销售情况、商品销售情况、客户销售情况、客户商品销售情况、分类销售情况、售后报表等

财务

支持先款后货与先货后款结款模式,客户帐期支持周结、月结

仓管

支持出库、入库、盘点3种作业单据,支持手动输入、扫码输入商品数

分拣

可随时查看分拣商品种类、供应商、入库数量、入库单号、操作员

录单

灵活下单方式,客户自主下单、代客下单,满足不同业务场景

老板

对接企业的进销存系统,信息共享,对账查账更方便,一键智能生成财务凭证和账表,将财务人员从基础性工作中释放出来

财务

对接企业的进销存系统,信息共享,对账查账更方便,一键智能生成财务凭证和账表,将财务人员从基础性工作中释放出来

库管

对接企业的进销存系统,信息共享,对账查账更方便,一键智能生成财务凭证和账表,将财务人员从基础性工作中释放出来

业务员

对接企业的进销存系统,信息共享,对账查账更方便,一键智能生成财务凭证和账表,将财务人员从基础性工作中释放出来

项目经理

对接企业的进销存系统,信息共享,对账查账更方便,一键智能生成财务凭证和账表,将财务人员从基础性工作中释放出来

老板

对接企业的进销存系统,信息共享,对账查账更方便,一键智能生成财务凭证和账表,将财务人员从基础性工作中释放出来

财务

对接企业的进销存系统,信息共享,对账查账更方便,一键智能生成财务凭证和账表,将财务人员从基础性工作中释放出来

库管

对接企业的进销存系统,信息共享,对账查账更方便,一键智能生成财务凭证和账表,将财务人员从基础性工作中释放出来

业务员

对接企业的进销存系统,信息共享,对账查账更方便,一键智能生成财务凭证和账表,将财务人员从基础性工作中释放出来

项目经理

对接企业的进销存系统,信息共享,对账查账更方便,一键智能生成财务凭证和账表,将财务人员从基础性工作中释放出来

老板

对接企业的进销存系统,信息共享,对账查账更方便,一键智能生成财务凭证和账表,将财务人员从基础性工作中释放出来

财务

对接企业的进销存系统,信息共享,对账查账更方便,一键智能生成财务凭证和账表,将财务人员从基础性工作中释放出来

库管

对接企业的进销存系统,信息共享,对账查账更方便,一键智能生成财务凭证和账表,将财务人员从基础性工作中释放出来

业务员

对接企业的进销存系统,信息共享,对账查账更方便,一键智能生成财务凭证和账表,将财务人员从基础性工作中释放出来

项目经理

对接企业的进销存系统,信息共享,对账查账更方便,一键智能生成财务凭证和账表,将财务人员从基础性工作中释放出来

行业场景

适用于【生鲜配送、蔬菜批发、肉类、冻品、水产、食品领域】 多行业需求

一键体验所有功能

申请免费试用

服务背书

全流程陪伴式价值服务

我们秉承用户之友、持续创新、专业奋斗的核心价值观,一切源于为客户创造价值

初次相识

体验产品

1对1定制方案

下单购买

开通应用

专家指导使用

售后服务

客户售前/售后一站式服务内容

观麦科技放心购,365天全年无休,为企业提供一站式服务保障

观麦品质 品牌口碑双保障

观麦科技,中国食材供应链SaaS领导品牌。2022年5月,观麦科技完成由哗啦啦领投的数亿元C轮融资,成为行业唯一获C轮融资企业。

全自动

高性价比,自动更新最新版本

按需订阅,按年付费,最低每天仅需266.84元;产品即买即用,无需安装下载,用户快速实现上云,产品自动更新到最新版本。

7*16小时

7*16小时售后保障,及时解决问题

5*8小时400热线/7*16小时企业微信群/7*15小时人工在线客服,更有专家1对1提供专业指导操作等全方位服务,确保您购买与服务无后顾之忧。

安全 可靠

“银行级”数据安全,上云数据不丢失

服务器部署在安全可靠的云平台,荣获我国唯一针对云服务可信性的权威认证体系。

案例

多种行业解决方案 满足您的业务需求

观麦业财一体化管理软件

广盛餐饮通过使用观麦系统解决了下单效率低、错误率高的问题,在订单采购分拣上做到了降本增效的效果,也促进了业务供应链上下游的高协同,实现了广盛生鲜配送企业数字化管理。

业务难点:

  • 价格体系不同导致整体销货效率低
  • 活动政策触达不及时,分销商粘度低
  • 进口涉及业务多,财务核算不准确
  • 业务财务不同软件管理,不能实时衔接

解决方案:

  • 快速查价格下单,快速销货
  • 线上店铺,分销商直接下单要货
  • 进口费用单清晰记录运费,核算成本
  • 业务财务一体化打通,实时对接财务数据

使用效果:

  • 60% 整体出货速度提升60%
  • 80% 财务核算成本速递提升80%
  • 30% 老客户回购率提升30%

简介

16000+

企业用户信赖

11年

持续专注食材供应链

30+

荣誉证书

13+

专利技术证书

68+

软件版权登记

获取试用资格

限时前100名!免费试用通道

专家提供一对一指导,助力食材配送企业数字化转型

立即提交

免责声明

本文内容通过AI工具智能整合而成,仅供参考,观麦科技不对内容的真实、准确或完整作任何形式的承诺。如有任何问题或意见,您可以通过联系2022@guanmai.cn进行反馈,观麦科技收到您的反馈后将及时答复和处理。

免费试用