食材配送公司小程序排名

食材配送公司小程序排名

在食材配送领域,小程序的排名通常由多个因素决定,包括用户体验、服务效率、配送范围和产品质量等。目前,像美团、饿了么和京东等大型平台的小程序在用户中颇受欢迎,因其拥有丰富的食材选择和便捷的配送服务。此外,一些专注于生鲜食品的新兴小程序,如嗨鲜达和优鲜,因其新鲜度和品质保证,也逐渐崭露头角。总体来看,用户对小程序的评价和满意度显著影响其排名。

立即试用

食材配送公司小程序有哪些

食材配送公司小程序有哪些

食材配送公司小程序有很多种,常见的有美菜网、农产品直供、京东到家、饿了么以及美团配送等。这些小程序提供新鲜食材在线下单、快速配送服务,用户可以轻松选择所需的蔬菜、肉类、水果等,支持预约配送、积分兑换等功能。此外,一些地方性的生鲜电商也推出了自己的小程序,专注于本地的新鲜食材供应。

立即试用

食材配送公司小程序怎么做

食材配送公司小程序怎么做

要制作一个食材配送公司的小程序,首先需要明确功能需求,如用户注册、浏览食材、下单支付、订单追踪等。接着,选择适合的开发平台(如微信小程序),并使用相关框架进行开发。设计简洁友好的界面,确保用户体验。然后,整合支付接口,确保安全便捷的支付流程。最后,进行测试以修复bug,并上线推广,收集用户反馈,不断优化功能。确保物流系统高效,以实现准时配送。

立即试用

食材配送小程序叫什么名字好听

食材配送小程序叫什么名字好听

为食材配送小程序起个好听的名字,可以考虑以下几个选项:1.鲜汇-意为新鲜的食材汇聚,简洁易记。2.味道家-突出家庭料理的温馨,强调食材的美味。3.菜篮子-亲切自然,类似于传统的购物方式。4.鲜食掌柜-传达出专业和高品质的形象。5.食材乐园-营造出丰富多彩的食材世界,吸引用户探索。以上名字都强调了新鲜、美味和便捷,希望能激发用户的兴趣!

立即试用

食材配送小程序介绍
食材配送小程序介绍

食材配送小程序是一款便捷的在线服务平台,旨在为用户提供新鲜、安全的食材配送。用户可以通过手机轻松浏览各类食材,包括水果、蔬菜、肉类和海鲜等,支持选择和下单。小程序具备实时库存查询、配送进度跟踪及在线支付功能,确保用户享受到快速、舒适的购物体验。此外,平台定期推出优惠活动,旨在为家庭和餐饮业用户提供高性价比的食材解决方案。让健康饮食触手可及!

立即试用

食材配送平台app
食材配送平台app

是一款创新的食材配送平台APP,致力于为用户提供便捷高效的食材采购服务。无论是新鲜的蔬菜、水果,还是优质的肉类和海鲜,用户只需轻松点击,即可在家中选购。平台提供多种配送时段选择,确保食材新鲜送达。同时,APP还包含食谱推荐功能,助力用户轻松烹饪出美味佳肴。通过智能化的服务,提升您的购物体验,让您享受更健康的饮食生活。

立即试用

食材配送公司有哪些
食材配送公司有哪些

食材配送公司在国内外有很多,常见的有美团买菜、每日优鲜、农夫山泉、新鲜盒子、阿里巴巴的盒马鲜生等。这些公司提供新鲜水果、蔬菜、肉类、海鲜等多种食材,许多还支持同城快速配送服务,方便顾客在家中轻松购买所需食材。此外,一些地方性的食材配送公司也逐渐兴起,提供当地特色农产品,满足消费者的个性化需求。

立即试用

食材配送公司怎么运营
食材配送公司怎么运营

食材配送公司运营主要包括以下几个方面:首先,建立稳定的供应链,确保食材的新鲜和质量;其次,开发用户友好的在线平台,方便客户下单和支付;再次,优化物流配送系统,以提高配送效率和准时率;此外,注重客户服务,及时处理反馈和投诉;最后,进行市场推广,提升品牌知名度,吸引更多用户。通过这些措施,提升公司的竞争力和客户满意度,从而实现可持续发展。

立即试用

食材配送网
食材配送网

食材配送网是一个专注于为家庭和餐饮业提供新鲜食材的在线平台。用户可以通过网站或手机应用,随时选购各类新鲜蔬菜、水果、肉类和海鲜等。平台汇聚了众多优质供应商,确保食材的新鲜和健康。通过快捷的配送服务,用户可以在家中便捷地享受到高品质的食材,提升烹饪体验。同时,食材配送网还提供合理的价格和个性化推荐,满足不同消费者的需求。

立即试用

食材配送公司赚钱吗
食材配送公司赚钱吗

食材配送公司在近年来逐渐兴起,尤其是在电商和外卖行业快速发展的背景下。许多消费者倾向于在线购买新鲜食材,以便于家庭烹饪。通过提供便捷的配送服务、优质的产品和良好的客户体验,这类公司有潜力实现盈利。然而,市场竞争激烈,运营成本、物流管理和客户维护都是关键挑战。因此,成功的食材配送公司需具备良好的商业模式和灵活的市场策略,以实现可持续发展和盈利。

立即试用

价值及亮点

只有业财一体化的软件,才能提升企业管理经营效率

帮助您的企业加速成长的云端生鲜ERP管理系统

业财税一体融合

企业的进销存、资金、财务、合同全流程在线管控,提升协同效率,以便管理者随时随地掌控企业经营情况。

财务管理智能化

对接企业的进销存系统,信息共享,一键智能生成财务凭证和账表,将财务人员从基础性工作中释放出来。

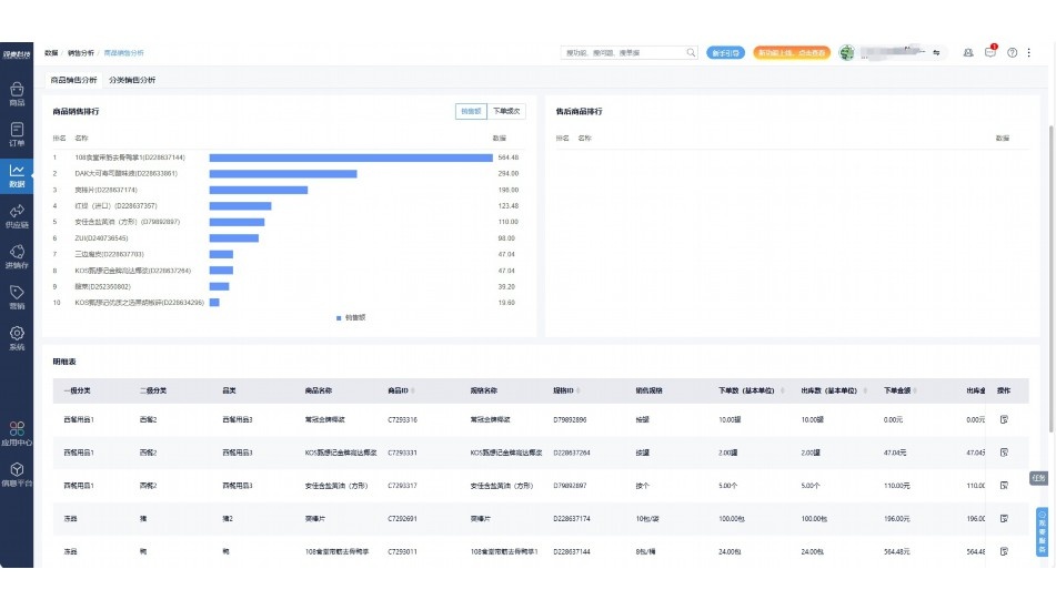
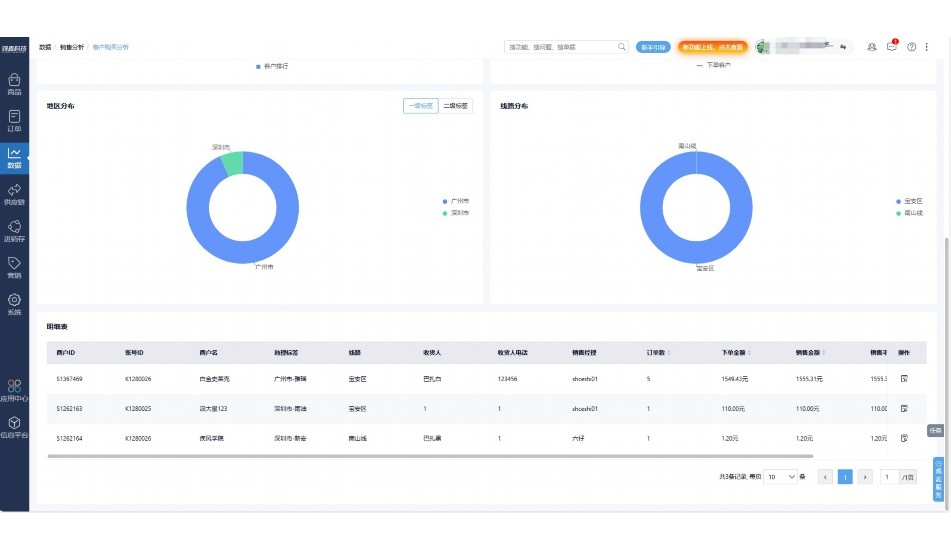
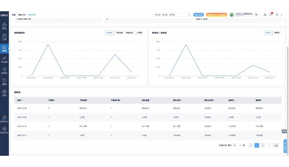
经营数据智能决策

手机端、电脑端随时跟踪经营数据,智能商品\客户分析、实时监控企业异常数据,制定经营策略。

项目合同全过程管控

项目合同成本、费用自动归集,执行进度、回款异常及时预警,利润一目了然,项目全过程精细化管控。

业务单据智能流转到财务, 一套系统多管齐下

随时随地,多端报价开单做生意

聚焦生鲜供应链管理,适配食材行业特性

实时可视化经营图表,辅助做经营决策

定制行业解决方案

产品介绍

热门产品推荐

基于大中小食材供应链企业数智化的需求,观麦科技推出了一系列SaaS产品,包括配送系统(生鲜配送系统软件SaaS产品)、央厨系统(中央厨房管理系统软件SaaS产品)、溯源系统(农产品溯源系统软件SaaS产品)等,截至2025年,观麦的服务企业数量已突破15000家。

生鲜配送软件

87600元/年起

订单管理

采购管理

分拣管理

仓储管理

配送管理

数据报表

免费试用

食材溯源系统

87600元/年起

订单管理

采购管理

分拣管理

仓储管理

配送管理

数据报表

免费试用

中央厨房系统

XXX元/年起

订单管理

采购管理

分拣管理

仓储管理

配送管理

数据报表

免费试用

竞品对比

功能对比,好用在于细节!

功能差异点
观麦生鲜ERP
某友商
微信商城

商城自定义装修、每日特价

货到付款、微信支付、余额支付等

支持

不支持

销售提成计算

支持

不支持

销售费用分摊

(运费、装卸费等)

支持

不支持

销售物流跟踪

支持

不支持

优惠促销

(优惠券、单品折扣、满减)

支持

不支持

采购管理

进货开单时

历史单据查询

支持

非常方便

支持

不直观

采购开单时

查看历史进价

支持

不支持

库存管理

拣货装箱

PDA拣货出入库

支持

不支持

多人同时盘点

支持

不支持

实时计算出库成本

支持

部分支持

往来资金

供应商/客户对账单

及微信分享账单

支持

不支持

报表

个性化设置报表查询方案

支持

不支持

经营管理

供应商/客户对账单

及微信分享账单

支持

不支持

个性化设置报表查询方案

支持

不支持

增购功能

微信商城小程序

食材溯源

支持

不支持

PDA预分拣

供应商代分拣

支持

不支持

咨询具体功能对比

场景

角色场景

从管控到赋能,帮公司不同角色应用场景提升效率

老板

支持查看综合销售情况、商品销售情况、客户销售情况、客户商品销售情况、分类销售情况、售后报表等

财务

支持先款后货与先货后款结款模式,客户帐期支持周结、月结

仓管

支持出库、入库、盘点3种作业单据,支持手动输入、扫码输入商品数

分拣

可随时查看分拣商品种类、供应商、入库数量、入库单号、操作员

录单

灵活下单方式,客户自主下单、代客下单,满足不同业务场景

老板

对接企业的进销存系统,信息共享,对账查账更方便,一键智能生成财务凭证和账表,将财务人员从基础性工作中释放出来

财务

对接企业的进销存系统,信息共享,对账查账更方便,一键智能生成财务凭证和账表,将财务人员从基础性工作中释放出来

库管

对接企业的进销存系统,信息共享,对账查账更方便,一键智能生成财务凭证和账表,将财务人员从基础性工作中释放出来

业务员

对接企业的进销存系统,信息共享,对账查账更方便,一键智能生成财务凭证和账表,将财务人员从基础性工作中释放出来

项目经理

对接企业的进销存系统,信息共享,对账查账更方便,一键智能生成财务凭证和账表,将财务人员从基础性工作中释放出来

老板

对接企业的进销存系统,信息共享,对账查账更方便,一键智能生成财务凭证和账表,将财务人员从基础性工作中释放出来

财务

对接企业的进销存系统,信息共享,对账查账更方便,一键智能生成财务凭证和账表,将财务人员从基础性工作中释放出来

库管

对接企业的进销存系统,信息共享,对账查账更方便,一键智能生成财务凭证和账表,将财务人员从基础性工作中释放出来

业务员

对接企业的进销存系统,信息共享,对账查账更方便,一键智能生成财务凭证和账表,将财务人员从基础性工作中释放出来

项目经理

对接企业的进销存系统,信息共享,对账查账更方便,一键智能生成财务凭证和账表,将财务人员从基础性工作中释放出来

老板

对接企业的进销存系统,信息共享,对账查账更方便,一键智能生成财务凭证和账表,将财务人员从基础性工作中释放出来

财务

对接企业的进销存系统,信息共享,对账查账更方便,一键智能生成财务凭证和账表,将财务人员从基础性工作中释放出来

库管

对接企业的进销存系统,信息共享,对账查账更方便,一键智能生成财务凭证和账表,将财务人员从基础性工作中释放出来

业务员

对接企业的进销存系统,信息共享,对账查账更方便,一键智能生成财务凭证和账表,将财务人员从基础性工作中释放出来

项目经理

对接企业的进销存系统,信息共享,对账查账更方便,一键智能生成财务凭证和账表,将财务人员从基础性工作中释放出来

行业场景

适用于【生鲜配送、蔬菜批发、肉类、冻品、水产、食品领域】 多行业需求

一键体验所有功能

申请免费试用

服务背书

全流程陪伴式价值服务

我们秉承用户之友、持续创新、专业奋斗的核心价值观,一切源于为客户创造价值

初次相识

体验产品

1对1定制方案

下单购买

开通应用

专家指导使用

售后服务

客户售前/售后一站式服务内容

观麦科技放心购,365天全年无休,为企业提供一站式服务保障

观麦品质 品牌口碑双保障

观麦科技,中国食材供应链SaaS领导品牌。2022年5月,观麦科技完成由哗啦啦领投的数亿元C轮融资,成为行业唯一获C轮融资企业。

全自动

高性价比,自动更新最新版本

按需订阅,按年付费,最低每天仅需266.84元;产品即买即用,无需安装下载,用户快速实现上云,产品自动更新到最新版本。

7*16小时

7*16小时售后保障,及时解决问题

5*8小时400热线/7*16小时企业微信群/7*15小时人工在线客服,更有专家1对1提供专业指导操作等全方位服务,确保您购买与服务无后顾之忧。

安全 可靠

“银行级”数据安全,上云数据不丢失

服务器部署在安全可靠的云平台,荣获我国唯一针对云服务可信性的权威认证体系。

案例

多种行业解决方案 满足您的业务需求

观麦业财一体化管理软件

广盛餐饮通过使用观麦系统解决了下单效率低、错误率高的问题,在订单采购分拣上做到了降本增效的效果,也促进了业务供应链上下游的高协同,实现了广盛生鲜配送企业数字化管理。

业务难点:

  • 价格体系不同导致整体销货效率低
  • 活动政策触达不及时,分销商粘度低
  • 进口涉及业务多,财务核算不准确
  • 业务财务不同软件管理,不能实时衔接

解决方案:

  • 快速查价格下单,快速销货
  • 线上店铺,分销商直接下单要货
  • 进口费用单清晰记录运费,核算成本
  • 业务财务一体化打通,实时对接财务数据

使用效果:

  • 60% 整体出货速度提升60%
  • 80% 财务核算成本速递提升80%
  • 30% 老客户回购率提升30%

简介

15000+

企业用户信赖

11年

持续专注食材供应链

30+

荣誉证书

13+

专利技术证书

68+

软件版权登记

获取试用资格

限时前100名!免费试用通道

专家提供一对一指导,助力食材配送企业数字化转型

立即提交

免责声明

本文内容通过AI工具智能整合而成,仅供参考,观麦科技不对内容的真实、准确或完整作任何形式的承诺。如有任何问题或意见,您可以通过联系2022@guanmai.cn进行反馈,观麦科技收到您的反馈后将及时答复和处理。

免费试用