生鲜绩效考核标准化

生鲜绩效考核标准化

生鲜绩效考核标准化主要包括以下几个方面:首先,制定科学合理的考核指标,如销售额、毛利率、库存周转率等,以确保业绩评价的客观性。其次,建立完善的数据收集和分析系统,确保数据的准确性和实时性。再次,定期进行员工培训,提高团队的专业技能与服务水平。此外,鼓励客户反馈,作为改进依据。最后,依据考核结果,实施激励机制,提升员工积极性,推动生鲜业务的持续发展。

立即试用

生鲜供应链管理系统

生鲜供应链管理系统

生鲜供应链管理系统旨在提升生鲜产品从生产到消费的效率与透明度。该系统通过实时监控温湿度、库存管理、物流追踪等手段,确保产品在运输和储存过程中的新鲜度。它整合了供应商、仓储和零售商的信息,优化了订单处理和配送路径,减少了损耗。同时,系统还可以分析销售数据,预测需求变化,帮助企业制定合理的采购策略,提高整个供应链的响应速度和服务水平。

立即试用

生鲜采购绩效考核指标内容

生鲜采购绩效考核指标内容

生鲜采购绩效考核指标主要包括以下几个方面:一是采购成本控制,关注实际采购价与预算价的差异;二是供应商管理,评估供应商的质量、交货准时率及服务水平;三是库存周转率,衡量生鲜产品的库存效率;四是损耗率,监测采购后在存储和销售环节的损耗情况;五是客户满意度,收集消费者对生鲜产品的新鲜度和质量反馈。通过这些指标,可以有效提升生鲜采购的整体效能。

立即试用

生鲜绩效考核表

生鲜绩效考核表

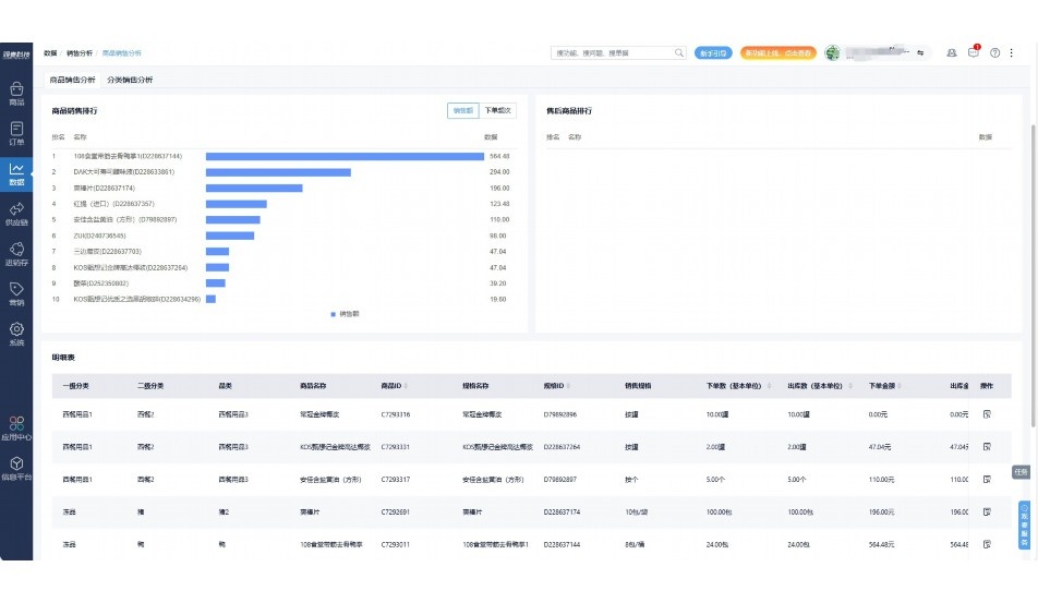
生鲜绩效考核表是用于评估生鲜产品销售和运营效率的重要工具。该表主要包括以下几个关键指标:销售额、库存周转率、客户满意度、损耗率和员工绩效等。通过定期记录和分析这些数据,可以帮助管理层识别运营中的问题,优化供应链和库存管理,并提升销售策略。此外,考核表还可促进员工的积极性,提升服务质量,从而增强顾客体验和企业竞争力。

立即试用

生鲜考核指标
生鲜考核指标

生鲜考核指标通常包括多方面的内容,主要用于评估生鲜食品的质量和销售效果。关键指标包括:产品的新鲜度、保质期、库存周转率、缺货率、销售额、毛利率、客户满意度等。此外,生鲜产品的采购成本和供应链管理效率也是重要考核因素。这些指标可以帮助零售商优化库存管理、提高顾客体验以及实现盈利目标。有效的考核可以提升整体运营效率,推动生鲜业务的可持续发展。

立即试用

生鲜绩效方案
生鲜绩效方案

生鲜绩效方案旨在提升生鲜产品的销售和客户满意度。方案包括设置明确的绩效指标,如销量增长率、顾客回购率和库存周转率。通过定期培训员工,提升他们的产品知识和销售技巧。同时,采用数据分析工具,监控市场趋势和消费者偏好,及时调整产品组合。鼓励团队协作,制定奖惩机制,激励员工积极参与。最终目标是实现生鲜业务的可持续增长,提高市场竞争力。

立即试用

生鲜供应链管理
生鲜供应链管理

生鲜供应链管理是指通过优化供应链各环节,确保生鲜产品从生产到消费的高效流通。关键环节包括采购、仓储、物流和库存管理,旨在降低损耗、提升品质和缩短交货时间。先进的信息技术和冷链物流体系是实现高效管理的重要保障。此外,数据分析和实时监控可帮助供应链各方及时调整策略,满足市场需求,提高整体竞争力。有效的生鲜供应链管理不仅能提升企业盈利能力,还能增强消费者满意度。

立即试用

生鲜平台供应链
生鲜平台供应链

生鲜平台的供应链管理至关重要,涉及从农田到餐桌的全过程。首先,通过与农户建立紧密合作关系,确保新鲜农产品的及时采摘和供应。其次,采用冷链物流技术,确保产品在运输和存储过程中保持最佳状态。同时,利用大数据分析优化库存管理,减少损耗,提高效率。最后,通过线上平台与消费者实时互动,提升用户体验,反馈市场需求,进一步优化供应链。这一系列措施使生鲜平台能够提供高品质的产品,满足消费者的需求。

立即试用

生鲜kpi指标
生鲜kpi指标

生鲜KPI(关键绩效指标)通常包括以下几个方面:1.销售额:生鲜产品的总销售收入,反映市场需求和销售策略的有效性。2.毛利率:生鲜产品的利润率,用于评估成本控制和定价策略。3.库存周转率:测量生鲜商品的销售频率,确保库存新鲜和减少浪费。4.客户满意度:通过调查和反馈评估顾客对生鲜品质和服务的满意程度。5.补货及时率:确保热门生鲜产品的及时补货,以满足顾客需求。这些指标能够帮助企业优化运营,提高生鲜产品的市场竞争力。

立即试用

生鲜绩效考核方案
生鲜绩效考核方案

生鲜绩效考核方案主要包括销售业绩、客户满意度、库存管理和团队合作四大指标。销售业绩通过月度销售额和同比增长率来评估;客户满意度则通过顾客反馈和复购率的调查进行测量;库存管理关注生鲜商品的损耗率和周转率;团队合作则通过员工互评和团队目标达成情况进行考核。综合运用量化和定性评估,旨在提高生鲜业务的整体运营效率和服务质量。

立即试用

价值及亮点

只有业财一体化的软件,才能提升企业管理经营效率

帮助您的企业加速成长的云端生鲜ERP管理系统

业财税一体融合

企业的进销存、资金、财务、合同全流程在线管控,提升协同效率,以便管理者随时随地掌控企业经营情况。

财务管理智能化

对接企业的进销存系统,信息共享,一键智能生成财务凭证和账表,将财务人员从基础性工作中释放出来。

经营数据智能决策

手机端、电脑端随时跟踪经营数据,智能商品\客户分析、实时监控企业异常数据,制定经营策略。

项目合同全过程管控

项目合同成本、费用自动归集,执行进度、回款异常及时预警,利润一目了然,项目全过程精细化管控。

业务单据智能流转到财务, 一套系统多管齐下

随时随地,多端报价开单做生意

聚焦生鲜供应链管理,适配食材行业特性

实时可视化经营图表,辅助做经营决策

定制行业解决方案

产品介绍

热门产品推荐

基于大中小食材供应链企业数智化的需求,观麦科技推出了一系列SaaS产品,包括配送系统(生鲜配送系统软件SaaS产品)、央厨系统(中央厨房管理系统软件SaaS产品)、溯源系统(农产品溯源系统软件SaaS产品)等,截至2025年,观麦的服务企业数量已突破15000家。

生鲜配送软件

87600元/年起

订单管理

采购管理

分拣管理

仓储管理

配送管理

数据报表

免费试用

食材溯源系统

87600元/年起

订单管理

采购管理

分拣管理

仓储管理

配送管理

数据报表

免费试用

中央厨房系统

XXX元/年起

订单管理

采购管理

分拣管理

仓储管理

配送管理

数据报表

免费试用

竞品对比

功能对比,好用在于细节!

功能差异点
观麦生鲜ERP
某友商
微信商城

商城自定义装修、每日特价

货到付款、微信支付、余额支付等

支持

不支持

销售提成计算

支持

不支持

销售费用分摊

(运费、装卸费等)

支持

不支持

销售物流跟踪

支持

不支持

优惠促销

(优惠券、单品折扣、满减)

支持

不支持

采购管理

进货开单时

历史单据查询

支持

非常方便

支持

不直观

采购开单时

查看历史进价

支持

不支持

库存管理

拣货装箱

PDA拣货出入库

支持

不支持

多人同时盘点

支持

不支持

实时计算出库成本

支持

部分支持

往来资金

供应商/客户对账单

及微信分享账单

支持

不支持

报表

个性化设置报表查询方案

支持

不支持

经营管理

供应商/客户对账单

及微信分享账单

支持

不支持

个性化设置报表查询方案

支持

不支持

增购功能

微信商城小程序

食材溯源

支持

不支持

PDA预分拣

供应商代分拣

支持

不支持

咨询具体功能对比

场景

角色场景

从管控到赋能,帮公司不同角色应用场景提升效率

老板

支持查看综合销售情况、商品销售情况、客户销售情况、客户商品销售情况、分类销售情况、售后报表等

财务

支持先款后货与先货后款结款模式,客户帐期支持周结、月结

仓管

支持出库、入库、盘点3种作业单据,支持手动输入、扫码输入商品数

分拣

可随时查看分拣商品种类、供应商、入库数量、入库单号、操作员

录单

灵活下单方式,客户自主下单、代客下单,满足不同业务场景

老板

对接企业的进销存系统,信息共享,对账查账更方便,一键智能生成财务凭证和账表,将财务人员从基础性工作中释放出来

财务

对接企业的进销存系统,信息共享,对账查账更方便,一键智能生成财务凭证和账表,将财务人员从基础性工作中释放出来

库管

对接企业的进销存系统,信息共享,对账查账更方便,一键智能生成财务凭证和账表,将财务人员从基础性工作中释放出来

业务员

对接企业的进销存系统,信息共享,对账查账更方便,一键智能生成财务凭证和账表,将财务人员从基础性工作中释放出来

项目经理

对接企业的进销存系统,信息共享,对账查账更方便,一键智能生成财务凭证和账表,将财务人员从基础性工作中释放出来

老板

对接企业的进销存系统,信息共享,对账查账更方便,一键智能生成财务凭证和账表,将财务人员从基础性工作中释放出来

财务

对接企业的进销存系统,信息共享,对账查账更方便,一键智能生成财务凭证和账表,将财务人员从基础性工作中释放出来

库管

对接企业的进销存系统,信息共享,对账查账更方便,一键智能生成财务凭证和账表,将财务人员从基础性工作中释放出来

业务员

对接企业的进销存系统,信息共享,对账查账更方便,一键智能生成财务凭证和账表,将财务人员从基础性工作中释放出来

项目经理

对接企业的进销存系统,信息共享,对账查账更方便,一键智能生成财务凭证和账表,将财务人员从基础性工作中释放出来

老板

对接企业的进销存系统,信息共享,对账查账更方便,一键智能生成财务凭证和账表,将财务人员从基础性工作中释放出来

财务

对接企业的进销存系统,信息共享,对账查账更方便,一键智能生成财务凭证和账表,将财务人员从基础性工作中释放出来

库管

对接企业的进销存系统,信息共享,对账查账更方便,一键智能生成财务凭证和账表,将财务人员从基础性工作中释放出来

业务员

对接企业的进销存系统,信息共享,对账查账更方便,一键智能生成财务凭证和账表,将财务人员从基础性工作中释放出来

项目经理

对接企业的进销存系统,信息共享,对账查账更方便,一键智能生成财务凭证和账表,将财务人员从基础性工作中释放出来

行业场景

适用于【生鲜配送、蔬菜批发、肉类、冻品、水产、食品领域】 多行业需求

一键体验所有功能

申请免费试用

服务背书

全流程陪伴式价值服务

我们秉承用户之友、持续创新、专业奋斗的核心价值观,一切源于为客户创造价值

初次相识

体验产品

1对1定制方案

下单购买

开通应用

专家指导使用

售后服务

客户售前/售后一站式服务内容

观麦科技放心购,365天全年无休,为企业提供一站式服务保障

观麦品质 品牌口碑双保障

观麦科技,中国食材供应链SaaS领导品牌。2022年5月,观麦科技完成由哗啦啦领投的数亿元C轮融资,成为行业唯一获C轮融资企业。

全自动

高性价比,自动更新最新版本

按需订阅,按年付费,最低每天仅需266.84元;产品即买即用,无需安装下载,用户快速实现上云,产品自动更新到最新版本。

7*16小时

7*16小时售后保障,及时解决问题

5*8小时400热线/7*16小时企业微信群/7*15小时人工在线客服,更有专家1对1提供专业指导操作等全方位服务,确保您购买与服务无后顾之忧。

安全 可靠

“银行级”数据安全,上云数据不丢失

服务器部署在安全可靠的云平台,荣获我国唯一针对云服务可信性的权威认证体系。

案例

多种行业解决方案 满足您的业务需求

观麦业财一体化管理软件

广盛餐饮通过使用观麦系统解决了下单效率低、错误率高的问题,在订单采购分拣上做到了降本增效的效果,也促进了业务供应链上下游的高协同,实现了广盛生鲜配送企业数字化管理。

业务难点:

  • 价格体系不同导致整体销货效率低
  • 活动政策触达不及时,分销商粘度低
  • 进口涉及业务多,财务核算不准确
  • 业务财务不同软件管理,不能实时衔接

解决方案:

  • 快速查价格下单,快速销货
  • 线上店铺,分销商直接下单要货
  • 进口费用单清晰记录运费,核算成本
  • 业务财务一体化打通,实时对接财务数据

使用效果:

  • 60% 整体出货速度提升60%
  • 80% 财务核算成本速递提升80%
  • 30% 老客户回购率提升30%

简介

15000+

企业用户信赖

11年

持续专注食材供应链

30+

荣誉证书

13+

专利技术证书

68+

软件版权登记

获取试用资格

限时前100名!免费试用通道

专家提供一对一指导,助力食材配送企业数字化转型

立即提交

免责声明

本文内容通过AI工具智能整合而成,仅供参考,观麦科技不对内容的真实、准确或完整作任何形式的承诺。如有任何问题或意见,您可以通过联系2022@guanmai.cn进行反馈,观麦科技收到您的反馈后将及时答复和处理。

免费试用