食品安全智慧监管平台

食品安全智慧监管平台

食品安全智慧监管平台是利用现代信息技术,如大数据、云计算和物联网,构建的综合性监管系统。该平台能够实时收集和分析食品生产、流通和消费环节的数据,提升食品安全的监测与预警能力。通过智能化手段,监管部门可以快速发现问题、追踪溯源,提高监管效率。同时,平台也为消费者提供透明的信息,增强了公众对食品安全的信任,促使整个行业向高标准、可持续发展迈进。

立即试用

中小学阳光食堂监管平台

中小学阳光食堂监管平台

中小学阳光食堂监管平台是为确保校园食品安全而设立的一项重要系统。该平台通过信息化手段,实时监管学校食堂的食品采购、存储、加工和销售环节,确保食材新鲜、安全,减少食品安全隐患。同时,平台提供透明的操作记录,家长和学生可以随时查询食堂的食品情况。这项措施旨在提升食品安全管理水平,增强家长和学生对校园餐饮的信任,保障青少年的健康成长。

立即试用

学校阳光食堂综合智能服务平台

学校阳光食堂综合智能服务平台

学校阳光食堂综合智能服务平台是一项旨在提升校园餐饮服务质量的创新项目。该平台通过先进的信息技术,提供在线点餐、菜单推荐、营养分析及用餐反馈等功能,便于学生随时选择所需餐品。同时,平台还整合了食材追溯与健康管理,确保食品安全与营养均衡。通过数据分析,学校能更好地了解学生饮食偏好,优化食堂运营,营造健康、便捷的校园饮食环境,促进学生的身心发展。

立即试用

学校智慧食堂

学校智慧食堂

学校智慧食堂是一种结合现代科技和饮食管理的新型餐饮模式。通过智能系统,食堂能够实时分析学生的消费习惯和营养需求,提供个性化的饮食建议。同时,食堂利用移动支付、自助点餐等数字化服务,提高了用餐效率。学生可通过手机app查看菜单、预定餐食,减少排队时间。智慧食堂还注重食品的健康与安全,采用新鲜、绿色的食材,为学生提供营养均衡的膳食。这种新型食堂不仅提升了就餐体验,也促进了健康饮食的养成。

立即试用

阳光餐饮智慧食安
阳光餐饮智慧食安

阳光餐饮智慧食安致力于提升食品安全管理水平,运用先进的智能科技,实现全流程监控。通过数据分析与追溯系统,确保每一道菜品的安全与品质。我们结合现代管理理念,推动餐饮行业标准化,提高公众对食品安全的信任。阳光餐饮不仅关注美味,更注重健康与安全,努力为消费者提供安心的用餐体验。未来,我们将继续创新,推动行业健康持续发展,为社会创造更多价值。

立即试用

阳光食堂
阳光食堂

阳光食堂是一家温馨的餐饮场所,以其新鲜的食材和多样的菜品闻名。这里的环境明媚舒适,墙上挂着生动的艺术作品,让人倍感放松。食堂主打健康饮食,提供营养均衡的午餐和晚餐,得到了食客们的广泛好评。每天都有新鲜的时令菜肴,特别适合忙碌的上班族和学生。如果你想享受一顿美味又不失健康的餐点,阳光食堂绝对是一个不错的选择。来这里,感受阳光与美食的完美结合吧!

立即试用

江苏省阳光食堂平台
江苏省阳光食堂平台

江苏省阳光食堂平台旨在为广大市民提供便捷的餐饮服务。该平台汇聚了多家本地餐饮企业,提供丰富的餐品选择,包括传统江苏美食和健康营养餐。用户可以通过手机APP或网站轻松浏览菜单、下单,并享受快速送餐服务。同时,阳光食堂还注重食品安全与卫生,定期对合作商户进行检查,确保消费者的饮食安全。通过这一平台,阳光食堂致力于提升市民的用餐体验,推动地方经济发展。

立即试用

关于阳光食堂监管平台
关于阳光食堂监管平台

阳光食堂监管平台是一个旨在提高学校食堂管理透明度和食品安全的数字化系统。该平台通过信息化手段,实时监测食材采购、加工流程及餐饮质量,确保学生饮食安全。平台还提供用户反馈功能,方便师生及家长监督食堂运营。通过数据分析,管理部门能够及时发现和解决问题,提升整体服务水平。这一举措不仅保障了学生的饮食安全,也增强了家长的信任感,促进了校内食品卫生的严格管理。

立即试用

阳光餐饮app监控怎么看
阳光餐饮app监控怎么看

阳光餐饮APP的监控功能通常包括实时查看餐饮店的运营状态、订单情况、库存管理等。用户可以通过APP登录后台,选择相应的监控模块,查看各店铺的销售数据、顾客反馈以及员工工作情况。此外,APP还可能提供数据统计报表,帮助店主分析经营状况,优化餐饮服务。如果在使用过程中遇到问题,可以参考用户手册或联系客服获取帮助。

立即试用

江苏阳光食堂监管平台怎么登录
江苏阳光食堂监管平台怎么登录

要登录江苏阳光食堂监管平台,首先打开平台官方网站。在页面中找到登录选项,点击进入。输入您的账号和密码,完成验证码验证后,点击登录按钮。如果您是新用户,可以选择注册。建议在使用过程中,确保网络连接稳定,以获得良好的用户体验。如遇问题,请参考网站的帮助页面或联系平台客服。

立即试用

价值及亮点

只有业财一体化的软件,才能提升企业管理经营效率

帮助您的企业加速成长的云端生鲜ERP管理系统

业财税一体融合

企业的进销存、资金、财务、合同全流程在线管控,提升协同效率,以便管理者随时随地掌控企业经营情况。

财务管理智能化

对接企业的进销存系统,信息共享,一键智能生成财务凭证和账表,将财务人员从基础性工作中释放出来。

经营数据智能决策

手机端、电脑端随时跟踪经营数据,智能商品\客户分析、实时监控企业异常数据,制定经营策略。

项目合同全过程管控

项目合同成本、费用自动归集,执行进度、回款异常及时预警,利润一目了然,项目全过程精细化管控。

业务单据智能流转到财务, 一套系统多管齐下

随时随地,多端报价开单做生意

聚焦生鲜供应链管理,适配食材行业特性

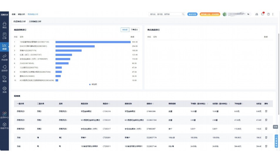
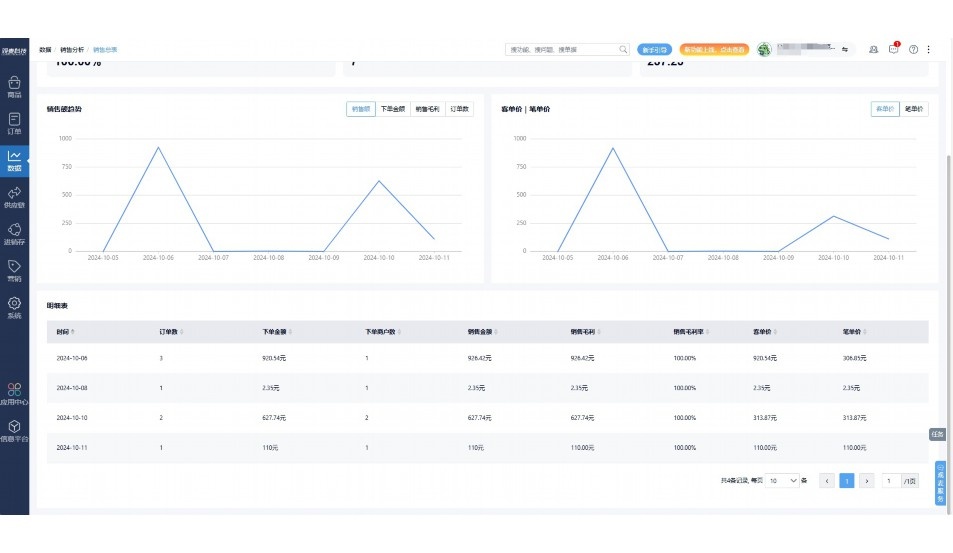
实时可视化经营图表,辅助做经营决策

定制行业解决方案

产品介绍

热门产品推荐

基于大中小食材供应链企业数智化的需求,观麦科技推出了一系列SaaS产品,包括配送系统(生鲜配送系统软件SaaS产品)、央厨系统(中央厨房管理系统软件SaaS产品)、溯源系统(农产品溯源系统软件SaaS产品)等,截至2025年,观麦的服务企业数量已突破16000家。

生鲜配送软件

87600元/年起

订单管理

采购管理

分拣管理

仓储管理

配送管理

数据报表

免费试用

食材溯源系统

87600元/年起

订单管理

采购管理

分拣管理

仓储管理

配送管理

数据报表

免费试用

中央厨房系统

XXX元/年起

订单管理

采购管理

分拣管理

仓储管理

配送管理

数据报表

免费试用

竞品对比

功能对比,好用在于细节!

功能差异点
观麦生鲜ERP
某友商
微信商城

商城自定义装修、每日特价

货到付款、微信支付、余额支付等

支持

不支持

销售提成计算

支持

不支持

销售费用分摊

(运费、装卸费等)

支持

不支持

销售物流跟踪

支持

不支持

优惠促销

(优惠券、单品折扣、满减)

支持

不支持

采购管理

进货开单时

历史单据查询

支持

非常方便

支持

不直观

采购开单时

查看历史进价

支持

不支持

库存管理

拣货装箱

PDA拣货出入库

支持

不支持

多人同时盘点

支持

不支持

实时计算出库成本

支持

部分支持

往来资金

供应商/客户对账单

及微信分享账单

支持

不支持

报表

个性化设置报表查询方案

支持

不支持

经营管理

供应商/客户对账单

及微信分享账单

支持

不支持

个性化设置报表查询方案

支持

不支持

增购功能

微信商城小程序

食材溯源

支持

不支持

PDA预分拣

供应商代分拣

支持

不支持

咨询具体功能对比

场景

角色场景

从管控到赋能,帮公司不同角色应用场景提升效率

老板

支持查看综合销售情况、商品销售情况、客户销售情况、客户商品销售情况、分类销售情况、售后报表等

财务

支持先款后货与先货后款结款模式,客户帐期支持周结、月结

仓管

支持出库、入库、盘点3种作业单据,支持手动输入、扫码输入商品数

分拣

可随时查看分拣商品种类、供应商、入库数量、入库单号、操作员

录单

灵活下单方式,客户自主下单、代客下单,满足不同业务场景

老板

对接企业的进销存系统,信息共享,对账查账更方便,一键智能生成财务凭证和账表,将财务人员从基础性工作中释放出来

财务

对接企业的进销存系统,信息共享,对账查账更方便,一键智能生成财务凭证和账表,将财务人员从基础性工作中释放出来

库管

对接企业的进销存系统,信息共享,对账查账更方便,一键智能生成财务凭证和账表,将财务人员从基础性工作中释放出来

业务员

对接企业的进销存系统,信息共享,对账查账更方便,一键智能生成财务凭证和账表,将财务人员从基础性工作中释放出来

项目经理

对接企业的进销存系统,信息共享,对账查账更方便,一键智能生成财务凭证和账表,将财务人员从基础性工作中释放出来

老板

对接企业的进销存系统,信息共享,对账查账更方便,一键智能生成财务凭证和账表,将财务人员从基础性工作中释放出来

财务

对接企业的进销存系统,信息共享,对账查账更方便,一键智能生成财务凭证和账表,将财务人员从基础性工作中释放出来

库管

对接企业的进销存系统,信息共享,对账查账更方便,一键智能生成财务凭证和账表,将财务人员从基础性工作中释放出来

业务员

对接企业的进销存系统,信息共享,对账查账更方便,一键智能生成财务凭证和账表,将财务人员从基础性工作中释放出来

项目经理

对接企业的进销存系统,信息共享,对账查账更方便,一键智能生成财务凭证和账表,将财务人员从基础性工作中释放出来

老板

对接企业的进销存系统,信息共享,对账查账更方便,一键智能生成财务凭证和账表,将财务人员从基础性工作中释放出来

财务

对接企业的进销存系统,信息共享,对账查账更方便,一键智能生成财务凭证和账表,将财务人员从基础性工作中释放出来

库管

对接企业的进销存系统,信息共享,对账查账更方便,一键智能生成财务凭证和账表,将财务人员从基础性工作中释放出来

业务员

对接企业的进销存系统,信息共享,对账查账更方便,一键智能生成财务凭证和账表,将财务人员从基础性工作中释放出来

项目经理

对接企业的进销存系统,信息共享,对账查账更方便,一键智能生成财务凭证和账表,将财务人员从基础性工作中释放出来

行业场景

适用于【生鲜配送、蔬菜批发、肉类、冻品、水产、食品领域】 多行业需求

一键体验所有功能

申请免费试用

服务背书

全流程陪伴式价值服务

我们秉承用户之友、持续创新、专业奋斗的核心价值观,一切源于为客户创造价值

初次相识

体验产品

1对1定制方案

下单购买

开通应用

专家指导使用

售后服务

客户售前/售后一站式服务内容

观麦科技放心购,365天全年无休,为企业提供一站式服务保障

观麦品质 品牌口碑双保障

观麦科技,中国食材供应链SaaS领导品牌。2022年5月,观麦科技完成由哗啦啦领投的数亿元C轮融资,成为行业唯一获C轮融资企业。

全自动

高性价比,自动更新最新版本

按需订阅,按年付费,最低每天仅需266.84元;产品即买即用,无需安装下载,用户快速实现上云,产品自动更新到最新版本。

7*16小时

7*16小时售后保障,及时解决问题

5*8小时400热线/7*16小时企业微信群/7*15小时人工在线客服,更有专家1对1提供专业指导操作等全方位服务,确保您购买与服务无后顾之忧。

安全 可靠

“银行级”数据安全,上云数据不丢失

服务器部署在安全可靠的云平台,荣获我国唯一针对云服务可信性的权威认证体系。

案例

多种行业解决方案 满足您的业务需求

观麦业财一体化管理软件

广盛餐饮通过使用观麦系统解决了下单效率低、错误率高的问题,在订单采购分拣上做到了降本增效的效果,也促进了业务供应链上下游的高协同,实现了广盛生鲜配送企业数字化管理。

业务难点:

  • 价格体系不同导致整体销货效率低
  • 活动政策触达不及时,分销商粘度低
  • 进口涉及业务多,财务核算不准确
  • 业务财务不同软件管理,不能实时衔接

解决方案:

  • 快速查价格下单,快速销货
  • 线上店铺,分销商直接下单要货
  • 进口费用单清晰记录运费,核算成本
  • 业务财务一体化打通,实时对接财务数据

使用效果:

  • 60% 整体出货速度提升60%
  • 80% 财务核算成本速递提升80%
  • 30% 老客户回购率提升30%

简介

16000+

企业用户信赖

11年

持续专注食材供应链

30+

荣誉证书

13+

专利技术证书

68+

软件版权登记

获取试用资格

限时前100名!免费试用通道

专家提供一对一指导,助力食材配送企业数字化转型

立即提交

免责声明

本文内容通过AI工具智能整合而成,仅供参考,观麦科技不对内容的真实、准确或完整作任何形式的承诺。如有任何问题或意见,您可以通过联系2022@guanmai.cn进行反馈,观麦科技收到您的反馈后将及时答复和处理。

免费试用