食材供应链客户管理软件

食材供应链客户管理软件

是一款专为食材供应链设计的客户管理软件,旨在提升销售和客户服务效率。该软件集成了客户信息管理、订单处理、库存监控和数据分析等功能,帮助企业实现精细化管理。用户可以实时追踪订单状态,优化库存控制,提升客户满意度。同时,软件支持多终端访问,便于团队协作和信息共享,助力供应链透明化和高效运作,是现代食材供应商的不二选择。

立即试用

生鲜配送管理系统排名

生鲜配送管理系统排名

生鲜配送管理系统的排名通常依赖于多个因素,如系统的功能完整性、用户体验、物流效率和客户反馈。目前市场上较为知名的生鲜配送管理系统有美菜网、饿了么、京东生鲜等。这些平台凭借其优越的配送网络、精准的库存管理和智能化的订单处理,赢得了用户的认可。这些系统在提升生鲜产品的配送效率和保障食品安全方面发挥了重要作用,成为生鲜行业数字化转型的关键工具。

立即试用

供应链管理系统

供应链管理系统

供应链管理系统(SCM)是一个集成的管理平台,用于协调和优化产品从原材料采购到最终交付给消费者的整个流程。它通过实时数据分析、预测需求、库存管理和物流优化,帮助企业提高效率、降低成本并增强客户满意度。SCM系统还促进供应商和客户之间的协作,使企业能够应对市场变化,提升竞争力。现代SCM系统通常结合先进的技术,如物联网、大数据和人工智能,以实现更智能的决策和流程自动化。

立即试用

CRM销售管理系统

CRM销售管理系统

CRM销售管理系统是一款专为企业销售团队设计的软件,旨在提升销售效率和客户关系管理。该系统集成客户信息记录、销售流程监控、数据分析和报告生成等功能,帮助销售人员更好地跟踪潜在客户和现有客户,优化销售策略。通过自动化任务和提醒,销售团队可以集中精力于高价值客户,从而提高成交率和客户满意度。此外,系统还支持移动访问,便于销售人员随时随地管理客户信息。

立即试用

蔬菜配送系统
蔬菜配送系统

蔬菜配送系统是一种旨在提高新鲜蔬菜供应效率的物流平台。用户可以通过手机应用或网站浏览各种当季蔬菜,选择所需商品并直接下单。系统采用智能仓储与冷链运输技术,确保蔬菜在采摘后迅速送达,最大限度保留新鲜度。配送过程实时跟踪,用户可以及时了解订单状态。此外,系统还提供个性化推荐与订阅服务,满足不同客户的需求,推动健康饮食理念,促进本地农业发展。

立即试用

餐饮ERP系统
餐饮ERP系统

餐饮ERP系统是一种集成化管理软件,旨在优化餐饮企业的运营效率。它通过联动财务、采购、库存、销售等模块,实现数据的实时共享与分析,帮助企业实时监控业务流程。该系统能够提高点餐、结算、库存管理等环节的精准度与速度,减少人工操作错误,提升客户服务体验。同时,餐饮ERP系统还能生成报表,支持决策分析,助力企业制定科学的经营策略,从而在激烈的市场竞争中占据优势。

立即试用

餐饮信息化管理系统
餐饮信息化管理系统

餐饮信息化管理系统是一种集成了现代信息技术的管理工具,旨在提高餐饮企业的运营效率和服务质量。该系统通常包括菜单管理、订单处理、库存管理、财务统计和客户关系管理等模块。通过实时数据分析,餐饮经营者能够更好地把握市场趋势、优化资源配置、提升顾客满意度。同时,系统还支持多种支付方式,简化结账流程,增强了用户体验。这种智能化管理,推动了餐饮行业的数字化转型。

立即试用

餐饮进销存管理系统
餐饮进销存管理系统

餐饮进销存管理系统是一种专为餐饮行业设计的软件解决方案,旨在优化食材采购、库存管理和销售跟踪。该系统能够实时更新库存数据,帮助餐饮企业有效控制成本,减少浪费,并确保食材的新鲜度。同时,它还支持报表分析,提供销售趋势和顾客偏好等关键数据,辅助决策。通过简化进货、领料和销售的流程,餐饮进销存管理系统提升了整体运营效率,助力餐饮企业更好地满足客户需求。

立即试用

食材配送属于什么行业
食材配送属于什么行业

食材配送属于供应链管理和食品服务行业。它涉及从供应商到消费者的食材运输与配送,为餐饮企业、超市及家庭提供新鲜的食材。该行业注重物流管理、冷链技术及及时配送,以确保食材的新鲜与安全。随着人们对健康饮食的重视和在线购物的普及,食材配送行业逐渐发展壮大,成为现代零售和餐饮服务的重要组成部分。

立即试用

云供应链系统餐饮系统入口
云供应链系统餐饮系统入口

云供应链系统餐饮系统入口是一个集成化的在线平台,旨在为餐饮行业提供高效的供应链管理解决方案。通过该系统,用户能够实现智能采购、库存管理、订单跟踪及供应商协同,提升运营效率和降低成本。系统支持多种数据分析功能,帮助餐饮企业实时监控和优化供应链流程。此外,云端技术确保数据安全和灵活访问,为用户提供便捷的操作体验,是现代餐饮企业数字化转型的重要工具。

立即试用

价值及亮点

只有业财一体化的软件,才能提升企业管理经营效率

帮助您的企业加速成长的云端生鲜ERP管理系统

业财税一体融合

企业的进销存、资金、财务、合同全流程在线管控,提升协同效率,以便管理者随时随地掌控企业经营情况。

财务管理智能化

对接企业的进销存系统,信息共享,一键智能生成财务凭证和账表,将财务人员从基础性工作中释放出来。

经营数据智能决策

手机端、电脑端随时跟踪经营数据,智能商品\客户分析、实时监控企业异常数据,制定经营策略。

项目合同全过程管控

项目合同成本、费用自动归集,执行进度、回款异常及时预警,利润一目了然,项目全过程精细化管控。

业务单据智能流转到财务, 一套系统多管齐下

随时随地,多端报价开单做生意

聚焦生鲜供应链管理,适配食材行业特性

实时可视化经营图表,辅助做经营决策

定制行业解决方案

产品介绍

热门产品推荐

基于大中小食材供应链企业数智化的需求,观麦科技推出了一系列SaaS产品,包括配送系统(生鲜配送系统软件SaaS产品)、央厨系统(中央厨房管理系统软件SaaS产品)、溯源系统(农产品溯源系统软件SaaS产品)等,截至2025年,观麦的服务企业数量已突破15000家。

生鲜配送软件

87600元/年起

订单管理

采购管理

分拣管理

仓储管理

配送管理

数据报表

免费试用

食材溯源系统

87600元/年起

订单管理

采购管理

分拣管理

仓储管理

配送管理

数据报表

免费试用

中央厨房系统

XXX元/年起

订单管理

采购管理

分拣管理

仓储管理

配送管理

数据报表

免费试用

竞品对比

功能对比,好用在于细节!

功能差异点
观麦生鲜ERP
某友商
微信商城

商城自定义装修、每日特价

货到付款、微信支付、余额支付等

支持

不支持

销售提成计算

支持

不支持

销售费用分摊

(运费、装卸费等)

支持

不支持

销售物流跟踪

支持

不支持

优惠促销

(优惠券、单品折扣、满减)

支持

不支持

采购管理

进货开单时

历史单据查询

支持

非常方便

支持

不直观

采购开单时

查看历史进价

支持

不支持

库存管理

拣货装箱

PDA拣货出入库

支持

不支持

多人同时盘点

支持

不支持

实时计算出库成本

支持

部分支持

往来资金

供应商/客户对账单

及微信分享账单

支持

不支持

报表

个性化设置报表查询方案

支持

不支持

经营管理

供应商/客户对账单

及微信分享账单

支持

不支持

个性化设置报表查询方案

支持

不支持

增购功能

微信商城小程序

食材溯源

支持

不支持

PDA预分拣

供应商代分拣

支持

不支持

咨询具体功能对比

场景

角色场景

从管控到赋能,帮公司不同角色应用场景提升效率

老板

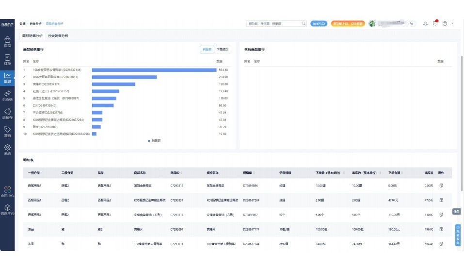
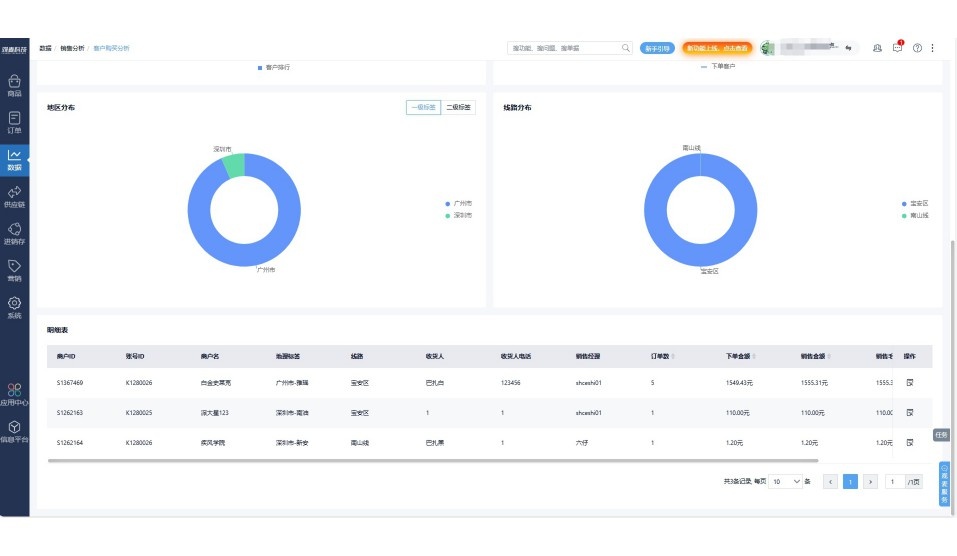
支持查看综合销售情况、商品销售情况、客户销售情况、客户商品销售情况、分类销售情况、售后报表等

财务

支持先款后货与先货后款结款模式,客户帐期支持周结、月结

仓管

支持出库、入库、盘点3种作业单据,支持手动输入、扫码输入商品数

分拣

可随时查看分拣商品种类、供应商、入库数量、入库单号、操作员

录单

灵活下单方式,客户自主下单、代客下单,满足不同业务场景

老板

对接企业的进销存系统,信息共享,对账查账更方便,一键智能生成财务凭证和账表,将财务人员从基础性工作中释放出来

财务

对接企业的进销存系统,信息共享,对账查账更方便,一键智能生成财务凭证和账表,将财务人员从基础性工作中释放出来

库管

对接企业的进销存系统,信息共享,对账查账更方便,一键智能生成财务凭证和账表,将财务人员从基础性工作中释放出来

业务员

对接企业的进销存系统,信息共享,对账查账更方便,一键智能生成财务凭证和账表,将财务人员从基础性工作中释放出来

项目经理

对接企业的进销存系统,信息共享,对账查账更方便,一键智能生成财务凭证和账表,将财务人员从基础性工作中释放出来

老板

对接企业的进销存系统,信息共享,对账查账更方便,一键智能生成财务凭证和账表,将财务人员从基础性工作中释放出来

财务

对接企业的进销存系统,信息共享,对账查账更方便,一键智能生成财务凭证和账表,将财务人员从基础性工作中释放出来

库管

对接企业的进销存系统,信息共享,对账查账更方便,一键智能生成财务凭证和账表,将财务人员从基础性工作中释放出来

业务员

对接企业的进销存系统,信息共享,对账查账更方便,一键智能生成财务凭证和账表,将财务人员从基础性工作中释放出来

项目经理

对接企业的进销存系统,信息共享,对账查账更方便,一键智能生成财务凭证和账表,将财务人员从基础性工作中释放出来

老板

对接企业的进销存系统,信息共享,对账查账更方便,一键智能生成财务凭证和账表,将财务人员从基础性工作中释放出来

财务

对接企业的进销存系统,信息共享,对账查账更方便,一键智能生成财务凭证和账表,将财务人员从基础性工作中释放出来

库管

对接企业的进销存系统,信息共享,对账查账更方便,一键智能生成财务凭证和账表,将财务人员从基础性工作中释放出来

业务员

对接企业的进销存系统,信息共享,对账查账更方便,一键智能生成财务凭证和账表,将财务人员从基础性工作中释放出来

项目经理

对接企业的进销存系统,信息共享,对账查账更方便,一键智能生成财务凭证和账表,将财务人员从基础性工作中释放出来

行业场景

适用于【生鲜配送、蔬菜批发、肉类、冻品、水产、食品领域】 多行业需求

一键体验所有功能

申请免费试用

服务背书

全流程陪伴式价值服务

我们秉承用户之友、持续创新、专业奋斗的核心价值观,一切源于为客户创造价值

初次相识

体验产品

1对1定制方案

下单购买

开通应用

专家指导使用

售后服务

客户售前/售后一站式服务内容

观麦科技放心购,365天全年无休,为企业提供一站式服务保障

观麦品质 品牌口碑双保障

观麦科技,中国食材供应链SaaS领导品牌。2022年5月,观麦科技完成由哗啦啦领投的数亿元C轮融资,成为行业唯一获C轮融资企业。

全自动

高性价比,自动更新最新版本

按需订阅,按年付费,最低每天仅需266.84元;产品即买即用,无需安装下载,用户快速实现上云,产品自动更新到最新版本。

7*16小时

7*16小时售后保障,及时解决问题

5*8小时400热线/7*16小时企业微信群/7*15小时人工在线客服,更有专家1对1提供专业指导操作等全方位服务,确保您购买与服务无后顾之忧。

安全 可靠

“银行级”数据安全,上云数据不丢失

服务器部署在安全可靠的云平台,荣获我国唯一针对云服务可信性的权威认证体系。

案例

多种行业解决方案 满足您的业务需求

观麦业财一体化管理软件

广盛餐饮通过使用观麦系统解决了下单效率低、错误率高的问题,在订单采购分拣上做到了降本增效的效果,也促进了业务供应链上下游的高协同,实现了广盛生鲜配送企业数字化管理。

业务难点:

  • 价格体系不同导致整体销货效率低
  • 活动政策触达不及时,分销商粘度低
  • 进口涉及业务多,财务核算不准确
  • 业务财务不同软件管理,不能实时衔接

解决方案:

  • 快速查价格下单,快速销货
  • 线上店铺,分销商直接下单要货
  • 进口费用单清晰记录运费,核算成本
  • 业务财务一体化打通,实时对接财务数据

使用效果:

  • 60% 整体出货速度提升60%
  • 80% 财务核算成本速递提升80%
  • 30% 老客户回购率提升30%

简介

15000+

企业用户信赖

11年

持续专注食材供应链

30+

荣誉证书

13+

专利技术证书

68+

软件版权登记

获取试用资格

限时前100名!免费试用通道

专家提供一对一指导,助力食材配送企业数字化转型

立即提交

免责声明

本文内容通过AI工具智能整合而成,仅供参考,观麦科技不对内容的真实、准确或完整作任何形式的承诺。如有任何问题或意见,您可以通过联系2022@guanmai.cn进行反馈,观麦科技收到您的反馈后将及时答复和处理。

免费试用