食品采购小程序排名

食品采购小程序排名

目前,食品采购类小程序竞争激烈,头部应用优势明显。综合来看,排名前列的主要分为以下几类:一是大型商超自有小程序,如永辉生活、大润发优鲜,凭借线下门店基础和供应链,在生鲜和日用品采购中占据主导。二是垂直生鲜平台,例如每日优鲜、叮咚买菜,以前置仓模式提供快速配送,在一二线城市用户中认可度高。三是社区团购类小程序,如美团优选、多多买菜,依托社交裂变和低价策略,在价格敏感用户中渗透率持续提升。此外,本地农贸市场和特色食品小程序也在细分领域表现活跃。总体而言,用户体验、配送速度、商品质量和价格是影响排名的关键因素,未来市场将进一步向便捷化和品质化发展。

立即试用

食品采购小程序有哪些

食品采购小程序有哪些

目前主流的食品采购小程序包括:1.生鲜电商类:-每日优鲜、叮咚买菜:主打30分钟配送到家,覆盖蔬菜水果、肉禽蛋奶等日常食材。-盒马:线上线下联动,支持到店自提和即时配送。2.社区团购类:-美团优选、多多买菜:以前置仓模式提供高性价比的生鲜和日用品,用户可到附近自提点取货。3.商超便利类:-永辉生活、大润发优鲜:传统商超的线上延伸,商品种类齐全,支持全城配送。4.垂直品类类:-锅圈食汇:专注火锅、烧烤食材一站式采购,满足特定场景需求。这些小程序普遍操作便捷,支持多种支付方式,并通过会员优惠、新人红包等促销活动吸引用户,已成为现代家庭食品采购的重要渠道。

立即试用

食品采购小程序怎么做

食品采购小程序怎么做

要开发一个食品采购小程序,可以按以下步骤进行:1.需求分析:明确目标用户和核心功能,如商品浏览、在线下单、支付、配送跟踪等。2.设计阶段:设计简洁易用的界面,包括首页分类、商品详情页、购物车和订单管理。3.技术选型:选择微信小程序框架,后端可使用云开发或自建服务器,数据库存储商品和订单信息。4.功能开发:实现用户注册登录、商品展示、搜索筛选、购物车、在线支付、订单状态更新及消息通知等功能。5.测试上线:进行全面测试后提交审核,确保稳定运行后推广使用。注重用户体验与食品安全,可加入溯源功能,提升信任度。

立即试用

食品采购app

食品采购app

好的,这是一款食品采购App的200字介绍:「鲜选」——您的智能厨房管家厌倦了繁琐的采购清单和不确定的食材品质?「鲜选」App是您的理想解决方案。我们精选本地优质农场与知名供应商,为您提供从生鲜蔬果、肉禽蛋奶到粮油调味的一站式采购服务。通过智能算法,App能根据您的饮食习惯与购物历史,推荐个性化菜谱并一键生成采购清单。特色功能包括:闪电配送:承诺1小时内送达,锁住食材最初的新鲜。溯源查询:扫描二维码即可了解食材从产地到餐桌的全过程。优惠直达:同步周边商超最新折扣,帮您精明消费。告别选择困难与奔波劳累,下载「鲜选」,轻松享受高效、透明、安心的美食生活!

立即试用

食品采购网站有哪些
食品采购网站有哪些

目前国内主流的食品采购网站主要分为以下几类:1.综合电商平台:京东生鲜:自营物流速度快,品质有保障,尤其在一二线城市。天猫超市/天猫生鲜:品牌和品类丰富,经常有促销活动。拼多多:以低价和社交拼团为特色,适合采购日常蔬果和粮油。2.垂直生鲜电商:每日优鲜和叮咚买菜:主打前置仓模式,主要服务于大城市,30分钟左右快速配送,专注于新鲜食材和日常食品。盒马鲜生:线上线下结合,提供生鲜、熟食和餐饮一体化服务。3.本地生活平台:美团买菜和饿了么买菜频道:整合了附近的超市和菜市场,配送便捷。选择建议:追求速度和品质可选京东生鲜、每日优鲜;追求性价比和多样性可看天猫、拼多多;图方便快捷则用美团、叮咚买菜。各平台覆盖区域和优势有所不同,建议根据所在城市和具体需求选择。

立即试用

食品采购平台
食品采购平台

好的,这是一个关于食品采购平台的200字介绍:食品采购平台:高效连接产地与餐桌食品采购平台是一个创新的B2B线上枢纽,旨在彻底革新传统食材供应链。它无缝连接上游的农场、食品加工厂与下游的餐厅、酒店、生鲜超市及社区团购。通过该平台,采购商可以随时随地浏览海量商品信息,进行比价、下单和支付,极大地提升了采购效率并降低了成本。对于供应商而言,平台提供了精准的渠道拓展和品牌曝光机会,有效拓宽了销售市场。平台通过严格的资质审核与质量把控,确保食材来源可追溯、安全可靠。其集成的智能物流系统,更能保证生鲜产品的及时送达。它利用数字化技术,消除了信息不对称,构建了一个透明、高效、互信的食品流通新生态,是餐饮与零售业降本增效的得力助手。

立即试用

小食品采购网
小食品采购网

小食品采购网是一个专注于休闲零食、地方特产、进口食品等小食品领域的B2B电子商务平台。网站汇聚了来自全国各地的优质供应商和采购商,提供品类丰富、价格透明的小食品资源。采购商可以在平台上便捷地搜索商品、对比价格、查看供应商资质,并直接在线下单。同时,网站通常还提供行业资讯、市场趋势分析等服务,帮助用户把握商机。该平台致力于通过数字化手段提升小食品采购效率,降低交易成本,是零食经销商、超市、便利店等商家的实用采购工具。

立即试用

食品采购流程图及流程说明
食品采购流程图及流程说明

好的,这是食品采购的流程图及说明:流程图:需求部门申请→采购部门审核/比价→供应商选择与下单→收货与质量检验→入库与财务结算流程说明约200字):食品采购始于各部门提交采购申请单。采购部门汇总需求,进行市场比价与供应商筛选,确保资质合规、价格合理,随后下达采购订单。货物送达后,仓管与使用部门共同验收,严格检查食品的生产日期、保质期、外观及品质,不合格品立即退回。验收合格后办理入库,更新库存台账。最后,采购部门核对发票与入库单,提交财务部门进行付款结算。整个流程环环相扣,旨在保障食品的安全、可追溯与成本可控。

立即试用

食品采购流程的主要5个步骤
食品采购流程的主要5个步骤

食品采购流程主要包括以下5个关键步骤:1.需求确认与计划制定各部门提交采购需求,采购部门汇总分析,制定详细的采购计划与预算。2.供应商筛选与评估通过市场调研筛选合格供应商,综合评估其资质、价格、质量和服务能力。3.采购执行与订单管理与选定供应商谈判并签订合同,下达采购订单,明确交货期和品质要求。4.收货检验与入库按订单验收货物,严格检查数量和质量,合格品办理入库,不合格品及时处理。5.对账结算与资料归档核对票据无误后办理付款,同时整理归档所有采购文档,完成采购流程闭环。整个流程需注重食品安全管控,建立完善的供应商管理和质量追溯体系,确保采购效率与品质。

立即试用

食品网上采购平台有哪些
食品网上采购平台有哪些

目前国内主流的食品网上采购平台主要有以下几类:1.综合电商平台:京东生鲜:以其高效的冷链物流和品质保证著称,尤其在一二线城市配送速度快。天猫超市/淘宝:品类极其丰富,从地方特产到进口食品应有尽有,适合一站式购齐。2.生鲜垂直电商:盒马:线上线下结合的新零售代表,主打半小时达,海鲜和自有品牌商品是其特色。叮咚买菜、每日优鲜:以前置仓模式为核心,专注于蔬菜、肉禽蛋等日常食材,满足即时性需求。3.本地生活平台:美团买菜、饿了么:整合了附近的超市和菜市场,配送速度极快,非常适合应急采购。此外,山姆、Costco等会员制商店的线上平台也深受欢迎。用户可根据对配送速度、商品品质和品类的不同需求,选择最适合自己的平台进行采购。

立即试用

价值及亮点

只有业财一体化的软件,才能提升企业管理经营效率

帮助您的企业加速成长的云端生鲜ERP管理系统

业财税一体融合

企业的进销存、资金、财务、合同全流程在线管控,提升协同效率,以便管理者随时随地掌控企业经营情况。

财务管理智能化

对接企业的进销存系统,信息共享,一键智能生成财务凭证和账表,将财务人员从基础性工作中释放出来。

经营数据智能决策

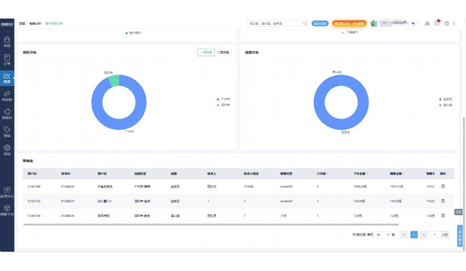
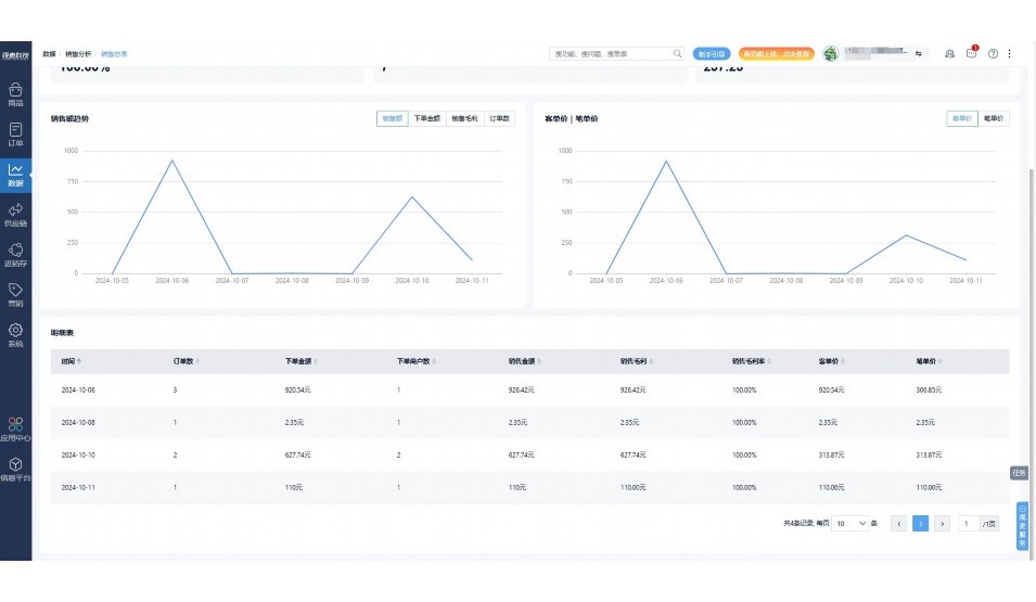
手机端、电脑端随时跟踪经营数据,智能商品\客户分析、实时监控企业异常数据,制定经营策略。

项目合同全过程管控

项目合同成本、费用自动归集,执行进度、回款异常及时预警,利润一目了然,项目全过程精细化管控。

业务单据智能流转到财务, 一套系统多管齐下

随时随地,多端报价开单做生意

聚焦生鲜供应链管理,适配食材行业特性

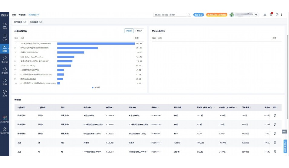
实时可视化经营图表,辅助做经营决策

定制行业解决方案

产品介绍

热门产品推荐

基于大中小食材供应链企业数智化的需求,观麦科技推出了一系列SaaS产品,包括配送系统(生鲜配送系统软件SaaS产品)、央厨系统(中央厨房管理系统软件SaaS产品)、溯源系统(农产品溯源系统软件SaaS产品)等,截至2025年,观麦的服务企业数量已突破16000家。

生鲜配送软件

87600元/年起

订单管理

采购管理

分拣管理

仓储管理

配送管理

数据报表

免费试用

食材溯源系统

87600元/年起

订单管理

采购管理

分拣管理

仓储管理

配送管理

数据报表

免费试用

中央厨房系统

XXX元/年起

订单管理

采购管理

分拣管理

仓储管理

配送管理

数据报表

免费试用

竞品对比

功能对比,好用在于细节!

功能差异点
观麦生鲜ERP
某友商
微信商城

商城自定义装修、每日特价

货到付款、微信支付、余额支付等

支持

不支持

销售提成计算

支持

不支持

销售费用分摊

(运费、装卸费等)

支持

不支持

销售物流跟踪

支持

不支持

优惠促销

(优惠券、单品折扣、满减)

支持

不支持

采购管理

进货开单时

历史单据查询

支持

非常方便

支持

不直观

采购开单时

查看历史进价

支持

不支持

库存管理

拣货装箱

PDA拣货出入库

支持

不支持

多人同时盘点

支持

不支持

实时计算出库成本

支持

部分支持

往来资金

供应商/客户对账单

及微信分享账单

支持

不支持

报表

个性化设置报表查询方案

支持

不支持

经营管理

供应商/客户对账单

及微信分享账单

支持

不支持

个性化设置报表查询方案

支持

不支持

增购功能

微信商城小程序

食材溯源

支持

不支持

PDA预分拣

供应商代分拣

支持

不支持

咨询具体功能对比

场景

角色场景

从管控到赋能,帮公司不同角色应用场景提升效率

老板

支持查看综合销售情况、商品销售情况、客户销售情况、客户商品销售情况、分类销售情况、售后报表等

财务

支持先款后货与先货后款结款模式,客户帐期支持周结、月结

仓管

支持出库、入库、盘点3种作业单据,支持手动输入、扫码输入商品数

分拣

可随时查看分拣商品种类、供应商、入库数量、入库单号、操作员

录单

灵活下单方式,客户自主下单、代客下单,满足不同业务场景

老板

对接企业的进销存系统,信息共享,对账查账更方便,一键智能生成财务凭证和账表,将财务人员从基础性工作中释放出来

财务

对接企业的进销存系统,信息共享,对账查账更方便,一键智能生成财务凭证和账表,将财务人员从基础性工作中释放出来

库管

对接企业的进销存系统,信息共享,对账查账更方便,一键智能生成财务凭证和账表,将财务人员从基础性工作中释放出来

业务员

对接企业的进销存系统,信息共享,对账查账更方便,一键智能生成财务凭证和账表,将财务人员从基础性工作中释放出来

项目经理

对接企业的进销存系统,信息共享,对账查账更方便,一键智能生成财务凭证和账表,将财务人员从基础性工作中释放出来

老板

对接企业的进销存系统,信息共享,对账查账更方便,一键智能生成财务凭证和账表,将财务人员从基础性工作中释放出来

财务

对接企业的进销存系统,信息共享,对账查账更方便,一键智能生成财务凭证和账表,将财务人员从基础性工作中释放出来

库管

对接企业的进销存系统,信息共享,对账查账更方便,一键智能生成财务凭证和账表,将财务人员从基础性工作中释放出来

业务员

对接企业的进销存系统,信息共享,对账查账更方便,一键智能生成财务凭证和账表,将财务人员从基础性工作中释放出来

项目经理

对接企业的进销存系统,信息共享,对账查账更方便,一键智能生成财务凭证和账表,将财务人员从基础性工作中释放出来

老板

对接企业的进销存系统,信息共享,对账查账更方便,一键智能生成财务凭证和账表,将财务人员从基础性工作中释放出来

财务

对接企业的进销存系统,信息共享,对账查账更方便,一键智能生成财务凭证和账表,将财务人员从基础性工作中释放出来

库管

对接企业的进销存系统,信息共享,对账查账更方便,一键智能生成财务凭证和账表,将财务人员从基础性工作中释放出来

业务员

对接企业的进销存系统,信息共享,对账查账更方便,一键智能生成财务凭证和账表,将财务人员从基础性工作中释放出来

项目经理

对接企业的进销存系统,信息共享,对账查账更方便,一键智能生成财务凭证和账表,将财务人员从基础性工作中释放出来

行业场景

适用于【生鲜配送、蔬菜批发、肉类、冻品、水产、食品领域】 多行业需求

一键体验所有功能

申请免费试用

服务背书

全流程陪伴式价值服务

我们秉承用户之友、持续创新、专业奋斗的核心价值观,一切源于为客户创造价值

初次相识

体验产品

1对1定制方案

下单购买

开通应用

专家指导使用

售后服务

客户售前/售后一站式服务内容

观麦科技放心购,365天全年无休,为企业提供一站式服务保障

观麦品质 品牌口碑双保障

观麦科技,中国食材供应链SaaS领导品牌。2022年5月,观麦科技完成由哗啦啦领投的数亿元C轮融资,成为行业唯一获C轮融资企业。

全自动

高性价比,自动更新最新版本

按需订阅,按年付费,最低每天仅需266.84元;产品即买即用,无需安装下载,用户快速实现上云,产品自动更新到最新版本。

7*16小时

7*16小时售后保障,及时解决问题

5*8小时400热线/7*16小时企业微信群/7*15小时人工在线客服,更有专家1对1提供专业指导操作等全方位服务,确保您购买与服务无后顾之忧。

安全 可靠

“银行级”数据安全,上云数据不丢失

服务器部署在安全可靠的云平台,荣获我国唯一针对云服务可信性的权威认证体系。

案例

多种行业解决方案 满足您的业务需求

观麦业财一体化管理软件

广盛餐饮通过使用观麦系统解决了下单效率低、错误率高的问题,在订单采购分拣上做到了降本增效的效果,也促进了业务供应链上下游的高协同,实现了广盛生鲜配送企业数字化管理。

业务难点:

  • 价格体系不同导致整体销货效率低
  • 活动政策触达不及时,分销商粘度低
  • 进口涉及业务多,财务核算不准确
  • 业务财务不同软件管理,不能实时衔接

解决方案:

  • 快速查价格下单,快速销货
  • 线上店铺,分销商直接下单要货
  • 进口费用单清晰记录运费,核算成本
  • 业务财务一体化打通,实时对接财务数据

使用效果:

  • 60% 整体出货速度提升60%
  • 80% 财务核算成本速递提升80%
  • 30% 老客户回购率提升30%

简介

16000+

企业用户信赖

11年

持续专注食材供应链

30+

荣誉证书

13+

专利技术证书

68+

软件版权登记

获取试用资格

限时前100名!免费试用通道

专家提供一对一指导,助力食材配送企业数字化转型

立即提交

免责声明

本文内容通过AI工具智能整合而成,仅供参考,观麦科技不对内容的真实、准确或完整作任何形式的承诺。如有任何问题或意见,您可以通过联系2022@guanmai.cn进行反馈,观麦科技收到您的反馈后将及时答复和处理。

免费试用