生鲜食材配送模式

生鲜食材配送模式

目前,生鲜食材配送主要有三种主流模式:1.传统B2B模式:配送方作为中间商,连接产地/批发市场与餐厅、食堂等企业客户。核心是规模化采购与物流,满足客户对成本与稳定供应的需求。2.前置仓模式:在社区周边建立小型仓库(前置仓),用户线上下单后,商品从最近的前置仓快速配送到家(通常在30-60分钟内)。此模式以快为核心,服务于城市家庭对即时性消费的需求。3.社区团购模式:以社区为单位,由团长组织居民线上拼单,平台统一将商品配送至社区提货点。这种模式通过预售+集单降低了损耗和物流成本,主打高性价比。未来,融合多种模式优势、提升供应链效率与全程冷链覆盖率,将是行业发展的关键。

立即试用

生鲜食材配送服务方案

生鲜食材配送服务方案

好的,这是一份约200字的生鲜食材配送服务方案:生鲜食材配送服务方案为保障食材新鲜与配送效率,本方案核心如下:1.产地直采与品控:与优质基地合作,每日凌晨直采,经严格质检、分级与包装,确保源头品质。2.智能仓储与冷链:采用专业冷库分区存储,全程冷链运输,利用智能温控系统,锁住食材鲜度与营养。3.高效物流配送:规划最优路线,配备GPS定位,承诺定时达服务。提供配送前通知,确保收货及时。4.个性化服务:支持定制套餐与自由搭配,满足家庭、企业等不同客户需求,并提供专业的膳食建议。通过标准化流程与数字化管理,我们致力于为客户提供安全、便捷、高品质的生鲜配送体验。

立即试用

生鲜配送系统怎么做

生鲜配送系统怎么做

生鲜配送系统开发需围绕高效、安全、便捷展开。核心模块包括:1.用户端:支持APP/小程序下单、实时追踪、在线支付与售后反馈。2.管理后台:智能派单、库存管理、数据报表与骑手调度,优化配送路径。3.仓储分拣:采用条码/RFID技术,实现快速拣货与品控,支持多温区存储。4.配送体系:集成定位系统,规划最优路线,支持冷链运输与时效保障。技术关键:云端部署保障系统稳定,大数据分析预测订单与库存,严格温控与质检流程确保生鲜品质。通过全流程数字化,提升运营效率与用户体验。

立即试用

生鲜配送信息系统

生鲜配送信息系统

生鲜配送信息系统是基于现代信息技术的智能化管理平台,旨在优化生鲜产品的采购、仓储、分拣、配送及客户服务全流程。系统通过订单管理模块实时处理用户需求,利用智能路径规划提升配送效率,并结合温控监控确保产品新鲜度。库存管理功能可动态追踪库存状态,减少损耗;数据分析工具则帮助预测销售趋势,辅助采购决策。同时,系统支持移动端应用与在线支付,为用户提供便捷的下单与跟踪服务。该系统的应用有助于降低运营成本、提高客户满意度,推动生鲜配送行业向数字化、精细化方向发展。

立即试用

生鲜食品配送
生鲜食品配送

好的,这是一份关于生鲜食品配送的200字介绍:生鲜食品配送服务,是现代快节奏生活的贴心伴侣。它通过高效的冷链物流,将农场、渔港最新鲜的蔬果、肉类、水产直接送到您家。您只需在手机APP或小程序上轻轻一点,即可浏览琳琅满目的商品,享受足不出户的购物便利。专业的配送服务不仅节省了您前往菜市场或超市的时间与精力,更保证了食材从源头到餐桌的新鲜与安全。严格的品质筛选和快速的配送链条,确保了您收到的每一份食材都处于最佳状态。这不仅是生活方式的升级,更是对家人健康饮食的用心守护,让日常烹饪变得更加轻松、愉悦。

立即试用

生鲜配送管理系统
生鲜配送管理系统

好的,这是一份关于生鲜配送管理系统的200字介绍:生鲜配送管理系统是一款专为生鲜电商、社区团购及餐饮供应链设计的数字化解决方案。系统核心功能涵盖供应商管理、智能分拣、动态路线规划、全程温控物流与实时订单追踪。通过集成大数据分析,它能精准预测市场需求,优化采购与库存,有效降低损耗。系统支持多渠道订单一键处理、智能派单与骑手调度,大幅提升配送效率与准确性。同时,为消费者提供透明的物流信息,增强购物体验。该系统实现了从产地到餐桌的全流程精细化、自动化管理,是生鲜企业降本增效、提升核心竞争力的关键工具。

立即试用

生鲜食品配送流程图
生鲜食品配送流程图

好的,这是一份生鲜食品配送流程图及其200字说明:生鲜食品配送流程图流程说明:生鲜食品配送始于采购与收货,对食材进行严格质检。合格品送入冷藏/冷冻库分区储存。接到订单后,进行分拣、加工与包装,并放入对应温区暂存。随后进入排程环节,系统根据路线、地址优化派车计划。装车时遵循后送先装原则,并确保冷链不断。运输途中通过GPS和温控系统实时监控,保障食材鲜度与安全。抵达目的地后,快速、规范地完成交付,并由客户签收确认。最终收集反馈,用于持续优化整个流程,实现高效、高质的配送服务。

立即试用

生鲜配送平台解决方案
生鲜配送平台解决方案

好的,这是一份约200字的生鲜配送平台解决方案:生鲜配送平台解决方案本方案旨在构建一个高效、智能的生鲜配送平台。通过整合上游优质农产品基地与合作社,确保货源新鲜、可追溯。平台采用前置仓+即时配送模式,在城市社区周边建立分布式仓储节点,利用大数据分析预测用户需求,实现智能补货与库存优化。用户通过手机APP一键下单,系统自动匹配最近前置仓,并由专业的骑手团队在30-60分钟内完成配送。全程冷链物流与温控技术,保障生鲜品质。同时,引入会员制与精准营销,提升用户粘性与复购率。最终打造一个从田间到餐桌的数字化生鲜供应链,为消费者提供便捷、安全、高品质的生鲜购物体验。

立即试用

生鲜食品配送公司配送流程
生鲜食品配送公司配送流程

生鲜食品配送公司的配送流程主要包括:订单接收、分拣包装、冷链运输和末端配送。首先,系统接收客户订单后,仓库人员根据订单信息进行生鲜产品的分拣、质检和保鲜包装,并放入对应温区的冷链环境中。随后,冷藏车根据配送路线将货物运送至各区域中转站或前置仓。最后,配送员使用保温设备进行最后一公里配送,确保生鲜产品在约定时间内送达客户手中,全程通过温度监控系统保障品质。该流程注重时效与保鲜,有效减少损耗。

立即试用

生鲜食品配送模式
生鲜食品配送模式

目前,生鲜食品配送主要形成了三种主流模式:1.传统B2B模式:配送中心从基地或供应商处采购,再配送到超市、餐饮等商户。其核心在于高效的供应链管理和规模化的仓储物流,以降低成本。2.B2C电商模式:通过前置仓(如叮咚买菜)、店仓一体(如盒马)等模式,直接服务个人消费者。该模式注重极速送达(30分钟-1小时)和用户体验,依赖精准的需求预测和密集的末端配送网络。3.社区团购模式:以预售+自提为核心,团长在社群内收集订单,平台统一配送至社区提货点。这种模式显著降低了最后一公里的配送成本,但依赖于团长的运营能力和社群的活跃度。未来,融合多种模式优势、通过技术优化供应链效率与损耗控制,是行业发展的关键方向。

立即试用

价值及亮点

只有业财一体化的软件,才能提升企业管理经营效率

帮助您的企业加速成长的云端生鲜ERP管理系统

业财税一体融合

企业的进销存、资金、财务、合同全流程在线管控,提升协同效率,以便管理者随时随地掌控企业经营情况。

财务管理智能化

对接企业的进销存系统,信息共享,一键智能生成财务凭证和账表,将财务人员从基础性工作中释放出来。

经营数据智能决策

手机端、电脑端随时跟踪经营数据,智能商品\客户分析、实时监控企业异常数据,制定经营策略。

项目合同全过程管控

项目合同成本、费用自动归集,执行进度、回款异常及时预警,利润一目了然,项目全过程精细化管控。

业务单据智能流转到财务, 一套系统多管齐下

随时随地,多端报价开单做生意

聚焦生鲜供应链管理,适配食材行业特性

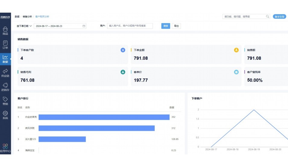
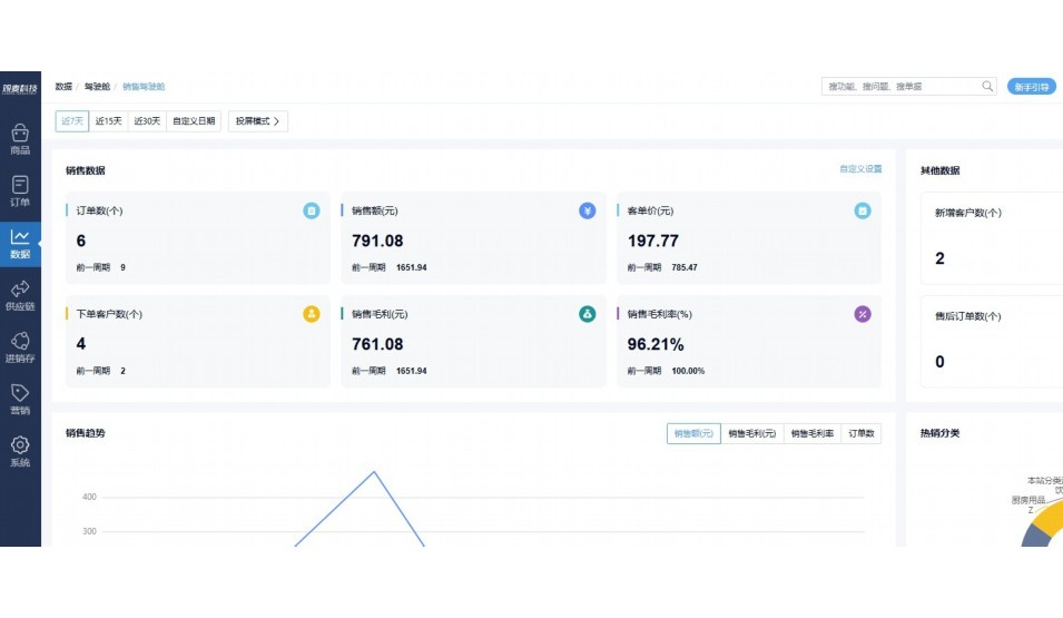
实时可视化经营图表,辅助做经营决策

定制行业解决方案

产品介绍

热门产品推荐

基于大中小食材供应链企业数智化的需求,观麦科技推出了一系列SaaS产品,包括配送系统(生鲜配送系统软件SaaS产品)、央厨系统(中央厨房管理系统软件SaaS产品)、溯源系统(农产品溯源系统软件SaaS产品)等,截至2025年,观麦的服务企业数量已突破15000家。

生鲜配送软件

87600元/年起

订单管理

采购管理

分拣管理

仓储管理

配送管理

数据报表

免费试用

食材溯源系统

87600元/年起

订单管理

采购管理

分拣管理

仓储管理

配送管理

数据报表

免费试用

中央厨房系统

XXX元/年起

订单管理

采购管理

分拣管理

仓储管理

配送管理

数据报表

免费试用

竞品对比

功能对比,好用在于细节!

功能差异点
观麦生鲜ERP
某友商
微信商城

商城自定义装修、每日特价

货到付款、微信支付、余额支付等

支持

不支持

销售提成计算

支持

不支持

销售费用分摊

(运费、装卸费等)

支持

不支持

销售物流跟踪

支持

不支持

优惠促销

(优惠券、单品折扣、满减)

支持

不支持

采购管理

进货开单时

历史单据查询

支持

非常方便

支持

不直观

采购开单时

查看历史进价

支持

不支持

库存管理

拣货装箱

PDA拣货出入库

支持

不支持

多人同时盘点

支持

不支持

实时计算出库成本

支持

部分支持

往来资金

供应商/客户对账单

及微信分享账单

支持

不支持

报表

个性化设置报表查询方案

支持

不支持

经营管理

供应商/客户对账单

及微信分享账单

支持

不支持

个性化设置报表查询方案

支持

不支持

增购功能

微信商城小程序

食材溯源

支持

不支持

PDA预分拣

供应商代分拣

支持

不支持

咨询具体功能对比

场景

角色场景

从管控到赋能,帮公司不同角色应用场景提升效率

老板

支持查看综合销售情况、商品销售情况、客户销售情况、客户商品销售情况、分类销售情况、售后报表等

财务

支持先款后货与先货后款结款模式,客户帐期支持周结、月结

仓管

支持出库、入库、盘点3种作业单据,支持手动输入、扫码输入商品数

分拣

可随时查看分拣商品种类、供应商、入库数量、入库单号、操作员

录单

灵活下单方式,客户自主下单、代客下单,满足不同业务场景

老板

对接企业的进销存系统,信息共享,对账查账更方便,一键智能生成财务凭证和账表,将财务人员从基础性工作中释放出来

财务

对接企业的进销存系统,信息共享,对账查账更方便,一键智能生成财务凭证和账表,将财务人员从基础性工作中释放出来

库管

对接企业的进销存系统,信息共享,对账查账更方便,一键智能生成财务凭证和账表,将财务人员从基础性工作中释放出来

业务员

对接企业的进销存系统,信息共享,对账查账更方便,一键智能生成财务凭证和账表,将财务人员从基础性工作中释放出来

项目经理

对接企业的进销存系统,信息共享,对账查账更方便,一键智能生成财务凭证和账表,将财务人员从基础性工作中释放出来

老板

对接企业的进销存系统,信息共享,对账查账更方便,一键智能生成财务凭证和账表,将财务人员从基础性工作中释放出来

财务

对接企业的进销存系统,信息共享,对账查账更方便,一键智能生成财务凭证和账表,将财务人员从基础性工作中释放出来

库管

对接企业的进销存系统,信息共享,对账查账更方便,一键智能生成财务凭证和账表,将财务人员从基础性工作中释放出来

业务员

对接企业的进销存系统,信息共享,对账查账更方便,一键智能生成财务凭证和账表,将财务人员从基础性工作中释放出来

项目经理

对接企业的进销存系统,信息共享,对账查账更方便,一键智能生成财务凭证和账表,将财务人员从基础性工作中释放出来

老板

对接企业的进销存系统,信息共享,对账查账更方便,一键智能生成财务凭证和账表,将财务人员从基础性工作中释放出来

财务

对接企业的进销存系统,信息共享,对账查账更方便,一键智能生成财务凭证和账表,将财务人员从基础性工作中释放出来

库管

对接企业的进销存系统,信息共享,对账查账更方便,一键智能生成财务凭证和账表,将财务人员从基础性工作中释放出来

业务员

对接企业的进销存系统,信息共享,对账查账更方便,一键智能生成财务凭证和账表,将财务人员从基础性工作中释放出来

项目经理

对接企业的进销存系统,信息共享,对账查账更方便,一键智能生成财务凭证和账表,将财务人员从基础性工作中释放出来

行业场景

适用于【生鲜配送、蔬菜批发、肉类、冻品、水产、食品领域】 多行业需求

一键体验所有功能

申请免费试用

服务背书

全流程陪伴式价值服务

我们秉承用户之友、持续创新、专业奋斗的核心价值观,一切源于为客户创造价值

初次相识

体验产品

1对1定制方案

下单购买

开通应用

专家指导使用

售后服务

客户售前/售后一站式服务内容

观麦科技放心购,365天全年无休,为企业提供一站式服务保障

观麦品质 品牌口碑双保障

观麦科技,中国食材供应链SaaS领导品牌。2022年5月,观麦科技完成由哗啦啦领投的数亿元C轮融资,成为行业唯一获C轮融资企业。

全自动

高性价比,自动更新最新版本

按需订阅,按年付费,最低每天仅需266.84元;产品即买即用,无需安装下载,用户快速实现上云,产品自动更新到最新版本。

7*16小时

7*16小时售后保障,及时解决问题

5*8小时400热线/7*16小时企业微信群/7*15小时人工在线客服,更有专家1对1提供专业指导操作等全方位服务,确保您购买与服务无后顾之忧。

安全 可靠

“银行级”数据安全,上云数据不丢失

服务器部署在安全可靠的云平台,荣获我国唯一针对云服务可信性的权威认证体系。

案例

多种行业解决方案 满足您的业务需求

观麦业财一体化管理软件

广盛餐饮通过使用观麦系统解决了下单效率低、错误率高的问题,在订单采购分拣上做到了降本增效的效果,也促进了业务供应链上下游的高协同,实现了广盛生鲜配送企业数字化管理。

业务难点:

  • 价格体系不同导致整体销货效率低
  • 活动政策触达不及时,分销商粘度低
  • 进口涉及业务多,财务核算不准确
  • 业务财务不同软件管理,不能实时衔接

解决方案:

  • 快速查价格下单,快速销货
  • 线上店铺,分销商直接下单要货
  • 进口费用单清晰记录运费,核算成本
  • 业务财务一体化打通,实时对接财务数据

使用效果:

  • 60% 整体出货速度提升60%
  • 80% 财务核算成本速递提升80%
  • 30% 老客户回购率提升30%

简介

15000+

企业用户信赖

11年

持续专注食材供应链

30+

荣誉证书

13+

专利技术证书

68+

软件版权登记

获取试用资格

限时前100名!免费试用通道

专家提供一对一指导,助力食材配送企业数字化转型

立即提交

免责声明

本文内容通过AI工具智能整合而成,仅供参考,观麦科技不对内容的真实、准确或完整作任何形式的承诺。如有任何问题或意见,您可以通过联系2022@guanmai.cn进行反馈,观麦科技收到您的反馈后将及时答复和处理。

免费试用