学校食堂配送流程

学校食堂配送流程

学校食堂配送流程主要包括以下几个步骤:首先,根据学校的需求和菜单,准备所需的食材和餐品。然后,进行食材的采购和验收,确保质量安全。接着,在厨房进行食品加工和烹饪,确保食品新鲜美味。完成后,将餐品分装并标记日期与品类,随后进行包装。最后,安排专业的配送人员,按时将餐品送达学校食堂,确保在用餐时间内完成配送。整个流程需严格遵循卫生与安全标准。

立即试用

校园食堂配送

校园食堂配送

校园食堂配送服务为广大学生提供了便捷的用餐选择。通过线上点餐系统,学生可以轻松浏览菜单,选择自己喜欢的菜品,并选择送餐时间和地点。配送人员会及时将热腾腾的饭菜送到宿舍或教室,节省了学生的排队时间,也保证了食品的新鲜与卫生。此外,校园食堂还定期推出优惠活动,鼓励学生健康饮食,提升生活质量。这样的服务不仅方便了学生,也优化了校园饮食环境。

立即试用

学校食堂食品配送制度

学校食堂食品配送制度

学校食堂食品配送制度旨在确保食品安全与营养均衡。通过集中采购优质食材,建立供应商评估机制,定期抽检食品质量。同时,制定配送标准,确保食物的新鲜度和安全性。学校定期组织健康知识讲座,提高学生的饮食意识。此外,建立反馈机制,鼓励师生对餐饮服务提出意见和建议,以不断提升食品配送的质量与效率,保障学生的饮食健康。

立即试用

学校食堂食材配送

学校食堂食材配送

学校食堂食材配送是一项重要的工作,确保学生每天能够享用新鲜、健康的餐食。配送过程包括对各类食材的采购、储存和运输,严格把控食品安全和品质。配送团队需提前制定计划,根据食堂需求合理安排配送时间和数量。同时,定期与供应商沟通,确保食材的新鲜度和供应的稳定性。此外,建立有效的反馈机制,及时处理师生的意见和建议,提高服务质量,保障学生的用餐体验。

立即试用

学校食堂配送服务方案
学校食堂配送服务方案

学校食堂配送服务方案旨在提升学生就餐便利性和满意度。设立专门配送团队,利用APP和微信小程序实现在线点餐,支持多种支付方式。每日提供新鲜、健康的菜单选择,确保按时送达。配送区域覆盖全校,尤其关注偏远宿舍。定期收集学生反馈,动态调整菜品,确保满足不同口味需求。同时,通过环保包装降低对环境的影响,推动可持续发展。此方案旨在营造良好的校园饮食环境,提升学生的整体生活质量。

立即试用

学校食堂配送中心
学校食堂配送中心

学校食堂配送中心负责为校园内所有食堂提供新鲜、营养丰富的食材和成品餐。中心配备现代化的物流设备,确保食材在最佳状态下及时配送。我们注重食材的来源与品质,与当地农户和供应商建立长期合作关系。为确保安全卫生,中心严格遵循食品安全标准,定期进行检验。同时,鼓励学生参与菜单设计,提升饮食体验。通过高效的管理与服务,努力为师生提供健康、美味的饮食选择。

立即试用

学校食堂配送需要的资质与规模
学校食堂配送需要的资质与规模

学校食堂配送需具备相应的资质与规模。首先,供应商需持有食品经营许可证和卫生许可证,确保食品安全。其次,配送团队应有一定规模,具备专业的配送车辆和冷链设施,以保证食品的新鲜与卫生。此外,需有完善的管理体系,确保配送过程中的食品追溯和质量控制。最后,必须符合学校的具体需求,提供多样化的餐品选择,以满足学生的营养与口味需求。

立即试用

学校食堂食材怎样配送
学校食堂食材怎样配送

学校食堂食材配送一般需要遵循一定的流程。首先,学校根据教学计划和学生需求制定采购清单。然后,与专业的配送公司合作,确保食材新鲜、安全。配送前,需进行严格的质量检查,以确保符合食品安全标准。最后,食材在规定时间内送达学校,食堂负责进行验收和存储,以确保食材的及时使用与合理搭配。此外,整个配送过程中还需确保记录准确,以便后续的管理与追溯。

立即试用

给学校食堂配送要求
给学校食堂配送要求

尊敬的食堂工作人员:请按照以下要求进行配送:每天中午11点前将新鲜蔬菜、肉类和米饭配送到食堂,保证食材的新鲜度和卫生。每种食材需附上有效的检验合格证明。此外,配送员需佩戴口罩和手套,以确保食品安全。如遇特殊情况,请及时与食堂联系,保持沟通顺畅。谢谢合作!此致,[您的姓名][日期]

立即试用

学校食堂送餐制度
学校食堂送餐制度

学校食堂送餐制度旨在为师生提供便捷、安全的就餐服务。通过统一配送,每天按时将新鲜食材制作的饭菜送到指定地点,确保每位师生都能享受到营养丰富的餐食。订单可以通过校园平台提前预约,避免排队和等候。同时,食堂定期征集意见,持续改进菜品和服务质量,以满足师生的口味需求和饮食健康。同时,强调餐后垃圾分类,培养师生的环保意识。

立即试用

价值及亮点

只有业财一体化的软件,才能提升企业管理经营效率

帮助您的企业加速成长的云端生鲜ERP管理系统

业财税一体融合

企业的进销存、资金、财务、合同全流程在线管控,提升协同效率,以便管理者随时随地掌控企业经营情况。

财务管理智能化

对接企业的进销存系统,信息共享,一键智能生成财务凭证和账表,将财务人员从基础性工作中释放出来。

经营数据智能决策

手机端、电脑端随时跟踪经营数据,智能商品\客户分析、实时监控企业异常数据,制定经营策略。

项目合同全过程管控

项目合同成本、费用自动归集,执行进度、回款异常及时预警,利润一目了然,项目全过程精细化管控。

业务单据智能流转到财务, 一套系统多管齐下

随时随地,多端报价开单做生意

聚焦生鲜供应链管理,适配食材行业特性

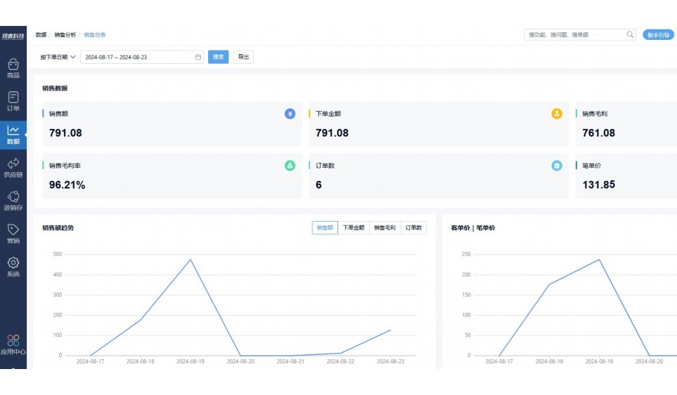
实时可视化经营图表,辅助做经营决策

定制行业解决方案

产品介绍

热门产品推荐

基于大中小食材供应链企业数智化的需求,观麦科技推出了一系列SaaS产品,包括配送系统(生鲜配送系统软件SaaS产品)、央厨系统(中央厨房管理系统软件SaaS产品)、溯源系统(农产品溯源系统软件SaaS产品)等,截至2025年,观麦的服务企业数量已突破15000家。

生鲜配送软件

87600元/年起

订单管理

采购管理

分拣管理

仓储管理

配送管理

数据报表

免费试用

食材溯源系统

87600元/年起

订单管理

采购管理

分拣管理

仓储管理

配送管理

数据报表

免费试用

中央厨房系统

XXX元/年起

订单管理

采购管理

分拣管理

仓储管理

配送管理

数据报表

免费试用

竞品对比

功能对比,好用在于细节!

功能差异点
观麦生鲜ERP
某友商
微信商城

商城自定义装修、每日特价

货到付款、微信支付、余额支付等

支持

不支持

销售提成计算

支持

不支持

销售费用分摊

(运费、装卸费等)

支持

不支持

销售物流跟踪

支持

不支持

优惠促销

(优惠券、单品折扣、满减)

支持

不支持

采购管理

进货开单时

历史单据查询

支持

非常方便

支持

不直观

采购开单时

查看历史进价

支持

不支持

库存管理

拣货装箱

PDA拣货出入库

支持

不支持

多人同时盘点

支持

不支持

实时计算出库成本

支持

部分支持

往来资金

供应商/客户对账单

及微信分享账单

支持

不支持

报表

个性化设置报表查询方案

支持

不支持

经营管理

供应商/客户对账单

及微信分享账单

支持

不支持

个性化设置报表查询方案

支持

不支持

增购功能

微信商城小程序

食材溯源

支持

不支持

PDA预分拣

供应商代分拣

支持

不支持

咨询具体功能对比

场景

角色场景

从管控到赋能,帮公司不同角色应用场景提升效率

老板

支持查看综合销售情况、商品销售情况、客户销售情况、客户商品销售情况、分类销售情况、售后报表等

财务

支持先款后货与先货后款结款模式,客户帐期支持周结、月结

仓管

支持出库、入库、盘点3种作业单据,支持手动输入、扫码输入商品数

分拣

可随时查看分拣商品种类、供应商、入库数量、入库单号、操作员

录单

灵活下单方式,客户自主下单、代客下单,满足不同业务场景

老板

对接企业的进销存系统,信息共享,对账查账更方便,一键智能生成财务凭证和账表,将财务人员从基础性工作中释放出来

财务

对接企业的进销存系统,信息共享,对账查账更方便,一键智能生成财务凭证和账表,将财务人员从基础性工作中释放出来

库管

对接企业的进销存系统,信息共享,对账查账更方便,一键智能生成财务凭证和账表,将财务人员从基础性工作中释放出来

业务员

对接企业的进销存系统,信息共享,对账查账更方便,一键智能生成财务凭证和账表,将财务人员从基础性工作中释放出来

项目经理

对接企业的进销存系统,信息共享,对账查账更方便,一键智能生成财务凭证和账表,将财务人员从基础性工作中释放出来

老板

对接企业的进销存系统,信息共享,对账查账更方便,一键智能生成财务凭证和账表,将财务人员从基础性工作中释放出来

财务

对接企业的进销存系统,信息共享,对账查账更方便,一键智能生成财务凭证和账表,将财务人员从基础性工作中释放出来

库管

对接企业的进销存系统,信息共享,对账查账更方便,一键智能生成财务凭证和账表,将财务人员从基础性工作中释放出来

业务员

对接企业的进销存系统,信息共享,对账查账更方便,一键智能生成财务凭证和账表,将财务人员从基础性工作中释放出来

项目经理

对接企业的进销存系统,信息共享,对账查账更方便,一键智能生成财务凭证和账表,将财务人员从基础性工作中释放出来

老板

对接企业的进销存系统,信息共享,对账查账更方便,一键智能生成财务凭证和账表,将财务人员从基础性工作中释放出来

财务

对接企业的进销存系统,信息共享,对账查账更方便,一键智能生成财务凭证和账表,将财务人员从基础性工作中释放出来

库管

对接企业的进销存系统,信息共享,对账查账更方便,一键智能生成财务凭证和账表,将财务人员从基础性工作中释放出来

业务员

对接企业的进销存系统,信息共享,对账查账更方便,一键智能生成财务凭证和账表,将财务人员从基础性工作中释放出来

项目经理

对接企业的进销存系统,信息共享,对账查账更方便,一键智能生成财务凭证和账表,将财务人员从基础性工作中释放出来

行业场景

适用于【生鲜配送、蔬菜批发、肉类、冻品、水产、食品领域】 多行业需求

一键体验所有功能

申请免费试用

服务背书

全流程陪伴式价值服务

我们秉承用户之友、持续创新、专业奋斗的核心价值观,一切源于为客户创造价值

初次相识

体验产品

1对1定制方案

下单购买

开通应用

专家指导使用

售后服务

客户售前/售后一站式服务内容

观麦科技放心购,365天全年无休,为企业提供一站式服务保障

观麦品质 品牌口碑双保障

观麦科技,中国食材供应链SaaS领导品牌。2022年5月,观麦科技完成由哗啦啦领投的数亿元C轮融资,成为行业唯一获C轮融资企业。

全自动

高性价比,自动更新最新版本

按需订阅,按年付费,最低每天仅需266.84元;产品即买即用,无需安装下载,用户快速实现上云,产品自动更新到最新版本。

7*16小时

7*16小时售后保障,及时解决问题

5*8小时400热线/7*16小时企业微信群/7*15小时人工在线客服,更有专家1对1提供专业指导操作等全方位服务,确保您购买与服务无后顾之忧。

安全 可靠

“银行级”数据安全,上云数据不丢失

服务器部署在安全可靠的云平台,荣获我国唯一针对云服务可信性的权威认证体系。

案例

多种行业解决方案 满足您的业务需求

观麦业财一体化管理软件

广盛餐饮通过使用观麦系统解决了下单效率低、错误率高的问题,在订单采购分拣上做到了降本增效的效果,也促进了业务供应链上下游的高协同,实现了广盛生鲜配送企业数字化管理。

业务难点:

  • 价格体系不同导致整体销货效率低
  • 活动政策触达不及时,分销商粘度低
  • 进口涉及业务多,财务核算不准确
  • 业务财务不同软件管理,不能实时衔接

解决方案:

  • 快速查价格下单,快速销货
  • 线上店铺,分销商直接下单要货
  • 进口费用单清晰记录运费,核算成本
  • 业务财务一体化打通,实时对接财务数据

使用效果:

  • 60% 整体出货速度提升60%
  • 80% 财务核算成本速递提升80%
  • 30% 老客户回购率提升30%

简介

15000+

企业用户信赖

11年

持续专注食材供应链

30+

荣誉证书

13+

专利技术证书

68+

软件版权登记

获取试用资格

限时前100名!免费试用通道

专家提供一对一指导,助力食材配送企业数字化转型

立即提交

免责声明

本文内容通过AI工具智能整合而成,仅供参考,观麦科技不对内容的真实、准确或完整作任何形式的承诺。如有任何问题或意见,您可以通过联系2022@guanmai.cn进行反馈,观麦科技收到您的反馈后将及时答复和处理。

免费试用