学校食堂用品采购平台

学校食堂用品采购平台

学校食堂用品采购平台致力于为各类学校提供一站式采购服务。平台汇聚多种优质供应商,涵盖食品原料、餐具、清洁用品等,确保产品安全、健康、环保。用户可通过在线下单、分类搜索,方便快捷地找到所需物品。同时,平台提供实时库存信息和筛选建议,帮助学校合理控制采购成本并提高效率。我们承诺以诚信服务和高效配送,为学校食堂提供可靠的后勤保障。

立即试用

学校食堂产品

学校食堂产品

学校食堂的产品种类丰富,能够满足不同学生的需求。每天提供新鲜的主食、配菜和汤品,确保营养均衡。热门如炒饭、面条和各种精选时蔬,均采用新鲜食材,讲究口味与健康。食堂还定期推出特色菜品,如地方小吃和节令美食,让学生在享用美味的同时,也能体验多样的饮食文化。此外,食堂环境干净整洁,提供舒适的就餐体验,是学生交流、放松和享受美食的好去处。

立即试用

学校食堂食材供应商选择方案

学校食堂食材供应商选择方案

选择学校食堂食材供应商时,应考虑以下几个方面:首先,确保供应商具备合法资质与良好信誉,能够提供新鲜、安全的食材。其次,评估其供应能力与交货周期,确保及时配送。再次,比较价格与质量,选择性价比高的供应商。此外,建议选择能够提供多样化食材的供应商,以满足不同饮食需求。最后,建立长期合作关系,定期评估供应商的表现,确保持续的服务质量与稳定的供应链。

立即试用

学校食堂库存盘点表

学校食堂库存盘点表

学校食堂库存盘点表是用于记录和管理食堂食品及物资库存的重要工具。它包括食品名称、规格、单位、库存数量、进货日期、保质期等信息。定期盘点可以帮助食堂了解库存情况,防止食材过期、缺货或浪费,同时也有助于合理规划采购和预算。通过详细记录,食堂管理人员可以及时调整菜单,以确保为学生提供新鲜、健康的餐饮服务。建立有效的库存管理系统是提升食堂运营效率的关键。

立即试用

学校食堂库房管理制度和要求
学校食堂库房管理制度和要求

学校食堂库房管理制度主要包括以下几点要求:1.库房应保持干燥、通风,定期检查温湿度,确保食品安全。2.食材进出库需进行登记,实行分类存放,标明进货日期和保质期。3.定期进行库存清查,及时处理过期或变质食品。4.物品摆放整齐,防止交叉污染,并保持库房清洁。5.严格遵循食品安全法规,定期培训库房管理人员,增强食品安全意识。以上措施确保食堂运营安全、卫生。

立即试用

学校食堂供货
学校食堂供货

学校食堂作为学生日常饮食的重要场所,提供的餐饮食品应注重营养与健康。供货商需确保食材的新鲜与安全,定期检查食品质量,确保符合卫生标准。同时,制定多样化的菜单,满足不同口味和饮食需求,鼓励学生形成良好的饮食习惯。此外,合理的价格和便捷的供应机制也是关键,以提升学生的就餐体验和满意度。学校与供货方应保持良好沟通,定期评估和调整供餐方案,确保餐饮服务的持续优化。

立即试用

学校食堂库房图片
学校食堂库房图片

学校食堂的库房是一个整洁、有序的空间,墙壁刷成淡色,明亮的灯光照亮了整个房间。货架上整齐地摆放着各种食材,包括新鲜蔬菜、米面、调料等。每个货架上都有清晰的标签,标明食材的名称和有效日期,确保食材的新鲜和安全。库房角落里还摆放着厨房用具,时刻准备为学生们提供营养均衡的餐食。这样的管理不仅提高了食堂的效率,也为学生的健康饮食提供了保障。

立即试用

学校食堂库房
学校食堂库房

学校食堂库房是一个储存各种食品和原材料的地方,通常分为干货区、冷藏区和冷冻区。干货区存放大米、面粉、食用油等常用调料和粮食,冷藏区则保存新鲜蔬菜、肉类和dairy产品。库房管理严格,确保食材的新鲜与安全,定期检查食材的存放期限。食堂工作人员需定期清理库房,保持卫生。同时,库存情况也会影响食堂的菜单设计,合理的库存管理能有效避免食物浪费,为师生提供营养均衡的饮食。

立即试用

学校食堂食材入库出库登记表
学校食堂食材入库出库登记表

学校食堂食材入库出库登记表是用于记录食材进出库的重要文档。表中应包括食材名称、规格、数量、入库日期、出库日期、供货单位和负责人等信息。通过准确登记,可以有效管理食材的库存,确保食堂运营的顺畅,避免浪费和缺货现象。同时,定期对登记表进行审核,可以提升食堂的食品安全管理水平,并确保符合相关卫生标准。此表对于提升食堂管理的规范性和透明度具有重要意义。

立即试用

学校食堂仓库图片
学校食堂仓库图片

学校食堂的仓库通常整洁有序,货架上摆满了各类食品和调料。米、面、油等主食料整齐堆放,便于工作人员快速取用。墙壁上常挂有食材储存指南和保质期标识,以确保食品安全。仓库一角可能还设有冷藏设备,存放新鲜蔬菜和肉类,保持其新鲜度。整体环境需保持通风良好,地面干净,以防潮湿和虫害,为学校的餐饮服务提供保障。

立即试用

价值及亮点

只有业财一体化的软件,才能提升企业管理经营效率

帮助您的企业加速成长的云端生鲜ERP管理系统

业财税一体融合

企业的进销存、资金、财务、合同全流程在线管控,提升协同效率,以便管理者随时随地掌控企业经营情况。

财务管理智能化

对接企业的进销存系统,信息共享,一键智能生成财务凭证和账表,将财务人员从基础性工作中释放出来。

经营数据智能决策

手机端、电脑端随时跟踪经营数据,智能商品\客户分析、实时监控企业异常数据,制定经营策略。

项目合同全过程管控

项目合同成本、费用自动归集,执行进度、回款异常及时预警,利润一目了然,项目全过程精细化管控。

业务单据智能流转到财务, 一套系统多管齐下

随时随地,多端报价开单做生意

聚焦生鲜供应链管理,适配食材行业特性

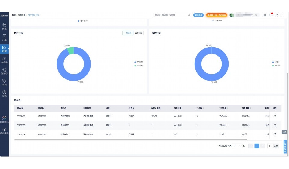
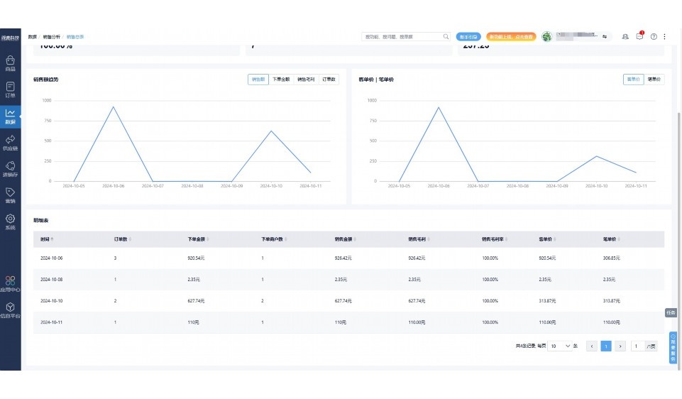
实时可视化经营图表,辅助做经营决策

定制行业解决方案

产品介绍

热门产品推荐

基于大中小食材供应链企业数智化的需求,观麦科技推出了一系列SaaS产品,包括配送系统(生鲜配送系统软件SaaS产品)、央厨系统(中央厨房管理系统软件SaaS产品)、溯源系统(农产品溯源系统软件SaaS产品)等,截至2025年,观麦的服务企业数量已突破15000家。

生鲜配送软件

87600元/年起

订单管理

采购管理

分拣管理

仓储管理

配送管理

数据报表

免费试用

食材溯源系统

87600元/年起

订单管理

采购管理

分拣管理

仓储管理

配送管理

数据报表

免费试用

中央厨房系统

XXX元/年起

订单管理

采购管理

分拣管理

仓储管理

配送管理

数据报表

免费试用

竞品对比

功能对比,好用在于细节!

功能差异点
观麦生鲜ERP
某友商
微信商城

商城自定义装修、每日特价

货到付款、微信支付、余额支付等

支持

不支持

销售提成计算

支持

不支持

销售费用分摊

(运费、装卸费等)

支持

不支持

销售物流跟踪

支持

不支持

优惠促销

(优惠券、单品折扣、满减)

支持

不支持

采购管理

进货开单时

历史单据查询

支持

非常方便

支持

不直观

采购开单时

查看历史进价

支持

不支持

库存管理

拣货装箱

PDA拣货出入库

支持

不支持

多人同时盘点

支持

不支持

实时计算出库成本

支持

部分支持

往来资金

供应商/客户对账单

及微信分享账单

支持

不支持

报表

个性化设置报表查询方案

支持

不支持

经营管理

供应商/客户对账单

及微信分享账单

支持

不支持

个性化设置报表查询方案

支持

不支持

增购功能

微信商城小程序

食材溯源

支持

不支持

PDA预分拣

供应商代分拣

支持

不支持

咨询具体功能对比

场景

角色场景

从管控到赋能,帮公司不同角色应用场景提升效率

老板

支持查看综合销售情况、商品销售情况、客户销售情况、客户商品销售情况、分类销售情况、售后报表等

财务

支持先款后货与先货后款结款模式,客户帐期支持周结、月结

仓管

支持出库、入库、盘点3种作业单据,支持手动输入、扫码输入商品数

分拣

可随时查看分拣商品种类、供应商、入库数量、入库单号、操作员

录单

灵活下单方式,客户自主下单、代客下单,满足不同业务场景

老板

对接企业的进销存系统,信息共享,对账查账更方便,一键智能生成财务凭证和账表,将财务人员从基础性工作中释放出来

财务

对接企业的进销存系统,信息共享,对账查账更方便,一键智能生成财务凭证和账表,将财务人员从基础性工作中释放出来

库管

对接企业的进销存系统,信息共享,对账查账更方便,一键智能生成财务凭证和账表,将财务人员从基础性工作中释放出来

业务员

对接企业的进销存系统,信息共享,对账查账更方便,一键智能生成财务凭证和账表,将财务人员从基础性工作中释放出来

项目经理

对接企业的进销存系统,信息共享,对账查账更方便,一键智能生成财务凭证和账表,将财务人员从基础性工作中释放出来

老板

对接企业的进销存系统,信息共享,对账查账更方便,一键智能生成财务凭证和账表,将财务人员从基础性工作中释放出来

财务

对接企业的进销存系统,信息共享,对账查账更方便,一键智能生成财务凭证和账表,将财务人员从基础性工作中释放出来

库管

对接企业的进销存系统,信息共享,对账查账更方便,一键智能生成财务凭证和账表,将财务人员从基础性工作中释放出来

业务员

对接企业的进销存系统,信息共享,对账查账更方便,一键智能生成财务凭证和账表,将财务人员从基础性工作中释放出来

项目经理

对接企业的进销存系统,信息共享,对账查账更方便,一键智能生成财务凭证和账表,将财务人员从基础性工作中释放出来

老板

对接企业的进销存系统,信息共享,对账查账更方便,一键智能生成财务凭证和账表,将财务人员从基础性工作中释放出来

财务

对接企业的进销存系统,信息共享,对账查账更方便,一键智能生成财务凭证和账表,将财务人员从基础性工作中释放出来

库管

对接企业的进销存系统,信息共享,对账查账更方便,一键智能生成财务凭证和账表,将财务人员从基础性工作中释放出来

业务员

对接企业的进销存系统,信息共享,对账查账更方便,一键智能生成财务凭证和账表,将财务人员从基础性工作中释放出来

项目经理

对接企业的进销存系统,信息共享,对账查账更方便,一键智能生成财务凭证和账表,将财务人员从基础性工作中释放出来

行业场景

适用于【生鲜配送、蔬菜批发、肉类、冻品、水产、食品领域】 多行业需求

一键体验所有功能

申请免费试用

服务背书

全流程陪伴式价值服务

我们秉承用户之友、持续创新、专业奋斗的核心价值观,一切源于为客户创造价值

初次相识

体验产品

1对1定制方案

下单购买

开通应用

专家指导使用

售后服务

客户售前/售后一站式服务内容

观麦科技放心购,365天全年无休,为企业提供一站式服务保障

观麦品质 品牌口碑双保障

观麦科技,中国食材供应链SaaS领导品牌。2022年5月,观麦科技完成由哗啦啦领投的数亿元C轮融资,成为行业唯一获C轮融资企业。

全自动

高性价比,自动更新最新版本

按需订阅,按年付费,最低每天仅需266.84元;产品即买即用,无需安装下载,用户快速实现上云,产品自动更新到最新版本。

7*16小时

7*16小时售后保障,及时解决问题

5*8小时400热线/7*16小时企业微信群/7*15小时人工在线客服,更有专家1对1提供专业指导操作等全方位服务,确保您购买与服务无后顾之忧。

安全 可靠

“银行级”数据安全,上云数据不丢失

服务器部署在安全可靠的云平台,荣获我国唯一针对云服务可信性的权威认证体系。

案例

多种行业解决方案 满足您的业务需求

观麦业财一体化管理软件

广盛餐饮通过使用观麦系统解决了下单效率低、错误率高的问题,在订单采购分拣上做到了降本增效的效果,也促进了业务供应链上下游的高协同,实现了广盛生鲜配送企业数字化管理。

业务难点:

  • 价格体系不同导致整体销货效率低
  • 活动政策触达不及时,分销商粘度低
  • 进口涉及业务多,财务核算不准确
  • 业务财务不同软件管理,不能实时衔接

解决方案:

  • 快速查价格下单,快速销货
  • 线上店铺,分销商直接下单要货
  • 进口费用单清晰记录运费,核算成本
  • 业务财务一体化打通,实时对接财务数据

使用效果:

  • 60% 整体出货速度提升60%
  • 80% 财务核算成本速递提升80%
  • 30% 老客户回购率提升30%

简介

15000+

企业用户信赖

11年

持续专注食材供应链

30+

荣誉证书

13+

专利技术证书

68+

软件版权登记

获取试用资格

限时前100名!免费试用通道

专家提供一对一指导,助力食材配送企业数字化转型

立即提交

免责声明

本文内容通过AI工具智能整合而成,仅供参考,观麦科技不对内容的真实、准确或完整作任何形式的承诺。如有任何问题或意见,您可以通过联系2022@guanmai.cn进行反馈,观麦科技收到您的反馈后将及时答复和处理。

免费试用