
ERP生产订单管理系统是一种集成化的软件解决方案,用于优化企业生产流程与订单管理。该系统能够实时跟踪生产进度、库存状态和订单需求,提高生产效率和降低成本。通过数据分析功能,企业可以根据市场需求快速调整生产计划,从而提高响应速度和客户满意度。此外,系统还支持多部门协作,实现信息共享,有助于提升整体运营效率,实现精益生产目标。
进销存库存管理系统是一种集成软件,旨在帮助企业高效管理产品的进货、销售和库存。该系统通过实时数据更新,确保库存信息的准确性,支持自动补货和库存预警功能,降低库存成本,提高工作效率。同时,它能够生成各类报表,帮助企业分析销售趋势、优化存货结构,增强决策能力。无论是制造业、零售业还是批发业,进销存管理系统都能提供定制化解决方案,提高企业运营管理水平。
订单管理系统平台是一个集成化的软件解决方案,旨在帮助企业高效地管理订单处理流程。该平台支持订单的创建、跟踪、修改和关闭,确保信息的实时更新与透明化,提升客户满意度。系统通常包括库存管理、发货跟踪、付款处理等功能,能够自动化处理常规任务,降低人工错漏风险。同时,数据分析工具可以提供销售报告与市场趋势分析,助力企业优化运营策略,以提高整体效率和收益。
销售订单管理系统是一种用于跟踪和管理客户订单的综合软件工具。它能够自动化订单处理流程,提高工作效率,减少人为错误。该系统通常包括订单录入、库存管理、发货跟踪和客户关系管理等功能,帮助企业快速响应客户需求,优化库存水平,及时发货,并提供准确的订单状态信息。通过实时数据分析,企业可以更好地进行销售策略调整,提升客户满意度和整体业务运营效率。
进销存ERP管理系统是一种集成化的软件解决方案,旨在帮助企业高效管理其进货、销售和库存流程。该系统通过实时数据监控,优化供应链管理,提高库存周转率,降低运营成本。用户可以在一个平台上实现订单管理、库存跟踪、销售分析等功能,增强决策的准确性和及时性。此外,系统支持多种报表生成,帮助企业分析销售趋势,预测市场需求,从而实现业务的持续增长和盈利提升。
订单系统是一种用于管理和处理订单的应用程序,它可以帮助企业高效地跟踪订单流程,从客户下单到订单完成。系统通常包括订单录入、支付处理、库存管理、发货跟踪等功能。通过自动化这些流程,订单系统能够减少人为错误,提高操作效率,并改善客户服务体验。此外,系统还可以生成数据报告,帮助企业分析销售趋势和客户需求,为决策提供支持。现代订单系统越来越多地集成了在线支付和电子商务平台,进一步提升了用户的便利性。
销售订单录入系统是一种专门用于管理和处理销售订单的应用程序。该系统允许用户快速输入客户订单信息,包括产品编号、数量、价格以及客户信息等。通过自动化的方式,系统可以实时更新库存、生成发票和销售报表,提高了工作效率。同时,系统还具备数据分析和统计功能,帮助企业了解销售趋势,优化库存管理,提升客户满意度。通过简化销售流程,销售订单录入系统有效支持企业的日常运营和决策。
销售订单转生产订单的流程一般包括以下步骤:首先,销售部门收到客户订单,并进行需求确认。接着,需确认库存情况,确保产品能按时生产。如果库存不足,销售部门将订单信息传递给生产部门,生成生产订单。生产部门收到订单后,制定生产计划,并安排生产线和工人。最后,生产完成后,将产品交付给销售部门,进行后续的发货和交付工作。整个过程需保持沟通,确保生产与销售的协调。
销售订单管理系统软件是一款专门为企业设计的工具,用于高效管理销售订单、客户信息和库存。其核心功能包括订单录入、跟踪、发货和账单处理,旨在提高工作效率并减少人为错误。该系统还提供数据分析功能,帮助企业实时监控销售业绩和库存状况,做出精准决策。同时,强大的报表功能使管理层能够轻松获取关键业绩指标,从而优化销售策略,提升客户满意度。
销售系统的整个流程包括几个关键步骤:首先是市场调研,了解客户需求;接着是产品推广,通过广告和宣传吸引潜在客户;随后是客户咨询,销售人员与客户沟通,提供产品信息;在此基础上,进行报价和合同签署;然后是订单处理和物流安排,确保产品及时交付;最后是售后服务,维护客户关系,处理反馈和投诉,促进客户满意度和重复购买。整个流程强调客户导向,确保销售效率和效果。
只有业财一体化的软件,才能提升企业管理经营效率
帮助您的企业加速成长的云端生鲜ERP管理系统
业财税一体融合
财务管理智能化
经营数据智能决策
项目合同全过程管控
业务单据智能流转到财务, 一套系统多管齐下
随时随地,多端报价开单做生意
聚焦生鲜供应链管理,适配食材行业特性
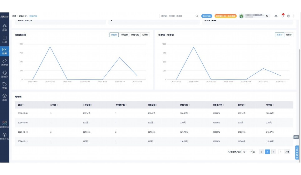
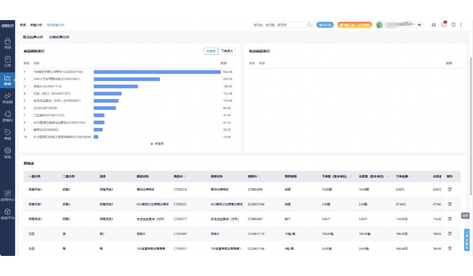
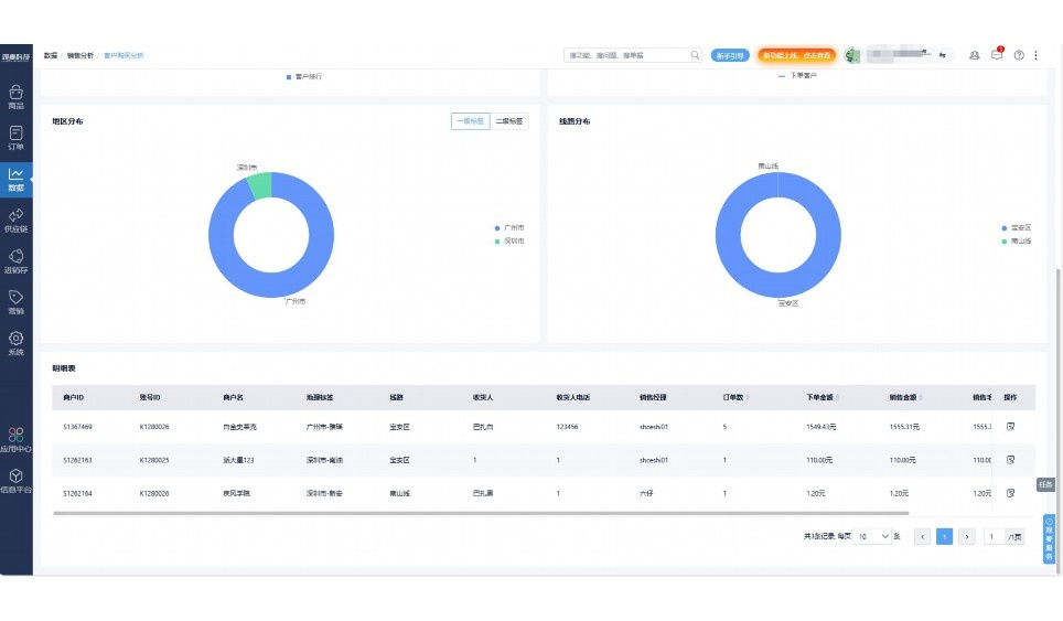
实时可视化经营图表,辅助做经营决策
热门产品推荐
基于大中小食材供应链企业数智化的需求,观麦科技推出了一系列SaaS产品,包括配送系统(生鲜配送系统软件SaaS产品)、央厨系统(中央厨房管理系统软件SaaS产品)、溯源系统(农产品溯源系统软件SaaS产品)等,截至2025年,观麦的服务企业数量已突破15000家。
生鲜配送软件
87600元/年起
订单管理
采购管理
分拣管理
仓储管理
配送管理
数据报表
食材溯源系统
87600元/年起
订单管理
采购管理
分拣管理
仓储管理
配送管理
数据报表
中央厨房系统
XXX元/年起
订单管理
采购管理
分拣管理
仓储管理
配送管理
数据报表
功能对比,好用在于细节!
商城自定义装修、每日特价
货到付款、微信支付、余额支付等
支持
不支持
销售提成计算
支持
不支持
销售费用分摊
(运费、装卸费等)
支持
不支持
销售物流跟踪
支持
不支持
优惠促销
(优惠券、单品折扣、满减)
支持
不支持
进货开单时
历史单据查询
支持
非常方便
支持
不直观
采购开单时
查看历史进价
支持
不支持
拣货装箱
PDA拣货出入库
支持
不支持
多人同时盘点
支持
不支持
实时计算出库成本
支持
部分支持
供应商/客户对账单
及微信分享账单
支持
不支持
个性化设置报表查询方案
支持
不支持
供应商/客户对账单
及微信分享账单
支持
不支持
个性化设置报表查询方案
支持
不支持
微信商城小程序
食材溯源
支持
不支持
PDA预分拣
供应商代分拣
支持
不支持
角色场景
从管控到赋能,帮公司不同角色应用场景提升效率
老板
支持查看综合销售情况、商品销售情况、客户销售情况、客户商品销售情况、分类销售情况、售后报表等
财务
支持先款后货与先货后款结款模式,客户帐期支持周结、月结
仓管
支持出库、入库、盘点3种作业单据,支持手动输入、扫码输入商品数
分拣
可随时查看分拣商品种类、供应商、入库数量、入库单号、操作员
录单
灵活下单方式,客户自主下单、代客下单,满足不同业务场景
行业场景
适用于【生鲜配送、蔬菜批发、肉类、冻品、水产、食品领域】 多行业需求
全流程陪伴式价值服务
我们秉承用户之友、持续创新、专业奋斗的核心价值观,一切源于为客户创造价值
初次相识
体验产品
1对1定制方案
下单购买
开通应用
专家指导使用
售后服务
客户售前/售后一站式服务内容
观麦科技放心购,365天全年无休,为企业提供一站式服务保障
观麦品质 品牌口碑双保障
观麦科技,中国食材供应链SaaS领导品牌。2022年5月,观麦科技完成由哗啦啦领投的数亿元C轮融资,成为行业唯一获C轮融资企业。
全自动
高性价比,自动更新最新版本
按需订阅,按年付费,最低每天仅需266.84元;产品即买即用,无需安装下载,用户快速实现上云,产品自动更新到最新版本。
7*16小时
7*16小时售后保障,及时解决问题
5*8小时400热线/7*16小时企业微信群/7*15小时人工在线客服,更有专家1对1提供专业指导操作等全方位服务,确保您购买与服务无后顾之忧。
安全 可靠
“银行级”数据安全,上云数据不丢失
服务器部署在安全可靠的云平台,荣获我国唯一针对云服务可信性的权威认证体系。
多种行业解决方案 满足您的业务需求
观麦业财一体化管理软件
广盛餐饮通过使用观麦系统解决了下单效率低、错误率高的问题,在订单采购分拣上做到了降本增效的效果,也促进了业务供应链上下游的高协同,实现了广盛生鲜配送企业数字化管理。
业务难点:
解决方案:
使用效果:
贵州黔农优品商贸有限公司现已建成420亩生态蔬菜基地及年出栏30000头优质商品猪基地,建设的育苗中心年可提供600万株优质蔬菜种苗,每季可为500亩以上蔬菜基地提供优质种苗,蔬菜产品年产值达1000万元。养殖场年为蔬菜园区基地可提供1万亩以上的有机肥料,带动2000余户农户发展生猪养殖及优质蔬菜生产,并在安顺市区建立了4家“黔农优品生鲜连锁实体店”。
业务难点:
解决方案:
使用效果:
安华骏业合作100多家客户,有10000亩的自营基地,月流水达1000w+元,业务覆盖客户群体涉及华为,中科院,深圳机场,平安,腾讯,深高速等多家上市公司,为上百万用户提供“菜篮子”服务。
业务难点:
解决方案:
使用效果:
关注"订单生产销售系统"的用户还关注了…
15000+
企业用户信赖
11年
持续专注食材供应链
30+
荣誉证书
13+
专利技术证书
68+
软件版权登记
限时前100名!免费试用通道
专家提供一对一指导,助力食材配送企业数字化转型
免责声明
本文内容通过AI工具智能整合而成,仅供参考,观麦科技不对内容的真实、准确或完整作任何形式的承诺。如有任何问题或意见,您可以通过联系2022@guanmai.cn进行反馈,观麦科技收到您的反馈后将及时答复和处理。
限时0元,申请免费试用
15000+家食材供应链客户都在使用