
食堂出入库管理软件是一款专为食堂运营设计的系统,旨在提升物资管理效率。该软件具备出入库记录、库存查询、报表生成等功能,帮助食堂管理人员实时掌握库存状态,减少食材浪费。通过简单易用的界面,用户可以快速录入和查询数据,系统可提供统计分析,支持决策优化。此外,该软件还可以与财务系统对接,实现成本控制和预算管理,为食堂的可持续发展提供助力。
电子台账系统是一种基于信息技术的数字化管理工具,旨在帮助企业或组织高效记录、存储和管理各类账目信息。通过电子台账,用户能够实时更新数据,减少纸质记录带来的成本与错误。该系统具有数据查询、报表生成及分析功能,使得信息处理更加便捷、快速。此外,电子台账系统还支持权限管理,确保信息安全性,有助于提升工作效率和透明度,推动数字化转型。
食堂管理APP是一款专为学校、企业及社区食堂设计的智能管理工具。用户可以通过APP实现菜单浏览、在线点餐、支付、评价等功能,提升用餐效率和体验。同时,管理员可利用数据分析模块,轻松管理库存、监控销量、生成报表,优化运营策略。APP还支持用户反馈功能,及时收集意见,提升服务质量。通过智能化管理,食堂管理APP不仅提高了工作效率,还促进了健康饮食和可持续发展。
食堂出入库台账的记录应包括以下几个方面:首先,明确日期,记录每次出入库的具体日期;其次,分类记录物品名称、规格、数量、单价,并计算出总金额;然后,注明出库或入库的原因,如日常供应、临时采购等;同时,记录相关责任人及其签名,以便于追溯和管理。最后,定期核对库存与台账数据,确保数据准确,防止差错。这样可以有效管理食堂物资,确保供应链顺畅。
食堂台账模板用于记录食堂每日的运营情况,包括食材采购、库存管理、餐品销售和成本控制等。主要内容包括日期、食材名称、采购数量、单价、总价、销售情况、顾客反馈等。通过定期更新台账,可以帮助食堂管理者实时掌握运营动态,分析数据,优化采购和餐品设计,提高服务质量,降低成本,提升食堂整体效益。建议定期统计数据,生成报表,以便于后续决策和策略调整。
食堂台账是记录食堂日常运营情况的重要文件。它通常包括每日餐品种类、采购原料、库存量、餐品销售情况、顾客反馈等信息。通过详细记录,食堂管理者可以及时掌握资金流动、库存状况以及顾客需求,确保食材的新鲜和浪费的减少。同时,台账还可以帮助进行成本控制和菜单优化,为提升整体服务质量提供数据支持。在日常管理中,定期审查和更新台账是非常必要的,以便作出科学决策。
食堂台账是在学校或单位食堂中记录日常经营情况的重要工具。台账通常包括日期、食品采购、食材使用、销售情况等信息。一个规范的食堂台账模板应该清晰明了,便于填写和查阅。它的结构可以包括:日期、菜品名称、采购数量、实际使用量、销售额、顾客反馈等栏目。每一项数据都应准确记录,以便进行统计分析,确保食堂管理的规范化和透明化,便于后续的财务核算和监督管理。
食堂台账是记录食堂日常经营和财务的工具,通常包括以下几个部分:日期、菜品名称、数量、单价、总价、采购来源及备注。可以按照以下格式示范:```日期菜品名称数量单价总价采购来源备注2023-10-01红烧肉20份15元300元本地市场新鲜材料2023-10-01青菜30份5元150元农贸市场绿色无公害```每日记录食材的进出情况,便于管理和核算成本。
制定台账的步骤如下:1.确定主题:明确台账所记录的内容,如财务、库存、项目等。2.设计格式:设计表格包括必要的字段,如时间、项目名称、数量、金额等。3.数据录入:定期汇总并录入相关数据,确保信息准确无误。4.定期审查:定期检查台账的准确性,及时更新信息。5.备份资料:定期备份台账数据,以防数据丢失。6.分析总结:定期分析台账数据,做出相应的调整或决策。
农药电子台账管理系统是一款专为农药管理设计的软件工具,旨在提高农药使用的透明度和合规性。该系统能够实时记录和查询农药的销售、使用和销毁情况,支持数据分析和可追溯性管理,帮助农民、农业经营者和监管部门有效管理农药使用,确保农产品安全。同时,系统还提供了在线培训、政策法规查询等功能,提升用户的农药管理知识和技能,促进现代农业的可持续发展。
只有业财一体化的软件,才能提升企业管理经营效率
帮助您的企业加速成长的云端生鲜ERP管理系统
业财税一体融合
财务管理智能化
经营数据智能决策
项目合同全过程管控
业务单据智能流转到财务, 一套系统多管齐下
随时随地,多端报价开单做生意
聚焦生鲜供应链管理,适配食材行业特性
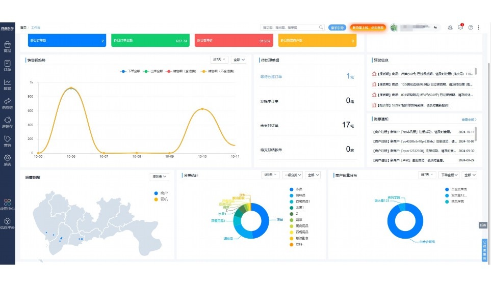
实时可视化经营图表,辅助做经营决策
热门产品推荐
基于大中小食材供应链企业数智化的需求,观麦科技推出了一系列SaaS产品,包括配送系统(生鲜配送系统软件SaaS产品)、央厨系统(中央厨房管理系统软件SaaS产品)、溯源系统(农产品溯源系统软件SaaS产品)等,截至2025年,观麦的服务企业数量已突破15000家。
生鲜配送软件
87600元/年起
订单管理
采购管理
分拣管理
仓储管理
配送管理
数据报表
食材溯源系统
87600元/年起
订单管理
采购管理
分拣管理
仓储管理
配送管理
数据报表
中央厨房系统
XXX元/年起
订单管理
采购管理
分拣管理
仓储管理
配送管理
数据报表
功能对比,好用在于细节!
商城自定义装修、每日特价
货到付款、微信支付、余额支付等
支持
不支持
销售提成计算
支持
不支持
销售费用分摊
(运费、装卸费等)
支持
不支持
销售物流跟踪
支持
不支持
优惠促销
(优惠券、单品折扣、满减)
支持
不支持
进货开单时
历史单据查询
支持
非常方便
支持
不直观
采购开单时
查看历史进价
支持
不支持
拣货装箱
PDA拣货出入库
支持
不支持
多人同时盘点
支持
不支持
实时计算出库成本
支持
部分支持
供应商/客户对账单
及微信分享账单
支持
不支持
个性化设置报表查询方案
支持
不支持
供应商/客户对账单
及微信分享账单
支持
不支持
个性化设置报表查询方案
支持
不支持
微信商城小程序
食材溯源
支持
不支持
PDA预分拣
供应商代分拣
支持
不支持
角色场景
从管控到赋能,帮公司不同角色应用场景提升效率
老板
支持查看综合销售情况、商品销售情况、客户销售情况、客户商品销售情况、分类销售情况、售后报表等
财务
支持先款后货与先货后款结款模式,客户帐期支持周结、月结
仓管
支持出库、入库、盘点3种作业单据,支持手动输入、扫码输入商品数
分拣
可随时查看分拣商品种类、供应商、入库数量、入库单号、操作员
录单
灵活下单方式,客户自主下单、代客下单,满足不同业务场景
行业场景
适用于【生鲜配送、蔬菜批发、肉类、冻品、水产、食品领域】 多行业需求
全流程陪伴式价值服务
我们秉承用户之友、持续创新、专业奋斗的核心价值观,一切源于为客户创造价值
初次相识
体验产品
1对1定制方案
下单购买
开通应用
专家指导使用
售后服务
客户售前/售后一站式服务内容
观麦科技放心购,365天全年无休,为企业提供一站式服务保障
观麦品质 品牌口碑双保障
观麦科技,中国食材供应链SaaS领导品牌。2022年5月,观麦科技完成由哗啦啦领投的数亿元C轮融资,成为行业唯一获C轮融资企业。
全自动
高性价比,自动更新最新版本
按需订阅,按年付费,最低每天仅需266.84元;产品即买即用,无需安装下载,用户快速实现上云,产品自动更新到最新版本。
7*16小时
7*16小时售后保障,及时解决问题
5*8小时400热线/7*16小时企业微信群/7*15小时人工在线客服,更有专家1对1提供专业指导操作等全方位服务,确保您购买与服务无后顾之忧。
安全 可靠
“银行级”数据安全,上云数据不丢失
服务器部署在安全可靠的云平台,荣获我国唯一针对云服务可信性的权威认证体系。
多种行业解决方案 满足您的业务需求
观麦业财一体化管理软件
广盛餐饮通过使用观麦系统解决了下单效率低、错误率高的问题,在订单采购分拣上做到了降本增效的效果,也促进了业务供应链上下游的高协同,实现了广盛生鲜配送企业数字化管理。
业务难点:
解决方案:
使用效果:
贵州黔农优品商贸有限公司现已建成420亩生态蔬菜基地及年出栏30000头优质商品猪基地,建设的育苗中心年可提供600万株优质蔬菜种苗,每季可为500亩以上蔬菜基地提供优质种苗,蔬菜产品年产值达1000万元。养殖场年为蔬菜园区基地可提供1万亩以上的有机肥料,带动2000余户农户发展生猪养殖及优质蔬菜生产,并在安顺市区建立了4家“黔农优品生鲜连锁实体店”。
业务难点:
解决方案:
使用效果:
安华骏业合作100多家客户,有10000亩的自营基地,月流水达1000w+元,业务覆盖客户群体涉及华为,中科院,深圳机场,平安,腾讯,深高速等多家上市公司,为上百万用户提供“菜篮子”服务。
业务难点:
解决方案:
使用效果:
15000+
企业用户信赖
11年
持续专注食材供应链
30+
荣誉证书
13+
专利技术证书
68+
软件版权登记
限时前100名!免费试用通道
专家提供一对一指导,助力食材配送企业数字化转型
免责声明
本文内容通过AI工具智能整合而成,仅供参考,观麦科技不对内容的真实、准确或完整作任何形式的承诺。如有任何问题或意见,您可以通过联系2022@guanmai.cn进行反馈,观麦科技收到您的反馈后将及时答复和处理。
限时0元,申请免费试用
15000+家食材供应链客户都在使用