
智慧监管解决方案利用信息技术和数据分析提升监管效率和精准度。通过大数据、物联网和人工智能等技术,实时监测和分析各类数据,及时发现潜在风险和违规行为。这不仅提高了监管的透明度和公平性,还能够减少人力成本,优化资源配置。此外,该方案还能通过智能预警系统,帮助相关部门做出快速反应,确保行业健康有序发展。整体而言,智慧监管为实现科学管理与安全保障提供了有力支持。
智慧监管新模式应用大数据、人工智能等先进技术,实现实时监测与动态管理。通过数据分析,精准识别风险,提升监管效率与透明度。结合物联网技术,构建智能化监管网络,实现对各类行业的全面覆盖和精细化管理。同时,强化信息共享与协同机制,促进多部门联动,提升监管合力。这一模式不仅能保障行业的安全与合规,还能推动企业的创新与发展,助力经济高质量增长。
智慧监管软件是一种基于先进技术的管理工具,旨在提升各类监管工作的效率与准确性。它利用大数据、人工智能等技术手段,对各类数据进行实时监测与分析,帮助监管部门快速发现问题、预测风险,并提供决策支持。同时,该软件可以提升信息透明度,实现动态监管和协同管理,从而促进企业合规和社会责任的履行。通过智慧监管软件,各行业的监管水准得到显著提升,为构建安全、有序的社会环境奠定基础。
智慧型可视化综合管理平台操作手册旨在指导用户有效使用该平台。手册内容涵盖平台的基本功能、操作步骤及常见问题解答。用户可通过直观的界面进行数据可视化、实时监控和项目管理。手册还提供实例演示,帮助用户快速上手。注意事项包括数据安全和权限管理。建议用户定期更新软件,以确保使用最新功能和安全性。详细信息请参考各章节说明。
智慧化监管平台是一种利用先进的信息技术与大数据分析手段,实现对各类业务和活动的实时监管和智能管理的系统。该平台能够整合多元数据源,通过智能算法对数据进行分析,识别异常行为,提升监管效率与精准度。同时,它增强了监管透明度,促进了信息共享,实现了风险预警和决策支持。智慧化监管平台广泛应用于金融、环保、食品安全等领域,为构建安全、诚信的社会环境提供了有力保障。
智能视频监管平台是一种利用人工智能技术提升监控视频管理和分析的系统。该平台能够实时处理和分析视频数据,通过智能算法自动识别异常行为、人员密集情况等,辅助安保人员快速响应。平台集成了多种功能,如人脸识别、车辆监控和行为分析,提供可视化的操作界面,方便用户管理和查询。其应用范围广泛,包括公共安全、交通管理和商业场所,旨在提高安全性和管理效率。
智慧监管平台建设旨在运用先进的信息技术和大数据分析,实现对各类行业的智能化监管。该平台整合了实时数据采集、自动风险评估和智能预警等功能,提升了监管的效率和精准度。同时,通过可视化界面,监管部门能够更直观地掌握行业动态和风险隐患,优化资源配置,并推动行政透明化,促进企业合规发展。智慧监管平台不仅有助于提高监管能力,还能增强社会公众的信任感,促进经济健康发展。
智慧监管建设方案旨在通过信息技术手段提升监管效率与透明度。方案包括建立大数据分析平台,实现对监管对象的实时监测与预警;应用区块链技术确保数据的安全与可追溯;推动人工智能辅助决策,提高监管的科学性。此外,加强培训与宣传,提高员工的智慧监管意识与能力,从而构建一个高效、透明、智能的监管体系,确保行业健康发展。
智慧监管系统主要用于对各类行业和领域的监管,通过数据采集、分析和处理,实现实时监控和预警。该系统依托大数据、云计算和人工智能等技术,提高监管效率,增强透明度,降低管理成本。在环保、金融、安全等领域,智慧监管系统能够及时发现问题,确保合规性,同时为决策提供数据支持,推动企业优化管理,提升服务质量,从而促进经济的可持续发展。
智慧监管项目旨在运用先进的信息技术和数据分析手段,提高监管效率和透明度。通过大数据、人工智能和物联网等技术,实时监测和分析各类数据,以便及时发现和处理违规行为。该项目不仅可以加强对各行业的监管力度,还能提升政府及相关部门的决策水平与服务能力,为社会经济的健康发展提供有力支撑。同时,智慧监管还能优化资源配置,降低运营成本,促进企业合规经营,推动社会和谐稳定。
只有业财一体化的软件,才能提升企业管理经营效率
帮助您的企业加速成长的云端生鲜ERP管理系统
业财税一体融合
财务管理智能化
经营数据智能决策
项目合同全过程管控
业务单据智能流转到财务, 一套系统多管齐下
随时随地,多端报价开单做生意
聚焦生鲜供应链管理,适配食材行业特性
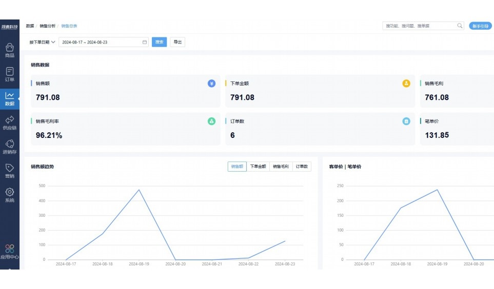
实时可视化经营图表,辅助做经营决策
热门产品推荐
基于大中小食材供应链企业数智化的需求,观麦科技推出了一系列SaaS产品,包括配送系统(生鲜配送系统软件SaaS产品)、央厨系统(中央厨房管理系统软件SaaS产品)、溯源系统(农产品溯源系统软件SaaS产品)等,截至2025年,观麦的服务企业数量已突破15000家。
生鲜配送软件
87600元/年起
订单管理
采购管理
分拣管理
仓储管理
配送管理
数据报表
食材溯源系统
87600元/年起
订单管理
采购管理
分拣管理
仓储管理
配送管理
数据报表
中央厨房系统
XXX元/年起
订单管理
采购管理
分拣管理
仓储管理
配送管理
数据报表
功能对比,好用在于细节!
商城自定义装修、每日特价
货到付款、微信支付、余额支付等
支持
不支持
销售提成计算
支持
不支持
销售费用分摊
(运费、装卸费等)
支持
不支持
销售物流跟踪
支持
不支持
优惠促销
(优惠券、单品折扣、满减)
支持
不支持
进货开单时
历史单据查询
支持
非常方便
支持
不直观
采购开单时
查看历史进价
支持
不支持
拣货装箱
PDA拣货出入库
支持
不支持
多人同时盘点
支持
不支持
实时计算出库成本
支持
部分支持
供应商/客户对账单
及微信分享账单
支持
不支持
个性化设置报表查询方案
支持
不支持
供应商/客户对账单
及微信分享账单
支持
不支持
个性化设置报表查询方案
支持
不支持
微信商城小程序
食材溯源
支持
不支持
PDA预分拣
供应商代分拣
支持
不支持
角色场景
从管控到赋能,帮公司不同角色应用场景提升效率
老板
支持查看综合销售情况、商品销售情况、客户销售情况、客户商品销售情况、分类销售情况、售后报表等
财务
支持先款后货与先货后款结款模式,客户帐期支持周结、月结
仓管
支持出库、入库、盘点3种作业单据,支持手动输入、扫码输入商品数
分拣
可随时查看分拣商品种类、供应商、入库数量、入库单号、操作员
录单
灵活下单方式,客户自主下单、代客下单,满足不同业务场景
行业场景
适用于【生鲜配送、蔬菜批发、肉类、冻品、水产、食品领域】 多行业需求
全流程陪伴式价值服务
我们秉承用户之友、持续创新、专业奋斗的核心价值观,一切源于为客户创造价值
初次相识
体验产品
1对1定制方案
下单购买
开通应用
专家指导使用
售后服务
客户售前/售后一站式服务内容
观麦科技放心购,365天全年无休,为企业提供一站式服务保障
观麦品质 品牌口碑双保障
观麦科技,中国食材供应链SaaS领导品牌。2022年5月,观麦科技完成由哗啦啦领投的数亿元C轮融资,成为行业唯一获C轮融资企业。
全自动
高性价比,自动更新最新版本
按需订阅,按年付费,最低每天仅需266.84元;产品即买即用,无需安装下载,用户快速实现上云,产品自动更新到最新版本。
7*16小时
7*16小时售后保障,及时解决问题
5*8小时400热线/7*16小时企业微信群/7*15小时人工在线客服,更有专家1对1提供专业指导操作等全方位服务,确保您购买与服务无后顾之忧。
安全 可靠
“银行级”数据安全,上云数据不丢失
服务器部署在安全可靠的云平台,荣获我国唯一针对云服务可信性的权威认证体系。
多种行业解决方案 满足您的业务需求
观麦业财一体化管理软件
广盛餐饮通过使用观麦系统解决了下单效率低、错误率高的问题,在订单采购分拣上做到了降本增效的效果,也促进了业务供应链上下游的高协同,实现了广盛生鲜配送企业数字化管理。
业务难点:
解决方案:
使用效果:
贵州黔农优品商贸有限公司现已建成420亩生态蔬菜基地及年出栏30000头优质商品猪基地,建设的育苗中心年可提供600万株优质蔬菜种苗,每季可为500亩以上蔬菜基地提供优质种苗,蔬菜产品年产值达1000万元。养殖场年为蔬菜园区基地可提供1万亩以上的有机肥料,带动2000余户农户发展生猪养殖及优质蔬菜生产,并在安顺市区建立了4家“黔农优品生鲜连锁实体店”。
业务难点:
解决方案:
使用效果:
安华骏业合作100多家客户,有10000亩的自营基地,月流水达1000w+元,业务覆盖客户群体涉及华为,中科院,深圳机场,平安,腾讯,深高速等多家上市公司,为上百万用户提供“菜篮子”服务。
业务难点:
解决方案:
使用效果:
15000+
企业用户信赖
11年
持续专注食材供应链
30+
荣誉证书
13+
专利技术证书
68+
软件版权登记
限时前100名!免费试用通道
专家提供一对一指导,助力食材配送企业数字化转型
免责声明
本文内容通过AI工具智能整合而成,仅供参考,观麦科技不对内容的真实、准确或完整作任何形式的承诺。如有任何问题或意见,您可以通过联系2022@guanmai.cn进行反馈,观麦科技收到您的反馈后将及时答复和处理。
限时0元,申请免费试用
15000+家食材供应链客户都在使用