
团餐预制菜ERP软件的排名会因不同的需求和市场变化而有所不同,但一些知名的ERP软件,包括SAP、用友、金蝶、云帐房等,常常在行业内占据领先地位。专业的团餐管理解决方案,如食堂通、团餐宝等,也因其专注于团餐行业的特点而受到欢迎。这些软件通常具备采购、库存、财务、销售等多功能,能够有效提升团餐管理效率和经营透明度。选择时应考虑软件的功能、易用性和客户支持。
选择团餐预制菜ERP软件时,可以考虑几个优秀的选项。首先是用友ERP,功能全面,覆盖采购、生产、销售等环节,适合大型企业。其次是金蝶云ERP,界面友好、实施快速,适合中小型企业。还有青云ERP,专注于餐饮行业,提供专门的团餐管理解决方案。此外,一些新兴的SaaS平台如云桌餐也逐渐成为热门选择,灵活性强,便捷高效。根据企业需求选择合适的软件至关重要。
团餐预制菜ERP软件主要用于管理团餐企业的预制菜品生产、库存、订单和配送。使用时,首先需要通过系统录入菜品信息,包括配方、成本和生产流程。随后,根据客户订单生成生产计划,并进行实时库存管理,确保原材料充足。在配送环节,软件可协助安排运输和时间,以提高配送效率。最后,通过数据分析功能,用户可以评估销售情况和客户反馈,优化菜品和服务。
餐饮预制菜是指经过加工处理的食品,方便快捷地满足消费者的用餐需求。这类菜品通常在中央厨房制作,采用真空包装或冷冻技术,确保食品的新鲜和安全。消费者只需简单加热或配餐即可享用美味,适合忙碌的城市生活。预制菜品种丰富,从主菜到配菜应有尽有,满足不同口味和营养需求,逐渐成为家庭和餐饮业的热门选择,同时也推动了食品行业的创新与发展。
预制菜肴是指经过加工、调味后,方便快速加热或烹饪的食品。它们通常采用真空包装或冷冻保存,以保持新鲜和口感。预制菜肴的种类繁多,从传统中餐到西式快餐,满足不同消费者的需求。随着生活节奏的加快,预制菜肴因其省时、省力,逐渐受到欢迎。人们可以在家中轻松享用美味佳肴,无需长时间准备,适合忙碌的现代生活。与此同时,选择高品质的预制菜肴,可以确保健康与营养。
预制菜平台是一种新兴的线上食品服务,旨在为忙碌的消费者提供便捷的烹饪解决方案。通过该平台,用户可以在线订购各类经过精心准备的菜品,无需自己采购食材或耗费时间烹饪。预制菜通常采用真空包装,确保食品的新鲜与安全。平台内含丰富的菜谱选择,从传统家庭菜到创新美食,满足不同口味需求。同时,用户也能享受到快速配送服务,让美味在家轻松实现。预制菜平台正逐渐成为现代家庭饮食的一部分。
餐饮预制菜的发展前景广阔。随着生活节奏加快,消费者对方便、美味、健康的饮食需求不断上升。预制菜能够满足这一需求,提供多样化的选择。同时,技术进步推动了食品加工和保鲜技术的发展,确保了菜品的品质与安全。此外,疫情加速了外卖和宅经济的兴起,预制菜市场逐渐成熟。未来,结合智能化和个性化服务的预制菜将更受欢迎,市场潜力巨大。
预制菜逐渐成为家宴的新宠,其方便快捷的特点满足了现代人快节奏的生活需求。随着消费观念的转变,越来越多的人开始追求高品质的餐饮体验,而预制菜则能够提供丰富多样的选择,从传统家常菜到异国风味一应俱全,使家宴更加多元化。同时,健康、营养的预制菜也在市场上受到欢迎,成为家庭聚会时的理想选择,未来有望迎来更大的发展空间。
预制菜采购平台致力于为餐饮行业提供高效便捷的食材解决方案。平台汇集各类优质预制菜产品,包括冷冻、真空、即食等,满足不同餐饮企业的需求。用户可以通过线上下单,轻松获取所需食材,还能享受快速配送服务。同时,平台提供多种菜品制作教程和搭配建议,帮助厨师提升菜品创意与效率。加入我们,共同推动餐饮行业的智能化与便利化发展!
预置菜品是指在餐厅或食堂等场所,根据顾客的需求和餐饮的特点,提前准备好的一系列菜品。这些菜品经过专业厨师的精心制作,确保口味和品质一致,便于快速上餐。预置菜品不仅提高了餐饮效率,减少了等待时间,还能保证菜品的新鲜和美味,满足不同顾客的口味需求。通过合理的菜单设计和科学的库存管理,预置菜品在现代餐饮业中越来越受到重视,成为提升服务质量的重要手段。
只有业财一体化的软件,才能提升企业管理经营效率
帮助您的企业加速成长的云端生鲜ERP管理系统
业财税一体融合
财务管理智能化
经营数据智能决策
项目合同全过程管控
业务单据智能流转到财务, 一套系统多管齐下
随时随地,多端报价开单做生意
聚焦生鲜供应链管理,适配食材行业特性
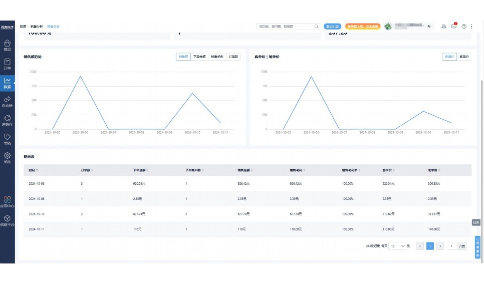
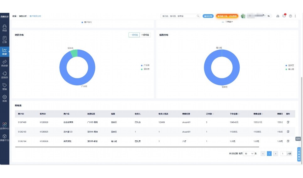
实时可视化经营图表,辅助做经营决策
热门产品推荐
基于大中小食材供应链企业数智化的需求,观麦科技推出了一系列SaaS产品,包括配送系统(生鲜配送系统软件SaaS产品)、央厨系统(中央厨房管理系统软件SaaS产品)、溯源系统(农产品溯源系统软件SaaS产品)等,截至2025年,观麦的服务企业数量已突破15000家。
生鲜配送软件
87600元/年起
订单管理
采购管理
分拣管理
仓储管理
配送管理
数据报表
食材溯源系统
87600元/年起
订单管理
采购管理
分拣管理
仓储管理
配送管理
数据报表
中央厨房系统
XXX元/年起
订单管理
采购管理
分拣管理
仓储管理
配送管理
数据报表
功能对比,好用在于细节!
商城自定义装修、每日特价
货到付款、微信支付、余额支付等
支持
不支持
销售提成计算
支持
不支持
销售费用分摊
(运费、装卸费等)
支持
不支持
销售物流跟踪
支持
不支持
优惠促销
(优惠券、单品折扣、满减)
支持
不支持
进货开单时
历史单据查询
支持
非常方便
支持
不直观
采购开单时
查看历史进价
支持
不支持
拣货装箱
PDA拣货出入库
支持
不支持
多人同时盘点
支持
不支持
实时计算出库成本
支持
部分支持
供应商/客户对账单
及微信分享账单
支持
不支持
个性化设置报表查询方案
支持
不支持
供应商/客户对账单
及微信分享账单
支持
不支持
个性化设置报表查询方案
支持
不支持
微信商城小程序
食材溯源
支持
不支持
PDA预分拣
供应商代分拣
支持
不支持
角色场景
从管控到赋能,帮公司不同角色应用场景提升效率
老板
支持查看综合销售情况、商品销售情况、客户销售情况、客户商品销售情况、分类销售情况、售后报表等
财务
支持先款后货与先货后款结款模式,客户帐期支持周结、月结
仓管
支持出库、入库、盘点3种作业单据,支持手动输入、扫码输入商品数
分拣
可随时查看分拣商品种类、供应商、入库数量、入库单号、操作员
录单
灵活下单方式,客户自主下单、代客下单,满足不同业务场景
行业场景
适用于【生鲜配送、蔬菜批发、肉类、冻品、水产、食品领域】 多行业需求
全流程陪伴式价值服务
我们秉承用户之友、持续创新、专业奋斗的核心价值观,一切源于为客户创造价值
初次相识
体验产品
1对1定制方案
下单购买
开通应用
专家指导使用
售后服务
客户售前/售后一站式服务内容
观麦科技放心购,365天全年无休,为企业提供一站式服务保障
观麦品质 品牌口碑双保障
观麦科技,中国食材供应链SaaS领导品牌。2022年5月,观麦科技完成由哗啦啦领投的数亿元C轮融资,成为行业唯一获C轮融资企业。
全自动
高性价比,自动更新最新版本
按需订阅,按年付费,最低每天仅需266.84元;产品即买即用,无需安装下载,用户快速实现上云,产品自动更新到最新版本。
7*16小时
7*16小时售后保障,及时解决问题
5*8小时400热线/7*16小时企业微信群/7*15小时人工在线客服,更有专家1对1提供专业指导操作等全方位服务,确保您购买与服务无后顾之忧。
安全 可靠
“银行级”数据安全,上云数据不丢失
服务器部署在安全可靠的云平台,荣获我国唯一针对云服务可信性的权威认证体系。
多种行业解决方案 满足您的业务需求
观麦业财一体化管理软件
广盛餐饮通过使用观麦系统解决了下单效率低、错误率高的问题,在订单采购分拣上做到了降本增效的效果,也促进了业务供应链上下游的高协同,实现了广盛生鲜配送企业数字化管理。
业务难点:
解决方案:
使用效果:
贵州黔农优品商贸有限公司现已建成420亩生态蔬菜基地及年出栏30000头优质商品猪基地,建设的育苗中心年可提供600万株优质蔬菜种苗,每季可为500亩以上蔬菜基地提供优质种苗,蔬菜产品年产值达1000万元。养殖场年为蔬菜园区基地可提供1万亩以上的有机肥料,带动2000余户农户发展生猪养殖及优质蔬菜生产,并在安顺市区建立了4家“黔农优品生鲜连锁实体店”。
业务难点:
解决方案:
使用效果:
安华骏业合作100多家客户,有10000亩的自营基地,月流水达1000w+元,业务覆盖客户群体涉及华为,中科院,深圳机场,平安,腾讯,深高速等多家上市公司,为上百万用户提供“菜篮子”服务。
业务难点:
解决方案:
使用效果:
15000+
企业用户信赖
11年
持续专注食材供应链
30+
荣誉证书
13+
专利技术证书
68+
软件版权登记
限时前100名!免费试用通道
专家提供一对一指导,助力食材配送企业数字化转型
免责声明
本文内容通过AI工具智能整合而成,仅供参考,观麦科技不对内容的真实、准确或完整作任何形式的承诺。如有任何问题或意见,您可以通过联系2022@guanmai.cn进行反馈,观麦科技收到您的反馈后将及时答复和处理。
限时0元,申请免费试用
15000+家食材供应链客户都在使用