
学校食堂配送管理平台的排名通常依据多个指标,如系统功能、用户体验、技术支持与稳定性等。目前在市场上较为知名的平台包括食堂小二、校园食堂通和食堂看护者。这些平台提供的服务包括在线点餐、实时配送、菜单管理和数据分析等,旨在提升校园餐饮的管理效率和用户满意度。随着技术的发展,越来越多的学校选择数字化管理,促进食堂服务的升级与优化。
食堂配送管理平台主要用于提高食堂的运营效率和客户满意度,常见的有以下几种:1.餐饮管理系统:提供菜单管理、订单处理、库存管理等功能。2.在线订餐平台:允许用户通过手机或电脑在线下单。3.配送管理系统:包括订单调度、配送路线规划和实时跟踪。4.数据分析平台:分析销售数据和顾客反馈,以优化菜单和服务。这些平台帮助食堂提升服务质量和运营效率。
学校食堂配送管理平台是一款专为学校餐饮服务设计的移动应用。该平台实现了食堂餐品的在线浏览、订单管理和配送调度,方便师生选择和购买餐食。用户可以通过APP查看每日菜单,提前预定餐品,减少排队时间。平台还提供实时配送跟踪,让用户随时掌握订单状态。同时,通过数据分析,帮助学校优化食堂运营,提高管理效率,保障食品安全,满足师生的用餐需求。
学校食堂配送流程一般分为以下几个步骤:首先,学校根据需求提前制定菜单,并向食堂提交采购清单。接着,食堂根据清单采购原材料,并进行加工。随后,食堂将准备好的餐食进行分装,并标明配送时间和地点。之后,配送人员按预定时间将餐食送至各个班级或食堂。最后,配送完成后,及时收集反馈,便于下次优化流程。这一流程确保了食堂运营的高效与学生的满意。
校园食堂配送是指通过专门的配送服务,将学校食堂的餐食直接送到学生宿舍或指定地点。这项服务为忙碌的学生提供了极大的便利,让他们在繁忙的学习生活中能够轻松享用美味的饭菜。通常,配送菜单多样,涵盖了各类营养均衡的菜品,满足学生的不同口味需求。此外,校园食堂配送也注重食品安全和卫生,确保每一份餐食都新鲜可口,为学生的饮食提供保障。
学校食堂配送中心致力于提供新鲜、营养丰富的餐食,满足广大师生的需求。我们拥有专业的厨师团队和高效的配送系统,确保每一餐都能在短时间内送达。中心严把食材质量关,采用绿色、无添加的原料,强调健康和安全。同时,我们还根据季节和节日推出特色美食,丰富菜品选择。以服务至上,品质第一为宗旨,力求为每位师生带来愉悦的用餐体验。欢迎大家前来品尝!
学校食堂配送服务方案主要包括以下几个方面:首先,建立高效的配送系统,确保餐食准时送达;其次,定期更新菜单,结合学生口味与营养需求,提供多样化选择;再次,采用环保包装,注重食品安全与卫生;此外,设立反馈机制,收集学生意见,不断改进服务质量;最后,加强与学校沟通,定期举办健康饮食宣传活动,提升学生的饮食意识与满意度。通过以上措施,提升学校食堂的整体服务水平。
学校食堂食品配送管理制度旨在确保食品安全、提高配送效率和保障师生的用餐需求。该制度规定配送食品必须符合国家食品安全标准,建立严格的进货检验和追溯制度。同时,要求配送人员接受专业培训,熟知食品安全知识和操作规范。每次配送前需要进行车辆和设备的清洁消毒,确保食品在运输过程中的安全与卫生。此外,定期对供应商进行评估,确保其持续符合质量标准,以保障学校食堂的正常运作。
学校食堂食材配送是一项重要的工作,旨在确保学校能够获得新鲜、健康的食材,满足师生的营养需求。通过与各类供应商合作,食堂可以定期接收新鲜蔬菜、肉类、米面等食材。在配送过程中,需要严格把控食品安全,确保食材品质与新鲜度。此外,合理的配送时间与高效的物流管理也是关键,以保证食材能够及时送达。同时,学校应根据季节变化与消费需求,灵活调整采购计划,保障食品供应的稳定性。
学校食堂配送需要具备一定的资质和规模。首先,需取得食品经营许可证和相关卫生许可证,确保食品安全。同时,配送企业需具备冷链运输设备,以维持食品的新鲜度。规模上,企业应有足够的生产能力,能够满足学校的日常需求,并具备应急供应能力。此外,配备专业的管理团队和厨师团队,以确保菜品的营养与口味。最后,须符合学校的营养标准和学生的饮食习惯。
只有业财一体化的软件,才能提升企业管理经营效率
帮助您的企业加速成长的云端生鲜ERP管理系统
业财税一体融合
财务管理智能化
经营数据智能决策
项目合同全过程管控
业务单据智能流转到财务, 一套系统多管齐下
随时随地,多端报价开单做生意
聚焦生鲜供应链管理,适配食材行业特性
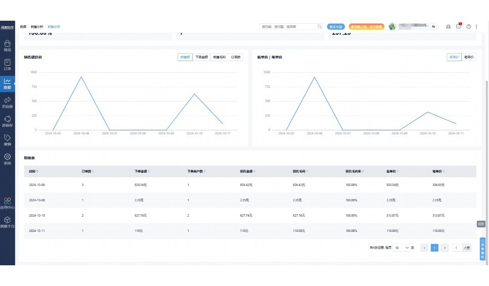
实时可视化经营图表,辅助做经营决策
热门产品推荐
基于大中小食材供应链企业数智化的需求,观麦科技推出了一系列SaaS产品,包括配送系统(生鲜配送系统软件SaaS产品)、央厨系统(中央厨房管理系统软件SaaS产品)、溯源系统(农产品溯源系统软件SaaS产品)等,截至2025年,观麦的服务企业数量已突破15000家。
生鲜配送软件
87600元/年起
订单管理
采购管理
分拣管理
仓储管理
配送管理
数据报表
食材溯源系统
87600元/年起
订单管理
采购管理
分拣管理
仓储管理
配送管理
数据报表
中央厨房系统
XXX元/年起
订单管理
采购管理
分拣管理
仓储管理
配送管理
数据报表
功能对比,好用在于细节!
商城自定义装修、每日特价
货到付款、微信支付、余额支付等
支持
不支持
销售提成计算
支持
不支持
销售费用分摊
(运费、装卸费等)
支持
不支持
销售物流跟踪
支持
不支持
优惠促销
(优惠券、单品折扣、满减)
支持
不支持
进货开单时
历史单据查询
支持
非常方便
支持
不直观
采购开单时
查看历史进价
支持
不支持
拣货装箱
PDA拣货出入库
支持
不支持
多人同时盘点
支持
不支持
实时计算出库成本
支持
部分支持
供应商/客户对账单
及微信分享账单
支持
不支持
个性化设置报表查询方案
支持
不支持
供应商/客户对账单
及微信分享账单
支持
不支持
个性化设置报表查询方案
支持
不支持
微信商城小程序
食材溯源
支持
不支持
PDA预分拣
供应商代分拣
支持
不支持
角色场景
从管控到赋能,帮公司不同角色应用场景提升效率
老板
支持查看综合销售情况、商品销售情况、客户销售情况、客户商品销售情况、分类销售情况、售后报表等
财务
支持先款后货与先货后款结款模式,客户帐期支持周结、月结
仓管
支持出库、入库、盘点3种作业单据,支持手动输入、扫码输入商品数
分拣
可随时查看分拣商品种类、供应商、入库数量、入库单号、操作员
录单
灵活下单方式,客户自主下单、代客下单,满足不同业务场景
行业场景
适用于【生鲜配送、蔬菜批发、肉类、冻品、水产、食品领域】 多行业需求
全流程陪伴式价值服务
我们秉承用户之友、持续创新、专业奋斗的核心价值观,一切源于为客户创造价值
初次相识
体验产品
1对1定制方案
下单购买
开通应用
专家指导使用
售后服务
客户售前/售后一站式服务内容
观麦科技放心购,365天全年无休,为企业提供一站式服务保障
观麦品质 品牌口碑双保障
观麦科技,中国食材供应链SaaS领导品牌。2022年5月,观麦科技完成由哗啦啦领投的数亿元C轮融资,成为行业唯一获C轮融资企业。
全自动
高性价比,自动更新最新版本
按需订阅,按年付费,最低每天仅需266.84元;产品即买即用,无需安装下载,用户快速实现上云,产品自动更新到最新版本。
7*16小时
7*16小时售后保障,及时解决问题
5*8小时400热线/7*16小时企业微信群/7*15小时人工在线客服,更有专家1对1提供专业指导操作等全方位服务,确保您购买与服务无后顾之忧。
安全 可靠
“银行级”数据安全,上云数据不丢失
服务器部署在安全可靠的云平台,荣获我国唯一针对云服务可信性的权威认证体系。
多种行业解决方案 满足您的业务需求
观麦业财一体化管理软件
广盛餐饮通过使用观麦系统解决了下单效率低、错误率高的问题,在订单采购分拣上做到了降本增效的效果,也促进了业务供应链上下游的高协同,实现了广盛生鲜配送企业数字化管理。
业务难点:
解决方案:
使用效果:
贵州黔农优品商贸有限公司现已建成420亩生态蔬菜基地及年出栏30000头优质商品猪基地,建设的育苗中心年可提供600万株优质蔬菜种苗,每季可为500亩以上蔬菜基地提供优质种苗,蔬菜产品年产值达1000万元。养殖场年为蔬菜园区基地可提供1万亩以上的有机肥料,带动2000余户农户发展生猪养殖及优质蔬菜生产,并在安顺市区建立了4家“黔农优品生鲜连锁实体店”。
业务难点:
解决方案:
使用效果:
安华骏业合作100多家客户,有10000亩的自营基地,月流水达1000w+元,业务覆盖客户群体涉及华为,中科院,深圳机场,平安,腾讯,深高速等多家上市公司,为上百万用户提供“菜篮子”服务。
业务难点:
解决方案:
使用效果:
15000+
企业用户信赖
11年
持续专注食材供应链
30+
荣誉证书
13+
专利技术证书
68+
软件版权登记
限时前100名!免费试用通道
专家提供一对一指导,助力食材配送企业数字化转型
免责声明
本文内容通过AI工具智能整合而成,仅供参考,观麦科技不对内容的真实、准确或完整作任何形式的承诺。如有任何问题或意见,您可以通过联系2022@guanmai.cn进行反馈,观麦科技收到您的反馈后将及时答复和处理。
限时0元,申请免费试用
15000+家食材供应链客户都在使用