
精斗云是一款专注于进销存管理的云端软件,适用于各类企业。它提供实时的数据管理功能,帮助用户高效管理商品的进货、销售和库存情况。通过精准的数据分析,企业可以有效掌握销售动态、库存水平,优化采购和销售策略。此外,精斗云还具备多终端支持和灵活的权限管理,方便不同角色的用户使用,提高了工作效率和信息透明度。适合中小型企业进行数字化转型。
精斗云进销存入库操作步骤如下:首先,登录精斗云系统,进入库存管理模块。点击入库单,选择新增入库单。填写相关信息,包括供应商、入库日期和商品明细。接着,输入商品编码、名称、数量和单价等信息,确认无误后点击保存。最后,提交审核,完成入库操作。系统会自动更新库存数量,同时可以生成入库报表,便于后续管理。
精斗云进销存是一个高效的企业管理工具,帮助用户轻松管理库存、采购和销售。视频教程通过详细步骤,展示了如何注册账号、设置商品、录入进货和销售数据,实时跟踪库存状况。教程还涵盖了常见问题解答,帮助用户快速上手。通过示范操作,用户可以掌握数据统计与报表生成,让企业管理更加智能化、高效化。适合各类商家和企业使用,提升进销存管理水平。
在精斗云进销存中进行盘点,首先登录系统,进入库存管理模块,选择盘点功能。然后,新建盘点单,填写盘点日期及相关信息。接着,按照实际库存逐项扫描或手动输入物品的数量。完成后,系统会自动生成差异报告,方便核对实际库存与系统记录的对比,最后确认盘点结果并提交审核。确保数据的准确性,有助于库存管理的优化。
精斗云进销存软件是一款专为中小企业设计的管理工具,主要用于优化库存管理、销售跟踪和采购管理。通过该软件,企业可以实时监控库存状态,减少积压和缺货现象,提升供应链效率。同时,精斗云支持多渠道销售数据的整合,方便分析销售业绩。此外,软件界面用户友好,操作简便,帮助企业快速实现数字化转型,提高经营管理效率,降低人为错误。
精斗云进销存标准版实操视频主要介绍了如何高效管理进销存流程。视频内容包括系统的基础设置、商品管理、库存查询、采购入库和销售出库的操作步骤等。通过具体案例演示,帮助用户掌握界面的使用和数据的录入技巧,提升日常运营的管理效率。适合初学者和想要优化库存管理的企业,通过学习视频,能够迅速上手并应用于实际工作中,提升企业经营的数字化水平。
精斗云进销存系统适用于生产型企业,因为它提供了全面的库存管理、订单处理和采购管理功能,帮助企业高效管理物料流动,提升生产效率。通过实时数据分析,企业可以优化库存水平,减小积压损失。此外,该系统还能支持多种生产模式,满足不同规模和类型的生产需求,助力企业实现数字化转型,提升竞争力。整体而言,精斗云为生产型企业提供了强有力的管理支持。
精斗云进销存系统支持批量录入功能,用户可以通过导入Excel表格等形式,快速添加大量数据。这一功能极大提高了工作效率,尤其适合有大量商品或订单的企业。用户只需按照系统要求格式整理数据,上传后即可完成批量导入,减少手动输入的繁琐。同时,系统提供数据校验功能,确保录入信息的准确性和完整性,非常便捷。
精斗云是一款专注于进销存管理的云端软件,适用于中小企业。它提供简单易用的界面,方便用户进行商品管理、进货、销售和库存统计。用户可以通过扫描条形码快速录入和查询商品信息,实时查看库存状态,提高了工作效率。软件还支持多种报表生成,帮助企业进行数据分析和决策。此外,精斗云支持移动端操作,让用户随时随地管理业务。适合希望提升管理效率的企业使用。
精斗云进销存是一个专注于中小企业的云端进销存管理工具,旨在帮助企业实现高效的库存管理、销售管理和财务管理。通过此平台,用户可以实时查看库存状态,管理采购和销售订单,生成各类报表,从而提高运营效率。此外,精斗云进销存支持多种设备接入,方便用户随时随地进行业务管理。其便捷的操作界面和强大的功能,让企业能够更好地掌握运营动态,降低成本,提升收益。
只有业财一体化的软件,才能提升企业管理经营效率
帮助您的企业加速成长的云端生鲜ERP管理系统
业财税一体融合
财务管理智能化
经营数据智能决策
项目合同全过程管控
业务单据智能流转到财务, 一套系统多管齐下
随时随地,多端报价开单做生意
聚焦生鲜供应链管理,适配食材行业特性
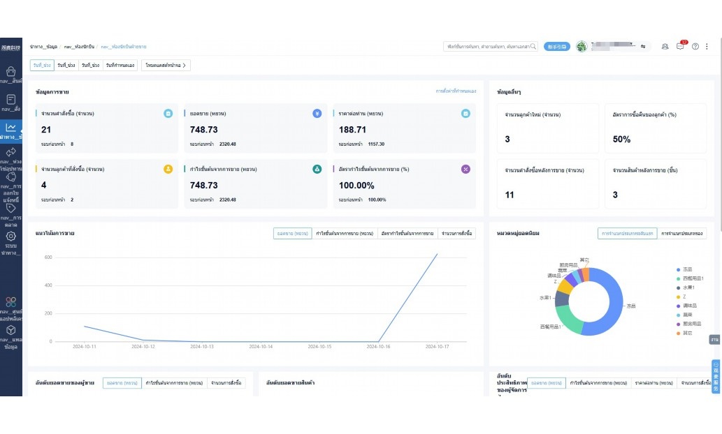
实时可视化经营图表,辅助做经营决策
热门产品推荐
基于大中小食材供应链企业数智化的需求,观麦科技推出了一系列SaaS产品,包括配送系统(生鲜配送系统软件SaaS产品)、央厨系统(中央厨房管理系统软件SaaS产品)、溯源系统(农产品溯源系统软件SaaS产品)等,截至2025年,观麦的服务企业数量已突破15000家。
生鲜配送软件
87600元/年起
订单管理
采购管理
分拣管理
仓储管理
配送管理
数据报表
食材溯源系统
87600元/年起
订单管理
采购管理
分拣管理
仓储管理
配送管理
数据报表
中央厨房系统
XXX元/年起
订单管理
采购管理
分拣管理
仓储管理
配送管理
数据报表
功能对比,好用在于细节!
商城自定义装修、每日特价
货到付款、微信支付、余额支付等
支持
不支持
销售提成计算
支持
不支持
销售费用分摊
(运费、装卸费等)
支持
不支持
销售物流跟踪
支持
不支持
优惠促销
(优惠券、单品折扣、满减)
支持
不支持
进货开单时
历史单据查询
支持
非常方便
支持
不直观
采购开单时
查看历史进价
支持
不支持
拣货装箱
PDA拣货出入库
支持
不支持
多人同时盘点
支持
不支持
实时计算出库成本
支持
部分支持
供应商/客户对账单
及微信分享账单
支持
不支持
个性化设置报表查询方案
支持
不支持
供应商/客户对账单
及微信分享账单
支持
不支持
个性化设置报表查询方案
支持
不支持
微信商城小程序
食材溯源
支持
不支持
PDA预分拣
供应商代分拣
支持
不支持
角色场景
从管控到赋能,帮公司不同角色应用场景提升效率
老板
支持查看综合销售情况、商品销售情况、客户销售情况、客户商品销售情况、分类销售情况、售后报表等
财务
支持先款后货与先货后款结款模式,客户帐期支持周结、月结
仓管
支持出库、入库、盘点3种作业单据,支持手动输入、扫码输入商品数
分拣
可随时查看分拣商品种类、供应商、入库数量、入库单号、操作员
录单
灵活下单方式,客户自主下单、代客下单,满足不同业务场景
行业场景
适用于【生鲜配送、蔬菜批发、肉类、冻品、水产、食品领域】 多行业需求
全流程陪伴式价值服务
我们秉承用户之友、持续创新、专业奋斗的核心价值观,一切源于为客户创造价值
初次相识
体验产品
1对1定制方案
下单购买
开通应用
专家指导使用
售后服务
客户售前/售后一站式服务内容
观麦科技放心购,365天全年无休,为企业提供一站式服务保障
观麦品质 品牌口碑双保障
观麦科技,中国食材供应链SaaS领导品牌。2022年5月,观麦科技完成由哗啦啦领投的数亿元C轮融资,成为行业唯一获C轮融资企业。
全自动
高性价比,自动更新最新版本
按需订阅,按年付费,最低每天仅需266.84元;产品即买即用,无需安装下载,用户快速实现上云,产品自动更新到最新版本。
7*16小时
7*16小时售后保障,及时解决问题
5*8小时400热线/7*16小时企业微信群/7*15小时人工在线客服,更有专家1对1提供专业指导操作等全方位服务,确保您购买与服务无后顾之忧。
安全 可靠
“银行级”数据安全,上云数据不丢失
服务器部署在安全可靠的云平台,荣获我国唯一针对云服务可信性的权威认证体系。
多种行业解决方案 满足您的业务需求
观麦业财一体化管理软件
广盛餐饮通过使用观麦系统解决了下单效率低、错误率高的问题,在订单采购分拣上做到了降本增效的效果,也促进了业务供应链上下游的高协同,实现了广盛生鲜配送企业数字化管理。
业务难点:
解决方案:
使用效果:
贵州黔农优品商贸有限公司现已建成420亩生态蔬菜基地及年出栏30000头优质商品猪基地,建设的育苗中心年可提供600万株优质蔬菜种苗,每季可为500亩以上蔬菜基地提供优质种苗,蔬菜产品年产值达1000万元。养殖场年为蔬菜园区基地可提供1万亩以上的有机肥料,带动2000余户农户发展生猪养殖及优质蔬菜生产,并在安顺市区建立了4家“黔农优品生鲜连锁实体店”。
业务难点:
解决方案:
使用效果:
安华骏业合作100多家客户,有10000亩的自营基地,月流水达1000w+元,业务覆盖客户群体涉及华为,中科院,深圳机场,平安,腾讯,深高速等多家上市公司,为上百万用户提供“菜篮子”服务。
业务难点:
解决方案:
使用效果:
15000+
企业用户信赖
11年
持续专注食材供应链
30+
荣誉证书
13+
专利技术证书
68+
软件版权登记
限时前100名!免费试用通道
专家提供一对一指导,助力食材配送企业数字化转型
免责声明
本文内容通过AI工具智能整合而成,仅供参考,观麦科技不对内容的真实、准确或完整作任何形式的承诺。如有任何问题或意见,您可以通过联系2022@guanmai.cn进行反馈,观麦科技收到您的反馈后将及时答复和处理。
限时0元,申请免费试用
15000+家食材供应链客户都在使用