
连锁生鲜超市软件排名通常包括以下几款:1.美团优选:提供便捷的生鲜配送服务,用户体验良好;2.京东到家:依托京东平台,品类丰富,配送快速;3.盒马鲜生:融合线上线下,生鲜产品新鲜优质;4.农夫市集:强调直采,品质有保障;5.每天果园:专注于水果配送,种类多样。这些软件在用户体验、配送效率和产品质量等方面表现出色。
生鲜超市管理软件主要有以下几种类型:1.ERP系统:集成销售、采购、库存管理等功能,提高整体管理效率,如SAP、用友等。2.POS系统:提供销售结算、会员管理等功能,提升用户购物体验。3.库存管理软件:实现实时库存监控,减少过期损耗,如ZohoInventory等。4.供应链管理软件:优化采购与供应链流程,如SaaS平台鲜食链。5.数据分析工具:帮助超市分析销售数据和顾客行为,支持决策优化。这些软件能有效提升生鲜超市的运营效率和顾客满意度。
生鲜超市是一款专注于提供新鲜食品购物体验的手机应用。用户可以通过该平台方便地浏览丰富的生鲜产品,包括新鲜蔬菜、水果、肉类、海鲜等,支持在线下单和配送服务。应用界面简洁易用,提供实时库存更新和促销信息,帮助用户选择最优质的产品。生鲜超市还注重食品安全,所有产品均经过严格筛选,确保新鲜与品质。下载生鲜超市,轻松享受健康生活!
是一款专注于生鲜零售的智能软件,旨在提升商家运营效率和用户购物体验。该软件提供实时库存管理、订单处理、客户管理等功能,帮助商家轻松掌握销售动态。同时,支持多种支付方式及配送服务,便利消费。此外,用户可通过直观的界面浏览新鲜食材,获取健康食谱,与商家互动,享受优质服务。25320211致力于打造一个高效、方便的生鲜零售平台,满足日益增长的市场需求。
连锁生鲜超市应注重以下几点:首先,确保商品的新鲜度和多样性,建立稳定的供应链;其次,优化门店布局,提高购物体验,设置合理的商品陈列;再次,利用数字化手段,如手机APP和在线商城,提升便利性和顾客粘性;同时,开展会员制度,通过积分和优惠增强客户忠诚度;最后,定期举办促销活动和社区活动,增加品牌曝光和客户互动。综合这些措施,可以提升竞争力和市场份额。
生鲜超市APP是一款专注于提供新鲜食材和便捷购物体验的手机应用。用户可以随时随地浏览各类新鲜水果、蔬菜、肉类和海鲜,享受一站式购物服务。APP内设有实时库存更新和推荐功能,让用户能轻松找到最优质的食材。支持在线下单、快速配送,还能根据个人口味和饮食习惯推荐个性化菜谱。生鲜超市APP致力于为用户提供健康美食的同时,提升生活品质,让每一餐都充满新鲜与美味。
目前市面上有多款生鲜超市APP,以下是一些较为知名的:1.盒马鲜生:结合线上线下,提供新鲜食材和快递配送服务。2.每日优鲜:专注于生鲜食品的快速配送,覆盖广泛。3.叮咚买菜:提供丰富的生鲜产品,注重配送时效。4.京东到家:依托京东平台,提供生鲜和日用商品的配送服务。5.饿了么生鲜:在外卖基础上加入生鲜购物功能,方便快捷。这些APP大多提供新鲜食品、便捷购物和快速配送服务,满足用户的日常需求。
是一款专为生鲜超市配送而设计的APP,致力于为用户提供便捷、新鲜的购物体验。用户可以通过APP浏览各种新鲜蔬果、肉类、海鲜等商品,实时查看产品信息和价格。下单后,专业的配送团队会在最短时间内将商品送达用户指定地点。APP还提供多种支付方式,支持会员积分、优惠活动,使购物更加划算。此外,用户可以通过评价系统反馈购物体验,不断优化服务质量。让新鲜美味随时到家!
是一款专为生鲜超市设计的进货app,旨在提升采购效率和准确性。该应用提供丰富的供应商资源,支持多种生鲜产品的即时查询与比价功能。用户可以轻松下单,并实时跟踪订单状态,确保生鲜产品的新鲜与品质。此外,应用还具备库存管理、销售数据分析等实用工具,帮助超市优化运营,降低成本,提升顾客满意度。通过25320216,生鲜超市的进货流程更加便捷、高效。
是一家专注于生鲜食品的在线超市平台,致力于为客户提供新鲜、优质的农产品和食品。平台汇聚了各地优秀的农民和生产商,直供新鲜蔬菜、水果、肉类、海鲜等,确保用户能够享受到健康、安全的美食体验。通过完善的物流配送体系,25320217承诺快速送货上门,让消费者在家即可轻松采购。同时,平台还注重用户反馈,不断优化购物体验,力求成为生鲜购物的首选品牌。
只有业财一体化的软件,才能提升企业管理经营效率
帮助您的企业加速成长的云端生鲜ERP管理系统
业财税一体融合
财务管理智能化
经营数据智能决策
项目合同全过程管控
业务单据智能流转到财务, 一套系统多管齐下
随时随地,多端报价开单做生意
聚焦生鲜供应链管理,适配食材行业特性
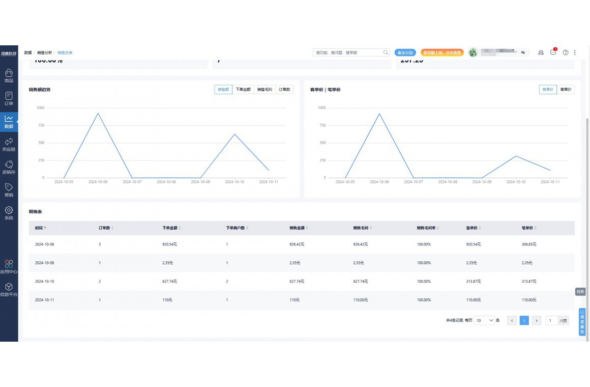
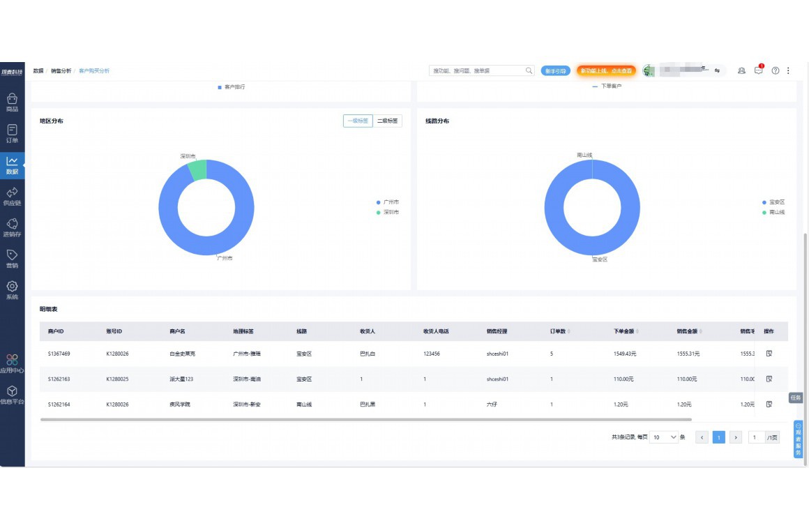
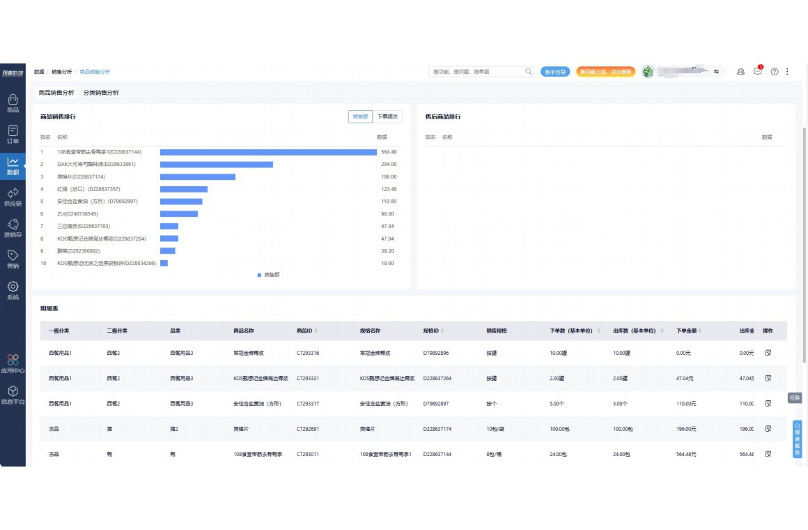
实时可视化经营图表,辅助做经营决策
热门产品推荐
基于大中小食材供应链企业数智化的需求,观麦科技推出了一系列SaaS产品,包括配送系统(生鲜配送系统软件SaaS产品)、央厨系统(中央厨房管理系统软件SaaS产品)、溯源系统(农产品溯源系统软件SaaS产品)等,截至2025年,观麦的服务企业数量已突破15000家。
生鲜配送软件
87600元/年起
订单管理
采购管理
分拣管理
仓储管理
配送管理
数据报表
食材溯源系统
87600元/年起
订单管理
采购管理
分拣管理
仓储管理
配送管理
数据报表
中央厨房系统
XXX元/年起
订单管理
采购管理
分拣管理
仓储管理
配送管理
数据报表
功能对比,好用在于细节!
商城自定义装修、每日特价
货到付款、微信支付、余额支付等
支持
不支持
销售提成计算
支持
不支持
销售费用分摊
(运费、装卸费等)
支持
不支持
销售物流跟踪
支持
不支持
优惠促销
(优惠券、单品折扣、满减)
支持
不支持
进货开单时
历史单据查询
支持
非常方便
支持
不直观
采购开单时
查看历史进价
支持
不支持
拣货装箱
PDA拣货出入库
支持
不支持
多人同时盘点
支持
不支持
实时计算出库成本
支持
部分支持
供应商/客户对账单
及微信分享账单
支持
不支持
个性化设置报表查询方案
支持
不支持
供应商/客户对账单
及微信分享账单
支持
不支持
个性化设置报表查询方案
支持
不支持
微信商城小程序
食材溯源
支持
不支持
PDA预分拣
供应商代分拣
支持
不支持
角色场景
从管控到赋能,帮公司不同角色应用场景提升效率
老板
支持查看综合销售情况、商品销售情况、客户销售情况、客户商品销售情况、分类销售情况、售后报表等
财务
支持先款后货与先货后款结款模式,客户帐期支持周结、月结
仓管
支持出库、入库、盘点3种作业单据,支持手动输入、扫码输入商品数
分拣
可随时查看分拣商品种类、供应商、入库数量、入库单号、操作员
录单
灵活下单方式,客户自主下单、代客下单,满足不同业务场景
行业场景
适用于【生鲜配送、蔬菜批发、肉类、冻品、水产、食品领域】 多行业需求
全流程陪伴式价值服务
我们秉承用户之友、持续创新、专业奋斗的核心价值观,一切源于为客户创造价值
初次相识
体验产品
1对1定制方案
下单购买
开通应用
专家指导使用
售后服务
客户售前/售后一站式服务内容
观麦科技放心购,365天全年无休,为企业提供一站式服务保障
观麦品质 品牌口碑双保障
观麦科技,中国食材供应链SaaS领导品牌。2022年5月,观麦科技完成由哗啦啦领投的数亿元C轮融资,成为行业唯一获C轮融资企业。
全自动
高性价比,自动更新最新版本
按需订阅,按年付费,最低每天仅需266.84元;产品即买即用,无需安装下载,用户快速实现上云,产品自动更新到最新版本。
7*16小时
7*16小时售后保障,及时解决问题
5*8小时400热线/7*16小时企业微信群/7*15小时人工在线客服,更有专家1对1提供专业指导操作等全方位服务,确保您购买与服务无后顾之忧。
安全 可靠
“银行级”数据安全,上云数据不丢失
服务器部署在安全可靠的云平台,荣获我国唯一针对云服务可信性的权威认证体系。
多种行业解决方案 满足您的业务需求
观麦业财一体化管理软件
广盛餐饮通过使用观麦系统解决了下单效率低、错误率高的问题,在订单采购分拣上做到了降本增效的效果,也促进了业务供应链上下游的高协同,实现了广盛生鲜配送企业数字化管理。
业务难点:
解决方案:
使用效果:
贵州黔农优品商贸有限公司现已建成420亩生态蔬菜基地及年出栏30000头优质商品猪基地,建设的育苗中心年可提供600万株优质蔬菜种苗,每季可为500亩以上蔬菜基地提供优质种苗,蔬菜产品年产值达1000万元。养殖场年为蔬菜园区基地可提供1万亩以上的有机肥料,带动2000余户农户发展生猪养殖及优质蔬菜生产,并在安顺市区建立了4家“黔农优品生鲜连锁实体店”。
业务难点:
解决方案:
使用效果:
安华骏业合作100多家客户,有10000亩的自营基地,月流水达1000w+元,业务覆盖客户群体涉及华为,中科院,深圳机场,平安,腾讯,深高速等多家上市公司,为上百万用户提供“菜篮子”服务。
业务难点:
解决方案:
使用效果:
15000+
企业用户信赖
11年
持续专注食材供应链
30+
荣誉证书
13+
专利技术证书
68+
软件版权登记
限时前100名!免费试用通道
专家提供一对一指导,助力食材配送企业数字化转型
免责声明
本文内容通过AI工具智能整合而成,仅供参考,观麦科技不对内容的真实、准确或完整作任何形式的承诺。如有任何问题或意见,您可以通过联系2022@guanmai.cn进行反馈,观麦科技收到您的反馈后将及时答复和处理。
限时0元,申请免费试用
15000+家食材供应链客户都在使用