河源生鲜配送公司

河源生鲜配送公司

河源生鲜配送公司致力于为客户提供新鲜、安全、便捷的生鲜食品配送服务。我们精选优质农产品,从源头直供,全程冷链运输,确保每一份蔬菜、水果和海鲜都保持最佳新鲜度。公司拥有专业的配送团队,及时高效地将产品送到客户手中。我们秉承以客户为中心的服务理念,力求满足各类消费者的需求,为健康饮食贡献一份力量。致力于打造河源地区最受欢迎的生鲜配送品牌。

立即试用

鲜活水产配送

鲜活水产配送

鲜活水产配送是一项专注于提供新鲜海鲜和水产品的服务,旨在满足消费者对高品质食材的需求。我们承诺每天从海边直接采购,确保每一份水产品在短时间内送达客户手中,保持其新鲜度与口感。配送范围广泛,包括家庭、餐厅及酒店等,我们提供多样化的选择,如鱼虾、贝类和其他海鲜,适合不同的烹饪需求。我们的目标是为客户带来便捷、快速的鲜活水产体验,让每一餐都充满海洋的味道。

立即试用

水产配送生意

水产配送生意

水产配送生意专注于新鲜海鲜的快速运输,满足日益增长的市场需求。通过建立稳定的供应链,与渔民和水产养殖场合作,确保海鲜的新鲜与品质。采用冷链物流技术,保证水产品在运输过程中的安全与新鲜。客户群体包括餐厅、超市和家庭消费者。通过线上平台,结合App和网站,方便客户下单和查询产品信息。优质的服务和高效的配送体系使得水产配送生意在竞争中脱颖而出,逐渐占领市场份额。

立即试用

河源水产市场

河源水产市场

河源水产市场是一个繁忙的海鲜交易中心,汇聚了丰富的新鲜水产品。市场内,各种鱼类、虾类、贝类琳琅满目,吸引了众多消费者和商贩。这里不仅有本地捕捞的新鲜海鲜,还有来自周边地区的特产。河源水产市场以其物美价廉而闻名,是当地人和餐厅采购海鲜的首选之地。市场内的氛围热烈,商贩们用热情的服务和丰富的产品,为顾客提供了一站式的购物体验。

立即试用

河源蔬菜配送
河源蔬菜配送

河源蔬菜配送是一项便捷的服务,致力于为居民和商家提供新鲜、健康的蔬菜选择。通过与当地农户合作,确保蔬菜的新鲜采摘和快速配送。用户可以通过手机应用或网站下单,选择所需的蔬菜品种和数量,配送团队将在短时间内将新鲜蔬菜送到家门口。此服务不仅提升了居民的生活便利性,也支持了本地农业的发展,促进了绿色健康的饮食方式,让每个家庭都能享受到最美味、营养的食材。

立即试用

鲜活水产品配送方式
鲜活水产品配送方式

鲜活水产品配送方式主要包括冷链运输、快速配送和智能监控等。冷链运输利用低温环境,确保水产品在运输过程中保持新鲜;快速配送则通过优化路线和提升配送效率,缩短送达时间,保障品质。此外,智能监控技术实时追踪水产品的温度和湿度,确保运输条件符合标准。这些配送方式相结合,能有效延长水产品的货架期,提升消费者的购买体验。

立即试用

水产配送跑市场
水产配送跑市场

水产配送行业在市场中扮演着重要角色,随着人们对新鲜海鲜需求的增加,配送服务愈发受到关注。水产配送跑市场,主要是通过高效的物流体系,将新鲜的海产品快速送到餐厅和家庭。使用冷链运输,确保水产品在运输过程中的品质。商家通常与渔港直接合作,降低中间成本,同时保证了海鲜的新鲜度和安全性。数字化管理也在不断提升配送效率,让消费者能更方便地享受到新鲜的水产美味。

立即试用

河源市水产批发市场在哪里
河源市水产批发市场在哪里

河源市水产批发市场位于广东省河源市区,具体地址通常在当地的商业中心或农产品交易区。该市场汇聚了丰富的水产品资源,提供新鲜的鱼类、虾类及其他海鲜,吸引了众多批发商和零售商前来交易。市场内设施齐全,交通便利,方便顾客选购高质量的水产品,是河源地区较为重要的水产集散地。建议前往前可以通过当地导航软件查询最新的具体位置和营业时间。

立即试用

河源市生鲜配送
河源市生鲜配送

河源市生鲜配送服务致力于为本地居民提供新鲜、安全的农产品和日常食品。我们的配送团队每天精心挑选当地优质农产品,确保及时送达每位客户的doorstep。服务涵盖新鲜水果、蔬菜、肉类和海鲜等多种类,支持线上订购,方便快捷。我们注重食品安全与品质,为顾客提供健康、美味的饮食选择。河源市生鲜配送,带给您家庭的温暖与幸福。选择我们,让生活更轻松!

立即试用

鲜活水产配送公司
鲜活水产配送公司

鲜活水产配送公司致力于为客户提供新鲜、优质的水产品。我们拥有完善的供应链体系,直接从渔港捕捞,确保每一份水产都新鲜直达。公司提供多样化的产品选择,包括海鲜、淡水鱼、贝类等,满足不同客户的需求。我们的配送服务迅速可靠,保持水产品的最佳状态。以诚信为本,客户至上为理念,我们将继续努力,为客户提供更好的服务和品质保障。选择我们,享受舌尖上的鲜活体验!

立即试用

价值及亮点

只有业财一体化的软件,才能提升企业管理经营效率

帮助您的企业加速成长的云端生鲜ERP管理系统

业财税一体融合

企业的进销存、资金、财务、合同全流程在线管控,提升协同效率,以便管理者随时随地掌控企业经营情况。

财务管理智能化

对接企业的进销存系统,信息共享,一键智能生成财务凭证和账表,将财务人员从基础性工作中释放出来。

经营数据智能决策

手机端、电脑端随时跟踪经营数据,智能商品\客户分析、实时监控企业异常数据,制定经营策略。

项目合同全过程管控

项目合同成本、费用自动归集,执行进度、回款异常及时预警,利润一目了然,项目全过程精细化管控。

业务单据智能流转到财务, 一套系统多管齐下

随时随地,多端报价开单做生意

聚焦生鲜供应链管理,适配食材行业特性

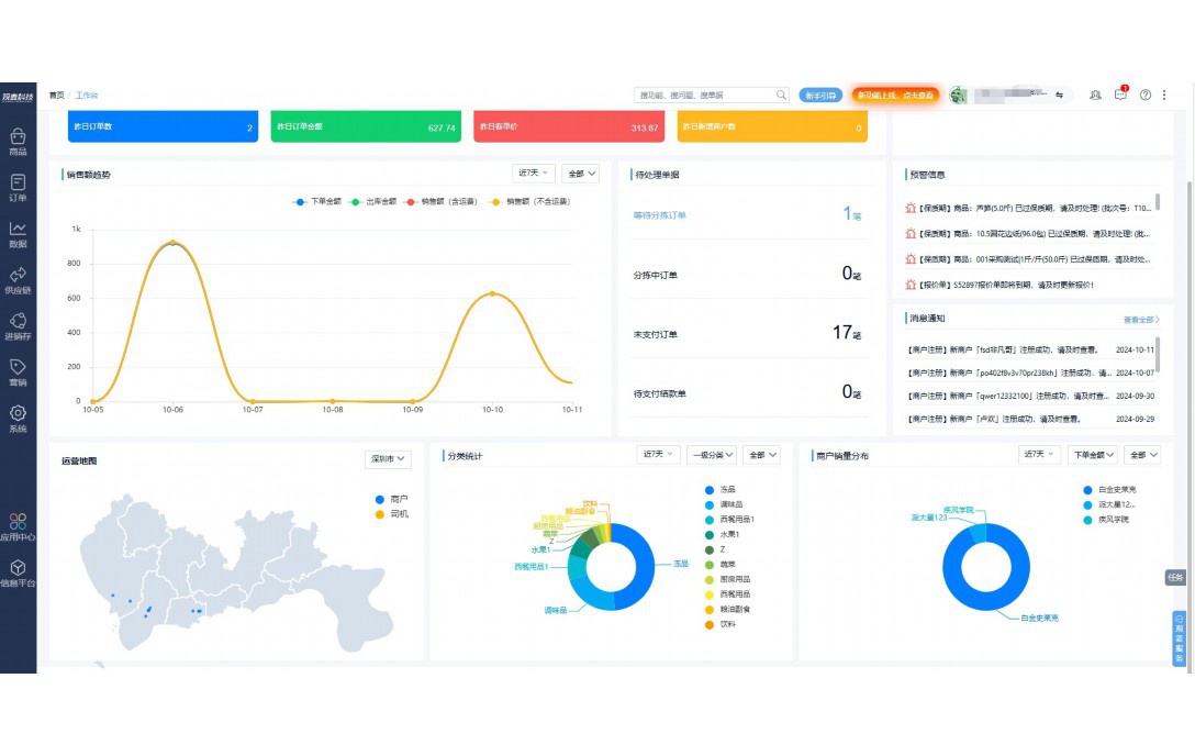
实时可视化经营图表,辅助做经营决策

定制行业解决方案

产品介绍

热门产品推荐

基于大中小食材供应链企业数智化的需求,观麦科技推出了一系列SaaS产品,包括配送系统(生鲜配送系统软件SaaS产品)、央厨系统(中央厨房管理系统软件SaaS产品)、溯源系统(农产品溯源系统软件SaaS产品)等,截至2025年,观麦的服务企业数量已突破16000家。

生鲜配送软件

87600元/年起

订单管理

采购管理

分拣管理

仓储管理

配送管理

数据报表

免费试用

食材溯源系统

87600元/年起

订单管理

采购管理

分拣管理

仓储管理

配送管理

数据报表

免费试用

中央厨房系统

XXX元/年起

订单管理

采购管理

分拣管理

仓储管理

配送管理

数据报表

免费试用

竞品对比

功能对比,好用在于细节!

功能差异点
观麦生鲜ERP
某友商
微信商城

商城自定义装修、每日特价

货到付款、微信支付、余额支付等

支持

不支持

销售提成计算

支持

不支持

销售费用分摊

(运费、装卸费等)

支持

不支持

销售物流跟踪

支持

不支持

优惠促销

(优惠券、单品折扣、满减)

支持

不支持

采购管理

进货开单时

历史单据查询

支持

非常方便

支持

不直观

采购开单时

查看历史进价

支持

不支持

库存管理

拣货装箱

PDA拣货出入库

支持

不支持

多人同时盘点

支持

不支持

实时计算出库成本

支持

部分支持

往来资金

供应商/客户对账单

及微信分享账单

支持

不支持

报表

个性化设置报表查询方案

支持

不支持

经营管理

供应商/客户对账单

及微信分享账单

支持

不支持

个性化设置报表查询方案

支持

不支持

增购功能

微信商城小程序

食材溯源

支持

不支持

PDA预分拣

供应商代分拣

支持

不支持

咨询具体功能对比

场景

角色场景

从管控到赋能,帮公司不同角色应用场景提升效率

老板

支持查看综合销售情况、商品销售情况、客户销售情况、客户商品销售情况、分类销售情况、售后报表等

财务

支持先款后货与先货后款结款模式,客户帐期支持周结、月结

仓管

支持出库、入库、盘点3种作业单据,支持手动输入、扫码输入商品数

分拣

可随时查看分拣商品种类、供应商、入库数量、入库单号、操作员

录单

灵活下单方式,客户自主下单、代客下单,满足不同业务场景

老板

对接企业的进销存系统,信息共享,对账查账更方便,一键智能生成财务凭证和账表,将财务人员从基础性工作中释放出来

财务

对接企业的进销存系统,信息共享,对账查账更方便,一键智能生成财务凭证和账表,将财务人员从基础性工作中释放出来

库管

对接企业的进销存系统,信息共享,对账查账更方便,一键智能生成财务凭证和账表,将财务人员从基础性工作中释放出来

业务员

对接企业的进销存系统,信息共享,对账查账更方便,一键智能生成财务凭证和账表,将财务人员从基础性工作中释放出来

项目经理

对接企业的进销存系统,信息共享,对账查账更方便,一键智能生成财务凭证和账表,将财务人员从基础性工作中释放出来

老板

对接企业的进销存系统,信息共享,对账查账更方便,一键智能生成财务凭证和账表,将财务人员从基础性工作中释放出来

财务

对接企业的进销存系统,信息共享,对账查账更方便,一键智能生成财务凭证和账表,将财务人员从基础性工作中释放出来

库管

对接企业的进销存系统,信息共享,对账查账更方便,一键智能生成财务凭证和账表,将财务人员从基础性工作中释放出来

业务员

对接企业的进销存系统,信息共享,对账查账更方便,一键智能生成财务凭证和账表,将财务人员从基础性工作中释放出来

项目经理

对接企业的进销存系统,信息共享,对账查账更方便,一键智能生成财务凭证和账表,将财务人员从基础性工作中释放出来

老板

对接企业的进销存系统,信息共享,对账查账更方便,一键智能生成财务凭证和账表,将财务人员从基础性工作中释放出来

财务

对接企业的进销存系统,信息共享,对账查账更方便,一键智能生成财务凭证和账表,将财务人员从基础性工作中释放出来

库管

对接企业的进销存系统,信息共享,对账查账更方便,一键智能生成财务凭证和账表,将财务人员从基础性工作中释放出来

业务员

对接企业的进销存系统,信息共享,对账查账更方便,一键智能生成财务凭证和账表,将财务人员从基础性工作中释放出来

项目经理

对接企业的进销存系统,信息共享,对账查账更方便,一键智能生成财务凭证和账表,将财务人员从基础性工作中释放出来

行业场景

适用于【生鲜配送、蔬菜批发、肉类、冻品、水产、食品领域】 多行业需求

一键体验所有功能

申请免费试用

服务背书

全流程陪伴式价值服务

我们秉承用户之友、持续创新、专业奋斗的核心价值观,一切源于为客户创造价值

初次相识

体验产品

1对1定制方案

下单购买

开通应用

专家指导使用

售后服务

客户售前/售后一站式服务内容

观麦科技放心购,365天全年无休,为企业提供一站式服务保障

观麦品质 品牌口碑双保障

观麦科技,中国食材供应链SaaS领导品牌。2022年5月,观麦科技完成由哗啦啦领投的数亿元C轮融资,成为行业唯一获C轮融资企业。

全自动

高性价比,自动更新最新版本

按需订阅,按年付费,最低每天仅需266.84元;产品即买即用,无需安装下载,用户快速实现上云,产品自动更新到最新版本。

7*16小时

7*16小时售后保障,及时解决问题

5*8小时400热线/7*16小时企业微信群/7*15小时人工在线客服,更有专家1对1提供专业指导操作等全方位服务,确保您购买与服务无后顾之忧。

安全 可靠

“银行级”数据安全,上云数据不丢失

服务器部署在安全可靠的云平台,荣获我国唯一针对云服务可信性的权威认证体系。

案例

多种行业解决方案 满足您的业务需求

观麦业财一体化管理软件

广盛餐饮通过使用观麦系统解决了下单效率低、错误率高的问题,在订单采购分拣上做到了降本增效的效果,也促进了业务供应链上下游的高协同,实现了广盛生鲜配送企业数字化管理。

业务难点:

  • 价格体系不同导致整体销货效率低
  • 活动政策触达不及时,分销商粘度低
  • 进口涉及业务多,财务核算不准确
  • 业务财务不同软件管理,不能实时衔接

解决方案:

  • 快速查价格下单,快速销货
  • 线上店铺,分销商直接下单要货
  • 进口费用单清晰记录运费,核算成本
  • 业务财务一体化打通,实时对接财务数据

使用效果:

  • 60% 整体出货速度提升60%
  • 80% 财务核算成本速递提升80%
  • 30% 老客户回购率提升30%

简介

16000+

企业用户信赖

11年

持续专注食材供应链

30+

荣誉证书

13+

专利技术证书

68+

软件版权登记

获取试用资格

限时前100名!免费试用通道

专家提供一对一指导,助力食材配送企业数字化转型

立即提交

免责声明

本文内容通过AI工具智能整合而成,仅供参考,观麦科技不对内容的真实、准确或完整作任何形式的承诺。如有任何问题或意见,您可以通过联系2022@guanmai.cn进行反馈,观麦科技收到您的反馈后将及时答复和处理。

免费试用